Skip to main content
Active IQ Unified Manager
La versione in lingua italiana fornita proviene da una traduzione automatica. Per eventuali incoerenze, fare riferimento alla versione in lingua inglese.

Visualizza i nodi e aggrega i valori IOPS disponibili

È possibile monitorare i valori IOPS disponibili per tutti i nodi o per tutti gli aggregati in un cluster, oppure è possibile visualizzare i dettagli per un singolo nodo o aggregato.

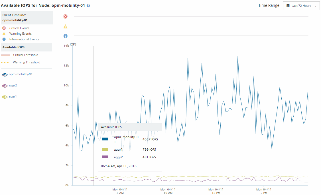
I valori IOPS disponibili vengono visualizzati nelle pagine Inventario prestazioni e nei grafici delle pagine Esplora prestazioni per nodi e aggregati. Ad esempio, quando si visualizza un nodo nella pagina Node/Performance Explorer, è possibile selezionare il grafico del contatore "IOPS disponibili" dall'elenco, in modo da poter confrontare i valori IOPS disponibili per il nodo e più aggregati su quel nodo.

Uno screenshot dell'interfaccia utente che mostra come visualizzare un nodo nella pagina Node/Performance Explorer e selezionare "IOPS disponibili" dall'elenco.

Monitorare il contatore IOPS disponibili consente di identificare:

  • I nodi o gli aggregati che hanno i valori IOPS più elevati disponibili per aiutare a determinare dove potranno essere distribuiti i carichi di lavoro futuri.

  • I nodi o gli aggregati che hanno i valori IOPS più piccoli disponibili per identificare le risorse da monitorare per potenziali problemi di prestazioni futuri.

  • I volumi e i LUN più occupati su un aggregato che ha un valore IOPS disponibile ridotto.