Skip to main content
本繁體中文版使用機器翻譯,譯文僅供參考,若與英文版本牴觸,應以英文版本為準。

運行診斷

在解決問題時,您可以與技術支援合作,在StorageGRID系統上執行診斷程序並查看結果。

開始之前
關於此任務

診斷頁面對電網的目前狀態執行一組診斷檢查。每個診斷檢查可以有以下三種狀態之一:

  • 圖示警報綠色複選標記正常:所有數值均在正常範圍內。

  • 圖示警報黃色輕微注意:一個或多個值超出正常範圍。

  • 圖示警報紅色嚴重警告:一個或多個值明顯超出正常範圍。

診斷狀態與當前警報無關,並且可能不會指示電網的運作問題。例如,即使沒有觸發警報,診斷檢查也可能顯示警告狀態。

步驟
  1. 選擇*支援* > 工具 > 診斷

    出現「診斷」頁面並列出每個診斷檢查的結果。結果按嚴重程度排序(警告、注意、正常)。在每個嚴重性等級中,結果按字母順序排序。

    在此範例中,所有診斷均處於正常狀態。

    支援診斷頁面
  2. 要了解有關特定診斷的更多信息,請單擊該行中的任意位置。

    將顯示有關診斷及其當前結果的詳細資訊。列出了以下詳細資訊:

    • 狀態:此診斷的當前狀態:正常、注意或警告。

    • Prometheus 查詢:如果用於診斷,則使用 Prometheus 表達式來產生狀態值。 (Prometheus 表達式並不用於所有診斷。)

    • 閾值:如果可用於診斷,則係統為每個異常診斷狀態定義的閾值。 (閾值並不用於所有診斷。)

      註 您無法變更這些閾值。
    • 狀態值:顯示整個StorageGRID系統的診斷狀態和值的表格。在此範例中,顯示了StorageGRID系統中每個節點的目前 CPU 使用率。所有節點值均低於注意和警告閾值,因此診斷的整體狀態為正常。

    支援診斷 ​​CPU 使用率
  3. 可選:要查看與此診斷相關的 Grafana 圖表,請點擊 Grafana 儀表板 連結。

    並非所有診斷都會顯示此連結。

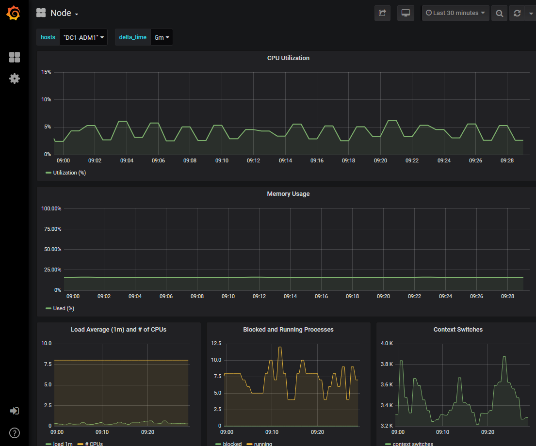
    出現相關的 Grafana 儀表板。在此範例中,節點儀表板顯示該節點隨時間變化的 CPU 使用率以及該節點的其他 Grafana 圖表。

    註 您也可以從 SUPPORT > Tools > Metrics 頁面的 Grafana 部分存取預先建立的 Grafana 儀表板。
    Grafana 儀表板節點
  4. 可選:若要查看 Prometheus 隨時間變化的表達圖表,請按一下*在 Prometheus 中查看*。

    出現診斷中使用的表達式的 Prometheus 圖表。

    支援診斷 ​​Prometheus 頁面