Data Infrastructure Insights的新功能
NetApp不断改进和增强其产品和服务。以下是Data Infrastructure Insights(以前称为Cloud Insights)中的一些最新特性和功能。
2025年12月
使用共享查询控制查询访问权限
使用细粒度的权限控制来共享您创建的查询。选择只读查看器模式以防止修改,或选择编辑模式以允许更改。私有查询可供创建者使用,而共享查询可在注释规则中使用,或复制用于特殊用例,让您可以完全控制查询在整个组织中的使用和修改方式。

此外,具有_Guest_角色的用户现在可以创建和管理自己的私有查询。
更好地筛选监控器
对监控列表和组的筛选功能进行了改进,增加了通配符支持、多个筛选器、包含/排除功能等。

更清晰的仪表盘可视化效果
改进后的仪表盘设计可帮助您查看最重要的信息。通过阴影边框分隔小部件,并移除分隔线,增强视觉清晰度,减少杂乱,让您可以专注于数据洞察。这些改进创造了更简洁、更直观的仪表盘体验,使用户能够更快、更容易地发现趋势和异常情况。
2025年11月
设置您的个性化主页
将任意Data Infrastructure Insights页面设置为您的个性化主页,从而简化您的日常监控工作流程。每个用户都可以选择不同的主页,以便专注于对他们来说重要的内容:关键仪表板、警报、基础设施健康状况、工作负载安全等等。

利用自动仪表盘分组功能保持井然有序
利用智能分组功能,自动将导入的图库仪表板整理成逻辑类别,从而改变您的仪表板体验。新的分组功能使导入仪表板变得轻而易举,并根据每个仪表板的功能及其与您环境的相关性,将其放置在相应的组中。

2025年10月
基础设施健康:即时了解存储和结构风险
利用我们全新的“基础设施健康”功能,您可以即时了解存储和结构中的潜在风险。单一、颜色编码的仪表板为您提供统一的风险可见性,帮助您最大限度地减少停机时间并快速减轻收入损失。
低于 100 的分数表示存在潜在问题;分数越低,资源越不健康。按数据中心或区域对资源进行分组,以获得直观、综合的健康评分,让您可以轻松地确定关键区域的优先级并进行故障排除。

只需单击按钮即可在屏幕滑出面板中查看详细信息,快速查明需要注意的问题并确保系统安全和弹性。

多条件监控器,实现精确警报
通过向任何指标监视器添加可选的第二个条件,减少警报噪音并提高监视精度。仅当同时满足两个条件时才会触发警报,从而为您提供更有针对性的通知,重点关注对您最重要的场景。

查询改进:一目了然的对象详细信息
选择对象查询结果列表中的一行将打开所选对象的详细信息面板。快速查看指标和属性(对象查询的默认视图)、警报和更改、性能和健康评分,或探索相关资源。所有相关对象信息都触手可及。

工作负载安全性改进
两个新的 API 可让您更好地控制工作负载安全环境:
-
使用 GET /rest/v1/cloudsecure/activities/groups 查看和管理群组。
-
使用 POST /rest/v1/cloudsecure/collectors/{collector-uuid}/status 暂停和恢复数据收集器
此外,工作负载安全角色权限检查现在更加安全。由于安全性的提高,一些现有用户在添加收集器时可能会遇到权限问题。按照"文档"。
2025年8月
触手可及的重点小部件数据
大多数小部件中的新*分析*功能允许您一次仔细查看一个小部件中的数据。只需单击小部件上的“分析”按钮即可打开详细视图,您可以在其中以交互方式探索底层数据并放大以获得更深入的见解 - 而无需离开仪表板上下文。

导出和导入仪表板
如果您管理多个租户并开发了一个有用的仪表板,则可以导出该仪表板并将其导入到另一个租户。

增强的云集成: Google Cloud NetApp Volumes (GCNV) 支持
-
Google Cloud NetApp Volumes* (GCNV) 现已完全支持作为 DII 中的数据收集器,从而完善了我们的混合云监控生态系统。了解整个基础设施中的关键存储对象,例如组织、池和卷。现在,您可以从单一平台跟踪所有存储环境(本地或云端)。
增强型StorageGRID监控
StorageGRID日志收集现在默认启用,为 DII 提供事件跟踪数据,并且我们扩展了 StorageGrid 监控,增加了 50 多个默认警报、实时事件跟踪和新仪表板,以简化复杂的存储网格操作。通过深入了解流量策略和存储桶性能来提前解决问题。
操作系统支持
除了以下操作系统外,Data Infrastructure Insights采集单元现在还支持以下操作系统"已经支持":
-
AlmaLinux(64位)10
-
Red Hat(64位)10
-
Rocky(64位)9.6
2025年6月
VM Analyzer:全面的虚拟机到存储可视性和故障排除
DII 的 VM Analyzer 功能提供了虚拟化环境的全面、端到端视图。 VM Analyzer 通过映射从虚拟机到存储的整个路径来简化故障排除,使用户能够快速查明虚拟磁盘、虚拟机、主机、数据存储区、卷和存储中的性能问题。通过直观的拓扑视图、过滤和详细的性能指标,管理员可以轻松识别瓶颈、分析流量不平衡并优化整体存储性能。

操作系统支持
除了以下操作系统外,Data Infrastructure Insights采集单元现在还支持以下操作系统"已经支持":
-
Debian(64 位)12
-
Oracle Enterprise Linux(64 位)9.6
-
Red Hat(64位)9.6
2025年5月
全新登陆页面助您保持流畅
重新设计的登陆页面在一个视图中显示您需要的所有内容 - 摘要数据、性能图表、相关性、警报和变化以及关键资源。
现在,您可以更快地排除故障并保持流程,而无需在选项卡之间跳转或丢失上下文。

工作负载安全性改进
Webhook 现可用于工作负载安全警报
Workload Security 现在支持向 Slack、PagerDuty、Teams 等工具发送开箱即用的 webhook 通知。此外,我们还提供可定制的模板,允许您定制消息或与任何其他 SIEM 或第三方应用程序集成。将关键警报直接路由到您现有的安全工作流程中,以便您的团队可以更快地进行调查和响应。

跨代理迁移工作负载安全收集器
您可以轻松地将工作负载安全收集器从一个代理迁移到另一个代理,从而实现跨代理的收集器的有效负载平衡。迁移非常简单,只需编辑收集器并从列表中选择目标代理即可。

.CSV异步导出
将数据导出到 .CSV 可能需要几秒钟到几个小时的时间,具体取决于要导出的数据量。Data Infrastructure Insights现在可以异步导出数据,因此您可以在编译 .CSV 时继续工作。
通过选择右上角工具栏中的“铃铛”图标来查看您的 .CSV 导出。

2025年4月
ML 驱动的线路小部件异常边界,用于主动解决问题
为了解决折线图或样条图小部件的性能问题,您现在可以显示预期行为边界以及实际指标,从而区分正常和异常指标趋势。
DII 机器学习通过季节性数据分析根据历史模式建立智能阈值。当指标偏离预期范围时,系统会将其突出显示为异常,从而能够快速识别问题,减少平均解决时间,并在问题影响运营之前解决问题。

利用 VSAN 存储支持优化 VMware 成本
我们的 VM 优化功能现在包括对具有 VSAN 存储的 VMWare 环境的支持。除了 CPU 和内存使用情况之外,分析现在还会考虑本地 VSAN 存储的回收建议,帮助您进一步降低许可成本。

警报详情触手可及
使用新的滑出面板,调查警报比以往更加容易。选择一个警报以查看该警报的详细信息,并在调查问题时轻松在警报之间切换而不会丢失您的位置。

工作负载安全取证异步导出
导出取证数据可能需要几秒钟到几个小时的时间,具体取决于要导出的数据量。 Workload Security 异步导出该数据,因此您可以在编译 .CSV 时继续工作。
数据收集器通知分组到规则中
如果您已在数据收集器上配置了通知,则从 4 月 15 日开始,这些通知将在通知规则中处理,对于具有相同收件人的收集器使用单一规则。不同收件人的收藏家将有不同的规则。现有的收集器通知已迁移到通知规则。
2025年3月
增强上下文导航,实现高效的基础设施管理
利用Data Infrastructure Insights实现卓越运营,从而节省时间。我们现在添加了上下文菜单链接,允许您从任何对象直接跳转到资产登录页面以获取设备性能洞察、SAN 分析器以进行网络拓扑可视化、日志以进行操作感知或变更分析器以进行配置管理。
通过跨多个视图即时访问关键数据,您可以更快地更清楚地了解对象关系。这种简化的工作流程加速了决策和问题解决,最终节省您的时间并增强您的整体分析能力。

保留已移除资产的历史记录
我们增强的基础设施变更功能现在可以保留已删除资产的历史记录,例如已移动且不再可用的 qtree 和卷。
您的故障排除难题中遗漏了什么吗?不再!您将看到所有内容(包括标有删除线的已删除对象),即使在资产被删除后也能为您提供完整的背景信息,确保您不会错过过去更改或端到端路径上的警报中的关键元素。
结果如何?即使相关资产不再存在,也能更快地解决并做出更自信的基础设施决策。

Kubernetes Operator 一键升级
想要确保您拥有最新的 Kubernetes Operator 吗?从 DII Kubernetes Collectors 集群菜单按需升级操作员。只需从菜单中选择升级,操作员就会验证图像签名,捕获当前安装的快照,并执行升级。
按钮升级是一项可选功能,其激活可以根据每个集群进行管理。

测试存储工作负载安全数据收集器的连接
测试连接功能旨在帮助最终用户在Data Infrastructure Insights(DII) 工作负载安全中设置数据收集器时识别故障的具体原因。这使得用户能够自行纠正与网络通信或缺失角色相关的问题。

操作系统支持
除了以下操作系统外,Data Infrastructure Insights采集单元现在还支持以下操作系统"已经支持":
-
AlmaLinux 9.5
-
Debian(64 位)11
-
OpenSUSE Leap 15.6
-
Oracle Enterprise Linux(64 位)8.9、8.10、9.5
-
Red Hat(64 位)8.9、8.10、9.5
-
洛奇 9.5
-
SUSE Linux Enterprise Server 15 SP6
-
Ubuntu 服务器 24.04 LTS
2025年2月
ONTAP essentials 现包含最新一代的开箱即用管理功能"ASA"设备。这包括用于在ONTAP上运行的工作负载的 VM 到 LUN 拓扑的 SAN Analyzer,现在也可作为Data Infrastructure Insights基本版的一部分获得NetApp支持。

DII API 使用情况跟踪:增强安全性和效率
通过增强的 REST API 使用情况跟踪(可供管理员用户使用)来加强您的安全态势并简化资源管理。通过 API 使用情况跟踪,您可以查看正在使用哪些 API 令牌、来自哪些 IP 地址以及它们产生的流量。通过将令牌链接到特定的 IP 地址和使用级别,您将深入了解系统访问和使用趋势,从而获得维护安全、高效的环境和保持运营顺利进行所需的控制。
要查看 API 使用情况,请导航至 可观察性 > 管理 > API 访问 并选择 查看 API 使用情况。请注意,此 API 仅适用于 DII 可观察性 API;它不适用于工作负载安全。

限制用户的工作负载安全 API
已添加新的 API 来管理工作负载安全中的用户限制。使用 API,您可以阻止或取消阻止用户,或更改其受限访问的持续时间。请参阅管理 > API 访问 > API 文档页面,了解 cloudsecure_actions.block API。
2025年1月
通过法证分组主动管理风险
介绍我们的最新功能,旨在增强您的安全和资源管理能力!借助高级分组功能和分层多分组支持,您现在可以轻松识别访问特定文件夹的用户,确定最活跃的用户和共享,并通过跟踪活跃客户端 IP 地址主动管理风险。通过精确定位访问最多的文件和文件夹来优化您的存储和带宽使用情况,并通过识别用户来增强对系统访问的控制。

仪表板访问控制
Data Infrastructure Insights现在可以让您更好地控制对您创建的仪表板的访问。您可以选择谁可以修改您的图表。您可以控制潜在敏感信息的暴露。仍在处理尚未准备好供一般人查看的仪表板吗?您可以将其保密,直到您准备好分享它为止。

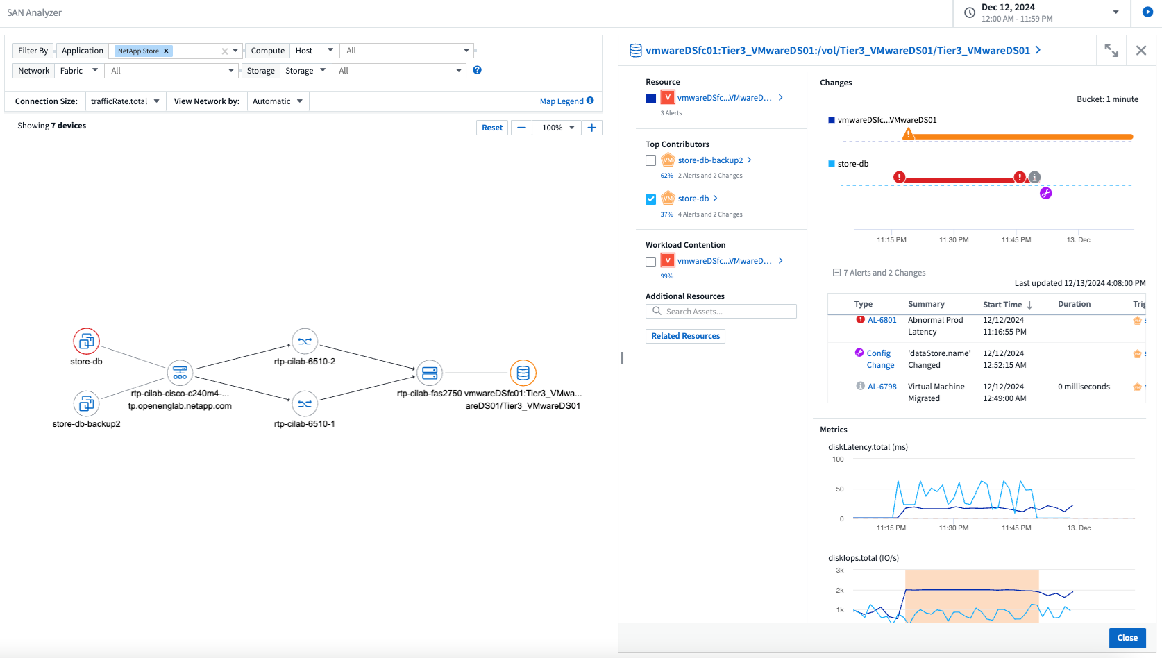
2024年12月
SAN Analyzer 简介:增强块工作负载的可见性
SAN 在处理重要工作负载方面发挥着至关重要的作用,但其复杂性可能会导致严重的中断和客户中断。借助 DII 的 SAN Analyzer,管理 SAN 变得更简单、更高效。这个强大的工具提供了端到端的可视性,将依赖关系从 VM/主机映射到网络、LUN 和存储。通过提供交互式拓扑图,SAN Analyzer 使您能够查明问题、了解变化并增强对数据流的理解。使用 SAN Analyzer 简化复杂 IT 环境中的 SAN 管理并提高对块工作负载的可见性。

通过智能主机退役和虚拟机回收优化虚拟机成本
Data Infrastructure Insights通过分析环境的历史行为并建立短期和长期预测来帮助您管理基础设施和许可成本,为主机退役和已关闭和闲置虚拟机的回收生成详细的建议。这些建议可帮助您确保性能稳定性、释放未使用的容量并减少内存和 CPU 分配。

通过时间图表和表格小部件支持发现日志洞察
现在,您可以利用时间图表(条形图、折线图、面积图)来识别日志数据中的趋势和模式,例如重复出现的错误或活动高峰,从而提供有关系统随时间变化的行为的宝贵见解。此外,通过表格,您现在可以将日志消息直接包含在仪表板中,从而可以更全面地查看日志详细信息。

2024年11月
分析环境中的配置更改
配置更改是现代 IT 中最常见的问题原因之一。Data Infrastructure Insights(DII)新"变更分析"功能可以让您清楚地了解导致环境中出现问题的变化。通过显示可能导致问题的设备和相关基础设施组件的所有变化来加快故障排除时间。此外,当您或您的团队执行计划的更改时,您可以快速验证这些更改并确保在服务水平受到影响之前不会出现意外影响。

KubeVirt 支持:监控 Kubernetes 集群中运行的虚拟机工作负载
DII 现在完全支持 KubeVirt,这是 OpenShift Virtualization 和 Harvester 等平台使用的 Kubernetes 原生虚拟化解决方案。全面了解 Kubernetes 集群中虚拟机和容器工作负载的指标、事件、配置更改和网络流量。
2024年10月
使用监视器中的自定义表达式解锁新见解
表达式使您能够在指标和异常检测监视器中执行算术运算。以下是一些示例:
-
比率:IOPS/TB,用于检测云存储提供商的服务级别限制是否达到。
-
百分比:已使用/可用来计算利用率
-
聚合:将多种类型的物理端口错误合并到一个监视器中
-
比较:将当前资源余量利用率与最佳余量点进行比较,以确定未满负荷运行的资源。

最大限度地减少维护期间的警报中断
维护窗口允许您在计划的维护期间抑制警报通知,帮助您避免不必要的中断。
使用维护时段,您可以为所选的对象和指标安排特定的维护期,在此期间抑制警报通知。例如,当特定存储系统处于计划升级期时,您可以抑制由这些存储系统触发的警报通知。
请注意,只有警报通知(电子邮件、webhook)会被抑制;警报本身仍显示在可观察性 > 警报 > 所有警报页面上。

使用新的警报通知规则简化警报管理
警报通知规则简化了跨监视器和团队的通知管理。
控制组织各个渠道的警报传递,确保正确的信息传达给正确的团队。无需为不同的团队管理单独的监视器;根据相关对象属性(存储名称、数据中心、应用程序名称)或监视器属性(组、严重性)路由警报。

仪表板中的日志分析
您现在可以在仪表板中包含日志事件,以可视化事件数据并更全面、更贴近上下文地了解您的环境。无需离开仪表板即可调查日志并查看相关指标!

使用 VMware Events 提高 VMware 可观察性
利用实时事件主动管理和排除 VMware 环境故障。 VMware 事件提供有关虚拟机迁移、资源分配和主机健康状况的见解。现在可用于查询、仪表板和监视器。需要 VMware 8 或更高版本。只需选择_logs.vmware.events_源。
VMware 事件也用于上面提到的 DII 的新配置变更分析。

数据收集器更新:
-
纯 FlashBlade:此收集器从公开其 REST API 版本 2 的 FlashBlade 集群收集库存和性能数据。
2024年9月
推出Data Infrastructure Insights(以前称为Cloud Insights)
2024 年 9 月 24 日星期二, NetApp正式将Cloud Insights的名称更改为 * Data Infrastructure Insights* (DII)。宋海燕在 Insight 用户大会的主舞台主题演讲和 Insight 大会产品新闻稿中宣布了这一消息。
DII 服务保持不变;没有任何功能变化或修改。此次名称变更是为了使服务名称与其所有 IT 基础设施的功能更好地保持一致。
2024年8月
查看特定时间范围内的数据
正在调查警报?放大图表了吗?这些操作会改变这些页面的时间范围。现在您可以锁定该时间范围,导航到其他Cloud Insights页面,并查看特定于该锁定时间范围的数据。调查和故障排除变得更加容易!

变动及变动率(%)分析
变化率时间聚合可帮助您识别指标值随时间发生的显著变化和趋势。这些见解对于理解变化至关重要,例如特定时间内容量的大幅增长或单个端口性能的变化。
-
变化 - 观察选定时间段内两点之间的指标变化。
-
变化率 - 观察选定时间段内两点之间相对于初始点的指标比例变化。

将日志查询结果导出为 .CSV
查看日志查询结果时,单击新的“导出”按钮,即可轻松将最多 10,000 行导出为 .CSV。这增强了数据可访问性,简化了数据分析和报告,并促进了与其他数据处理工具的无缝集成。

按时间解决警报
当监控指标在指定时间内保持在可接受范围内时, Cloud Insights现在为您提供了解决警报的选项。这使您可以专注于真正的问题,通过将多个警报合并为一个警报来减少与指标反复超过定义阈值相关的噪音。

2024年7月
AIOps:异常检测
Cloud Insights使用机器学习来检测环境中数据模式的意外变化,并提供主动警报以帮助您及早发现问题。
数据中心在一天中的不同时间以及一周中的不同日子会以不同的方式运行。 Cloud Insights使用每周季节性来比较每天和每个时间的历史行为。
异常检测监控可以为以下情况提供警报:当“正常”的定义不明确时,当行为随时间而改变时,或者当处理大量数据时,手动定义阈值是不切实际的。
新的"异常检测监视器"当您选择的对象指标出现此类异常时发出警报。

工作负载安全性改进
NFS 4.1 支持
SVM 数据收集器现在支持最高至 NFS 4.1 的 NFS 版本以及ONTAP 9.15.1 或更高版本。
新的取证活动 API
法医活动"API"有新版本了。调用取证活动 API 时,请使用 cloudsecure_forensics.activities.v2 API。
请注意,如果您多次调用此 API,为了获得最佳效果,请确保调用按顺序进行,而不是并行进行。多次并行调用可能会导致 API 超时。
更简单的仪表板导航
此功能旨在简化您的操作工作流程并使团队之间的协作变得更加容易。
对仪表板进行分组可以更轻松地快速获得所需的可见性,现在使用新的导航菜单,您可以在不同的仪表板之间跳转而不会丢失位置,从而轻松探索和管理您的基础设施。将仪表板组与您的操作运行手册对齐,以进一步增强您的体验。

2024年6月
操作系统支持
除了以下操作系统外, Cloud Insights采集单元还支持以下操作系统"已经支持":
-
Red Hat Enterprise Linux 8.9、8.10、9.4
-
洛奇 9.4
-
AlmaLinux 9.3 和 9.4
2024年5月
根据时间自动解决警报
现在可以根据时间解决日志警报;如果警报条件停止发生, Cloud Insights可以在指定时间过后自动解决警报。您可以选择在几分钟、几小时或几天内解决警报。

2024年4月
Kubernetes 的 iSCSI 支持
Cloud Insights现在支持映射与 Kubernetes 相关的 iSCSI 存储,从而允许使用 Kubernetes 网络图进行更快的故障排除,并能够通过报告提供退款或返还报告。

操作系统支持
除了以下操作系统外, Cloud Insights采集单元还支持以下操作系统"已经支持":
-
Oracle Enterprise Linux 8.8
-
Red Hat Enterprise Linux 8.8
-
洛奇 9.3
-
OpenSUSE Leap 15.1 至 15.5
-
SUSE Enterprise Linux Server 15、15 SP2 至 15 SP5
2024年3月
工作负载安全代理详细信息
每个工作负载安全代理都有自己的登录页面,您可以在其中轻松查看有关代理的摘要信息以及与该代理关联的已安装的数据和用户目录收集器。

更快地绘制更多数据图表
在分析资产登陆页面上的数据时,向专家视图图表添加其他数据非常简单。对于登录页面上的每个表,如果某个对象类型具有相关数据,则将鼠标悬停在该对象上以显示“添加到专家视图”图标。选择此图标会将该对象添加到附加资源并将其显示在专家视图图表中。
![]()
或者您可能想在其自己的图表中查看登录页面表的数据。只需选择“显示图表”图标即可打开表格下方的图表:
![]()
2024年2月
可用性改进
通过从右上角下拉菜单中选择“导出为图像”来保存当前仪表板的*快照*。 Cloud Insights创建当前小部件状态的 .PNG。

对于小部件、监视器等,*对象和指标选择*比以往更容易。选择您想要的对象类型,然后在单独的下拉菜单中选择与该对象相关的指标。

通过选择这些页面顶部的图标,将*数据收集器和采集单元*列表导出为 .CSV。

我们*重新组织了“帮助”>“支持”*页面,以便您更轻松地找到所需内容,并且由于您的要求,我们在此页面上添加了指向*API Swagger*和用户文档的直接链接。

如果该对象有可用的登陆页面,则警报列表页面上“triggeredOn”列中的*链接*将导航到相应的登陆页面。

查看命名空间中的所有更改
Kubernetes 变更分析现在允许您在选择集群和命名空间时查看变更的时间线。此前,还必须选择工作负载。当按集群和命名空间进行过滤时,该命名空间中所有工作负载变化的时间线都会显示在一行上。

警报的相关日志
查看日志警报时,相关日志条目会显示在新表中。如果日志条目与警报出现在相同的来源和时间范围内,并且受到相同条件的影响,则该日志条目是相关的。选择“分析日志”进行进一步探索。

收集ONTAP交换机数据
工作负载安全数据收集器 API
在大型环境中,您可以使用新的数据收集器 API 自动创建工作负载安全收集器。导航到*管理> API 访问> API 文档*并选择_工作负载安全_ API 类型以了解更多信息。
2024年1月
尝试Cloud Insights您尚未使用的功能
除了首次试用Cloud Insights之外,您还可以利用"模块评估"。例如,如果您订阅了Cloud Insights并一直在监控存储和虚拟机,那么当您将 Kubernetes 添加到您的环境中时,您将自动进入 30 天的 Kubernetes Observability 试用版。试用期结束前,Kubernetes Observability 管理单元的使用将不会计入您的订阅权利。
我的工作负荷有多健康?
您可以在 Kubernetes > 探索 > 工作负载 页面上一目了然地查看工作负载的健康状况,因此您可以快速查看哪些工作负载运行良好以及哪些工作负载可能需要一些帮助。轻松识别健康问题是否与基础设施、网络或配置变化有关,并深入分析根本原因。

数据收集器更新
数据域识别
Data Domain 收集器已得到改进,可以更好地识别 HA 系统,以实现跨故障转移事件的持久性。此更改将导致 HA 系统中 Data Domain 设备的*一次*重新识别,随后将导致这些资产上的任何注释被删除(因为这些阵列将被重新识别)。您需要将注释重新附加到数据域对象。
增强型勒索软件检测 ML 算法
Workload Security 包含新的第二代勒索软件检测 ML 算法,可以更快、更准确地检测最复杂的攻击。
行为的“季节性”:周末的行为可能遵循与工作日不同的模式,早上的行为可能遵循与下午不同的模式。工作负载安全算法考虑到了这种季节性。
已弃用的功能
有时,随着功能的发展,某些功能会被弃用。以下是Cloud Insights中已弃用的一些特性和功能:
工作负载安全 REST cloudsecure_forensics.activities.v1 API 已弃用
cloudsecure_forensics.activities.v1 API 已弃用。此 API 返回与存储工作负载安全环境中的实体相关的活动的信息。此 API 已被 cloudsecure_forensics.activities.*v2*_ 取代。
此 API 的 GET 先前返回以下内容:
{
"count": 24594,
"limit": 1000,
"offset": 0,
"results": [
{
"accessLocation":
此 API 现在返回:
{
"limit": 1000,
"meta": {
"page": {
"after": "lvlvk3pp.4cpzcg4kpybl",
"before": "lvlxy3dz.4cq5ajdnl9fk",
"size": 1000
}
},
"results": [
{
"accessLocation": "10.249.6.220",
有关更多详细信息,请参阅 Swagger 文档“管理 > API 访问 > API 文档 > 工作负载安全”。
2023年12月
变更分析一览
Kubernetes"变更分析"为您提供 Kubernetes 环境最新变化的一体化视图。警报和部署状态触手可及。通过变更分析,您可以跟踪每个部署和配置变更,并将其与 K8s 服务、基础设施和集群的健康和性能相关联。

Kubernetes 工作负载性能仪表板
在全面的 Kubernetes 工作负载性能仪表板中可以一目了然地查看工作负载性能。快速查看容量、吞吐量、延迟和重传趋势图,以及环境中每个命名空间的工作负载流量表。过滤器可以轻松聚焦到感兴趣的领域。


一屏查询详情
在查询中,选择一行将打开一个侧面板,显示所选行的属性、注释和指标详细信息,提供有用的信息,而无需深入到对象的登录页面。行或侧面板中的链接可实现轻松导航。

数据收集器更新:
-
* Brocade FOS REST*:此收集器已脱离“预览”阶段,现已普遍可用。需要注意的事项:
-
FOS 在 FOS 8.2 中引入了他们的 REST API。但是某些功能(例如路由)仅在 9.0 中才获得 REST API 功能。
-
如果您的结构由 8.2 以上版本的混合 FOS 资产以及一些 < 8.2 版本的资产组成,则Cloud Insights FOS REST 收集器将无法发现这些较旧的资产。您可以编辑 FOS REST 收集器并构建以逗号分隔的这些设备的 IPv4 地址列表,以便从该收集器中排除。
-
-
SELinux: Cloud Insights包括对 Linux 采集单元初始安装的增强,以确保在启用 SELinux 强制执行的 Linux 环境中操作的稳健性。这些增强功能仅影响新的 AU 部署;如果您遇到任何与 AU 升级相关的 SELinux 问题,请联系NetApp支持以修复您的 SELinux 配置。
2023年11月
工作负载安全:暂停/恢复收集器
在工作负载安全中,如果收集器处于“运行”状态,您可以暂停数据收集器。打开收集器的“三个点”菜单并选择暂停。当收集器暂停时,不会从ONTAP收集任何数据,也不会从收集器向ONTAP发送任何数据。选择“继续”即可再次开始收集。
存储节点支持信息
在存储节点登录页面上,“用户数据”部分提供了有关您的支持服务、当前状态、支持状态和保修结束日期的概览信息。请注意, Cloud Insights目前仅为NetApp设备自动发布此信息。还要注意,这些支持字段是注释,因此它们可以在查询和仪表板中使用。

将 VMWare 标签映射到Cloud Insights注释
这"VMWare"数据收集器允许您使用在 VMWare 上配置的同名标签填充Cloud Insights文本注释。
针对 FOS 9.1.1c 及更高版本固件的Brocade CLI 收集器可靠性增强
在某些运行 9.1.1c 固件的Brocade光纤通道交换机上,某些 CLI 命令的输出可能会在前面加上“motd”登录横幅文本,或警告用户更改默认密码。 Brocade CLI 收集器已得到增强,可以忽略这两种类型的无关文本。
在此增强功能之前,只有没有虚拟结构的 FOS 9.1.1c 交换机才有可能被这种收集器类型发现。
2023年10月
增强的工作负载安全性
工作负载安全性已得到以下改进:
-
拒绝访问:工作负载安全与ONTAP集成以接收"“拒绝访问”事件"并提供额外的分析和自动响应层。
-
允许的文件类型:如果检测到已知文件扩展名的勒索软件攻击,则可以将该文件扩展名添加到"允许的文件类型"列表以防止不必要的警报。
模块试用
除了首次试用Cloud Insights之外,您还可以利用"模块评估"。例如,如果您已经订阅了基础设施可观察性,但正在将 Kubernetes 添加到您的环境中,您将自动进入 30 天的 Kubernetes 可观察性试用版。评估期结束时,您只需为 Kubernetes Observability 管理单元的使用付费。
数据收集器更新
数据收集器/采集单元发生了以下变化:
-
Isilon / PowerScale REST:在 emc_isilon.node_pool.* 名称下,各种新属性和指标已添加到Cloud Insights增强分析功能。这些计数器和属性将使用户能够构建用于_node_pool_容量消耗的仪表板和监视器;使用不同硬件节点模型构建的 Isilon 群集的用户将拥有多个节点池,并且了解节点池级别的 HDD/SSD/总容量消耗对于监控和规划都很有用。
-
Rubrik “服务帐户”身份验证支持: Cloud Insights的 Rubrik 收集器现在支持传统的 HTTP 基本身份验证(用户名和密码)和 Rubrik 的服务帐户方法,后者需要用户名 + 密钥 + 组织 ID。
2023年9月
在日志中轻松找到您想要的内容
日志查询(可观察性 > 日志查询 > +新日志查询)包括许多"增强功能"使日志探索更加轻松且更具信息量。
包含/排除
当过滤某个值时,您可以轻松选择是否*包含*或*排除*与过滤器匹配的结果。选择“排除”将创建“NOT <value>”过滤器。您可以在单个过滤器中组合包含值和排除值。

高级查询
*高级查询*使您有机会创建“自由形式”过滤器,使用 AND、NOT、OR、通配符等组合或排除值。

“筛选依据”和高级查询通过“AND”连接在一起形成单个查询。结果显示在结果列表和图表中。
图表分组
当您选择一个日志属性进行*分组*时,列表和图表会显示当前过滤器的结果。在图表中,列按颜色分组。将鼠标悬停在图表中的某一列上将显示有关特定条目的详细信息,类似于展开图表图例时显示的整体信息。在图例中,您还可以选择为特定分组设置“包含”或“排除”过滤器。

“浮动”日志详细信息面板
使用日志查询浏览日志时,选择列表中的条目将打开该条目的详细信息面板。您现在可以选择以“浮动”方式显示该滑出面板(即显示在屏幕的其余部分)或“在页面中”(即在页面内显示为自己的框架)。要在这些视图之间切换,请选择面板右上角的“页面内/浮动”按钮。

折叠菜单
您可以通过选择菜单下方的“最小化”按钮来折叠左侧的Cloud Insights导航菜单。当菜单最小化时,将鼠标悬停在图标上即可查看它打开哪个部分;选择图标将打开菜单并直接带您到该部分。

数据收集器改进
Cloud Insights使得显示和查找数据收集器信息变得更加容易:
-
*数据收集器列表的处理*更加高效,这意味着显示和浏览这些列表所需的时间大大减少。如果您拥有一个包含许多数据收集器的大型环境,那么在列出数据收集器时您将看到显著的改进。
-
*数据收集器支持矩阵*已从 .PDF 文件移至基于 .HTML 的页面,导航速度更快,维护更轻松。在这里查看新的 Matrix: https://docs.netapp.com/us-en/cloudinsights/reference_data_collector_support_matrix.html
2023年8月
收集 Isilon/PowerScale 日志和高级分析数据
Isilon REST 和 PowerScale REST 收集器包含以下改进:
-
Isilon 日志事件可用于查询和警报
-
Isilon Advanced Analytic 属性可用于查询、仪表板和警报:
-
emc_isilon.集群
-
emc_isilon.节点
-
emc_isilon.节点磁盘
-
emc_isilon.net_iface
-
对于 Isilon REST 和/或 PowerScale REST 收集器的用户,这些功能默认启用。 NetApp强烈建议基于 Isilon CLI 的收集器用户迁移到新的基于 REST API 的收集器,以获得上述增强功能。
改进的工作负载图
工作负载图更加实用且噪音更小;如果所有类似的外部服务与相同的工作负载进行通信,它会将它们分组到一个节点中,从而降低图的复杂性并更容易理解服务的互连方式。
选择一个分组节点将显示一个详细的表格,其中包含与该节点相关的每个外部服务的网络流量指标。
Kubernetes 管理单元使用情况调整
如果您的 Kubernetes 集群环境中的计算资源同时被NetApp Kubernetes 监控操作员和底层基础架构数据收集器(例如 VMware)计数,则您对这些资源的使用将进行调整,以确保最有效地计数托管单元。您可以在“管理”>“订阅”页面的“摘要”和“使用情况”选项卡中查看 Kubernetes MU 调整。
摘要选项卡:
使用选项卡:
收集器/获取更改:
数据收集器/采集单元发生了以下变化:
-
收购单位现在支持 RHEL 8.7。
改进的菜单
我们更新了左侧导航菜单,以更好地支持客户的工作流程。新的顶级项目(例如“Kubernetes”)可加速访问客户所需的内容,并且合并的管理员控制台支持租户所有者角色。
以下是一些变化的额外示例:
-
顶级“可观察性”菜单展示数据发现、警报和日志查询
-
可观察性和工作负载安全性的“API 访问”功能位于一个菜单下
-
同样,对于可观察性和工作负载安全性“通知”功能,现在也位于一个菜单下

以下是每个菜单下的功能的简要列表:
可观察性:
-
探索(仪表板、指标查询、基础设施洞察)
-
警报(监视器和警报)
-
收集器(数据收集器和采集单元)
-
日志查询
-
丰富(注释和注释规则、应用程序、设备分辨率)
-
报告
Kubernetes:
-
集群探索和网络图
工作负载安全:
-
警报
-
法医
-
收藏家
-
策略
ONTAP基础知识:
-
数据保护
-
安全性
-
警报
-
基础架构
-
网络连接
-
工作负载*VMware
行政:
-
API 访问
-
审核
-
通知
-
订阅信息
-
用户管理
2023年7月
显示最近更改
数据收集器登陆页面现在包含最近更改的列表。只需单击任何数据收集器登录页面底部的“最近更改”按钮即可显示最近的数据收集器更改。

洞察:回收冷存储
这"重新利用ONTAP冷存储洞察"现在支持 FlexGroups,并且可供所有客户使用。
操作员图像签名
对于使用私有存储库作为NetApp Kubernetes 监控操作员的客户,您现在可以在操作员安装期间复制图像签名公钥,从而确认下载软件的真实性。在可选步骤中选择“复制图像签名公钥”按钮,将操作员图像“上传到您的私人存储库”。

聚合、条件格式以及更多查询
聚合、单位选择、条件格式和列重命名是仪表板表格小部件最有用的功能之一,现在这些功能也可用于"查询"。

这些功能现在可用于集成类型数据(Kubernetes、 ONTAP高级指标等),并且即将用于基础设施对象(存储、卷、交换机等)。
审计 API
您现在可以使用 API 来查询或导出审计事件。转到管理 > API 访问并选择 API 文档 链接获取信息。

数据收集器:Trident经济
Cloud Insights现已支持Trident Economy Driver,可实现以下优势:
-
了解 pod 到ONTAP Qtree 映射和性能指标。
-
提供从 Kubernetes pod 到后端存储的无缝故障排除和轻松导航
-
使用监视器主动检测后端性能问题
2023年6月
查看您的使用情况
从 2023 年 6 月开始, Cloud Insights将根据功能集提供托管单元使用情况的细分。现在,您可以快速查看和监控基础设施的托管单元 (MU) 使用情况以及与 Kubernetes 相关的 MU 使用情况。

Kubernetes 网络监控和地图可供所有人使用
这"Kubernetes 网络性能和映射"通过映射 Kubernetes 工作负载之间的依赖关系来简化故障排除,提供对 Kubernetes 网络性能延迟和异常的实时可见性,以便在性能问题影响用户之前识别它们。许多客户发现它在预览期间很有用,现在每个人都可以使用它。
收集器/获取更改:
数据收集器/采集单元发生了以下变化:
-
Data Domain 和 Cohesity MU 的计量比例为 40 TiB:1 MU。
-
采购单元现在支持 RHEL 和 Rocky 9.0 和 9.1。
新的ONTAP Essentials 仪表板
以下ONTAP Essentials 仪表板已在预览环境中提供,现在可供所有人使用:
-
安全仪表板
-
数据保护仪表板(包括本地和远程保护概述)
附加系统监视器
Cloud Insights包含以下系统监视器:
-
存储虚拟机 FCP 服务不可用
-
存储虚拟机 iSCSI 服务不可用
2023年5月
改进的 Kubernetes 监控 Operator 安装
安装和配置"NetApp Kubernetes 监控操作员"通过以下改进比以往更加简单:
-
环境"配置设置"保存在单个、自记录的配置文件中。
-
将 Kubernetes Monitoring Operator 镜像上传到您的私有存储库的分步说明。
-
使用单个命令即可轻松升级 Kubernetes 监控,同时保留自定义配置。
-
更安全:API 密钥可以安全地管理机密。
-
易于与您的 CI/CD 自动化工具集成和部署。
存储虚拟化
Cloud Insights可以区分具有本地存储的存储阵列或其他存储阵列的虚拟化。这使您能够关联成本并区分从基础设施前端到后端的性能。

Kubernetes 数据报告
Cloud Insights收集的 Kubernetes 数据(包括持久卷 (PV)、PVC、工作负载、集群和命名空间)现在可用于报告,支持对 Kubernetes 指标进行退款、趋势分析、预测、TTF 计算和其他业务报告。
为新客户启用默认ONTAP系统监视器
在新的Cloud Insights环境中,许多ONTAP系统监视器默认启用(即_Resumed_)。以前,大多数监视器默认处于“暂停”状态。由于各公司的业务需求各不相同,我们始终建议查看"系统监视器"在您的环境中,并根据您的警报需求暂停或恢复每个警报。
2023年4月
Kubernetes 性能监控和地图
这"Kubernetes 网络性能和映射"该功能通过映射 Kubernetes 工作负载之间的依赖关系来简化故障排除。它提供对 Kubernetes 网络性能延迟和异常的实时可见性,以便在性能问题影响用户之前识别它们。此功能通过分析和审核 Kubernetes 流量流帮助组织降低总体成本。
主要特点:• 工作负载图显示 Kubernetes 工作负载依赖关系和流程,并突出显示网络和性能问题。 • 监控 Kubernetes pod、工作负载和节点之间的网络流量;识别流量和延迟问题的来源。 • 通过分析入口、出口、跨区域和跨区域网络流量来降低总体成本。
显示“滑出”详细信息的工作负载图:

Kubernetes 性能监控和地图可作为"预览"特征。
回收ONTAP冷存储
Reclaim ONTAP Cold Storage Insight 提供有关冷容量、潜在成本/电力节省以及ONTAP系统上卷的推荐操作项目的数据。

通过此洞察,您可以回答以下问题:
-
存储集群上有多少冷数据位于(a)高成本的 SSD 磁盘、(b)HDD 磁盘和(c)虚拟磁盘上?
-
就未优化存储而言,哪些工作负载的贡献最大?
-
对于给定的工作负载,数据处于冷态的持续时间(以天为单位)是多少?
回收ONTAP冷存储 被认为是"预览"功能,因此可能会发生变化。
订阅通知还控制横幅消息
设置订阅通知的收件人(管理 > 通知)现在还可以控制谁将看到与订阅相关的产品内横幅通知。

默认情况下暂停监控
对于新的Cloud Insights环境,请注意"系统定义的监视器"默认不发送警报通知。您需要为想要向您发出警报的任何监视器启用通知,方法是为该监视器添加一种或多种传送方式。对于现有的Cloud Insights环境,对于当前处于_暂停_状态的任何系统定义监视器,默认的_全局_通知收件人列表已被删除。用户定义的通知保持不变,当前活动的系统定义监视器的通知设置也保持不变。
正在寻找 API 计量选项卡?
API 计量已从订阅页面移至*管理 > API 访问*页面。
2023年3月
ONTAP 9.9+ 版云连接已弃用
ONTAP 9.9+ 数据收集器的云连接已被弃用。从 2023 年 4 月 4 日开始,您环境中的云连接数据收集器将不再收集数据,而是在轮询时出现错误。在后续更新中,Cloud Connection 数据收集器将从Cloud Insights中完全删除。
在 2023 年 4 月 4 日之前,必须为当前由 Cloud Connection 收集的任何ONTAP系统配置新的NetApp ONTAP数据管理软件数据收集器。
2023年1月
新的日志监视器
我们增加了近二十个"额外的系统监视器"警告中断的互连链路、心跳问题等。此外,还添加了三个新的数据保护日志监视器,以对SnapMirror自动重新同步、 MetroCluster镜像和FabricPool镜像重新同步更改发出警报。
请注意,其中一些监视器将默认启用;如果您不希望对它们发出警报,则必须暂停它们。还要注意,这些监视器未配置为发送通知;如果您想通过电子邮件或 webhook 发送警报,则必须在这些监视器上配置通知收件人。
所有仪表板表格小部件的 .CSV 导出
确保数据的可访问性至关重要,因此我们为所有指标查询、仪表板表小部件和对象登录页面提供了 .CSV 导出功能,无论您查询的数据类型(资产或集成)如何。
新的导出功能现在还包含数据定制,如列选择、重命名列和单位转换。
2022年12月
在Cloud Insights试用期间探索勒索软件防护和其他安全功能
从今天开始,注册新的Cloud Insights试用版可让您探索勒索软件检测和自动用户阻止响应策略等安全功能。如果您尚未注册试用,请立即注册!
Kubernetes 工作负载有自己的登陆页面
工作负载是 Kubernetes 环境的关键部分,因此Cloud Insights现在为这些工作负载提供了登录页面。从这里,您可以查看、探索和排除影响 Kubernetes 工作负载的问题。

检查你的校验和
您要求我们在安装 Windows 和 Linux 代理期间向您提供校验和值,我们认为这是一个好主意。因此它们如下:

日志警报改进
分组依据
创建或编辑日志监视器时,您现在可以设置“分组依据”属性以允许更有针对性的警报。在监视器定义中的“过滤器”设置下方查找“分组依据”属性。

此更改通过规范化监视器定义的“分组依据”方面,使指标监视器和日志监视器具有同等功能。这种奇偶校验将允许客户克隆/复制*所有*系统定义的默认监视器以进行进一步的定制。
复制
您现在可以克隆(复制)变更日志、Kubernetes 日志和数据收集器日志监视器。这将创建一个新的自定义日志监视器,您可以根据您的特定定义进行修改。

11 个新的默认ONTAP监视器涵盖SnapMirror以实现业务连续性
我们增加了近十几个新的"系统监视器"适用于SnapMirror for Business Continuity (SMBC),它会对 SMBC 证书和ONTAP Mediator 的更改发出警报。
2022年11月
2022年10月
通过ONTAP自主勒索软件防护集成实现更好、更准确的勒索软件检测
Cloud Secure通过与ONTAP集成改进勒索软件检测"自主勒索软件防护"(ARP)。
Cloud Secure接收有关潜在卷文件加密活动的ONTAP ARP 事件,并且
-
将卷加密事件与用户活动关联起来,以识别造成损害的人,
-
实施自动响应策略来阻止攻击,
-
识别哪些文件受到影响,帮助更快地恢复并开展数据泄露调查。
2022年9月
基础版中可用的监视器
ONTAP"默认监视器"现在可以在Cloud Insights Basic Edition 中使用。其中包括 70 多个基础设施监视器和 30 个工作负载示例。
ONTAP Power 和StorageGRID仪表板
仪表板库包括一个用于ONTAP功率和温度的新仪表板以及四个用于StorageGRID的仪表板。如果您的环境正在收集ONTAP功率指标和/或StorageGRID数据,请通过选择 +From Gallery 来导入这些仪表板。
表格中一目了然的阈值可见性
条件格式允许您在表格小部件中设置和突出显示警告级别和临界级别阈值,从而可以立即看到异常值和异常数据点。

安全监视器
当Cloud Insights检测到ONTAP系统上禁用了 FIPS 模式时,它会向您发出警报。阅读更多"系统监视器",并关注此处以获取更多即将推出的安全监视器!
随时随地聊天
通过选择新的“帮助”>“实时聊天”链接,可以从任何Cloud Insights屏幕与NetApp支持专家聊天。可以通过屏幕右上角的“?”图标获取帮助。

更明显的见解
如果您的环境正在经历"洞察力"例如《共享资源压力过大》或《Kubernetes 命名空间空间不足》,受影响资源的资产登陆页面现在包含指向 Insight 本身的链接,从而提供更快的探索和故障排除。
新的数据收集器
-
Amazon S3(预览版可用)
-
BrocadeFOS 9.0.x
-
Dell/EMC PowerStore 3.0.0.0
其他数据收集器更新
现在,所有数据源都已优化,以便在采集单元更新和/或修补后恢复性能轮询。
2022年8月
Cloud Insights焕然一新!
从本月开始,“监控和优化”已更名为*可观察性*。您可以在这里找到所有您喜欢的功能,如仪表板、查询、警报和报告。此外,在新的“安全”菜单下查找“Cloud Secure” 。请注意,只有菜单发生了变化;功能保持不变。

正在寻找*帮助*菜单?
帮助现在位于屏幕的右上角。

不知道从哪里开始?查看ONTAP Essentials!
"* ONTAP基础知识*"是一组仪表板和工作流程,可提供NetApp ONTAP库存、工作负载和数据保护的详细视图,包括存储容量和性能的完整预测。您甚至可以看到是否有任何控制器正在高利用率运行。 ONTAP Essentials 是您满足所有NetApp ONTAP监控需求的理想场所!
ONTAP Essentials(适用于所有版本)旨在让现有的ONTAP操作员和管理员直观地使用,从而简化从 ActiveIQ Unified Manager 到基于服务的管理工具的过渡。

存储数据系列已合并
您要求了它,现在您已经得到了它。存储以 2 为基数和以 10 为基数的数据单位现在合并为一个系列,从比特和字节到太比特和太字节,从而可以更轻松地在仪表板上以您的方式显示数据。数据速率现在也成为一个大家族。

我的存储使用了多少电量?
使用 netapp_ontap.storage_shelf、netapp_ontap.system_node 和 netapp_ontap.cluster(仅限功耗)指标显示和监控您的ONTAP存储架和节点功耗、温度和风扇速度。

从预览版毕业的功能
以下功能已退出预览版,现在可供所有客户使用:
特征 |
描述 |
Kubernetes 命名空间空间不足 |
_Kubernetes 命名空间空间不足_洞察让您可以查看 Kubernetes 命名空间中面临空间不足风险的工作负载,并估计每个空间变满之前剩余的天数。"阅读更多" |
共享资源面临压力 |
_压力下的共享资源_洞察使用 AI/ML 自动识别资源争用导致环境中性能下降的位置,突出显示受其影响的任何工作负载,并提供建议的补救措施,让您更快地解决性能问题。"阅读更多" |
Cloud Secure– 攻击时阻止用户访问 |
当检测到攻击时,能够阻止用户访问,从而更好地保护您的关键业务数据。可以使用自动响应策略自动阻止访问,也可以从警报或用户详细信息页面手动阻止访问。"阅读更多" |
我的数据收集状况如何?
Cloud Insights为您的采集单元提供了两个新的心跳监视器,以及两个监视器来提醒您数据收集器故障。这些可用于快速提醒您数据收集问题。
_数据收集_监控组中现在有以下监控器可用:
-
采集单元心跳-关键
-
采集单元心跳警告
-
收集器失败
-
收集器警告
请注意,这些监视器默认处于_暂停_状态。激活它们以接收有关数据收集问题的警报。
自动更新 API 令牌
现在可以设置 API 访问令牌进行自动更新。通过启用此功能,将自动为过期的令牌生成新的/刷新的 API 访问令牌。使用过期令牌的Cloud Insights代理将自动更新以使用相应的新/刷新的 API 访问令牌,从而使它们能够继续无缝运行。创建令牌时只需选中“自动更新令牌”框即可。此功能目前在 Kubernetes 平台上运行的Cloud Insights代理上受最新NetApp Kubernetes Monitoring Operator 的支持。
基础版为您提供比以前更多的功能
您的试用期即将结束,但您还不确定订阅是否适合您?基本版始终让您有机会继续使用Cloud Insights和您当前的ONTAP数据收集器,但现在您还可以继续捕获 VMWare 版本、拓扑和 IOPS/吞吐量/延迟数据。在存储系统上享有高级支持的NetApp客户也将有权获得Cloud Insights的支持。
准备好了解更多了吗?
请查看帮助 > 支持页面的“学习中心”部分,获取NetApp University Cloud Insights课程的链接!
2022年6月
Kubernetes 集群饱和度及其他细节
Cloud Insights让您比以往更轻松地探索 Kubernetes 环境,其改进的集群详细信息页面提供饱和度详细信息以及对命名空间和工作负载的更清晰的视图。

除了节点、Pod、命名空间和工作负载数量之外,集群列表页面还可以让您快速查看饱和度:

您的 Kubernetes 集群有多旧?
您的集群是刚刚在世界上起步,还是已经经历了漫长的数字化生命? Age 已被添加为 Kubernetes 节点收集的时间指标。

产能满负荷时间预测
Cloud Insights提供了一个仪表板来预测每个受监控的内部卷容量耗尽的天数。这些值有助于显著降低停电风险。

TTF 计数器也适用于存储、存储池和卷。请继续关注此空间以获取这些对象的更多仪表板。
请注意,“达到完整时间”预测即将退出“预览”阶段,并将向所有客户推出。
我的环境发生了什么变化?
您可以在日志资源管理器中查看ONTAP更改日志条目。

更新的 Telegraf 代理
用于提取 Telegraf 集成数据的代理已更新至版本 1.22.3,性能和安全性均有所提升。希望更新的用户可以参考"代理安装"文档。代理的先前版本将继续运行,无需用户采取任何行动。
预览功能
Cloud Insights定期重点介绍一些令人兴奋的新预览功能。如果您有兴趣预览其中一个或多个功能,请联系您的"NetApp销售团队"了解更多信息。
特征 |
描述 |
Kubernetes 命名空间空间不足 |
_Kubernetes 命名空间空间不足_洞察让您可以查看 Kubernetes 命名空间中面临空间不足风险的工作负载,并估计每个空间变满之前剩余的天数。"阅读更多" |
Cloud Secure– 攻击时阻止用户访问 |
当检测到攻击时,能够阻止用户访问,从而更好地保护您的关键业务数据。可以使用自动响应策略自动阻止访问,也可以从警报或用户详细信息页面手动阻止访问。"阅读更多" |
共享资源面临压力 |
_压力下的共享资源_洞察使用 AI/ML 自动识别资源争用导致环境中性能下降的位置,突出显示受其影响的任何工作负载,并提供建议的补救措施,让您更快地解决性能问题。"阅读更多" |
2022年5月
与NetApp支持人员实时聊天
您现在可以与NetApp支持人员实时聊天!在帮助 > 支持页面上,只需单击聊天图标或单击“联系我们”部分中的_聊天_即可开始聊天会话。标准版和高级版用户可在美国工作日享受聊天支持。
![]()
Kubernetes 操作员
我们让您更轻松地使用Cloud Insights的高级 Kubernetes 监控和集群资源管理器。
这"Kubernetes 监控操作员"(NKMO)是安装 Kubernetes for Cloud Insights Insights 的首选方法,可以通过更少的步骤更灵活地配置监控,并增强监控在 K8s 集群中运行的其他软件的机会。
点击上面的链接获取更多信息和先决条件
使用 API 管理用户和邀请
您现在可以使用Cloud Insights强大的 API 管理用户和邀请。阅读更多"API Swagger 文档"。
数据收集警报
不要因为收集器失败而错过关键指标!
使用新的"警报"数据收集器和采集单元故障。请注意,这些监视器默认处于_暂停_状态。要启用,请导航到您的监视器页面并找到并恢复“采集单元关闭”和“收集器失败”
ONTAP存储更改警报
不要让意外的存储变化导致中断!
现在,您可以配置Cloud Insights ,以便在ONTAP系统上检测到 FlexVols、节点和 SVM 的修改或删除时发出警报。
预览功能
Cloud Insights定期重点介绍一些令人兴奋的新预览功能。如果您有兴趣预览其中一个或多个功能,请联系您的"NetApp销售团队"了解更多信息。
特征 |
描述 |
Kubernetes 命名空间空间不足 |
_Kubernetes 命名空间空间不足_洞察让您可以查看 Kubernetes 命名空间中面临空间不足风险的工作负载,并估计每个空间变满之前剩余的天数。"阅读更多" |
内部容量和容量满载时间预测 |
Cloud Insights能够预测每个内部卷和监控卷的容量耗尽的天数。此值有助于显著降低停电风险。 |
Cloud Secure– 攻击时阻止用户访问 |
当检测到攻击时,能够阻止用户访问,从而更好地保护您的关键业务数据。可以使用自动响应策略自动阻止访问,也可以从警报或用户详细信息页面手动阻止访问。"阅读更多" |
共享资源面临压力 |
_压力下的共享资源_洞察使用 AI/ML 自动识别资源争用导致环境中性能下降的位置,突出显示受其影响的任何工作负载,并提供建议的补救措施,让您更快地解决性能问题。"阅读更多" |
2022年4月
分享您的反馈!
我们希望您的意见能够帮助塑造Cloud Insights。通过参与 NetApp 的 Insights to Action 计划来赢取积分和奖品。"立即注册" !
更新的仪表板编辑器
我们已经彻底改进了仪表板创建工具,以便您更轻松、更快速地实现数据可视化。导航到Cloud Insights的“仪表板”页面来编辑现有仪表板、从我们的仪表板库中添加仪表板或创建您自己的新仪表板进行检查。

还引入了一种新的计数聚合方法。在条形图、柱形图和饼图小部件中对数据进行分组时,您可以快速轻松地显示所选指标的相关对象数量。

此外,折线图现在允许您选择以下三种"插值"方法:
-
无 - 不进行插值
-
线性 - 在现有点之间插入数据点
-
阶梯 - 使用前一个数据点作为插值数据点
增强对 Kubernetes 基础设施的监控
Cloud Insights会在创建或删除 pod、守护进程集和副本集时以及创建新部署时向您发出警报,让您随时掌握 Kubernetes 环境中的变化。 Kubernetes 监视器默认处于_暂停_状态,因此您应该只启用您需要的特定监视器。
预览功能
Cloud Insights定期重点介绍一些令人兴奋的新预览功能。如果您有兴趣预览其中一个或多个功能,请联系您的"NetApp销售团队"了解更多信息。
特征 |
描述 |
内部容量和容量满载时间预测 |
Cloud Insights能够预测每个内部卷和监控卷的容量耗尽的天数。此值有助于显著降低停电风险。 |
Cloud Secure– 攻击时阻止用户访问 |
当检测到攻击时,能够阻止用户访问,从而更好地保护您的关键业务数据。可以使用自动响应策略自动阻止访问,也可以从警报或用户详细信息页面手动阻止访问。"阅读更多" |
共享资源面临压力 |
共享资源压力洞察使用 AI/ML 自动识别资源争用导致环境中性能下降的位置,突出显示受其影响的任何工作负载,并提供建议的补救措施,让您更快地解决性能问题。"阅读更多" |
新的数据收集器
-
Cohesity SmartFiles - 这个基于 REST API 的收集器将获取一个 Cohesity 集群,发现“视图”(作为 CI 内部卷)、各个节点,以及收集性能指标。
其他数据收集器更新
以下数据收集器的性能数据收集和显示已得到改进:
-
Brocade命令行界面
-
Dell/EMC VPlex、PowerStore、Isilon/PowerScale、VNX Block/Clariion CLI、XtremIO、Unity/VNXe
-
纯闪存阵列
这些性能增强功能已在所有NetApp数据收集器以及 VMware 和Cisco中提供,并将在未来几个月内推广到所有其他数据收集器。
2022年3月
ONTAP 9.9+ 的云连接
这"适用于ONTAP 9.9+ 的NetApp云连接"数据采集器无需安装外部采集单元,从而简化了故障排除、维护和初始部署。
全新Cloud Secure功能面向所有人开放
您的环境比以往更加安全,以下Cloud Secure功能现已全面推出:
特征 |
描述 |
数据销毁 – 文件删除攻击检测 |
检测异常的大规模文件删除活动,阻断恶意用户的恶意文件访问,并通过自动响应策略进行自动快照。 |
警告和警报的单独通知 |
警告和警报通知可以发送给不同的收件人,确保正确的团队能够随时了解情况 |
更新的 Telegraf 代理
用于提取 Telegraf 集成数据的代理已更新至版本 1.21.2,性能和安全性均有所提升。希望更新的用户可以参考"代理安装"文档。代理的先前版本将继续运行,无需用户采取任何行动。
数据收集器更新
-
Broadcom 光纤通道交换机数据收集器已经过优化,可以减少每次库存轮询时发出的 CLI 命令数量。
2022年2月
Cloud Insights修复了 Apache Log4j 漏洞
客户安全是NetApp的首要任务。 Cloud Insights对其软件库进行了更新,以解决最近的 Apache Log4j 漏洞。
请参阅 NetApp 产品安全公告网站上的以下内容:
您可以在以下位置阅读有关这些漏洞和 NetApp 响应的更多信息"NetApp新闻中心"。
Kubernetes 命名空间详细信息页面
现在,您可以比以往更好地探索 Kubernetes 环境,并为集群的命名空间提供信息丰富的详细信息页面。命名空间详情页面提供了命名空间所使用的所有资产的摘要,包括所有后端存储资源及其容量利用率。

2021年12月
ONTAP系统的更深层次集成
通过与NetApp事件管理系统 (EMS) 的新集成,简化ONTAP硬件故障等的警报。"探索和警报"基于Cloud Insights中的低级ONTAP消息来通知和改进故障排除工作流程,并进一步减少对ONTAP元素管理工具的依赖。
数据收集器级别的通知。
除了系统定义和自定义创建的警报监视器之外,您还可以为ONTAP数据收集器设置警报通知,从而允许您指定收集器级警报的接收者,而与其他监视器警报无关。
Cloud Secure角色的灵活性更高
可以根据以下情况授予用户访问Cloud Secure功能的权限"角色"由管理员设置:
角色 |
Cloud Secure访问 |
管理员 |
可以执行所有Cloud Secure功能,包括警报、取证、数据收集器、自动响应策略和Cloud SecureAPI。管理员还可以邀请其他用户,但只能分配Cloud Secure角色。 |
用户 |
可以查看和管理警报并查看取证。用户角色可以更改警报状态、添加注释、手动拍摄快照以及阻止用户访问。 |
访客 |
可以查看警报和取证。来宾角色不能更改警报状态、添加注释、手动拍摄快照或阻止用户访问。 |
操作系统支持
CentOS 8.x 支持正在被 CentOS 8 Stream 支持取代。 CentOS 8.x 将于 2021 年 12 月 31 日终止服务。
数据收集器更新
为了反映供应商的变化,我们添加了一些Cloud Insights数据收集器名称:
供应商/型号 |
曾用名 |
戴尔 EMC PowerScale |
Isilon |
HPE Alletra 9000/Primera |
3PAR |
HPE Alletra 6000 |
灵活 |
2021年11月
自适应仪表板
属性的新变量和在小部件中使用变量的能力。
仪表板现在比以往更加强大和灵活。使用属性变量构建自适应仪表板,以便快速动态过滤仪表板。使用这些和其他预先存在的"变量"您现在可以创建一个高级仪表板来查看整个环境的指标,并按资源名称、类型、位置等无缝过滤。使用小部件中的数字变量将原始指标与成本关联起来,例如存储即服务的每 GB 成本。

通过 API 访问报告数据库
增强与第三方报告、ITSM 和自动化工具集成的功能: Cloud Insights强大的"API"允许用户直接查询Cloud Insights Reporting 数据库,而无需经过 Cognos Reporting 环境。
VM 登陆页面上的 Pod 表
VM 和使用它们的 Kubernetes Pod 之间的无缝导航:为了改进故障排除和性能余量管理,相关 Kubernetes Pod 的表格现在将出现在 VM 登录页面上。

数据收集器更新
-
ECS 现在报告存储和节点的固件
-
Isilon 改进了快速检测
-
Azure NetApp Files更快地收集性能数据
-
StorageGRID现在支持单点登录 (SSO)
-
Brocade CLI 正确报告 X&-4 的型号
支持的其他操作系统
除了已经支持的操作系统之外, Cloud Insights采集单元还支持以下操作系统:
-
Centos(64位)8.4
-
Oracle Enterprise Linux(64 位)8.4
-
Red Hat Enterprise Linux(64 位)8.4
2021年10月
用于报告的 K8s 数据
Kubernetes 数据现在可用于报告,允许您创建费用分摊或其他报告。为了将 Kubernetes 退款数据传递到 Reporting,您必须与 Kubernetes 集群及其后端存储建立活动连接,并且Cloud Insights必须从中接收数据。如果没有从后端存储收到数据, Cloud Insights就无法将 Kubernetes 对象数据发送到 Reporting。

黑暗主题已经到来
许多人都要求一个黑暗主题,而Cloud Insights已经给出了答案。要在明暗主题之间切换,请单击用户名旁边的下拉菜单。

数据收集器支持
我们对Cloud Insights数据收集器进行了一些改进。以下是一些亮点:
-
Amazon FSx for ONTAP的新收集器
2021年9月
绩效政策现在成为监控器
监视器和警报已经取代了Cloud Insights中的性能策略和违规行为。"使用监视器发出警报"提供更大的灵活性和对环境中潜在问题或趋势的洞察力。
监视器中的自动完成建议、通配符和表达式
创建警报监视器时,现在可以预测输入过滤器,从而让您轻松搜索并找到监视器的指标或属性。此外,您还可以选择根据您键入的文本创建通配符过滤器。

更新的 Telegraf 代理
用于提取 Telegraf 集成数据的代理已更新至版本 1.19.3,性能和安全性均有所改进。希望更新的用户可以参考"代理安装"文档。代理的先前版本将继续运行,无需用户采取任何行动。
数据收集器支持
我们对Cloud Insights数据收集器进行了一些改进。以下是一些亮点:
-
Microsoft Hyper-V 收集器现在使用 PowerShell 而不是 WMI
-
由于并行调用,Azure VM 和 VHD 收集器的速度现在提高了 10 倍
-
HPE Nimble 现在支持联合和 iSCSI 配置
由于我们一直在改进数据收集,以下是一些值得注意的其他最新变化:
-
EMC Powerstore 的新收集器
-
Hitachi Ops Center 的新收集器
-
日立内容平台的新收集器
-
增强型ONTAP收集器可报告 Fabric 池
-
增强 ANF 与存储池和卷性能
-
增强型 EMC ECS,具有存储节点和存储性能以及存储桶中的对象数量
-
增强型 EMC Isilon,具有存储节点和 Qtree 指标
-
增强型 EMC Symetrix,具有卷 QOS 限制指标
-
增强型 IBM SVC 和 EMC PowerStore 及存储节点父序列号
2021年8月
2021年6月
过滤器中的自动完成建议、通配符和表达式
使用此版本的Cloud Insights,您不再需要知道在查询或小部件中过滤的所有可能的名称和值。过滤时,您只需开始输入,Cloud Insights 就会根据您的文本建议值。无需再提前查找应用程序名称或 Kubernetes 属性,只需找到您想要在小部件中显示的内容即可。
当您输入过滤器时,过滤器会显示一个智能结果列表供您选择,以及基于当前文本创建*通配符过滤器*的选项。选择此选项将返回与通配符表达式匹配的所有结果。当然,您也可以选择要添加到过滤器的多个单独的值。

此外,您可以使用 NOT 或 OR 在过滤器中创建*表达式*,或者您可以选择“无”选项来过滤字段中的空值。
阅读更多"过滤选项"在查询和小部件中。
各版本提供的 API
Cloud Insights强大的 API 比以往更易于访问,现在标准版和高级版中均提供 Alerts API。每个版本均提供以下 API:
| API类别 | 基本 | 标准 | 高级 |
|---|---|---|---|
采集单元 |
|
|
|
数据收集 |
|
|
|
警报 |
|
|
|
资产 |
|
|
|
数据提取 |
|
|
Kubernetes PV 和 Pod 可见性
Cloud Insights可让您查看 Kubernetes 环境的后端存储,让您深入了解 Kubernetes Pod 和持久卷 (PV)。现在,您可以跟踪 PV 计数器,例如 IOPS、延迟和吞吐量,从单个 Pod 的使用情况,通过 PV 计数器到 PV,一直到后端存储设备。
在卷或内部卷登录页面上,显示两个新表:

请注意,为了利用这些新表,建议卸载当前的 Kubernetes 代理,然后重新安装。您还必须安装 Kube-State-Metrics 版本 2.1.0 或更高版本。
Kubernetes 节点到虚拟机的链接
在 Kubernetes Node 页面上,您现在可以单击打开 Node 的 VM 页面。 VM 页面还包含返回节点本身的链接。

警报监视器取代性能策略
为了实现多个阈值、webhook 和电子邮件警报传递、使用单一界面对所有指标发出警报等额外优势, Cloud Insights将在 2021 年 7 月和 8 月期间将标准版和高级版客户从 性能策略 转换为 监控器。详细了解"警报和监视器",敬请期待这一激动人心的变化。
Cloud Secure支持 NFS
Cloud Secure现在支持 NFS for ONTAP数据收集。监控 SMB 和 NFS 用户访问以保护您的数据免受勒索软件攻击。此外, Cloud Secure支持 Active-Directory 和 LDAP 用户目录来收集 NFS 用户属性。
Cloud Secure快照清除
Cloud Secure根据快照清除设置自动删除快照,以节省存储空间并减少手动删除快照的需要。

Cloud Secure数据收集速度
单个数据收集代理系统现在每秒可以向Cloud Secure发布多达 20,000 个事件。
2021年5月
以下是我们在四月份做出的一些改变:
更新的 Telegraf 代理
用于提取 Telegraf 集成数据的代理已更新至 1.17.3 版本,性能和安全性均有所改进。希望更新的用户可以参考"代理安装"文档。代理的先前版本将继续运行,无需用户采取任何行动。
向警报添加纠正措施
现在,您可以在创建或修改监视器时通过填写“添加警报描述”部分来添加可选描述以及其他见解和/或纠正措施。描述将与警报一起发送。 _见解和纠正措施_字段可以提供处理警报的详细步骤和指导,并将显示在警报登陆页面的摘要部分。

所有版本的Cloud Insights API
现在, Cloud Insights的所有版本均提供 API 访问。基础版用户现在可以自动执行采集单元和数据收集器的操作,标准版用户可以查询指标并提取自定义指标。高级版继续允许充分使用所有 API 类别。
| API类别 | 基本 | 标准 | 高级 |
|---|---|---|---|
采集单元 |
|
|
|
数据收集 |
|
|
|
资产 |
|
|
|
数据提取 |
|
|
|
数据仓库 |
|
有关 API 使用的详细信息,请参阅"API 文档"。
2021年4月
更轻松地管理监视器
"监视器分组"简化您环境中的监视器的管理。现在可以将多个监视器组合在一起并作为一个监视器暂停。例如,如果您在基础设施堆栈上发生更新,您可以通过一次单击暂停来自所有这些设备的警报。
监控组是令人兴奋的新功能的第一部分,该功能为Cloud Insights带来了对ONTAP设备的改进管理。

使用 Webhook 增强警报选项
许多商业应用程序支持"Webhook"作为标准输入接口。 Cloud Insights现在支持许多此类交付渠道,为 Slack、PagerDuty、Teams 和 Discord 提供默认模板,此外还提供可定制的通用 webhook 来支持许多其他应用程序。

改进的设备识别
为了改进监控和故障排除以及提供准确的报告,了解设备的名称而不是其 IP 地址或其他标识符会很有帮助。 Cloud Insights现在采用一种自动方式来识别环境中存储和物理主机设备的名称,使用一种基于规则的方法,称为"设备分辨率",可在*管理*菜单中找到。
你要求更多!
客户普遍要求提供更多用于可视化数据范围的默认选项,因此我们添加了以下五个新选项,现在可以通过时间范围选择器在整个服务中使用:
-
最后30分钟
-
过去 2 小时
-
过去 6 小时
-
过去 12 小时
-
过去 2 天
一个Cloud Insights环境中的多个订阅
从 4 月 2 日开始, Cloud Insights支持客户在单个Cloud Insights实例中订阅多个相同版本类型。这使得客户能够将Cloud Insights订阅的部分内容与基础设施购买合并在一起。联系NetApp销售人员以获取有关多个订阅的帮助。
选择你的道路
在设置Cloud Insights时,您现在可以选择是从监控和警报还是勒索软件和内部威胁检测开始。 Cloud Insights将根据您选择的路径配置您的起始环境。之后您可以随时配置其他路径。
更轻松的Cloud Secure入职
有了新的分步设置清单,开始使用Cloud Secure比以往任何时候都更容易。

与往常一样,我们乐意听取您的建议!将它们发送至 ng-cloudinsights-customerfeedback@netapp.com。
2021年2月
更新的 Telegraf 代理
用于提取 Telegraf 集成数据的代理已更新至 1.17.0 版本,其中包含漏洞和错误修复。
云成本分析器
体验NetApp Spot 与 Cloud Cost 的强大功能,它可以提供过去、现在和预计支出的详细成本分析,让您可以了解环境中的云使用情况。云成本仪表板可以清晰地查看云费用,并深入了解各个工作负载、帐户和服务。
云成本可以帮助解决以下主要挑战:
-
跟踪和监控您的云费用
-
识别浪费和潜在的优化领域
-
提供可执行的行动项目
云成本专注于监控。升级到完整的 Spot by NetApp帐户,以实现自动成本节约和环境优化。
使用过滤器查询具有空值的对象
Cloud Insights现在允许通过使用过滤器来搜索具有空/无值的属性和指标。您可以在以下位置对任何属性/指标执行此过滤:
-
在查询页面上
-
在仪表板小部件和页面变量中
-
在警报列表页面上
-
创建监视器时
要过滤空值/无值,只需在适当的过滤器下拉菜单中出现“无”选项时选择它。

多区域支持
从今天开始,我们在全球不同地区提供Cloud Insights服务,这有利于提高美国以外客户的性能并增强安全性。 Cloud Insights/ Cloud Secure根据您创建环境的区域存储信息。
点击"此处"了解更多信息。
2021年1月
已重命名的其他ONTAP指标
作为我们不断努力提高ONTAP系统数据收集效率的一部分,以下ONTAP指标已被重命名。
如果您现有的仪表板小部件或查询使用任何这些指标,您将需要编辑或重新创建它们以使用新的指标名称。
| 先前的指标名称 | 新指标名称 |
|---|---|
netapp_ontap.disk_constituent.total_transfers |
netapp_ontap.磁盘组成.总iops |
netapp_ontap.磁盘.总传输量 |
netapp_ontap.磁盘.总iops |
netapp_ontap.fcp_lif.读取数据 |
netapp_ontap.fcp_lif.读取吞吐量 |
netapp_ontap.fcp_lif.写入数据 |
netapp_ontap.fcp_lif.写入吞吐量 |
netapp_ontap.iscsi_lif.读取数据 |
netapp_ontap.iscsi_lif.读取吞吐量 |
netapp_ontap.iscsi_lif.写入数据 |
netapp_ontap.iscsi_lif.write_throughput |
netapp_ontap.lif.recv_数据 |
netapp_ontap.lif.recv_throughput |
netapp_ontap.lif.发送数据 |
netapp_ontap.lif.sent_throughput |
netapp_ontap.lun.读取数据 |
netapp_ontap.lun.读取吞吐量 |
netapp_ontap.lun.写入数据 |
netapp_ontap.lun.写入吞吐量 |
netapp_ontap.nic_common.rx_bytes |
netapp_ontap.nic_common.rx_throughput |
netapp_ontap.nic_common.tx_字节 |
netapp_ontap.nic_common.tx_throughput |
netapp_ontap.path.读取数据 |
netapp_ontap.path.读取吞吐量 |
netapp_ontap.path.写入数据 |
netapp_ontap.path.写入吞吐量 |
netapp_ontap.path.total_data |
netapp_ontap.path.total_throughput |
netapp_ontap.policy_group.读取数据 |
netapp_ontap.policy_group.读取吞吐量 |
netapp_ontap.policy_group.write_data |
netapp_ontap.policy_group.write_throughput |
netapp_ontap.policy_group.other_data |
netapp_ontap.policy_group.other_throughput |
netapp_ontap.policy_group.total_data |
netapp_ontap.policy_group.total_throughput |
netapp_ontap.system_node.disk_data_read |
netapp_ontap.system_node.disk_throughput_read |
netapp_ontap.system_node.disk_data_written |
netapp_ontap.system_node.disk_throughput_written |
netapp_ontap.system_node.hdd_data_read |
netapp_ontap.system_node.hdd_throughput_read |
netapp_ontap.system_node.hdd_data_written |
netapp_ontap.system_node.hdd_throughput_written |
netapp_ontap.system_node.ssd_data_read |
netapp_ontap.system_node.ssd_throughput_read |
netapp_ontap.system_node.ssd_data_written |
netapp_ontap.system_node.ssd_throughput_written |
netapp_ontap.system_node.net_data_recv |
netapp_ontap.system_node.net_throughput_recv |
netapp_ontap.system_node.net_data_sent |
netapp_ontap.system_node.net_throughput_sent |
netapp_ontap.system_node.fcp_data_recv |
netapp_ontap.system_node.fcp_throughput_recv |
netapp_ontap.system_node.fcp_data_sent |
netapp_ontap.system_node.fcp_throughput_sent |
netapp_ontap.volume_node.cifs_读取数据 |
netapp_ontap.volume_node.cifs_读取吞吐量 |
netapp_ontap.volume_node.cifs_write_data |
netapp_ontap.volume_node.cifs_write_throughput |
netapp_ontap.volume_node.nfs_读取数据 |
netapp_ontap.volume_node.nfs_read_throughput |
netapp_ontap.volume_node.nfs_write_data |
netapp_ontap.volume_node.nfs_write_throughput |
netapp_ontap.volume_node.iscsi_read_data |
netapp_ontap.volume_node.iscsi_read_throughput |
netapp_ontap.volume_node.iscsi_write_data |
netapp_ontap.volume_node.iscsi_write_throughput |
netapp_ontap.volume_node.fcp_read_data |
netapp_ontap.volume_node.fcp_read_throughput |
netapp_ontap.volume_node.fcp_write_data |
netapp_ontap.volume_node.fcp_write_throughput |
netapp_ontap.volume.读取数据 |
netapp_ontap.volume.read_throughput |
netapp_ontap.volume.write_data |
netapp_ontap.volume.write_throughput |
netapp_ontap.工作负载.读取数据 |
netapp_ontap.工作负载.读取吞吐量 |
netapp_ontap.工作负载.写入数据 |
netapp_ontap.workload.write_throughput |
netapp_ontap.workload_volume.读取数据 |
netapp_ontap.workload_volume.读取吞吐量 |
netapp_ontap.workload_volume.write_data |
netapp_ontap.workload_volume.write_throughput |
新的 Kubernetes 浏览器
这"Kubernetes 资源管理器"提供 Kubernetes 集群的简单拓扑视图,即使是非专家也可以快速识别从集群级别到容器和存储的问题和依赖关系。
您可以使用 Kubernetes Explorer 的深入详细信息来探索各种信息,了解 Kubernetes 环境中的集群、节点、Pod、容器和存储的状态、使用情况和健康状况。

2020年12月
2020年11月
附加仪表板
以下新的以ONTAP为中心的仪表板已添加到图库中并可供导入:
-
ONTAP:总体性能和容量
-
ONTAP FAS/ AFF - 容量利用率
-
ONTAP FAS/ AFF - 集群容量
-
ONTAP FAS/ AFF - 效率
-
ONTAP FAS/ AFF - FlexVol性能
-
ONTAP FAS/ AFF - 节点操作/最佳点
-
ONTAP FAS/ AFF - 预处理容量效率
-
ONTAP:网络端口活动
-
ONTAP:节点协议性能
-
ONTAP:节点工作负载性能(前端)
-
ONTAP:处理器
-
ONTAP:SVM 工作负载性能(前端)
-
ONTAP:卷工作负载性能(前端)
表格小部件中的列重命名
您可以通过在编辑模式下打开表格小部件并单击列顶部的菜单来重命名表格小部件的“指标和属性”部分中的列。输入新名称并单击“保存”,或单击“重置”将列设置回原始名称。
请注意,这只会影响表格小部件中列的显示名称;度量/属性名称在底层数据本身中不会改变。

2020年10月
集成数据的默认扩展
表格小部件分组现在允许 Kubernetes、 ONTAP高级数据和代理节点指标的默认扩展。例如,如果您按“Cluster”对 Kubernetes“Nodes”进行分组,您将在表中看到每个集群的一行。然后,您可以展开每个集群行来查看节点对象的列表。
基础版技术支持
除标准版和高级版外, Cloud Insights基本版的订阅者现在还可以获得技术支持。此外, Cloud Insights简化了创建NetApp支持票证的工作流程。
Cloud Secure公共 API
Cloud Secure支持"REST API"用于访问活动和警报信息。这是通过使用通过Cloud Secure Admin UI 创建的 API 访问令牌来实现的,然后使用这些令牌来访问 REST API。这些 REST API 的 Swagger 文档与Cloud Secure集成。
2020年9月
集成数据查询页面
Cloud Insights查询页面支持集成数据(即来自 Kubernetes、 ONTAP Advanced Metrics 等)。处理集成数据时,查询结果表显示“分屏”视图,左侧显示对象/分组,右侧显示对象数据(属性/指标)。您还可以选择多个属性来对集成数据进行分组。

表格小部件中的单位显示格式
现在,表格小部件中可以对显示指标/计数器数据(例如,千兆字节、MB/秒等)的列使用单位显示格式。要更改指标的显示单位,请单击列标题中的“三个点”菜单,然后选择“单位显示”。您可以从任何可用的单位中进行选择。可用单位将根据显示列中的度量数据类型而有所不同。

采集单元详情页面
采购单位现在有自己的登陆页面,为每个 AU 提供有用的详细信息以及有助于排除故障的信息。这"AU 详情页面"提供 AU 数据收集器的链接以及有用的状态信息。
已删除Cloud Secure Docker 依赖项
Cloud Secure 对 Docker 的依赖已被消除。 Cloud Secure代理安装不再需要 Docker。
报告用户角色
如果您拥有带报告功能的Cloud Insights Premium 版本,则您环境中的每个Cloud Insights用户也都拥有到报告应用程序(即 Cognos)的单点登录 (SSO);通过单击菜单中的 报告 链接,他们将自动登录到报告。
他们在Cloud Insights中的用户角色决定了他们的"报告用户角色":
Cloud Insights角色 |
报告角色 |
报告权限 |
访客 |
消费者 |
可以查看、安排和运行报告并设置个人偏好,例如语言和时区。消费者无法创建报告或执行管理任务。 |
用户 |
作者 |
可以执行所有消费者功能以及创建和管理报告和仪表板。 |
管理员 |
管理员 |
可以执行所有作者功能以及所有管理任务,例如报告配置以及报告任务的关闭和重新启动。 |
|
|
Cloud Insights报告适用于 500 个 MU 或更多的环境。 |
|
|
如果您是高级版的现有客户,并希望保留您的报告,请阅读此内容"现有客户须知"。 |
数据提取的新 API 类别
Cloud Insights添加了 数据提取 API 类别,让您可以更好地控制自定义数据和代理。您可以在Cloud Insights中导航至 管理 > API 访问 并单击 API 文档 链接,找到此 API 类别和其他 API 类别的详细文档。您还可以在注释字段中为 AU 附加注释,该注释显示在 AU 详细信息页面和 AU 列表页面上。
2020年8月
2020年7月
Cloud Secure_拍摄快照_操作
当检测到恶意活动时, Cloud Secure会自动拍摄快照来保护您的数据,确保您的数据安全备份。
您可以定义自动响应策略,当检测到勒索软件攻击或其他异常用户活动时拍摄快照。您也可以从警报页面手动拍摄快照。
自动拍摄快照:
手动快照:
指标/计数器更新
以下容量计数器可用于Cloud Insights UI 和 REST API。以前这些计数器仅适用于数据仓库/报告。
| 对象类型 | 计数器 |
|---|---|
存储 |
容量 - 备用原始容量 - 故障原始容量 |
存储池 |
数据容量 - 已用数据容量 - 其他总容量 - 已用其他容量 - 总容量 - 原始容量 - 软限制 |
内部体积 |
数据容量 - 已用 数据容量 - 总计 其他容量 - 已用 其他容量 - 总计 克隆保存容量 - 总计 |
Cloud Secure潜在攻击检测
Cloud Secure现在可以检测勒索软件等潜在攻击。单击警报列表页面中的警报可打开详细信息页面,其中显示以下内容:
-
攻击时间
-
关联用户和文件活动
-
采取的行动
-
帮助追踪可能的安全漏洞的附加信息
显示潜在勒索软件攻击的警报页面:
潜在勒索软件攻击的详细页面:
通过 AWS 订阅高级版
在Cloud Insights试用期间,您可以"自行订阅"通过 AWS Marketplace 升级到Cloud Insights标准版或高级版。以前,您只能通过 AWS Marketplace 自行订阅标准版。
增强型表格小部件
仪表板/资产页面表格小部件包括以下增强功能:
-
“分屏”视图:表格小部件在左侧显示对象/分组,在右侧显示对象数据(属性/指标)。

-
多属性分组:对于集成数据(Kubernetes、 ONTAP Advanced Metrics、Docker 等),您可以选择多个属性进行分组。数据根据您选择的分组属性显示。
使用集成数据分组(在编辑模式下显示):

-
基础设施数据(存储、EC2、VM、端口等)的分组与以前一样,都是通过单一属性进行的。当按非对象的属性分组时,表将允许您展开组行以查看组内的所有对象。
使用基础设施数据分组(以显示模式显示):

指标过滤
除了在小部件中过滤对象的属性之外,您现在还可以过滤指标。

处理集成数据(Kubernetes、 ONTAP Advanced Data 等)时,指标过滤会从绘制的数据系列中删除单个/不匹配的数据点,这与基础设施数据(存储、VM、端口等)不同,其中过滤器会对数据系列的聚合值进行处理,并可能从图表中删除整个对象。

ONTAP高级计数器数据
Cloud Insights利用 NetApp 的ONTAP特定的 高级计数器数据,它提供了从ONTAP设备收集的大量计数器和指标。 ONTAP高级计数器数据可供所有NetApp ONTAP客户使用。这些指标支持在Cloud Insights小部件和仪表板中实现定制和广泛的可视化。
可以通过在小部件的查询中搜索“netapp_ontap”并从计数器中进行选择来找到ONTAP高级计数器。

您可以通过输入计数器名称的其他部分来优化搜索。例如:
-
lif
-
总计的
-
offbox_vscan_server
-
等

请注意以下事项:
-
新的ONTAP数据收集器将默认启用高级数据收集。要为现有的ONTAP数据收集器启用高级数据收集,请编辑数据收集器并展开“高级配置”部分。
-
高级数据收集不适用于 7 模式ONTAP。
高级计数器仪表盘
Cloud Insights附带各种预先设计的仪表板,可帮助您开始可视化ONTAP高级计数器,以了解“聚合性能”、“卷工作负载”、“处理器活动”等主题。如果您至少配置了一个ONTAP数据收集器,则可以从任何仪表板列表页面上的仪表板库导入这些数据收集器。
了解更多
有关ONTAP Advanced Data 的更多信息,请访问以下链接:
政策和违规菜单
现在可以在“警报”菜单下找到“性能策略和违规行为”。政策和违规功能保持不变。

更新的 Telegraf 代理
Telegraf 集成数据提取代理已更新为"版本 1.14",其中包括错误修复、安全修复和新插件。
注意:在 Kubernetes 平台上配置 Kubernetes 数据收集器时,您可能会在日志中看到“HTTP 状态 403 Forbidden”错误,这是由于“clusterrole”属性中的权限不足造成的。
要解决此问题,请将以下突出显示的行添加到端点访问集群角色的_rules:_部分,然后重新启动 Telegraf pod。
rules: - apiGroups: - "" - apps - autoscaling - batch - extensions - policy - rbac.authorization.k8s.io attributeRestrictions: null resources: - nodes/metrics - nodes/proxy <== Add this line - nodes/stats - pods <== Add this line verbs: - get - list <== Add this line
2020年6月
简化的数据收集器错误报告
使用数据收集器页面上的“发送错误报告”按钮可以更轻松地报告数据收集器错误。单击该按钮会将有关错误的基本信息发送给NetApp ,并提示对问题进行调查。按下后, Cloud Insights确认NetApp已收到通知,并且错误报告按钮被禁用,以指示已发送该数据收集器的错误报告。该按钮保持禁用状态,直到浏览器页面刷新为止。

小部件改进
仪表板小部件已做出以下改进。这些改进被视为预览功能,可能并不适用于所有Cloud Insights环境。
-
新的对象/指标选择器:对象(存储、磁盘、端口、节点等)及其相关指标(IOPS、延迟、CPU 数量等)现在可以在具有强大搜索功能的单个下拉菜单的小部件中使用。您可以在下拉菜单中输入多个部分术语, Cloud Insights将列出满足这些术语的所有对象指标。

-
多标签分组:处理集成数据(Kubernetes 等)时,您可以按多个标签/属性对数据进行分组。例如,按 Kubernetes 命名空间和容器名称汇总内存使用情况。

2020年5月
报告用户角色
已为报告添加了以下角色:
-
Cloud Insights消费者:可以运行和查看报告
-
Cloud Insights作者:可以执行消费者功能以及创建和管理报告和仪表板
-
Cloud Insights管理员:可以执行作者功能以及所有管理任务
Cloud Secure更新
Cloud Insights包括以下最近的Cloud Secure更改。
在取证 > 活动取证页面中,我们提供了两个视图来分析和调查用户活动:
-
活动视图,关注用户活动(什么操作?在哪里演出?)
-
实体视图,重点关注用户访问的文件。

此外,警报电子邮件通知现在包含指向警报页面的直接链接。
仪表板分组
仪表板分组可以更好地"仪表板管理"与您相关的内容。您可以将相关仪表板添加到组中,以便对存储或虚拟机等进行“一站式”管理。
组是针对每个用户定制的,因此一个人的组可能与其他人的组不同。您可以根据需要拥有任意数量的组,并且每个组中可以包含任意数量的仪表板。

仪表板固定
您可以固定仪表板,以便收藏夹始终显示在列表顶部。

电视模式和自动刷新
"电视模式和自动刷新"允许在仪表板或资产页面上近乎实时地显示数据:
-
*电视模式*提供整洁的显示;导航菜单被隐藏,为您的数据显示提供更多的屏幕空间。
-
仪表板和资产登陆页面上的小部件中的数据根据所选仪表板时间范围(或小部件时间范围,如果设置为覆盖仪表板时间)确定的刷新间隔(每 10 秒一次)自动刷新。
电视模式和自动刷新相结合,可以实时查看您的Cloud Insights数据,非常适合无缝演示或内部监控。
2020年4月
新的仪表板时间范围选择
仪表板和其他云洞察页面的时间范围选择现在包括“最近 1 小时”和“最近 15 分钟”。
Cloud Secure更新
Cloud Insights包括以下最近的Cloud Secure更改。
-
更好的文件和文件夹元数据更改识别,以检测用户是否更改了权限、所有者或组所有权。
-
将用户活动报告导出为 CSV。
Cloud Secure监控并审计所有用户对文件和文件夹的访问操作。活动审计使您能够遵守内部安全政策,满足 PCI、GDPR 和 HIPAA 等外部合规性要求,并进行数据泄露和安全事件调查。
默认仪表板时间
仪表板的默认时间范围现在是 3 小时而不是 24 小时。
优化聚合时间
优化"时间聚合"时间序列小部件(折线图、样条图、面积图和堆积面积图)中的间隔对于 3 小时和 24 小时仪表板/小部件时间范围来说更为频繁,从而可以更快地绘制数据图表。
-
3 小时时间范围优化为 1 分钟聚合间隔。以前是 5 分钟。
-
24 小时时间范围优化为 30 分钟聚合间隔。以前是 1 小时。
您仍然可以通过设置自定义间隔来覆盖优化的聚合。
显示单元自动格式化
在大多数小部件中, Cloud Insights知道显示值的基本单位,例如“兆字节”、“千”、“百分比”、“毫秒 (ms)”等,现在"自动格式化"将小部件设置为最易读的单元。例如,1,234,567,890 字节的数据值将自动格式化为 1.23 吉比字节。在许多情况下, Cloud Insights知道所获取数据的最佳格式。如果不知道最佳格式,或者您想要覆盖自动格式的小部件,您可以选择所需的格式。

使用 API 导入注释
借助Cloud Insights Premium Edition 强大的 API,您现在可以"导入注释"并使用 .CSV 文件将它们分配给对象。您还可以以相同的方式导入应用程序并分配业务实体。

更简单的小部件选择器
新的小部件选择器可在单一视图中一次性显示所有小部件类型,让用户更轻松地将小部件添加到仪表板和资产登录页面,无需再滚动浏览小部件类型列表来查找要添加的小部件。在新的选择器中,相关的小部件将按颜色进行协调,并按接近度分组。

2020年2月
高级版 API
Cloud Insights Premium Edition 附带"强大的 API"可用于将Cloud Insights与其他应用程序(例如 CMDB 或其他票务系统)集成。
详细的基于 Swagger 的信息可以在 Admin > API Acccess 中的 API Documentation 链接下找到。 Swagger 提供了 API 的简要描述和使用信息,并允许您在您的环境中尝试每个 API。
Cloud Insights API 使用访问令牌来提供基于权限的 API 类别访问,例如 ASSETS 或 COLLECTION。

添加数据收集器后的初始轮询
以前,在配置新的数据收集器后, Cloud Insights会立即轮询数据收集器以收集_库存_数据,但会等到配置的性能轮询间隔(通常为 15 分钟)来收集初始_性能_数据。然后,它会等待另一个间隔,然后再启动第二次性能轮询,这意味着需要最多 30 分钟才能从新的数据收集器获取有意义的数据。
数据收集器"轮询"已经得到了很大的改进,使得初始性能轮询在库存轮询之后立即发生,而第二次性能轮询在第一次性能轮询完成后的几秒钟内发生。这使得Cloud Insights能够在很短的时间内开始在仪表板和图表上显示有用的数据。
编辑现有数据收集器的配置后也会发生此轮询行为。
更轻松地复制小部件
在仪表板或登录页面上创建小部件的副本比以往任何时候都更容易。在仪表板编辑模式下,单击小部件上的菜单并选择*复制*。小部件编辑器启动,预先填充原始小部件的配置,并在小部件名称中带有“复制”后缀。您可以轻松进行任何必要的更改并保存新的小部件。该小部件将被放置在仪表板的底部,您可以根据需要定位它。当所有更改完成后,请记住保存您的仪表板。

单点登录(SSO)
使用Cloud Insights Premium Edition,管理员可以启用 *"单点登录" * (SSO)公司域内的所有用户均可访问Cloud Insights ,而无需单独邀请他们。启用 SSO 后,任何具有相同域电子邮件地址的用户都可以使用其公司凭证登录Cloud Insights 。
|
|
SSO 仅在Cloud Insights Premium Edition 中可用,并且必须先进行配置才能为Cloud Insights启用。 SSO配置包括"身份联合"通过NetApp Cloud Central。联合允许单点登录用户使用公司目录中的凭据访问您的NetApp Cloud Central 帐户。 |
2020年1月
REST API 的 Swagger 文档
Swagger 解释了Cloud Insights中每个可用的 REST API 及其用法和语法。有关Cloud Insights API 的信息可在"文档"。
收购单位变更
在与已安装的 AU 同名的主机或 VM 上安装采集单元 (AU) 时, Cloud Insights通过在 AU 名称后附加“_1”、“_2”等来确保名称的唯一性。从同一 VM 卸载并重新安装 AU 时也是如此,而无需先将其从Cloud Insights中删除。想要一个完全不同的 AU 名称吗?没问题;安装后可以重命名 AU。
优化小部件中的时间聚合
在小部件中,您可以选择_优化_时间聚合间隔或您设置的_自定义_间隔。优化聚合会根据所选的仪表板时间范围(或小部件时间范围,如果覆盖仪表板时间)自动选择正确的时间间隔。随着仪表板或小部件时间范围的变化,间隔也会动态变化。
简化“开始使用Cloud Insights”流程
开始使用Cloud Insights的过程已经简化,以使您的首次设置更加顺畅和轻松。只需选择一个初始数据收集器并按照说明进行操作。 Cloud Insights将引导您配置数据收集器以及所需的任何代理或采集单元。在大多数情况下,它甚至会导入一个或多个初始仪表板,以便您可以快速开始了解您的环境(但请允许Cloud Insights最多 30 分钟来收集有意义的数据)。
其他改进:
-
采集单元安装更简单,运行速度更快。
-
按字母顺序排列的数据收集器选择让您可以更轻松地找到所需的数据收集器。
-
改进的数据收集器设置说明更容易遵循。
-
有经验的用户只需单击按钮即可跳过入门过程。
-
新的进度条会显示您当前所处的进度。











