Data Infrastructure Insights 의 새로운 소식
NetApp 제품과 서비스를 지속적으로 개선하고 향상시키고 있습니다. Data Infrastructure Insights (이전 Cloud Insights)에서 사용할 수 있는 최신 기능과 특징은 다음과 같습니다.
2025년 12월
공유 쿼리를 사용하여 쿼리 액세스를 제어하세요.
사용자가 생성한 쿼리를 세부적인 권한 제어를 통해 공유하세요. 수정을 방지하려면 읽기 전용 뷰어 모드를 선택하고, 변경을 허용하려면 편집 모드를 선택하십시오. 개인 쿼리는 생성자만 액세스할 수 있으며, 공유 쿼리는 주석 규칙에서 활용하거나 특수 용도에 맞게 복제할 수 있으므로 조직 전체에서 쿼리 사용 및 수정 방식을 완벽하게 제어할 수 있습니다.

또한, '게스트' 역할을 가진 사용자는 이제 자신만의 비공개 쿼리를 생성하고 관리할 수 있습니다.
모니터 관리 시 더 나은 필터링 기능
모니터 목록 및 그룹 필터링 기능이 개선되어 와일드카드 지원, 다중 필터, 포함/제외 기능 등이 추가되었습니다.

더욱 깔끔한 대시보드 시각화
개선된 대시보드 디자인으로 가장 중요한 정보를 한눈에 확인할 수 있습니다. 위젯을 구분하는 그림자 테두리를 추가하여 시각적 명확성을 높이고, 구분선을 제거하여 화면 혼잡을 줄이고 데이터 분석에 집중할 수 있도록 했습니다. 이러한 개선 사항을 통해 더욱 깔끔하고 직관적인 대시보드 환경을 구축하여 추세와 이상 징후를 더 빠르고 쉽게 파악할 수 있습니다.
2025년 11월
개인화된 홈페이지 설정
모든 Data Infrastructure Insights 페이지를 개인화된 홈페이지로 설정하여 일일 모니터링 워크플로를 간소화하세요. 각 사용자는 자신에게 중요한 사항(중요 대시보드, 알림, 인프라 상태, 워크로드 보안 등)에 초점을 맞춰 다른 홈페이지를 선택할 수 있습니다.

자동 대시보드 그룹화로 체계적으로 정리하세요
가져온 갤러리 대시보드를 자동으로 논리적인 카테고리로 정리하는 지능형 그룹화 기능으로 대시보드 경험을 혁신하세요. 새로운 그룹화 기능을 사용하면 대시보드 가져오기가 매우 간편해지고, 각 대시보드를 기능과 사용자 환경과의 관련성에 따라 적절한 그룹에 배치할 수 있습니다.

2025년 10월
인프라 상태: 스토리지 및 패브릭 위험에 대한 즉각적인 가시성
새로운 인프라 상태 기능을 사용하면 스토리지와 패브릭 전반의 잠재적 위험을 즉시 파악할 수 있습니다. 단일 색상으로 구분된 대시보드를 통해 통합된 위험 가시성을 확보하고, 가동 중지 시간을 최소화하고 매출 손실을 빠르게 완화하는 데 도움이 됩니다.
100점 미만의 점수는 잠재적인 문제를 나타냅니다. 점수가 낮을수록 리소스의 건강성이 낮음을 의미합니다. 데이터 센터 또는 지역별로 리소스를 그룹화하여 직관적이고 통합된 상태 점수를 통해 중요한 영역의 우선순위를 쉽게 지정하고 문제를 해결할 수 있습니다.

버튼을 클릭하면 화면 슬라이드아웃 패널에서 자세한 정보를 볼 수 있으며, 주의가 필요한 문제를 빠르게 찾아내고 시스템의 보안과 복원력을 유지할 수 있습니다.

정확한 경보를 위한 다중 조건 모니터
모든 메트릭 모니터에 선택적 두 번째 조건을 추가하여 경고 소음을 줄이고 모니터링 정확도를 향상시킵니다. 두 가지 조건이 모두 충족될 때만 알림이 트리거되므로 사용자에게 가장 중요한 상황에 초점을 맞춘 더욱 타겟팅된 알림을 받을 수 있습니다.

쿼리 개선 사항: 한눈에 보는 개체 세부 정보
객체 쿼리 결과 목록에서 행을 선택하면 선택한 객체에 대한 세부 정보 패널이 열립니다. 지표와 속성(객체 쿼리의 기본 보기), 알림 및 변경 사항, 성능 및 상태 점수를 빠르게 보거나 관련 리소스를 탐색해 보세요. 모든 관련 객체 정보를 손쉽게 확인할 수 있습니다.

워크로드 보안 개선
두 가지 새로운 API를 사용하면 워크로드 보안 환경을 더욱 효과적으로 제어할 수 있습니다.
-
_GET /rest/v1/cloudsecure/activities/groups_를 사용하여 그룹을 보고 관리하세요.
-
_POST /rest/v1/cloudsecure/collectors/{collector-uuid}/status_를 사용하여 데이터 수집기를 일시 중지하고 다시 시작합니다.
또한, 워크로드 보안 역할 권한 검사의 보안이 한층 더 강화되었습니다. 보안이 강화됨에 따라 일부 기존 사용자는 수집기를 추가할 때 권한 문제를 겪을 수 있습니다. 다음 지침에 따라 사용자 권한을 확인하세요."선적 서류 비치" .
2025년 8월
손끝에서 집중된 위젯 데이터
대부분 위젯의 새로운 분석 기능을 사용하면 한 번에 한 위젯의 데이터를 자세히 살펴볼 수 있습니다. 위젯에서 "분석" 버튼을 클릭하면 자세한 보기가 열리고, 대시보드 컨텍스트를 벗어나지 않고도 기본 데이터를 대화형으로 탐색하고 확대하여 더욱 심층적인 통찰력을 얻을 수 있습니다.

내보내기 및 가져오기 대시보드
여러 테넌트를 관리하고 유용한 대시보드를 개발한 경우 대시보드를 내보내어 다른 테넌트로 가져올 수 있습니다.

향상된 클라우드 통합: Google Cloud NetApp Volumes (GCNV) 지원
-
Google Cloud NetApp Volumes* (GCNV)는 이제 DII의 데이터 수집기로 완벽하게 지원되어 하이브리드 클라우드 모니터링을 위한 생태계가 완성되었습니다. 인프라 전반의 조직, 풀, 볼륨과 같은 중요한 스토리지 개체에 대한 가시성을 확보하세요. 이제 온프레미스나 클라우드의 모든 스토리지 환경을 단일 플랫폼에서 추적할 수 있습니다.
향상된 StorageGRID 모니터링
StorageGRID 로그 수집이 기본적으로 활성화되어 DII에 이벤트 추적 데이터를 제공하고, 50개 이상의 기본 알림, 실시간 이벤트 추적, 복잡한 스토리지 그리드 작업을 간소화하는 새로운 대시보드로 StorageGrid 모니터링을 확장했습니다. 교통 정책과 버킷 성능에 대한 심층적인 통찰력을 통해 문제를 미리 파악하세요.
운영 체제 지원
이제 다음 운영 체제가 Data Infrastructure Insights Acquisition Units에서 지원됩니다."이미 지원됨" :
-
알마리눅스(64비트) 10
-
Red Hat(64비트) 10
-
Rocky(64비트) 9.6
2025년 6월
VM Analyzer: 전체적인 VM-스토리지 가시성 및 문제 해결
DII의 VM 분석기 기능은 가상화된 환경에 대한 포괄적이고 종단 간 보기를 제공합니다. VM 분석기는 가상 머신에서 스토리지까지의 전체 경로를 매핑하여 문제 해결을 간소화하고, 사용자가 가상 디스크, VM, 호스트, 데이터 저장소, 볼륨 및 스토리지 전반에서 성능 문제를 신속하게 찾아낼 수 있도록 합니다. 직관적인 토폴로지 보기, 필터링 및 세부적인 성능 측정 항목을 통해 관리자는 병목 현상을 쉽게 식별하고, 트래픽 불균형을 분석하고, 전반적인 스토리지 성능을 최적화할 수 있습니다.

운영 체제 지원
이제 다음 운영 체제가 Data Infrastructure Insights Acquisition Units에서 지원됩니다."이미 지원됨" :
-
데비안(64비트) 12
-
Oracle Enterprise Linux(64비트) 9.6
-
Red Hat(64비트) 9.6
2025년 5월
새로운 랜딩 페이지는 흐름을 유지합니다.
새롭게 디자인된 랜딩 페이지에서는 요약 데이터, 성과 차트, 상관 관계, 알림 및 변경 사항, 주요 리소스 등 필요한 모든 정보를 한 눈에 볼 수 있습니다.
이제 탭 사이를 이동하거나 맥락을 잃지 않고도 더 빠르게 문제를 해결하고 작업 흐름을 유지할 수 있습니다.

워크로드 보안 개선
Workload Security 알림에 대한 웹훅을 사용할 수 있습니다
Workload Security는 이제 Slack, PagerDuty, Teams 등의 도구에 대한 기본 웹훅 알림을 지원합니다. 또한, 메시지를 맞춤화하거나 다른 SIEM이나 타사 애플리케이션과 통합할 수 있는 사용자 정의 템플릿도 제공합니다. 중요한 알림을 기존 보안 워크플로에 직접 전달하여 팀에서 더 빠르게 조사하고 대응할 수 있도록 하세요.

에이전트 간에 워크로드 보안 수집기 마이그레이션
한 에이전트에서 다른 에이전트로 Workload Security 수집기를 쉽게 마이그레이션하여 에이전트 간에 수집기의 부하를 효율적으로 분산할 수 있습니다. 마이그레이션은 수집기를 편집하고 목록에서 대상 에이전트를 선택하는 것만큼 쉽습니다.

.CSV 비동기 내보내기
데이터를 .CSV로 내보내는 데 걸리는 시간은 내보내려는 데이터 양에 따라 몇 초에서 몇 시간까지 걸릴 수 있습니다. 이제 Data Infrastructure Insights 해당 데이터를 비동기적으로 내보내므로 .CSV가 컴파일되는 동안에도 작업을 계속할 수 있습니다.
오른쪽 상단 도구 모음에서 "벨" 아이콘을 선택하여 .CSV 내보내기를 확인하세요.

2025년 4월
사전 예방적 문제 해결을 위한 라인 위젯의 ML 기반 이상 경계
라인 또는 스플라인 차트 위젯의 성능 문제를 해결하기 위해 이제 실제 지표와 함께 예상되는 동작 경계를 표시하여 정상적인 지표 추세와 비정상적인 지표 추세를 구분할 수 있습니다.
계절별 데이터 분석을 활용한 DII 머신 러닝은 과거 패턴을 기반으로 지능형 임계값을 설정합니다. 측정 항목이 예상 범위를 벗어나면 시스템은 이를 이상치로 강조 표시하여 문제를 빠르게 식별하고, 문제 해결에 걸리는 평균 시간을 단축하며, 운영에 영향을 미치기 전에 문제를 해결할 수 있습니다.

VSAN 스토리지 지원을 통한 VMware 비용 최적화
이제 당사의 VM 최적화 기능에 VSAN 스토리지를 갖춘 VMWare 환경에 대한 지원이 포함되었습니다. 이제 분석에서는 CPU 및 메모리 사용량 외에도 회수 권장 사항을 위해 로컬 VSAN 스토리지도 고려하여 라이선스 비용을 더욱 절감할 수 있습니다.

손끝에서 알림 세부 정보 확인
새로운 슬라이드아웃 패널을 사용하면 그 어느 때보다 쉽게 알림을 조사할 수 있습니다. 알림을 선택하면 해당 알림에 대한 세부 정보를 볼 수 있으며, 문제를 조사하는 동안 위치를 잃지 않고도 알림 간에 쉽게 전환할 수 있습니다.

워크로드 보안 포렌식 비동기 내보내기
법의학 데이터를 내보내는 데 걸리는 시간은 내보내려는 데이터 양에 따라 몇 초에서 몇 시간까지 걸릴 수 있습니다. Workload Security는 해당 데이터를 비동기적으로 내보내므로 .CSV가 컴파일되는 동안에도 작업을 계속할 수 있습니다.
규칙으로 그룹화된 데이터 수집기 알림
데이터 수집기에서 알림을 구성한 경우, 4월 15일부터 해당 알림은 알림 규칙에 따라 처리되며, 수신자가 동일한 수집기에 대해서는 단일 규칙이 적용됩니다. 수신자가 다른 수집가의 경우 별도의 규칙이 적용됩니다. 기존 수집기 알림은 알림 규칙으로 마이그레이션됩니다.
2025년 3월
효율적인 인프라 관리를 위한 향상된 상황별 탐색
운영의 우수성을 위해 Data Infrastructure Insights 활용하여 시간을 절약하세요. 이제 장치 성능 통찰력을 위한 자산 랜딩 페이지, 네트워크 토폴로지 시각화를 위한 SAN Analyzer, 운영 인식을 위한 로그, 구성 관리를 위한 Change Analyzer로 모든 객체에서 바로 이동할 수 있는 상황에 맞는 메뉴 링크를 추가하고 있습니다.
다양한 뷰에서 주요 데이터에 즉시 액세스하면 개체 관계를 더욱 빠르게 명확하게 이해할 수 있습니다. 간소화된 워크플로는 의사 결정과 문제 해결을 가속화하여 궁극적으로 시간을 절약하고 전반적인 분석 역량을 향상시킵니다.

제거된 자산의 기록 보존
향상된 인프라 변경 기능은 이제 Q트리와 볼륨 등 이동되어 더 이상 사용할 수 없는 자산의 기록을 보존합니다.
문제 해결 퍼즐에서 뭔가 빠졌나요? 더 이상은 아니에요! 삭제된 객체를 포함하여 모든 항목을 볼 수 있으며, 자산이 제거된 후에도 완전한 맥락을 제공하므로 종단 간 경로에서 이전 변경 사항이나 알림의 중요한 요소를 놓치지 않습니다.
결과는? 해당 자산이 더 이상 존재하지 않더라도 문제 해결 시간이 단축되고 인프라 관련 결정이 더욱 확실해집니다.

Kubernetes 운영자 푸시 버튼 업그레이드
최신 Kubernetes Operator를 사용하고 싶으신가요? DII Kubernetes Collectors 클러스터 메뉴에서 필요에 따라 운영자를 업그레이드합니다. 메뉴에서 업그레이드를 선택하면 운영자가 이미지 서명을 확인하고 현재 설치의 스냅샷을 캡처한 다음 업그레이드를 수행합니다.
푸시 버튼 업그레이드는 선택 기능이며, 클러스터별로 활성화를 관리할 수 있습니다.

스토리지 워크로드 보안 데이터 수집기에 대한 테스트 연결
테스트 연결 기능은 최종 사용자가 DII( Data Infrastructure Insights ) 워크로드 보안에서 데이터 수집기를 설정할 때 실패의 구체적인 원인을 식별하는 데 도움을 주는 것을 목표로 합니다. 이를 통해 사용자는 네트워크 통신이나 누락된 역할과 관련된 문제를 스스로 수정할 수 있습니다.

운영 체제 지원
이제 다음 운영 체제가 Data Infrastructure Insights Acquisition Units에서 지원됩니다."이미 지원됨" :
-
알말리눅스 9.5
-
데비안(64비트) 11
-
오픈수세 리프 15.6
-
Oracle Enterprise Linux(64비트) 8.9, 8.10, 9.5
-
Red Hat(64비트) 8.9, 8.10, 9.5
-
록키 9.5
-
SUSE Linux Enterprise Server 15 SP6
-
우분투 서버 24.04 LTS
2025년 2월
ONTAP Essentials에는 이제 최신 세대의 관리 용이성이 포함되어 있습니다."ASA" 장치. 여기에는 ONTAP 에서 실행되는 워크로드의 VM-LUN 토폴로지를 위한 SAN Analyzer가 포함되며, 이제 Data Infrastructure Insights Basic Edition의 일부로 NetApp 지원과 함께 사용할 수 있습니다.

DII API 사용 추적: 보안 및 효율성 향상
관리자 사용자에게 제공되는 향상된 REST API 사용 추적 기능을 통해 보안 태세를 강화하고 리소스 관리를 간소화하세요. API 사용 추적을 통해 어떤 API 토큰이 사용되고 있는지, 어떤 IP 주소에서 사용되고 있는지, 그리고 해당 API 토큰이 생성하는 트래픽 볼륨을 확인할 수 있습니다. 토큰을 특정 IP 주소와 사용 수준에 연결하면 시스템 액세스 및 사용 추세에 대한 강력한 통찰력을 얻을 수 있으며, 이를 통해 안전하고 효율적인 환경을 유지하고 운영을 원활하게 유지하는 데 필요한 제어 기능을 얻을 수 있습니다.
API 사용량을 보려면 *관찰성 > 관리 > API 액세스*로 이동하여 _API 사용량 보기_를 선택하세요. 이 API는 DII Observability API에만 사용할 수 있으며 워크로드 보안에는 적용되지 않습니다.

사용자를 제한하는 워크로드 보안 API
Workload Security에서 사용자 제한을 관리하기 위한 새로운 API가 추가되었습니다. API를 사용하면 사용자를 차단하거나 차단을 해제할 수 있으며, 제한된 액세스 기간을 변경할 수 있습니다. cloudsecure_actions.block API에 대한 관리 > API 액세스 > API 문서 페이지를 참조하세요.
2025년 1월
Forensics Grouping을 통해 사전에 위험을 관리하세요
보안과 리소스 관리 역량을 강화하도록 설계된 최신 기능을 소개합니다! 고급 그룹화 기능과 계층적 다중 그룹화 지원을 통해 이제 특정 폴더에 액세스한 사용자를 쉽게 식별하고, 가장 활동적인 사용자와 공유를 파악하고, 활성 클라이언트 IP 주소를 추적하여 사전에 위험을 관리할 수 있습니다. 가장 많이 액세스되는 파일과 폴더를 정확히 파악하여 저장소와 대역폭 사용을 최적화하고, 사용자를 식별하여 시스템 액세스에 대한 제어력을 강화하세요.

대시보드 접근 제어
이제 Data Infrastructure Insights 사용하면 사용자가 만든 대시보드에 대한 액세스를 더 효과적으로 제어할 수 있습니다. 그래프를 누가 수정할 수 있는지 선택하세요. 잠재적으로 민감한 정보에 대한 노출을 통제할 수 있습니다. 아직 대중에게 공개할 준비가 되지 않은 대시보드 작업을 하고 계신가요? 공유할 준비가 될 때까지는 비공개로 유지해도 됩니다.

2024년 12월
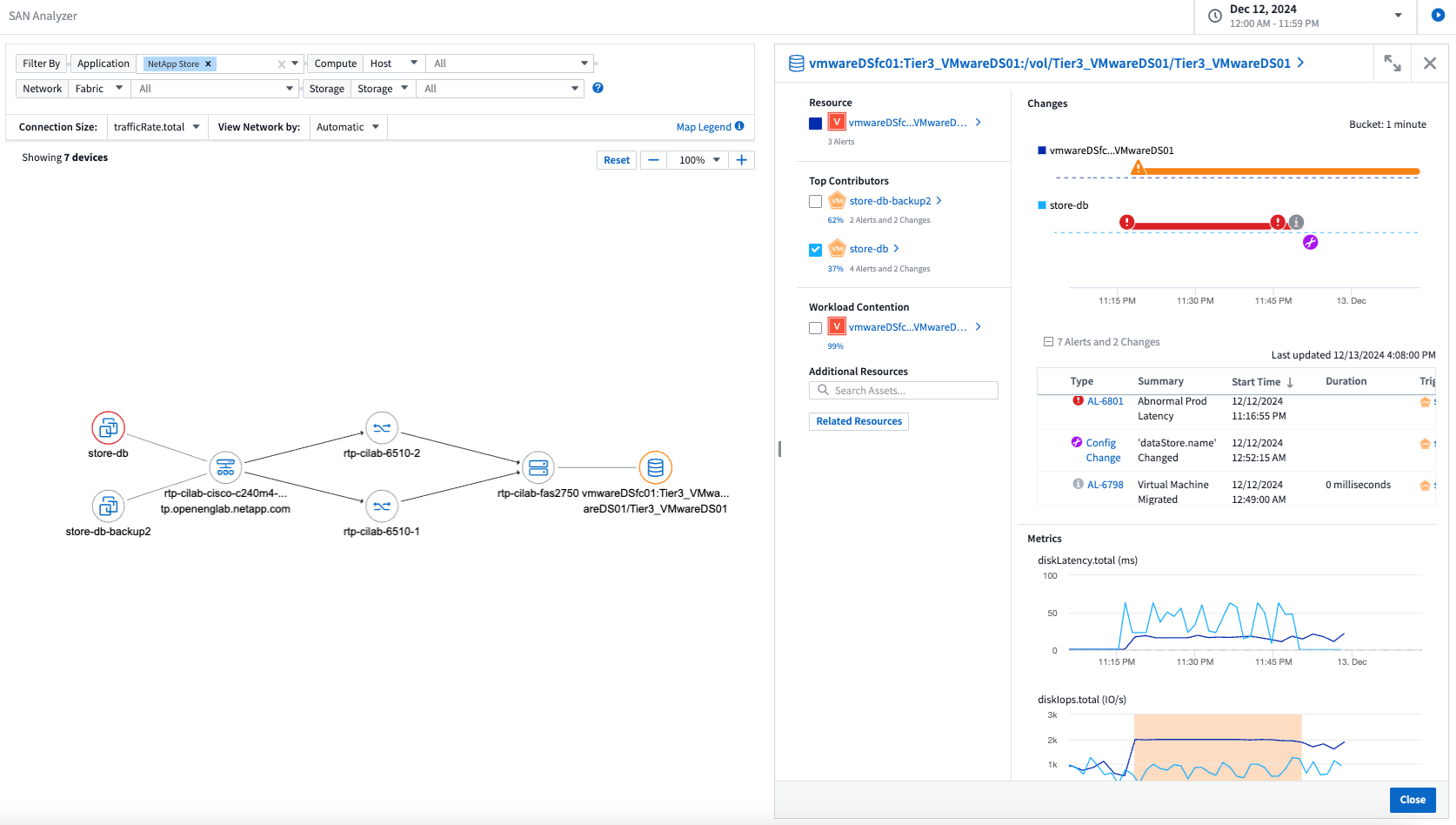
SAN Analyzer 소개: 블록 워크로드에 대한 가시성 향상
SAN은 중요한 작업 부하를 처리하는 데 중요한 역할을 하지만, 복잡성으로 인해 심각한 중단과 고객 서비스 중단이 발생할 수 있습니다. DII의 *SAN 분석기*를 사용하면 SAN 관리가 더 간편하고 효율적이 됩니다. 이 강력한 도구는 VM/호스트에서 네트워크, LUN 및 스토리지에 이르기까지 종속성을 매핑하여 종단 간 가시성을 제공합니다. SAN Analyzer는 대화형 토폴로지 맵을 제공하여 문제를 정확히 파악하고, 변경 사항을 이해하고, 데이터 흐름에 대한 이해를 높일 수 있도록 지원합니다. SAN Analyzer를 사용하여 복잡한 IT 환경에서 SAN 관리를 간소화하고 블록 워크로드에 대한 가시성을 높이세요.

지능형 호스트 폐기 및 VM 회수를 통해 VM 비용 최적화
Data Infrastructure Insights 환경의 과거 동작을 분석하고 단기 및 장기 예측을 수립하며, 전원이 꺼지거나 유휴 상태인 VM의 호스트 해제 및 회수에 대한 자세한 권장 사항을 생성하여 인프라 및 라이선스 비용을 관리하는 데 도움이 됩니다. 이러한 권장 사항은 성능 안정성을 보장하고, 사용하지 않는 용량을 확보하고, 메모리와 CPU 할당을 줄이는 데 도움이 됩니다.

시간 차트 및 테이블 위젯 지원을 통해 로그 통찰력을 확보하세요
이제 시간 차트(막대형, 선, 영역형)를 활용하여 반복되는 오류나 활동 급증 등 로그 데이터의 추세와 패턴을 파악하여 시간 경과에 따른 시스템 동작에 대한 귀중한 통찰력을 얻을 수 있습니다. 또한, 이제 표를 사용하여 대시보드에 로그 메시지를 직접 포함시켜 로그 세부 정보를 보다 포괄적으로 볼 수 있습니다.

2024년 11월
환경에서 구성 변경 사항 분석
구성 변경은 현대 IT에서 가장 흔한 문제 원인 중 하나입니다. Data Infrastructure Insights(DII)의 새로운"변화 분석" 이 기능을 사용하면 환경에서 문제를 일으키는 변경 사항을 명확하게 이해할 수 있습니다. 문제를 일으킬 수 있는 장치 및 관련 인프라 구성 요소의 모든 변경 사항을 보여줌으로써 문제 해결 시간을 단축합니다. 또한, 귀하 또는 귀하의 팀이 계획된 변경을 수행할 때 해당 변경 사항을 신속하게 검증하고 서비스 수준에 영향을 미치기 전에 예상치 못한 영향이 없는지 확인할 수 있습니다.

KubeVirt 지원: Kubernetes 클러스터 내에서 실행되는 가상 머신 워크로드 모니터링
DII는 이제 OpenShift Virtualization 및 Harvester와 같은 플랫폼에서 사용되는 Kubernetes 기반 가상화 솔루션인 KubeVirt를 완벽하게 지원합니다. Kubernetes 클러스터 내 가상 머신과 컨테이너 워크로드의 메트릭, 이벤트, 구성 변경 사항 및 네트워크 트래픽에 대한 완전한 가시성을 확보하세요.
2024년 10월
모니터에서 사용자 정의 표현식을 사용하여 새로운 통찰력 확보
표현식을 사용하면 메트릭 및 이상 감지 모니터에서 산술 연산을 수행할 수 있습니다. 다음은 몇 가지 예입니다.
-
비율: IOPS/TB를 사용하여 클라우드 스토리지 제공업체에서 서비스 수준 한도에 도달한 위치를 감지합니다.
-
백분율: 사용 가능/사용 가능을 사용하여 활용도를 계산합니다.
-
집계: 여러 유형의 물리적 포트 오류를 하나의 모니터로 결합
-
비교: 현재 리소스 헤드룸 활용도를 최적 헤드룸 지점과 비교하여 전체 용량으로 실행되지 않는 리소스를 식별합니다.

유지 관리 기간 동안 알림 중단 최소화
유지 관리 창을 사용하면 예약된 유지 관리 기간 동안 경고 알림을 억제하여 불필요한 중단을 방지할 수 있습니다.
유지 관리 창을 사용하면 선택한 개체와 메트릭에 대해 알림이 억제되는 특정 유지 관리 기간을 예약할 수 있습니다. 예를 들어, 특정 스토리지 시스템이 계획된 업그레이드 기간에 있는 경우 해당 스토리지 시스템에서 트리거되는 경고 알림을 억제할 수 있습니다.
알림(이메일, 웹훅)만 억제됩니다. 알림 자체는 여전히 관찰 가능성 > 알림 > 모든 알림 페이지에 표시됩니다.

새로운 알림 규칙으로 알림 관리 간소화
알림 규칙을 사용하면 모니터와 팀 전체에서 알림 관리를 간소화할 수 있습니다.
조직의 모든 채널에서 알림 전달을 제어하여 올바른 정보가 올바른 팀에 전달되도록 합니다. 여러 팀에 대해 별도의 모니터를 관리할 필요가 없습니다. 관련 개체 속성(저장소 이름, 데이터 센터, 애플리케이션 이름)이나 모니터 속성(그룹, 심각도)을 기반으로 알림을 라우팅합니다.

대시보드의 로그 분석
이제 대시보드에 로그 이벤트를 포함하여 이벤트 데이터를 시각화하고 환경에 대한 보다 포괄적이고 상황에 맞는 이해를 얻을 수 있습니다. 대시보드를 벗어나지 않고도 로그를 조사하고 관련 지표를 확인하세요!

VMware Events를 통한 더 나은 VMware 관찰성
실시간 이벤트를 통해 VMware 환경을 사전에 관리하고 문제를 해결하세요. VMware 이벤트는 VM 마이그레이션, 리소스 할당 및 호스트 상태에 대한 통찰력을 제공합니다. 이제 쿼리, 대시보드, 모니터에서 사용할 수 있습니다. VMware 버전 8 이상이 필요합니다. 간단히 logs.vmware.events 소스를 선택하세요.
VMware 이벤트는 위에서 언급한 DII의 새로운 구성 변경 분석에도 사용됩니다.

데이터 수집기 업데이트:
-
순수 FlashBlade: 이 수집기는 REST API 버전 2를 노출하는 FlashBlade 클러스터에서 인벤토리 및 성능 데이터를 수집합니다.
2024년 9월
Data Infrastructure Insights(이전 Cloud Insights) 소개
2024년 9월 24일 화요일, NetApp 공식적으로 Cloud Insights 의 이름을 * Data Infrastructure Insights*(DII)로 변경했습니다. 이는 Insight 사용자 컨퍼런스에서 Haiyan Song이 메인 스테이지 기조 프레젠테이션과 Insight 컨퍼런스 제품 보도자료를 통해 발표했습니다.
DII 서비스는 동일하게 유지되며, 기능 변경이나 수정 사항은 없습니다. 이는 모든 IT 인프라의 기능에 맞게 서비스 이름을 더 잘 조정하기 위한 이름 변경입니다.
2024년 8월
시간 범위에 맞는 데이터 보기
경고를 조사하고 있나요? 차트를 확대해보셨나요? 이러한 작업은 해당 페이지의 시간 범위를 변경합니다. 이제 해당 시간 범위를 잠그고 다른 Cloud Insights 페이지로 이동하여 해당 잠긴 시간 범위에 대한 데이터를 볼 수 있습니다. 조사와 문제 해결이 훨씬 쉬워졌습니다!

변화 및 변화율(%) 분석
변화율 시간 집계는 시간 경과에 따른 지표 값의 중요한 변화와 추세를 파악하는 데 도움이 됩니다. 이러한 통찰력은 특정 기간 동안의 상당한 용량 증가나 단일 포트 성능의 변화 등 어떤 변화가 있었는지 이해하는 데 중요합니다.
-
변화 - 선택한 기간 내에 두 지점 사이의 지표 변화를 관찰합니다.
-
변화 비율 - 선택된 기간 내에 초기 지점을 기준으로 두 지점 사이의 측정 항목의 비례적 변화를 관찰합니다.

로그 쿼리 결과를 .CSV로 내보내기
로그 쿼리 결과를 볼 때 새로운 "내보내기" 버튼을 클릭하면 최대 10,000개 행을 .CSV 형식으로 쉽게 내보낼 수 있습니다. 이를 통해 데이터 접근성이 향상되고, 데이터 분석 및 보고가 쉬워지며, 다른 데이터 처리 도구와의 원활한 통합이 가능해집니다.

시간별 알림 해결
이제 Cloud Insights 모니터링된 지표가 지정된 기간 동안 허용 범위 내에 있을 때 알림을 해결하는 옵션을 제공합니다. 이를 통해 여러 알림을 하나로 통합하여 정의된 임계값을 반복적으로 넘는 지표와 관련된 노이즈를 줄이고 실제 문제에 집중할 수 있습니다.

2024년 7월
AIOps: 이상 감지
Cloud Insights 머신 러닝을 사용하여 사용자 환경의 데이터 패턴에서 예상치 못한 변화를 감지하고, 문제를 조기에 식별하는 데 도움이 되는 사전 알림을 제공합니다.
데이터 센터는 하루 중 시간대와 요일에 따라 다르게 작동합니다. Cloud Insights 주간 계절성을 사용하여 각 요일과 시간에 대한 과거 행동을 비교합니다.
이상 감지 모니터링은 "정상"의 정의가 불분명한 상황, 시간이 지남에 따라 동작이 변하는 상황 또는 수동으로 임계값을 정의하는 것이 불가능한 대량의 데이터로 작업하는 경우와 같은 상황에 대한 알림을 제공할 수 있습니다.
새로운"이상 감지 모니터" 선택한 객체 메트릭에서 이와 같은 이상이 발생하면 알림을 받습니다.

워크로드 보안 개선
NFS 4.1 지원
SVM 데이터 수집기는 이제 ONTAP 9.15.1 이상을 사용하여 NFS 4.1까지의 NFS 버전을 지원합니다.
새로운 포렌식 활동 API
법의학 활동"API" 새로운 버전이 있습니다. 포렌식 활동을 위한 API를 호출할 때는 cloudsecure_forensics.activities.v2 API를 사용하세요.
이 API에 여러 번 호출하는 경우 최상의 결과를 얻으려면 호출이 병렬로 발생하는 대신 순차적으로 발생하는지 확인하세요. 여러 개의 병렬 호출로 인해 API 시간이 초과될 수 있습니다.
더욱 쉬워진 대시보드 탐색
이 기능은 운영 워크플로를 간소화하고 팀 간 협업을 더 쉽게 만드는 데 중점을 두고 있습니다.
대시보드를 그룹화하면 필요한 가시성을 빠르게 확보할 수 있으며, 이제 새로운 탐색 메뉴를 사용하면 위치를 잃지 않고 여러 대시보드 사이를 이동할 수 있어 인프라를 탐색하고 관리하는 것이 매우 간편해집니다. 대시보드 그룹을 운영 런북에 맞춰서 사용자 경험을 더욱 향상시키세요.

2024년 6월
운영 체제 지원
다음 운영 체제는 Cloud Insights Acquisition Units에서 지원됩니다."이미 지원됨" :
-
레드햇 엔터프라이즈 리눅스 8.9, 8.10, 9.4
-
로키 9.4
-
AlmaLinux 9.3 및 9.4
2024년 5월
시간에 따라 자동으로 알림을 해결합니다.
이제 로그 알림을 시간에 따라 해결할 수 있습니다. 알림 조건이 더 이상 발생하지 않으면 Cloud Insights 지정된 시간이 지난 후 알림을 자동으로 해결할 수 있습니다. 알림을 몇 분, 몇 시간 또는 며칠 안에 해결할지 선택할 수 있습니다.

2024년 4월
Kubernetes에 대한 iSCSI 지원
이제 Cloud Insights Kubernetes와 관련된 iSCSI 스토리지를 매핑하는 기능을 지원하여 Kubernetes 네트워크 맵을 사용하여 더 빠르게 문제를 해결하고 Reporting을 통해 차지백 또는 쇼백 보고서를 제공할 수 있습니다.

운영 체제 지원
다음 운영 체제는 Cloud Insights Acquisition Units에서 지원됩니다."이미 지원됨" :
-
오라클 엔터프라이즈 리눅스 8.8
-
레드햇 엔터프라이즈 리눅스 8.8
-
로키 9.3
-
OpenSUSE Leap 15.1~15.5
-
SUSE Enterprise Linux Server 15, 15 SP2부터 15 SP5까지
2024년 3월
워크로드 보안 에이전트 세부 정보
각 워크로드 보안 에이전트에는 고유한 랜딩 페이지가 있으며, 여기서 에이전트에 대한 요약 정보와 해당 에이전트와 연관된 설치된 데이터 및 사용자 디렉터리 수집기를 쉽게 볼 수 있습니다.

더 많은 데이터를 더 빠르게 차트화하세요
자산의 랜딩 페이지에서 데이터를 분석할 때, Expert View 차트에 추가 데이터를 추가하는 것은 아주 간단합니다. 랜딩 페이지의 각 표에서 개체 유형에 관련 데이터가 있는 경우 해당 개체 위에 마우스를 올려 놓으면 "전문가 보기에 추가" 아이콘이 표시됩니다. 이 아이콘을 선택하면 해당 개체가 추가 리소스에 추가되고 전문가 보기 차트에 표시됩니다.
![]()
아니면 랜딩 페이지 테이블의 데이터를 별도의 차트로 보고 싶을 수도 있습니다. 표 아래에 있는 차트를 열려면 차트 표시 아이콘을 선택하세요.
![]()
2024년 2월
사용성 개선
오른쪽 모서리 드롭다운에서 _이미지로 내보내기_를 선택하여 현재 대시보드의 *스냅샷*을 저장합니다. Cloud Insights 현재 위젯 상태의 .PNG 파일을 생성합니다.

위젯, 모니터 등의 *객체 및 지표 선택*이 그 어느 때보다 쉬워졌습니다. 원하는 객체 유형을 선택한 다음, 별도 드롭다운에서 해당 객체와 관련된 지표를 선택하세요.

해당 페이지 상단에 있는 아이콘을 선택하여 데이터 수집기 및 수집 단위 목록을 .CSV 형식으로 내보내세요.

도움말 > 지원 페이지를 재구성하여 원하는 내용을 더 쉽게 찾을 수 있도록 했으며, 여러분의 요청에 따라 이 페이지에 API Swagger 및 사용자 문서로 직접 연결되는 링크를 추가했습니다.

알림 목록 페이지의 "triggeredOn" 열에 있는 *링크*는 해당 객체에 대한 랜딩 페이지가 있는 경우 해당 랜딩 페이지로 이동합니다.

네임스페이스의 모든 변경 사항 보기
Kubernetes 변경 분석을 사용하면 이제 클러스터와 네임스페이스를 선택할 때 변경 사항의 타임라인을 볼 수 있습니다. 이전에는 작업 부하도 선택해야 했습니다. 클러스터와 네임스페이스를 필터링하는 경우 해당 네임스페이스의 모든 워크로드 변경 사항의 타임라인이 한 줄에 표시됩니다.

알림 관련 로그
로그 알림을 볼 때 관련 로그 항목이 새 표에 표시됩니다. 로그 항목은 경고와 동일한 소스 및 시간대에서 발생하고 동일한 조건에 따라 발생하는 경우 관련이 있다고 합니다. 더 자세히 알아보려면 "로그 분석"을 선택하세요.

ONTAP 스위치 데이터 수집
워크로드 보안 데이터 수집기 API
대규모 환경에서는 새로운 Data Collectors API를 사용하여 Workload Security 수집기 생성을 자동화할 수 있습니다. *관리자 > API 액세스 > API 문서*로 이동하여 워크로드 보안 API 유형을 선택하여 자세한 내용을 알아보세요.
2024년 1월
아직 사용하지 않은 Cloud Insights 기능을 사용해 보세요
Cloud Insights 의 초기 평가판 외에도 다음을 활용할 수도 있습니다."모듈 평가" . 예를 들어, Cloud Insights 에 가입하고 스토리지와 가상 머신을 모니터링하고 있다면 Kubernetes를 환경에 추가하면 Kubernetes Observability의 30일 평가판에 자동으로 참여하게 됩니다. Kubernetes Observability 관리 단위 사용은 체험 기간이 종료될 때까지 구독 자격에 포함되지 않습니다.
내 업무량은 얼마나 건강한가?
워크로드 상태는 Kubernetes > 탐색 > 워크로드 페이지에서 한눈에 볼 수 있으므로 어떤 워크로드가 좋은 성능을 보이고 어떤 워크로드에 도움이 필요한지 빠르게 파악할 수 있습니다. 상태 문제가 인프라, 네트워크 또는 구성 변경과 관련이 있는지 쉽게 식별하고 근본 원인을 분석합니다.

데이터 수집기 업데이트
데이터 도메인 식별
Data Domain 수집기가 개선되어 장애 조치 이벤트에서 HA 시스템의 내구성을 더 잘 식별할 수 있게 되었습니다. 이 변경으로 인해 HA 시스템에서 Data Domain 어플라이언스가 한 번만 재식별되고, 그 후 해당 자산에 대한 모든 주석이 제거됩니다(이러한 어레이가 재식별되기 때문). Data Domain 개체에 주석을 다시 첨부해야 합니다.
향상된 랜섬웨어 탐지 ML 알고리즘
Workload Security에는 가장 정교한 공격을 더 빠르고 정확하게 탐지하는 새로운 2세대 랜섬웨어 탐지 ML 알고리즘이 포함되어 있습니다.
행동의 "계절성": 주말 행동은 주중과 다른 패턴을 따를 수 있고, 오전 행동은 오후 행동과 다를 수 있습니다. 워크로드 보안 알고리즘은 이러한 계절성을 고려합니다.
더 이상 사용되지 않는 기능
가끔 기능이 발전함에 따라 더 이상 사용되지 않는 기능도 있습니다. 다음은 Cloud Insights 에서 더 이상 지원되지 않는 일부 기능 및 특성입니다.
Workload Secure REST cloudsecure_forensics.activities.v1 API가 더 이상 사용되지 않습니다.
cloudsecure_forensics.activities.v1 API는 더 이상 사용되지 않습니다. 이 API는 Storage Workload Security 환경의 엔터티와 관련된 활동에 대한 정보를 반환합니다. 이 API는 cloudsecure_forensics.activities.*v2*_로 대체되었습니다.
이 API에 대한 GET은 이전에 다음을 반환했습니다.
{
"count": 24594,
"limit": 1000,
"offset": 0,
"results": [
{
"accessLocation":
이 API는 이제 다음을 반환합니다.
{
"limit": 1000,
"meta": {
"page": {
"after": "lvlvk3pp.4cpzcg4kpybl",
"before": "lvlxy3dz.4cq5ajdnl9fk",
"size": 1000
}
},
"results": [
{
"accessLocation": "10.249.6.220",
자세한 내용은 "관리 > API 액세스 > API 문서 > 워크로드 보안"에서 Swagger 문서를 참조하세요.
2023년 12월
분석 변경 사항을 한눈에 보기
쿠버네티스"분석 변경" Kubernetes 환경의 최근 변경 사항을 한눈에 볼 수 있습니다. 알림과 배포 상태를 손쉽게 확인할 수 있습니다. Change Analytics를 사용하면 모든 배포 및 구성 변경 사항을 추적하고 이를 K8s 서비스, 인프라 및 클러스터의 상태와 성능과 연관시킬 수 있습니다.

Kubernetes 워크로드 성능 대시보드
포괄적인 Kubernetes 워크로드 성능 대시보드에서 워크로드 성능을 한눈에 볼 수 있습니다. 사용자 환경의 각 네임스페이스에 대한 볼륨, 처리량, 대기 시간 및 재전송 추세 그래프와 워크로드 트래픽 표를 빠르게 볼 수 있습니다. 필터를 사용하면 관심 있는 영역에 쉽게 초점을 맞출 수 있습니다.


한 화면에서 세부 정보를 쿼리하세요
쿼리에서 행을 선택하면 선택한 행에 대한 속성, 주석 및 메트릭 세부 정보를 표시하는 측면 패널이 열리고, 개체의 랜딩 페이지를 자세히 살펴보지 않고도 유용한 정보를 얻을 수 있습니다. 행이나 측면 패널의 링크를 사용하면 쉽게 탐색할 수 있습니다.

데이터 수집기 업데이트:
-
* Brocade FOS REST*: 이 컬렉터는 "미리 보기"에서 벗어나 이제 일반적으로 사용할 수 있습니다. 주의할 점:
-
FOS는 FOS 8.2를 통해 REST API를 도입했습니다. 하지만 라우팅과 같은 일부 기능은 9.0에서만 REST API 기능을 제공받았습니다.
-
8.2 이상과 8.2 미만이 혼합된 FOS 자산으로 구성된 패브릭이 있는 경우 Cloud Insights FOS REST 수집기는 이러한 이전 자산을 검색하지 못합니다. FOS REST 수집기를 편집하여 해당 수집기에서 제외할 장치의 IPv4 주소에 대한 쉼표로 구분된 목록을 작성할 수 있습니다.
-
-
SELinux: Cloud Insights 에는 SELinux 적용이 활성화된 Linux 환경에서 운영의 견고성을 보장하기 위해 Linux Acquisition Unit 초기 설치에 대한 개선 사항이 포함되어 있습니다. 이러한 개선 사항은 새로운 AU 배포에만 영향을 미칩니다. AU 업그레이드와 관련된 SELinux 문제가 있는 경우 NetApp 지원팀에 문의하여 SELinux 구성을 수정하세요.
2023년 11월
워크로드 보안: 수집기 일시 중지/재개
워크로드 보안에서는 데이터 수집기가 실행 상태인 경우 데이터 수집기를 일시 중지할 수 있습니다. 수집기의 "세 개의 점" 메뉴를 열고 일시 중지를 선택합니다. 수집기가 일시 중지된 동안에는 ONTAP 에서 데이터가 수집되지 않고, 수집기에서 ONTAP 으로 데이터가 전송되지 않습니다. 수집을 다시 시작하려면 '다시 시작'을 선택하세요.
스토리지 노드 지원 정보
스토리지 노드 랜딩 페이지의 사용자 데이터 섹션에서는 지원 제공, 현재 상태, 지원 상태 및 보증 종료 날짜에 대한 정보를 한눈에 볼 수 있습니다. 현재 Cloud Insights 는 NetApp 기기에 대한 정보만 자동으로 게시합니다. 또한 이러한 지원 필드는 주석이므로 쿼리와 대시보드에서 사용할 수 있습니다.

VMWare 태그를 Cloud Insights 주석에 매핑
그만큼"VM웨어" 데이터 수집기를 사용하면 VMWare에 구성된 동일한 이름의 태그로 Cloud Insights 텍스트 주석을 채울 수 있습니다.
FOS 9.1.1c 이상 펌웨어에 대한 Brocade CLI 수집기 안정성 향상
9.1.1c 펌웨어를 실행하는 일부 Brocade 파이버 채널 스위치에서는 특정 CLI 명령 출력에 "motd" 로그인 배너 텍스트가 추가되거나 사용자에게 기본 비밀번호를 변경하라는 경고가 표시될 수 있습니다. Brocade CLI 수집기는 이 두 가지 유형의 외부 텍스트를 무시하도록 향상되었습니다.
이 개선 사항 이전에는 가상 패브릭이 없는 FOS 9.1.1c 스위치만 이 수집기 유형으로 검색 가능했습니다.
2023년 10월
향상된 워크로드 보안
다음 사항을 통해 워크로드 보안이 개선되었습니다.
-
액세스 거부: Workload Security가 ONTAP 과 통합되어 수신됩니다.""액세스 거부" 이벤트" 추가적인 분석 및 자동 응답 계층을 제공합니다.
-
허용되는 파일 유형: 알려진 파일 확장자에 대해 랜섬웨어 공격이 감지되면 해당 파일 확장자를 추가할 수 있습니다."허용되는 파일 유형" 불필요한 알림을 방지하기 위해 목록을 작성합니다.
모듈 시험
Cloud Insights 의 초기 평가판 외에도 다음을 활용할 수도 있습니다."모듈 평가" . 예를 들어, 이미 Infrastructure Observability에 가입했지만 환경에 Kubernetes를 추가하는 경우 Kubernetes Observability의 30일 평가판에 자동으로 진입하게 됩니다. 평가 기간이 끝나면 Kubernetes Observability 관리 단위 사용에 대해서만 요금이 청구됩니다.
지정된 도메인에 대한 액세스 제한
관리자와 계정 소유자는 이제 다음 기능을 사용할 수 있습니다."Cloud Insights 액세스 제한" 자신이 지정한 도메인으로 이메일을 보냅니다. *관리자 > 사용자 관리*로 이동하여 도메인 제한 버튼을 선택하세요.

데이터 수집기 업데이트
다음과 같은 데이터 수집기/수집 부서 변경 사항이 적용됩니다.
-
Isilon/PowerScale REST: 다양한 새로운 속성과 지표가 emc_isilon.node_pool.* 이름으로 Cloud Insights 의 향상된 분석 기능에 추가되었습니다. 이러한 카운터와 속성을 통해 사용자는 노드_풀 용량 소비에 대한 대시보드와 모니터를 구축할 수 있습니다. 서로 다른 하드웨어 노드 모델로 구축된 Isilon 클러스터를 사용하는 사용자는 여러 개의 노드 풀을 갖게 되며, 노드 풀 수준에서 HDD/SSD/총 용량 소비를 파악하는 것은 모니터링과 계획 수립에 유용합니다.
-
Rubrik "서비스 계정" 인증 지원: Cloud Insights' Rubrik 수집기는 이제 기존 HTTP 기본 인증(사용자 이름 및 비밀번호)과 사용자 이름 + 비밀번호 + 조직 ID가 필요한 Rubrik의 서비스 계정 방식을 모두 지원합니다.
2023년 9월
로그에서 원하는 것을 쉽게 찾으세요
로그 쿼리(관찰성 > 로그 쿼리 > +새 로그 쿼리)에는 여러 가지가 포함됩니다."향상" 로그 탐색을 더 쉽고 유익하게 만들기 위해.
포함/제외
값을 필터링할 때 필터와 일치하는 결과를 *포함*할지 또는 *제외*할지 쉽게 선택할 수 있습니다. "제외"를 선택하면 "NOT <값>" 필터가 생성됩니다. 단일 필터에서 포함 및 제외 값을 결합할 수 있습니다.

고급 쿼리
*고급 쿼리*를 사용하면 AND, NOT, OR, 와일드카드 등을 사용하여 값을 결합하거나 제외하는 "자유 형식" 필터를 만들 수 있습니다.

"필터 기준"과 고급 쿼리는 "AND" 조건으로 결합되어 단일 쿼리를 형성합니다. 결과는 결과 목록과 차트에 표시됩니다.
차트의 그룹화
로그 속성을 *그룹화 기준*으로 선택하면 목록과 차트에 현재 필터의 결과가 표시됩니다. 차트에서 열은 색상별로 그룹화되어 있습니다. 차트의 열 위에 마우스를 올리면 차트 범례를 확장했을 때 표시되는 전반적인 정보와 비슷하게 특정 항목에 대한 세부 정보가 표시됩니다. 범례에서 특정 그룹에 대한 포함 또는 제외 필터를 설정할 수도 있습니다.

"플로팅" 로그 세부 정보 패널
로그 쿼리를 사용하여 로그를 탐색할 때 목록에서 항목을 선택하면 해당 항목에 대한 세부 정보 패널이 열립니다. 이제 슬라이드아웃 패널을 "떠다니는"(즉, 화면의 나머지 부분 위에 표시되는) 방식이나 "페이지 내"(즉, 페이지 내에 별도의 프레임으로 표시되는) 방식으로 표시할지 선택할 수 있습니다. 이러한 보기 사이를 전환하려면 패널의 오른쪽 상단 모서리에 있는 "페이지 내/플로팅" 버튼을 선택하세요.

메뉴 축소
메뉴 아래에 있는 "최소화" 버튼을 선택하면 왼쪽에 있는 Cloud Insights 탐색 메뉴를 축소할 수 있습니다. 메뉴가 최소화된 상태에서 아이콘 위에 마우스를 올려 놓으면 어느 섹션이 열리는지 확인할 수 있습니다. 아이콘을 선택하면 메뉴가 열리고 해당 섹션으로 바로 이동합니다.

데이터 수집기 개선
Cloud Insights 사용하면 데이터 수집기 정보를 더 쉽게 표시하고 찾을 수 있습니다.
-
*데이터 수집 목록 처리*가 더욱 효율적이 되어 이러한 목록을 표시하고 탐색하는 데 걸리는 시간이 크게 단축됩니다. 많은 데이터 수집기가 있는 대규모 환경인 경우, 데이터 수집기를 나열하면 상당한 개선 효과를 볼 수 있습니다.
-
*데이터 수집 지원 매트릭스*가 .PDF 파일에서 .HTML 기반 페이지로 전환되어 탐색이 더 빠르고 유지 관리가 더 쉬워졌습니다. 새로운 매트릭스를 여기에서 확인하세요: https://docs.netapp.com/us-en/cloudinsights/reference_data_collector_support_matrix.html
2023년 8월
Isilon/PowerScale 로그 및 고급 분석 데이터 수집
Isilon REST 및 PowerScale REST 수집기에는 다음과 같은 개선 사항이 포함되어 있습니다.
-
Isilon 로그 이벤트는 쿼리 및 알림에 사용할 수 있습니다.
-
Isilon Advanced Analytic 속성은 쿼리, 대시보드 및 알림에 사용할 수 있습니다.
-
emc_isilon.클러스터
-
emc_isilon.노드
-
emc_isilon.노드_디스크
-
emc_isilon.net_iface
-
이러한 기능은 Isilon REST 및/또는 PowerScale REST 수집기 사용자에게 기본적으로 활성화되어 있습니다. NetApp Isilon CLI 기반 컬렉터 사용자에게 위와 같은 향상된 기능을 받기 위해 새로운 REST API 기반 컬렉터로 마이그레이션할 것을 강력히 권장합니다.
개선된 작업량 맵
워크로드 맵은 더 사용하기 편리하고 노이즈가 적습니다. 동일한 워크로드와 통신하는 모든 유사한 외부 서비스를 하나의 노드로 그룹화하여 그래프의 복잡성을 줄이고 서비스가 어떻게 상호 연결되는지 더 쉽게 이해할 수 있도록 합니다.
그룹화된 노드를 선택하면 해당 노드와 관련된 각 외부 서비스에 대한 네트워크 트래픽 측정항목이 포함된 자세한 표가 표시됩니다.
Kubernetes 관리 유닛 사용 조정
Kubernetes 클러스터 환경의 컴퓨팅 리소스가 NetApp Kubernetes Monitoring Operator와 기반 인프라 데이터 수집기(예: VMware)에 의해 모두 계산되는 경우, 이러한 리소스 사용량은 관리되는 단위를 가장 효율적으로 계산할 수 있도록 조정됩니다. Kubernetes MU 조정 내용은 관리 > 구독 페이지의 요약 및 사용량 탭에서 볼 수 있습니다.
요약 탭:
사용 탭:
수집가/획득 변경 사항:
다음과 같은 데이터 수집기/수집 부서 변경 사항이 적용됩니다.
-
인수 단위는 이제 RHEL 8.7을 지원합니다.
개선된 메뉴
고객의 작업 흐름을 더 잘 지원하기 위해 왼쪽 탐색 메뉴를 업데이트했습니다. _Kubernetes_와 같은 새로운 최상위 항목은 고객이 필요로 하는 것에 대한 가속화된 액세스를 제공하고, 통합된 관리자 콘솔은 테넌트 소유자 역할을 지원합니다.
다음은 변경 사항에 대한 몇 가지 추가 예입니다.
-
최상위 Observability 메뉴는 데이터 검색, 알림 및 로그 쿼리를 보여줍니다.
-
관찰성 및 워크로드 보안을 위한 'API 액세스' 기능은 하나의 메뉴에 있습니다.
-
마찬가지로 관찰성 및 작업 부하 보안 '알림' 기능도 이제 하나의 메뉴에 있습니다.

각 메뉴에서 찾을 수 있는 기능의 간략한 목록은 다음과 같습니다.
관찰 가능성:
-
탐색(대시보드, 메트릭 쿼리, 인프라 인사이트)
-
알림(모니터 및 알림)
-
수집기(데이터 수집기 및 수집 단위)
-
로그 쿼리
-
강화(주석 및 주석 규칙, 애플리케이션, 장치 확인)
-
보고
쿠버네티스:
-
클러스터 탐색 및 네트워크 맵
워크로드 보안:
-
알림
-
법의학
-
수집가들
-
정책
ONTAP 필수 사항:
-
데이터 보호
-
보안
-
알림
-
하부 구조
-
네트워킹
-
워크로드 *VMware
관리자:
-
API 접근
-
감사
-
알림
-
구독 정보
-
사용자 관리
2023년 7월
최근 변경 사항 표시
데이터 수집기 랜딩 페이지에 최근 변경 사항 목록이 추가되었습니다. 모든 데이터 수집기 랜딩 페이지 하단에 있는 "최근 변경 사항" 버튼을 클릭하면 최근 데이터 수집기 변경 사항이 표시됩니다.

운영자 개선 사항
다음과 같은 개선 사항이 적용되었습니다."쿠버네티스 운영자" 전개:
-
Docker 메트릭 수집을 우회하는 옵션
-
Telegraf Daemonsets 및 Replicasets에 허용 오차를 추가하고 사용자 정의하는 기능
통찰력: 냉장 보관을 되찾으세요
그만큼"ONTAP 콜드 스토리지 인사이트 회수" 이제 FlexGroups를 지원하며 모든 고객이 이용할 수 있습니다.
운영자 이미지 서명
NetApp Kubernetes Monitoring Operator에 개인 저장소를 사용하는 고객의 경우 이제 Operator 설치 중에 이미지 서명 공개 키를 복사하여 다운로드한 소프트웨어의 진위 여부를 확인할 수 있습니다. 선택 단계 중에 이미지 서명 공개 키 복사 버튼을 선택하여 _운영자 이미지를 개인 저장소에 업로드_하세요.

쿼리에 대한 집계, 조건부 서식 등
집계, 단위 선택, 조건부 서식 및 열 이름 바꾸기는 대시보드 테이블 위젯의 가장 유용한 기능 중 하나이며 이제 동일한 기능을 사용할 수 있습니다."쿼리" .

이러한 기능은 현재 통합 유형 데이터(Kubernetes, ONTAP Advanced Metrics 등)에 사용할 수 있으며, 곧 인프라 객체(스토리지, 볼륨, 스위치 등)에도 사용할 수 있게 될 예정입니다.
감사를 위한 API
이제 API를 사용하여 감사 이벤트를 쿼리하거나 내보낼 수 있습니다. 관리 > API 액세스로 이동하여 자세한 내용을 보려면 API 문서 링크를 선택하세요.

데이터 수집기: Trident 이코노미
Cloud Insights 이제 Trident Economy Driver를 지원하여 다음과 같은 이점을 실현합니다.
-
Pod- ONTAP Qtree 매핑 및 성능 지표에 대한 가시성을 확보하세요.
-
Kubernetes Pod에서 백엔드 스토리지까지 원활한 문제 해결 및 쉬운 탐색 제공
-
모니터를 사용하여 백엔드 성능 문제를 사전에 감지합니다.
2023년 6월
사용량을 확인하세요
2023년 6월부터 Cloud Insights 기능 세트를 기반으로 관리 단위 사용에 대한 세부 정보를 제공합니다. 이제 인프라에 대한 관리되는 유닛(MU) 사용량과 Kubernetes에 연결된 MU 사용량을 빠르게 보고 모니터링할 수 있습니다.

Kubernetes 네트워크 모니터링 및 맵은 모든 사용자에게 제공됩니다.
그만큼"Kubernetes 네트워크 성능 및 맵" Kubernetes 워크로드 간 종속성을 매핑하여 문제 해결을 간소화하고, Kubernetes 네트워크 성능 지연 시간과 이상 현상에 대한 실시간 가시성을 제공하여 사용자에게 영향을 미치기 전에 성능 문제를 식별합니다. 많은 고객이 미리보기를 통해 도움이 된다고 느꼈고, 이제는 누구나 이용할 수 있게 되었습니다.
수집가/획득 변경 사항:
다음과 같은 데이터 수집기/수집 부서 변경 사항이 적용됩니다.
-
Data Domain 및 Cohesity MU는 40TiB : 1MU로 측정됩니다.
-
인수 단위는 이제 RHEL과 Rocky 9.0 및 9.1을 지원합니다.
새로운 ONTAP Essentials 대시보드
다음 ONTAP Essentials 대시보드는 Preview 환경에서 제공되었으며, 이제 모든 사용자가 사용할 수 있습니다.
-
보안 대시보드
-
데이터 보호 대시보드(로컬 및 원격 보호 개요 포함)
추가 시스템 모니터
다음 시스템 모니터는 Cloud Insights 에 포함되어 있습니다.
-
스토리지 VM FCP 서비스를 사용할 수 없습니다
-
스토리지 VM iSCSI 서비스를 사용할 수 없습니다
2023년 5월
개선된 Kubernetes 모니터링 운영자 설치
설치 및 구성"NetApp Kubernetes 모니터링 운영자" 다음과 같은 개선 사항으로 그 어느 때보다 쉬워졌습니다.
-
환경"구성 설정" 단일의 자체 문서화된 구성 파일에 보관됩니다.
-
Kubernetes Monitoring Operator 이미지를 개인 저장소에 업로드하기 위한 단계별 지침입니다.
-
사용자 정의 구성을 유지하면서 Kubernetes Monitoring을 업그레이드하는 단일 명령으로 간편하게 업그레이드할 수 있습니다.
-
보안 강화: API 키는 비밀을 안전하게 관리합니다.
-
CI/CD 자동화 도구와 쉽게 통합하고 배포할 수 있습니다.
스토리지 가상화
Cloud Insights 로컬 스토리지를 갖춘 스토리지 어레이와 다른 스토리지 어레이의 가상화를 구분할 수 있습니다. 이를 통해 인프라의 프런트엔드부터 백엔드까지 비용을 연관시키고 성능을 구분할 수 있습니다.

Kubernetes 데이터 보고
Cloud Insights 에서 수집한 Kubernetes 데이터(영구 볼륨(PV), PVC, 워크로드, 클러스터, 네임스페이스 포함)는 이제 보고에서 사용할 수 있으며, 이를 통해 요금 청구, 추세 분석, 예측, TTF 계산 및 Kubernetes 지표에 대한 기타 비즈니스 보고가 가능합니다.
신규 고객을 위한 기본 ONTAP 시스템 모니터 활성화
많은 ONTAP 시스템 모니터가 새로운 Cloud Insights 환경에서 기본적으로 활성화됩니다(즉, 재개_됩니다). 이전에는 대부분의 모니터가 기본적으로 _일시 중지 상태로 설정되었습니다. 회사마다 비즈니스 요구 사항이 다르므로 항상 다음을 살펴보는 것이 좋습니다."시스템 모니터" 사용자 환경에 맞게 알림을 일시 중지하거나 다시 시작할 수 있으며, 알림 요구 사항에 따라 각 알림을 일시 중지하거나 다시 시작할 수 있습니다.
2023년 4월
Kubernetes 성능 모니터링 및 맵
그만큼"Kubernetes 네트워크 성능 및 맵" 이 기능은 Kubernetes 워크로드 간의 종속성을 매핑하여 문제 해결을 간소화합니다. 이 솔루션은 Kubernetes 네트워크 성능 지연 시간과 이상 현상에 대한 실시간 가시성을 제공하여 사용자에게 영향을 미치기 전에 성능 문제를 식별합니다. 이 기능은 조직이 Kubernetes 트래픽 흐름을 분석하고 감사하여 전반적인 비용을 절감하는 데 도움이 됩니다.
주요 기능: • 워크로드 맵은 Kubernetes 워크로드 종속성과 흐름을 표시하고 네트워크 및 성능 문제를 강조합니다. • Kubernetes 포드, 워크로드 및 노드 간의 네트워크 트래픽을 모니터링하고 트래픽 및 지연 문제의 원인을 식별합니다. • 유입, 유출, 지역 간, 영역 간 네트워크 트래픽을 분석하여 전반적인 비용을 절감합니다.
"슬라이드아웃" 세부 정보를 보여주는 작업량 맵:

Kubernetes 성능 모니터링 및 맵은 다음과 같이 제공됩니다."시사" 특징.
ONTAP Essentials 보안 대시보드
그만큼"보안 대시보드" 하드웨어 및 소프트웨어 볼륨 암호화, 랜섬웨어 방지 상태, 클러스터 인증 방법에 대한 차트를 표시하여 현재 보안 상황을 즉시 파악할 수 있습니다. 보안 대시보드는 다음과 같이 사용할 수 있습니다."시사" 특징.

ONTAP 냉장 보관소 회수
ONTAP 냉장 보관 회복_ 인사이트는 ONTAP 시스템의 볼륨에 대한 냉장 용량, 잠재적 비용/전력 절감, 권장 작업 항목에 대한 데이터를 제공합니다.

이 통찰력을 통해 다음과 같은 질문에 답할 수 있습니다.
-
스토리지 클러스터의 (a) 고가 SSD 디스크, (b) HDD 디스크, (c) 가상 디스크에 얼마나 많은 콜드 데이터가 저장되어 있습니까?
-
최적화되지 않은 스토리지와 관련하여 가장 큰 영향을 미치는 작업 부하 요인은 무엇입니까?
-
주어진 작업 부하에서 데이터가 콜드 상태로 유지된 기간(일)은 얼마입니까?
ONTAP 냉장 보관 회수_는 다음과 같이 간주됩니다."시사" 기능이므로 변경될 수 있습니다.
구독 알림은 배너 메시지도 제어합니다.
구독 알림 수신자 설정(관리자 > 알림)을 통해 이제 구독 관련 제품 배너 알림을 누가 볼지도 제어할 수 있습니다.

보고 기능이 새롭게 바뀌었습니다.
Cloud Insights Reporting 화면의 디자인이 새로워졌고, 일부 메뉴 탐색 방식이 변경된 것을 확인하실 수 있습니다. 이러한 화면과 탐색 변경 사항은 현재 업데이트되었습니다."보고 문서" .

기본적으로 일시 중지된 모니터
새로운 Cloud Insights 환경의 경우 다음 사항을 알아두십시오."시스템 정의 모니터" 기본적으로 경고 알림을 보내지 않습니다. 알림을 받으려는 모든 모니터에 대해 알림을 활성화해야 합니다. 이를 위해 모니터에 대한 하나 이상의 전달 방법을 추가해야 합니다. 기존 Cloud Insights 환경의 경우 현재 일시 중지 상태인 시스템 정의 모니터에 대한 기본 전역 알림 수신자 목록이 제거되었습니다. 사용자 정의 알림은 변경되지 않으며, 현재 활성화된 시스템 정의 모니터에 대한 알림 설정도 변경되지 않습니다.
API 측정 탭을 찾으시나요?
API 측정이 구독 페이지에서 관리자 > API 액세스 페이지로 이동되었습니다.
2023년 3월
ONTAP 9.9+용 클라우드 연결이 더 이상 사용되지 않습니다.
ONTAP 9.9+ 데이터 수집기용 Cloud Connection은 더 이상 사용되지 않습니다. 2023년 4월 4일부터 사용자 환경의 Cloud Connection 데이터 수집기는 더 이상 데이터를 수집하지 않으며, 대신 폴링 시 오류를 표시합니다. Cloud Connection 데이터 수집기는 이후 업데이트에서 Cloud Insights 에서 완전히 제거될 예정입니다.
2023년 4월 4일 이전에는 현재 Cloud Connection에서 수집하는 모든 ONTAP 시스템에 대해 새로운 NetApp ONTAP 데이터 관리 소프트웨어 데이터 수집기를 구성하는 것이 필수입니다.
2023년 1월
새로운 로그 모니터
우리는 거의 24개를 추가했습니다."추가 시스템 모니터" 끊어진 상호 연결 링크, 하트비트 문제 등에 대한 경고를 보냅니다. 또한 SnapMirror 자동 재동기화, MetroCluster 미러링, FabricPool 미러 재동기화 변경 사항에 대한 알림을 제공하는 세 개의 새로운 데이터 보호 로그 모니터가 추가되었습니다.
일부 모니터는 기본적으로 _활성화_되어 있습니다. 알림을 받지 않으려면 해당 모니터를 _일시 중지_해야 합니다. 또한 이러한 모니터는 알림을 전달하도록 구성되어 있지 않습니다. 이메일이나 웹훅을 통해 알림을 보내려면 이러한 모니터에서 알림 수신자를 구성해야 합니다.
모든 대시보드 테이블 위젯에 대한 .CSV 내보내기
데이터 접근성을 보장하는 것은 필수적이므로, 쿼리하는 데이터 유형(자산 또는 통합)에 관계없이 모든 메트릭 쿼리, 대시보드 테이블 위젯 및 개체 랜딩 페이지에서 .CSV 내보내기 기능을 사용할 수 있도록 했습니다.
열 선택, 열 이름 변경, 단위 변환과 같은 데이터 사용자 지정 기능도 이제 새로운 내보내기 기능에 포함되었습니다.
2022년 12월
Cloud Insights 평가판에서 랜섬웨어 보호 및 기타 보안 기능을 살펴보세요.
오늘부터 Cloud Insights 의 새로운 평가판에 가입하면 랜섬웨어 탐지 및 자동 사용자 차단 대응 정책과 같은 보안 기능을 사용해 볼 수 있습니다. 아직 체험판에 가입하지 않으셨다면, 오늘 가입하세요!
Kubernetes 워크로드에는 자체 랜딩 페이지가 있습니다.
워크로드는 Kubernetes 환경의 핵심 부분이므로 Cloud Insights 이제 해당 워크로드에 대한 랜딩 페이지를 제공합니다. 여기에서 Kubernetes 워크로드에 영향을 미치는 문제를 보고, 탐색하고, 문제를 해결할 수 있습니다.

체크섬을 확인하세요
Windows 및 Linux용 에이전트를 설치하는 동안 체크섬 값을 제공해 달라고 요청하셨는데, 저희는 그것이 좋은 생각이라고 생각합니다. 그럼 다음과 같습니다.

로그 알림 개선
그룹화 기준
로그 모니터를 만들거나 편집할 때 이제 "그룹화 기준" 속성을 설정하여 더욱 집중적인 알림을 제공할 수 있습니다. 모니터 정의의 "필터" 설정 아래에 있는 "그룹화 기준" 속성을 찾으세요.

이 변경으로 모니터 정의의 "그룹화 기준" 측면이 정규화되어 메트릭 모니터와 로그 모니터가 기능 동등성을 갖추게 되었습니다. 이러한 동등성을 통해 고객은 모든 시스템 정의 기본 모니터를 복제/복제하여 추가적으로 사용자 정의할 수 있습니다.
복제
이제 변경 로그, Kubernetes 로그, 데이터 수집기 로그 모니터를 복제(복제)할 수 있습니다. 이렇게 하면 사용자의 특정 정의에 맞게 수정할 수 있는 새로운 사용자 정의 로그 모니터가 생성됩니다.

비즈니스 연속성을 위한 SnapMirror 포함하는 11개의 새로운 기본 ONTAP 모니터
우리는 거의 12개의 새로운 것을 추가했습니다"시스템 모니터" SMBC( SnapMirror for Business Continuity)의 경우 SMBC 인증서와 ONTAP Mediator의 변경 사항에 대한 알림을 제공합니다.
2022년 11월
40개 이상의 새로운 보안, 데이터 수집, CVO 모니터!
클라우드 볼륨, 보안 및 데이터 보호와 관련된 잠재적인 문제에 대한 경고를 제공하기 위해 수십 개의 새로운 시스템 정의 모니터를 추가했습니다. 이 모니터에 대해 자세히 알아보세요"여기" .
2022년 10월
ONTAP Autonomous Ransomware Protection 통합으로 더욱 정확하고 향상된 랜섬웨어 탐지
Cloud Secure ONTAP 과의 통합을 통해 랜섬웨어 탐지 기능을 향상시킵니다."자율형 랜섬웨어 보호" (ARP).
Cloud Secure 잠재적인 볼륨 파일 암호화 활동에 대한 ONTAP ARP 이벤트를 수신합니다.
-
볼륨 암호화 이벤트를 사용자 활동과 연관시켜 손상을 일으키는 사람을 식별합니다.
-
공격을 차단하기 위한 자동 대응 정책을 구현합니다.
-
영향을 받은 파일을 식별하여 더 빠른 복구와 데이터 침해 조사 수행에 도움이 됩니다.
2022년 9월
Basic Edition에서 사용 가능한 모니터
ONTAP"기본 모니터" 이제 Cloud Insights Basic Edition에서 사용할 수 있습니다. 여기에는 70개 이상의 인프라 모니터와 30개의 워크로드 사례가 포함됩니다.
ONTAP Power 및 StorageGRID 대시보드
대시보드 갤러리에는 ONTAP Power and Temperature용 새 대시보드와 StorageGRID 용 4개의 대시보드가 포함되어 있습니다. 환경에서 ONTAP 전력 측정 항목 및/또는 StorageGRID 데이터를 수집하는 경우, *+갤러리에서*를 선택하여 이러한 대시보드를 가져오세요.
표에서 한눈에 보는 임계값 가시성
조건부 서식을 사용하면 표 위젯에서 경고 수준과 위험 수준 임계값을 설정하고 강조 표시하여 이상치와 예외적인 데이터 포인트를 즉시 파악할 수 있습니다.

보안 모니터
Cloud Insights ONTAP 시스템에서 FIPS 모드가 비활성화된 것을 감지하면 알림을 보낼 수 있습니다. 더 자세히 알아보세요"시스템 모니터" 그리고 곧 공개될 더 많은 보안 모니터를 기대하세요!
어디서든 채팅하세요
새로운 도움말 > 라이브 채팅 링크를 선택하면 모든 Cloud Insights 화면에서 NetApp 지원 전문가와 채팅할 수 있습니다. 도움말은 화면 오른쪽 상단의 "?" 아이콘을 통해 확인할 수 있습니다.

더욱 눈에 띄는 통찰력
귀하의 환경에 문제가 발생하는 경우"통찰력" 스트레스를 받는 공유 리소스 또는 _공간이 부족한 Kubernetes 네임스페이스_와 같이 영향을 받는 리소스에 대한 자산 랜딩 페이지에는 이제 Insight 자체에 대한 링크가 포함되어 더 빠르게 탐색하고 문제를 해결할 수 있습니다.
새로운 데이터 수집기
-
Amazon S3(미리 보기로 제공)
-
Brocade FOS 9.0.x
-
Dell/EMC PowerStore 3.0.0.0
기타 데이터 수집기 업데이트
모든 데이터 소스는 이제 인수 단위 업데이트 및/또는 패치 후 성능 폴링을 재개하도록 최적화되었습니다.
2022년 8월
Cloud Insights 새로운 모습으로 바뀌었습니다!
이번 달부터 "모니터링 및 최적화"라는 이름이 관찰성*으로 변경되었습니다. 대시보드, 쿼리, 알림, 보고 등 즐겨 사용하는 기능을 모두 여기에서 찾을 수 있습니다. 또한, 새로운 *보안 메뉴에서 Cloud Secure 찾아보세요. 메뉴만 바뀌었을 뿐, 기능 자체는 동일하게 유지됩니다.

도움말 메뉴를 찾으시나요?
도움말은 이제 화면 오른쪽 상단에 있습니다.

어디서부터 시작해야 할지 모르시겠어요? ONTAP Essentials를 확인하세요!
"* ONTAP 필수 사항*"NetApp ONTAP 인벤토리, 워크로드 및 데이터 보호에 대한 자세한 보기를 제공하는 대시보드 및 워크플로 세트로, 스토리지 용량 및 성능에 대한 일 단위 예측도 포함됩니다. 어떤 컨트롤러가 높은 활용도로 실행되고 있는지도 확인할 수 있습니다. ONTAP Essentials은 NetApp ONTAP 모니터링에 대한 모든 요구 사항을 충족하는 이상적인 장소입니다!
모든 에디션에서 사용 가능한 ONTAP Essentials는 기존 ONTAP 운영자와 관리자가 직관적으로 사용할 수 있도록 설계되어 ActiveIQ Unified Manager에서 서비스 기반 관리 도구로의 전환을 용이하게 해줍니다.

저장 데이터 패밀리가 병합되었습니다.
당신이 요청했으니, 이제 당신이 그것을 얻었습니다. 저장 기반 2와 기반 10 데이터 단위가 이제 비트와 바이트에서 테라바이트와 테라바이트까지 하나의 패밀리로 결합되어 대시보드에 원하는 대로 데이터를 표시하기가 더 쉬워졌습니다. 데이터 요금도 이제 하나의 거대한 제품군이 되었습니다.

내 저장장치는 얼마나 많은 전력을 사용하고 있나요?
netapp_ontap.storage_shelf, netapp_ontap.system_node 및 netapp_ontap.cluster(전력 소비만) 메트릭을 사용하여 ONTAP 스토리지 쉘프와 노드의 전력 소비, 온도 및 팬 속도를 표시하고 모니터링합니다.

Preview에서 졸업한 기능
다음 기능은 Preview에서 제외되어 이제 모든 고객이 사용할 수 있습니다.
특징 |
설명 |
Kubernetes 네임스페이스 공간 부족 |
Kubernetes 네임스페이스 공간 부족 인사이트는 공간 부족 위험이 있는 Kubernetes 네임스페이스의 워크로드를 파악하고, 각 공간이 가득 차기까지 남은 일수를 추정하여 보여줍니다."더 읽어보기" |
스트레스 받는 공유 리소스 |
부하를 받는 공유 리소스 인사이트는 AI/ML을 사용하여 환경에서 성능 저하를 일으키는 리소스 경합의 원인을 자동으로 식별하고, 이로 인해 영향을 받는 모든 워크로드를 강조 표시하고, 수정을 위한 권장 조치를 제공하여 성능 문제를 더 빠르게 해결할 수 있도록 합니다."더 읽어보기" |
Cloud Secure – 공격 시 사용자 액세스 차단 |
공격이 감지되면 사용자 액세스를 차단하는 기능을 통해 비즈니스에 중요한 데이터를 더욱 안전하게 보호합니다. 자동 응답 정책을 사용하여 자동으로 액세스를 차단하거나 알림 또는 사용자 세부 정보 페이지에서 수동으로 액세스를 차단할 수 있습니다."더 읽어보기" |
내 데이터 수집 상태는 어떠한가?
Cloud Insights 인수 부서를 위한 두 개의 새로운 하트비트 모니터와 데이터 수집기 오류를 경고하는 두 개의 모니터를 제공합니다. 이를 통해 데이터 수집 문제에 대한 알림을 신속하게 받을 수 있습니다.
다음 모니터는 이제 데이터 수집 모니터 그룹에서 사용할 수 있습니다.
-
획득 유닛 하트비트-중요
-
수집 장치 하트비트 경고
-
수집기 실패
-
수집가 경고
이러한 모니터는 기본적으로 일시 중지 상태입니다. 데이터 수집 문제에 대한 알림을 받으려면 이를 활성화하세요.
API 토큰 자동 갱신
이제 API 액세스 토큰을 자동 갱신으로 설정할 수 있습니다. 이 기능을 활성화하면 만료된 토큰에 대해 새 API 액세스 토큰이 자동으로 생성됩니다. 만료되는 토큰을 사용하는 Cloud Insights 에이전트는 해당 새/갱신된 API 액세스 토큰을 사용하도록 자동으로 업데이트되어 원활하게 작업을 계속할 수 있습니다. 토큰을 생성할 때 "토큰 자동 갱신" 상자를 선택하기만 하면 됩니다. 이 기능은 현재 최신 NetApp Kubernetes Monitoring Operator가 포함된 Kubernetes 플랫폼에서 실행되는 Cloud Insights 에이전트에서 지원됩니다.
Basic Edition은 이전보다 더 많은 기능을 제공합니다.
체험판이 종료되었지만 구독이 자신에게 적합한지 아직 확신할 수 없나요? Basic Edition에서는 현재 ONTAP 데이터 수집기와 함께 Cloud Insights 계속 사용할 수 있을 뿐만 아니라, 이제 VMWare 버전, 토폴로지, IOPS/처리량/대기 시간 데이터도 계속 캡처할 수 있습니다. 스토리지 시스템에 대한 프리미엄 지원을 받는 NetApp 고객은 Cloud Insights 에 대한 지원도 받을 수 있습니다.
더 자세히 알아볼 준비가 되셨나요?
NetApp University Cloud Insights 과정 제공에 대한 링크는 도움말 > 지원 페이지의 학습 센터 섹션에서 확인하세요!
2022년 6월
Kubernetes 클러스터 포화 및 기타 세부 정보
Cloud Insights 하면 포화도 세부 정보와 네임스페이스 및 워크로드에 대한 더욱 깔끔한 보기를 제공하는 개선된 클러스터 세부 정보 페이지를 통해 Kubernetes 환경을 그 어느 때보다 쉽게 탐색할 수 있습니다.

클러스터 목록 페이지에서는 노드, 포드, 네임스페이스, 워크로드 수 외에도 포화 상태를 빠르게 볼 수 있습니다.

Kubernetes 클러스터의 수명은 얼마나 됩니까?
귀하의 클러스터는 이제 막 세상에 등장한 것인가요, 아니면 오랜 디지털 수명을 경험한 것인가요? _Age_는 Kubernetes 노드에 대해 수집된 시간 지표로 추가되었습니다.

용량 가득 참 예측
Cloud Insights 모니터링되는 각 내부 볼륨에 대해 용량이 소진될 때까지 걸리는 일수를 예측하는 대시보드를 제공합니다. 이러한 값은 정전 위험을 크게 줄이는 데 도움이 될 수 있습니다.

TTF 카운터는 저장소, 저장소 풀, 볼륨에도 사용할 수 있습니다. 이러한 객체에 대한 추가 대시보드가 나올 때까지 이 공간을 계속 지켜봐 주세요.
완료까지 걸리는 시간 예측은 _미리 보기_에서 벗어나 모든 고객에게 출시될 예정입니다.
내 주변에서 무엇이 바뀌었나요?
ONTAP 변경 로그 항목은 로그 탐색기에서 볼 수 있습니다.

업데이트된 Telegraf Agent
Telegraf 통합 데이터 수집 에이전트가 성능과 보안이 개선되어 버전 *1.22.3*으로 업데이트되었습니다. 업데이트를 원하는 사용자는 해당 업그레이드 섹션을 참조할 수 있습니다."에이전트 설치" 선적 서류 비치. 이전 버전의 에이전트는 사용자 작업 없이 계속 작동합니다.
미리보기 기능
Cloud Insights 정기적으로 여러 가지 흥미로운 새로운 미리 보기 기능을 강조합니다. 이러한 기능 중 하나 이상을 미리 보고 싶으시다면 저희에게 연락하세요."NetApp 영업팀" 자세한 내용은.
특징 |
설명 |
Kubernetes 네임스페이스 공간 부족 |
Kubernetes 네임스페이스 공간 부족 인사이트는 공간 부족 위험이 있는 Kubernetes 네임스페이스의 워크로드를 파악하고, 각 공간이 가득 차기까지 남은 일수를 추정하여 보여줍니다."더 읽어보기" |
Cloud Secure – 공격 시 사용자 액세스 차단 |
공격이 감지되면 사용자 액세스를 차단하는 기능을 통해 비즈니스에 중요한 데이터를 더욱 안전하게 보호합니다. 자동 응답 정책을 사용하여 자동으로 액세스를 차단하거나 알림 또는 사용자 세부 정보 페이지에서 수동으로 액세스를 차단할 수 있습니다."더 읽어보기" |
스트레스 받는 공유 리소스 |
부하를 받는 공유 리소스 인사이트는 AI/ML을 사용하여 환경에서 성능 저하를 일으키는 리소스 경합의 원인을 자동으로 식별하고, 이로 인해 영향을 받는 모든 워크로드를 강조 표시하고, 수정을 위한 권장 조치를 제공하여 성능 문제를 더 빠르게 해결할 수 있도록 합니다."더 읽어보기" |
2022년 5월
NetApp 지원팀과 실시간 채팅
이제 NetApp 지원 담당자와 실시간으로 채팅할 수 있습니다! 도움말 > 지원 페이지에서 채팅 아이콘을 클릭하거나 "문의하기" 섹션에서 _채팅_을 클릭하여 채팅 세션을 시작하세요. 채팅 지원은 미국 내 주중 표준 및 프리미엄 에디션 사용자에게 제공됩니다.
![]()
쿠버네티스 운영자
Cloud Insights 의 고급 Kubernetes 모니터링 및 클러스터 탐색기를 사용하면 더 쉽게 시작하고 실행할 수 있습니다.
그만큼"쿠버네티스 모니터링 운영자" (NKMO)는 Cloud Insights Insights에 Kubernetes를 설치하는 데 선호되는 방법으로, 더 적은 단계로 모니터링을 보다 유연하게 구성할 수 있을 뿐만 아니라 K8s 클러스터에서 실행되는 다른 소프트웨어를 모니터링할 수 있는 기회도 향상됩니다.
자세한 정보와 사전 요구 사항을 보려면 위의 링크를 클릭하세요.
API를 사용하여 사용자 및 초대 관리
이제 Cloud Insights 의 강력한 API를 사용하여 사용자와 초대를 관리할 수 있습니다. 자세한 내용은 다음을 참조하세요."API Swagger 문서" .
데이터 수집 알림
수집기의 오류로 인해 중요한 지표를 놓치지 마세요!
새로운 기능을 사용하면 데이터 수집기를 추적하는 것이 그 어느 때보다 쉬워졌습니다."알림" 데이터 수집기 및 수집 장치 오류에 대한 조치입니다. 이러한 모니터는 기본적으로 일시 중지되어 있습니다. 활성화하려면 모니터 페이지로 이동하여 "수집 장치 종료" 및 "수집기 실패"를 찾아 다시 시작하세요.
ONTAP 스토리지 변경에 대한 알림
예상치 못한 저장소 변경으로 인해 서비스 중단이 발생하지 않도록 주의하세요!
이제 ONTAP 시스템에서 FlexVol, 노드 및 SVM의 수정이나 제거가 감지되면 알림을 받도록 Cloud Insights 구성할 수 있습니다.
미리보기 기능
Cloud Insights 정기적으로 여러 가지 흥미로운 새로운 미리 보기 기능을 강조합니다. 이러한 기능 중 하나 이상을 미리 보고 싶으시다면 저희에게 연락하세요."NetApp 영업팀" 자세한 내용은.
특징 |
설명 |
Kubernetes 네임스페이스 공간 부족 |
Kubernetes 네임스페이스 공간 부족 인사이트는 공간 부족 위험이 있는 Kubernetes 네임스페이스의 워크로드를 파악하고, 각 공간이 가득 차기까지 남은 일수를 추정하여 보여줍니다."더 읽어보기" |
내부 볼륨 및 볼륨 용량 가득 참 시간 예측 |
Cloud Insights 모니터링되는 각 내부 볼륨과 볼륨에 대해 용량이 소진될 때까지 걸리는 일수를 예측할 수 있습니다. 이 값은 정전 위험을 크게 줄이는 데 도움이 될 수 있습니다. |
Cloud Secure – 공격 시 사용자 액세스 차단 |
공격이 감지되면 사용자 액세스를 차단하는 기능을 통해 비즈니스에 중요한 데이터를 더욱 안전하게 보호합니다. 자동 응답 정책을 사용하여 자동으로 액세스를 차단하거나 알림 또는 사용자 세부 정보 페이지에서 수동으로 액세스를 차단할 수 있습니다."더 읽어보기" |
스트레스 받는 공유 리소스 |
부하를 받는 공유 리소스 인사이트는 AI/ML을 사용하여 환경에서 성능 저하를 일으키는 리소스 경합의 원인을 자동으로 식별하고, 이로 인해 영향을 받는 모든 워크로드를 강조 표시하고, 수정을 위한 권장 조치를 제공하여 성능 문제를 더 빠르게 해결할 수 있도록 합니다."더 읽어보기" |
2022년 4월
여러분의 의견을 공유해 주세요!
Cloud Insights 형성하는 데 귀하의 의견이 필요합니다. NetApp의 Insights to Action 프로그램에 참여하여 포인트와 상품을 획득하세요. "지금 가입하세요" !
업데이트된 대시보드 편집기
대시보드 생성 도구를 개편하여 데이터를 더욱 빠르게 시각화할 수 있게 되었습니다. Cloud Insights 의 "대시보드" 페이지로 이동하여 기존 대시보드를 편집하거나, 대시보드 갤러리에서 대시보드를 추가하거나, 새 대시보드를 만들어 확인하세요.

새로운 카운트 집계 방법도 도입되었습니다. 막대형 차트, 막대형 차트, 원형 차트 위젯으로 데이터를 그룹화할 때, 선택한 지표에 대한 관련 개체의 수를 빠르고 쉽게 표시할 수 있습니다.

또한 선형 차트에서는 이제 세 가지 중 하나를 선택할 수 있습니다."보간" 행동 양식:
-
없음 - 보간이 수행되지 않습니다.
-
선형 - 기존 포인트 사이에 데이터 포인트를 보간합니다.
-
계단 - 이전 데이터 포인트를 보간된 데이터 포인트로 사용합니다.
Kubernetes 인프라를 위한 향상된 모니터링
Cloud Insights 포드, 데몬셋, 복제셋이 생성되거나 제거될 때, 그리고 새로운 배포가 생성될 때 알림을 보내 Kubernetes 환경의 변경 사항을 최신 상태로 유지합니다. Kubernetes 모니터는 기본적으로 일시 중지 상태로 설정되어 있으므로 필요한 특정 모니터만 활성화해야 합니다.
미리보기 기능
Cloud Insights 정기적으로 여러 가지 흥미로운 새로운 미리 보기 기능을 강조합니다. 이러한 기능 중 하나 이상을 미리 보고 싶으시다면 저희에게 연락하세요."NetApp 영업팀" 자세한 내용은.
특징 |
설명 |
내부 볼륨 및 볼륨 용량 가득 참 시간 예측 |
Cloud Insights 모니터링되는 각 내부 볼륨과 볼륨에 대해 용량이 소진될 때까지 걸리는 일수를 예측할 수 있습니다. 이 값은 정전 위험을 크게 줄이는 데 도움이 될 수 있습니다. |
Cloud Secure – 공격 시 사용자 액세스 차단 |
공격이 감지되면 사용자 액세스를 차단하는 기능을 통해 비즈니스에 중요한 데이터를 더욱 안전하게 보호합니다. 자동 응답 정책을 사용하여 자동으로 액세스를 차단하거나 알림 또는 사용자 세부 정보 페이지에서 수동으로 액세스를 차단할 수 있습니다."더 읽어보기" |
스트레스 받는 공유 리소스 |
스트레스 받는 공유 리소스에 대한 통찰력은 AI/ML을 사용하여 환경에서 성능 저하를 일으키는 리소스 경합이 있는 위치를 자동으로 식별하고, 영향을 받는 모든 워크로드를 강조 표시하고, 수정을 위한 권장 조치를 제공하여 성능 문제를 더 빠르게 해결할 수 있도록 합니다."더 읽어보기" |
새로운 데이터 수집기
-
Cohesity SmartFiles - 이 REST API 기반 수집기는 Cohesity 클러스터를 획득하여 "뷰"(CI 내부 볼륨으로서), 다양한 노드를 검색하고 성능 지표를 수집합니다.
기타 데이터 수집기 업데이트
다음 데이터 수집기에서 성능 데이터 수집 및 표시 기능이 개선되었습니다.
-
Brocade CLI
-
Dell/EMC VPlex, PowerStore, Isilon/PowerScale, VNX Block/Clariion CLI, XtremIO, Unity/VNXe
-
퓨어 플래시어레이
이러한 성능 향상 기능은 모든 NetApp 데이터 수집기뿐만 아니라 VMware와 Cisco 에서도 이미 사용할 수 있으며, 향후 몇 달 안에 다른 모든 데이터 수집기에도 적용될 예정입니다.
2022년 3월
ONTAP 9.9+용 클라우드 연결
그만큼"ONTAP 9.9+용 NetApp 클라우드 연결" 데이터 수집기를 사용하면 외부 수집 장치를 설치할 필요가 없으므로 문제 해결, 유지 관리 및 초기 배포가 간소화됩니다.
NetApp ONTAP 모니터용 새로운 FSx
새로운 기능으로 FSx for NetApp ONTAP 환경을 쉽게 모니터링할 수 있습니다."시스템 정의 모니터" 인프라(메트릭)와 워크로드(로그) 모두에 적용됩니다.

모든 사용자가 사용할 수 있는 새로운 Cloud Secure 기능
이제 일반적으로 제공되는 다음과 같은 Cloud Secure 기능을 통해 귀하의 환경은 그 어느 때보다 더 안전해졌습니다.
특징 |
설명 |
데이터 파괴 - 파일 삭제 공격 탐지 |
비정상적인 대규모 파일 삭제 활동을 감지하고, 악의적인 사용자의 악성 파일 접근을 차단하며, 자동 대응 정책으로 자동 스냅샷을 촬영합니다. |
경고 및 알림에 대한 별도 알림 |
경고 및 알림은 별도의 수신자에게 전송될 수 있으므로 적절한 팀이 정보를 얻을 수 있습니다. |
업데이트된 Telegraf Agent
Telegraf 통합 데이터 수집 에이전트가 성능과 보안이 개선되어 버전 *1.21.2*로 업데이트되었습니다. 업데이트를 원하는 사용자는 해당 업그레이드 섹션을 참조할 수 있습니다."에이전트 설치" 선적 서류 비치. 이전 버전의 에이전트는 사용자 작업 없이 계속 작동합니다.
데이터 수집기 업데이트
-
Broadcom 파이버 채널 스위치 데이터 수집기는 각 인벤토리 폴링에서 발행되는 CLI 명령 수를 줄이도록 최적화되었습니다.
2022년 2월
Cloud Insights Apache Log4j 취약점을 해결합니다.
NetApp 에서는 고객 보안을 최우선으로 생각합니다. Cloud Insights 에는 최근 Apache Log4j 취약점을 해결하기 위해 소프트웨어 라이브러리에 대한 업데이트가 포함되어 있습니다.
NetApp 제품 보안 권고 웹사이트에서 다음 내용을 참조하세요.
이러한 취약점과 NetApp의 대응에 대해 자세히 알아보려면 여기를 클릭하세요."NetApp 뉴스룸" .
Kubernetes 네임스페이스 세부 정보 페이지
클러스터 네임스페이스에 대한 유익한 세부 정보 페이지가 추가되어 이제 Kubernetes 환경을 탐색하는 것이 그 어느 때보다 편리해졌습니다. 네임스페이스 세부 정보 페이지는 백엔드 스토리지 리소스와 해당 용량 활용도를 포함하여 네임스페이스에서 사용되는 모든 자산에 대한 요약을 제공합니다.

2021년 12월
ONTAP 시스템을 위한 더욱 심화된 통합
NetApp 이벤트 관리 시스템(EMS)과의 새로운 통합을 통해 ONTAP 하드웨어 오류 등에 대한 알림을 간소화합니다. "탐색하고 알림" Cloud Insights 에서 저수준 ONTAP 메시지를 사용하여 문제 해결 워크플로를 알리고 개선하며 ONTAP 요소 관리 도구에 대한 의존도를 더욱 줄입니다.
로그 쿼리
ONTAP 시스템의 경우 Cloud Insights 쿼리에는 강력한 기능이 포함되어 있습니다."로그 탐색기" 이를 통해 EMS 로그 항목을 쉽게 조사하고 문제를 해결할 수 있습니다.

데이터 수집기 수준 알림.
시스템에서 정의하고 사용자 정의한 경고용 모니터 외에도 ONTAP 데이터 수집기에 대한 경고 알림을 설정할 수 있으며, 이를 통해 다른 모니터 경고와 별도로 수집기 수준 경고에 대한 수신자를 지정할 수 있습니다.
Cloud Secure 역할의 더 큰 유연성
사용자는 다음을 기반으로 Cloud Secure 기능에 대한 액세스 권한을 부여받을 수 있습니다."역할" 관리자가 설정:
역할 |
Cloud Secure 액세스 |
관리자 |
알림, 포렌식, 데이터 수집기, 자동 응답 정책, Cloud Secure API 등 모든 Cloud Secure 기능을 수행할 수 있습니다. 관리자는 다른 사용자를 초대할 수도 있지만 Cloud Secure 역할만 할당할 수 있습니다. |
사용자 |
알림을 보고 관리하고 포렌식을 볼 수 있습니다. 사용자 역할은 알림 상태를 변경하고, 메모를 추가하고, 수동으로 스냅샷을 찍고, 사용자 액세스를 차단할 수 있습니다. |
손님 |
알림과 포렌식을 볼 수 있습니다. 게스트 역할은 알림 상태를 변경하거나, 메모를 추가하거나, 수동으로 스냅샷을 찍거나, 사용자 액세스를 차단할 수 없습니다. |
운영 체제 지원
CentOS 8.x 지원은 CentOS 8 Stream 지원으로 대체됩니다. CentOS 8.x는 2021년 12월 31일에 지원이 종료됩니다.
데이터 수집기 업데이트
공급업체 변경 사항을 반영하기 위해 여러 Cloud Insights 데이터 수집기 이름이 추가되었습니다.
공급업체/모델 |
이전 이름 |
델 EMC 파워스케일 |
이실론 |
HPE 알레트라 9000 / 프리메라 |
3PAR |
HPE 알레트라 6000 |
재빠른 |
2021년 11월
적응형 대시보드
속성에 대한 새로운 변수와 위젯에서 변수를 사용할 수 있는 기능.
대시보드는 그 어느 때보다 강력하고 유연해졌습니다. 속성 변수를 사용하여 적응형 대시보드를 구축하면 즉시 대시보드를 빠르게 필터링할 수 있습니다. 이것과 기존의 다른 것을 사용하여"변수" 이제 전체 환경에 대한 지표를 볼 수 있는 하나의 고급 대시보드를 만들고, 리소스 이름, 유형, 위치 등으로 원활하게 필터링할 수 있습니다. 위젯에서 숫자 변수를 사용하여 원시 지표를 비용과 연결합니다(예: 서비스형 저장소의 GB당 비용).

API를 통해 보고 데이터베이스에 액세스
타사 보고, ITSM 및 자동화 도구와의 통합을 위한 향상된 기능: Cloud Insights' 강력한"API" Cognos Reporting 환경을 거치지 않고도 사용자가 Cloud Insights Reporting 데이터베이스를 직접 쿼리할 수 있습니다.
VM 랜딩 페이지의 Pod 테이블
VM과 Kubernetes Pod 간의 원활한 탐색: 문제 해결 및 성능 여유 공간 관리를 개선하기 위해 연관된 Kubernetes Pod 표가 이제 VM 랜딩 페이지에 표시됩니다.

데이터 수집기 업데이트
-
ECS는 이제 스토리지 및 노드에 대한 펌웨어를 보고합니다.
-
Isilon은 신속한 감지 기능을 개선했습니다.
-
Azure NetApp Files 성능 데이터를 더 빠르게 수집합니다.
-
StorageGRID 이제 SSO(Single Sign-On)를 지원합니다.
-
Brocade CLI가 X&-4 모델을 올바르게 보고합니다.
추가 지원 운영 체제
Cloud Insights Acquisition Unit은 이미 지원되는 운영 체제 외에도 다음 운영 체제를 지원합니다.
-
센토스(64비트) 8.4
-
Oracle Enterprise Linux(64비트) 8.4
-
Red Hat Enterprise Linux(64비트) 8.4
2021년 10월
K8S Explorer 페이지의 필터
"쿠버네티스 탐색기"페이지 필터를 사용하면 Kubernetes 클러스터, 노드 및 Pod 탐색에 표시되는 데이터를 집중적으로 제어할 수 있습니다.

보고를 위한 K8s 데이터
이제 Kubernetes 데이터를 Reporting에서 사용할 수 있으므로, 차지백 보고서나 기타 보고서를 만들 수 있습니다. Kubernetes 요금 청구 데이터를 Reporting에 전달하려면 Kubernetes 클러스터와 백엔드 스토리지에 대한 활성 연결이 있어야 하며, Cloud Insights 해당 클러스터와 백엔드 스토리지에서 데이터를 수신해야 합니다. 백엔드 스토리지에서 수신된 데이터가 없으면 Cloud Insights Kubernetes 개체 데이터를 Reporting으로 보낼 수 없습니다.

다크 테마가 출시되었습니다
많은 분들이 다크 테마를 요청하셨고, Cloud Insights 이에 대한 답을 제시했습니다. 밝은 테마와 어두운 테마를 전환하려면 사용자 이름 옆에 있는 드롭다운을 클릭하세요.

데이터 수집기 지원
Cloud Insights 데이터 수집기에서 몇 가지 개선 사항이 적용되었습니다. 주요 내용은 다음과 같습니다.
-
Amazon FSx for ONTAP 용 새로운 수집기
2021년 9월
성과 정책은 이제 모니터입니다.
모니터와 알림은 Cloud Insights 전반에서 성능 정책과 위반 사항을 대체했습니다. "모니터로 경고하기" 사용자 환경에서 잠재적인 문제나 추세에 대한 더 큰 유연성과 통찰력을 제공합니다.
모니터의 자동 완성 제안, 와일드카드 및 표현식
알림용 모니터를 생성할 때 필터를 입력하면 예측이 가능해져서 모니터의 측정항목이나 속성을 쉽게 검색하고 찾을 수 있습니다. 또한, 입력한 텍스트를 기반으로 와일드카드 필터를 만드는 옵션도 제공됩니다.

업데이트된 Telegraf Agent
Telegraf 통합 데이터 수집 에이전트가 성능과 보안이 개선되어 버전 *1.19.3*으로 업데이트되었습니다. 업데이트를 원하는 사용자는 해당 업그레이드 섹션을 참조할 수 있습니다."에이전트 설치" 선적 서류 비치. 이전 버전의 에이전트는 사용자 작업 없이 계속 작동합니다.
데이터 수집기 지원
Cloud Insights 데이터 수집기에서 몇 가지 개선 사항이 적용되었습니다. 주요 내용은 다음과 같습니다.
-
Microsoft Hyper-V 수집기는 이제 WMI 대신 PowerShell을 사용합니다.
-
Azure VM 및 VHD 수집기는 이제 병렬 호출로 인해 최대 10배 더 빨라졌습니다.
-
HPE Nimble은 이제 페더레이션 및 iSCSI 구성을 지원합니다.
저희는 데이터 수집 기능을 꾸준히 개선하고 있으며, 최근 주목할 만한 변경 사항은 다음과 같습니다.
-
EMC Powerstore용 새로운 수집기
-
히타치 Ops Center의 새로운 수집기
-
Hitachi Content Platform용 새로운 수집기
-
Fabric Pools를 보고하기 위한 향상된 ONTAP 수집기
-
스토리지 풀 및 볼륨 성능을 갖춘 향상된 ANF
-
스토리지 노드 및 스토리지 성능과 버킷의 개체 수를 갖춘 향상된 EMC ECS
-
스토리지 노드 및 Qtree 메트릭을 사용한 향상된 EMC Isilon
-
볼륨 QOS 제한 메트릭을 갖춘 향상된 EMC Symetrix
-
스토리지 노드 상위 일련 번호가 있는 향상된 IBM SVC 및 EMC PowerStore
2021년 8월
새로운 감사 페이지 사용자 인터페이스
그만큼"감사 페이지" 더욱 깔끔한 인터페이스를 제공하고 감사 이벤트를 .CSV 파일로 내보낼 수 있게 되었습니다.
향상된 사용자 역할 관리
이제 Cloud Insights 사용하면 사용자 역할과 액세스 제어를 할당하는 데 더 많은 자유가 허용됩니다. 이제 사용자에게 모니터링, 보고 및 Cloud Secure 대한 세부적인 권한을 별도로 할당할 수 있습니다.
즉, 모니터링, 최적화 및 보고 기능에 대한 관리 액세스 권한을 더 많은 사용자에게 허용하는 동시에, 중요한 Cloud Secure 감사 및 활동 데이터에 대한 액세스는 해당 데이터가 필요한 사용자에게만 제한할 수 있습니다.
"자세히 알아보세요"Cloud Insights 문서에서 다양한 액세스 수준에 대해 알아보세요.
2021년 6월
필터의 자동 완성 제안, 와일드카드 및 표현식
이번 Cloud Insights 릴리스에서는 더 이상 쿼리나 위젯에서 필터링할 수 있는 모든 이름과 값을 알 필요가 없습니다. 필터링할 때 간단히 입력하기만 하면 Cloud Insights가 해당 텍스트를 기반으로 값을 제안해 줍니다. 위젯에 표시하려는 애플리케이션 이름이나 Kubernetes 속성을 미리 검색하여 찾을 필요가 더 이상 없습니다.
필터를 입력하면 필터가 선택할 수 있는 결과의 스마트 목록을 표시하고, 현재 텍스트를 기반으로 *와일드카드 필터*를 만드는 옵션도 표시됩니다. 이 옵션을 선택하면 와일드카드 표현식과 일치하는 모든 결과가 반환됩니다. 물론 필터에 추가할 여러 개의 개별 값을 선택할 수도 있습니다.

또한, NOT 또는 OR을 사용하여 필터에서 *표현식*을 만들거나 "없음" 옵션을 선택하여 필드에서 null 값을 필터링할 수 있습니다.
더 자세히 알아보세요"필터링 옵션" 쿼리와 위젯에서.
에디션별로 사용 가능한 API
Cloud Insights 의 강력한 API는 그 어느 때보다 쉽게 접근할 수 있으며, 알림 API는 이제 Standard 및 Premium Edition에서 사용할 수 있습니다. 각 에디션에는 다음 API가 제공됩니다.
| API 카테고리 | 기초적인 | 기준 | 프리미엄 |
|---|---|---|---|
인수 단위 |
|
|
|
데이터 수집 |
|
|
|
알림 |
|
|
|
자산 |
|
|
|
데이터 수집 |
|
|
Kubernetes PV 및 Pod 가시성
Cloud Insights Kubernetes 환경의 백엔드 스토리지에 대한 가시성을 제공하여 Kubernetes Pod 및 영구 볼륨(PV)에 대한 통찰력을 제공합니다. 이제 단일 Pod 사용량에서 PV 카운터를 거쳐 PV를 거쳐 백엔드 저장 장치까지 IOPS, 지연 시간, 처리량 등의 PV 카운터를 추적할 수 있습니다.
볼륨 또는 내부 볼륨 랜딩 페이지에는 두 개의 새 표가 표시됩니다.

이러한 새로운 테이블을 활용하려면 현재 Kubernetes 에이전트를 제거하고 새로 설치하는 것이 좋습니다. Kube-State-Metrics 버전 2.1.0 이상도 설치해야 합니다.
Kubernetes 노드에서 VM으로의 링크
Kubernetes 노드 페이지에서 이제 노드의 VM 페이지를 클릭하여 열 수 있습니다. VM 페이지에는 노드 자체로 돌아가는 링크도 포함되어 있습니다.

성능 정책을 대체하는 알림 모니터
여러 임계값, 웹훅 및 이메일 알림 전달, 단일 인터페이스를 사용한 모든 지표에 대한 알림 등의 추가 이점을 활용하기 위해 Cloud Insights 2021년 7월과 8월에 Standard 및 Premium Edition 고객을 *성능 정책*에서 *모니터*로 전환할 예정입니다. 자세히 알아보세요"알림 및 모니터" , 이 흥미로운 변화를 기대해 주시기 바랍니다.
Cloud Secure NFS를 지원합니다
Cloud Secure 이제 ONTAP 데이터 수집을 위해 NFS를 지원합니다. 랜섬웨어 공격으로부터 데이터를 보호하려면 SMB 및 NFS 사용자 액세스를 모니터링하세요. 또한 Cloud Secure NFS 사용자 속성 수집을 위해 Active-Directory 및 LDAP 사용자 디렉토리를 지원합니다.
Cloud Secure 스냅샷 제거
Cloud Secure 스냅샷 제거 설정에 따라 스냅샷을 자동으로 삭제하여 저장 공간을 절약하고 수동으로 스냅샷을 삭제할 필요성을 줄입니다.

Cloud Secure 데이터 수집 속도
이제 단일 데이터 수집 에이전트 시스템이 초당 최대 20,000개의 이벤트를 Cloud Secure 에 게시할 수 있습니다.
2021년 5월
4월에 변경된 내용은 다음과 같습니다.
업데이트된 Telegraf Agent
Telegraf 통합 데이터 수집 에이전트가 1.17.3 버전으로 업데이트되어 성능과 보안이 개선되었습니다. 업데이트를 원하는 사용자는 해당 업그레이드 섹션을 참조할 수 있습니다."에이전트 설치" 선적 서류 비치. 이전 버전의 에이전트는 사용자 작업 없이 계속 작동합니다.
알림에 시정 조치 추가
이제 모니터를 생성하거나 수정할 때 알림 설명 추가 섹션을 작성하여 선택적 설명과 더불어 추가적인 통찰력 및/또는 시정 조치를 추가할 수 있습니다. 설명은 알림과 함께 전송됩니다. 통찰력 및 시정 조치 필드는 경고를 처리하기 위한 자세한 단계와 지침을 제공하며 경고 랜딩 페이지의 요약 섹션에 표시됩니다.

모든 에디션을 위한 Cloud Insights API
이제 모든 버전의 Cloud Insights 에서 API 액세스를 사용할 수 있습니다. 이제 기본 버전 사용자는 인수 단위 및 데이터 수집기에 대한 작업을 자동화할 수 있으며, 표준 버전 사용자는 지표를 쿼리하고 사용자 지정 지표를 수집할 수 있습니다. 프리미엄 에디션에서는 모든 API 카테고리를 완벽하게 활용할 수 있습니다.
| API 카테고리 | 기초적인 | 기준 | 프리미엄 |
|---|---|---|---|
인수 단위 |
|
|
|
데이터 수집 |
|
|
|
자산 |
|
|
|
데이터 수집 |
|
|
|
데이터웨어하우스 |
|
API 사용에 대한 자세한 내용은 다음을 참조하세요."API 문서" .
2021년 4월
모니터 관리가 더 쉬워졌습니다
"모니터 그룹화"사용자 환경의 모니터 관리를 간소화합니다. 이제 여러 모니터를 그룹화하여 하나로 일시 정지할 수 있습니다. 예를 들어, 인프라 스택에 업데이트가 발생하는 경우 한 번의 클릭으로 모든 장치의 알림을 일시 중지할 수 있습니다.
모니터 그룹은 ONTAP 장치에 대한 향상된 관리를 Cloud Insights 에 제공하는 흥미로운 새 기능의 첫 번째 부분입니다.

웹후크를 사용한 향상된 알림 옵션
많은 상용 애플리케이션이 지원합니다"웹훅" 표준 입력 인터페이스로. Cloud Insights 이제 이러한 다양한 전달 채널을 지원하며 Slack, PagerDuty, Teams, Discord에 대한 기본 템플릿을 제공하고, 다른 많은 애플리케이션을 지원하기 위한 사용자 정의 가능한 일반 웹훅을 제공합니다.

향상된 장치 식별
모니터링과 문제 해결을 개선하고 정확한 보고를 제공하려면 IP 주소나 기타 식별자보다 장치 이름을 이해하는 것이 도움이 됩니다. Cloud Insights 이제 규칙 기반 접근 방식을 사용하여 환경의 스토리지 및 물리적 호스트 장치 이름을 식별하는 자동 방법을 통합합니다."장치 해상도" 관리 메뉴에서 사용할 수 있습니다.
더 많은 것을 요구하셨잖아요!
고객들이 가장 많이 요청한 사항은 데이터 범위를 시각화하기 위한 기본 옵션을 더 제공해 달라는 것이었습니다. 따라서 이제 서비스 전반에서 시간 범위 선택기를 통해 사용할 수 있는 다음의 다섯 가지 새로운 선택 사항을 추가했습니다.
-
마지막 30분
-
지난 2시간
-
지난 6시간
-
지난 12시간
-
지난 2일
하나의 Cloud Insights 환경에서 여러 구독
4월 2일부터 Cloud Insights 단일 Cloud Insights 인스턴스에서 한 고객이 동일한 에디션 유형의 여러 구독을 사용할 수 있도록 지원합니다. 이를 통해 고객은 인프라 구매와 함께 Cloud Insights 구독의 일부를 공동으로 사용할 수 있습니다. 여러 구독에 대한 도움이 필요하면 NetApp 영업팀에 문의하세요.
당신의 길을 선택하세요
Cloud Insights 설정하는 동안 모니터링 및 알림으로 시작할지, 랜섬웨어 및 내부 위협 감지로 시작할지 선택할 수 있습니다. Cloud Insights 귀하가 선택한 경로에 따라 시작 환경을 구성합니다. 나중에 언제든지 다른 경로를 구성할 수 있습니다.
더욱 쉬운 Cloud Secure 온보딩
새로운 단계별 설정 체크리스트를 통해 Cloud Secure 사용하는 것이 그 어느 때보다 쉬워졌습니다.

언제나처럼 여러분의 제안을 듣고 싶습니다! ng-cloudinsights-customerfeedback@netapp.com으로 보내주세요.
2021년 2월
업데이트된 Telegraf Agent
Telegraf 통합 데이터 수집 에이전트가 취약점과 버그 수정을 포함하여 버전 1.17.0으로 업데이트되었습니다.
클라우드 비용 분석기
NetApp 의 Spot by Cloud Cost의 강력한 기능을 경험해 보세요. 이 기능은 과거, 현재 및 예상 지출에 대한 자세한 비용 분석을 제공하여 사용자 환경에서의 클라우드 사용량에 대한 가시성을 제공합니다. 클라우드 비용 대시보드는 클라우드 비용을 명확하게 보여주고 개별 워크로드, 계정 및 서비스에 대한 세부 정보를 제공합니다.
클라우드 비용은 다음과 같은 주요 과제를 해결하는 데 도움이 될 수 있습니다.
-
클라우드 비용 추적 및 모니터링
-
낭비 및 잠재적 최적화 영역 식별
-
실행 가능한 작업 항목 전달
클라우드 비용은 모니터링에 중점을 둡니다. 자동 비용 절감 및 환경 최적화를 활성화하려면 NetApp 계정의 전체 Spot으로 업그레이드하세요.
필터를 사용하여 null 값을 갖는 객체 쿼리
이제 Cloud Insights 필터를 사용하여 null/없음 값을 갖는 속성과 메트릭을 검색할 수 있습니다. 다음 위치에서 모든 속성/측정항목에 대해 이 필터링을 수행할 수 있습니다.
-
쿼리 페이지에서
-
대시보드 위젯 및 페이지 변수
-
알림 목록 페이지에서
-
모니터를 생성할 때
null/없음 값을 필터링하려면 해당 필터 드롭다운에 없음 옵션이 나타나면 선택하기만 하면 됩니다.

다중 지역 지원
오늘부터 우리는 미국 이외 지역에 거주하는 고객의 성능을 향상시키고 보안을 강화하는 Cloud Insights 서비스를 전 세계 여러 지역에서 제공합니다. Cloud Insights/ Cloud Secure 환경이 생성된 지역에 따라 정보를 저장합니다.
딸깍 하는 소리"여기" 자세한 내용은.
2021년 1월
추가 ONTAP 메트릭 이름 변경
ONTAP 시스템에서 데이터 수집의 효율성을 개선하기 위한 지속적인 노력의 일환으로 다음 ONTAP 지표의 이름이 변경되었습니다.
이러한 지표를 사용하는 기존 대시보드 위젯이나 쿼리가 있는 경우, 새 지표 이름을 사용하도록 이를 편집하거나 다시 만들어야 합니다.
| 이전 메트릭 이름 | 새로운 메트릭 이름 |
|---|---|
netapp_ontap.disk_constituent.총_전송 |
netapp_ontap.disk_constituent.total_iops |
netapp_ontap.disk.총_전송 |
netapp_ontap.disk.total_iops |
netapp_ontap.fcp_lif.read_data |
netapp_ontap.fcp_lif.읽기_처리량 |
netapp_ontap.fcp_lif.write_data |
netapp_ontap.fcp_lif.쓰기_처리량 |
netapp_ontap.iscsi_lif.read_data |
netapp_ontap.iscsi_lif.읽기_처리량 |
netapp_ontap.iscsi_lif.write_data |
netapp_ontap.iscsi_lif.쓰기_처리량 |
netapp_ontap.lif.recv_data |
netapp_ontap.lif.recv_throughput |
netapp_ontap.lif.전송된_데이터 |
netapp_ontap.lif.전송_처리량 |
netapp_ontap.lun.read_data |
netapp_ontap.lun.읽기_처리량 |
netapp_ontap.lun.write_data |
netapp_ontap.lun.쓰기_처리량 |
netapp_ontap.nic_common.rx_bytes |
netapp_ontap.nic_common.rx_처리량 |
netapp_ontap.nic_common.tx_바이트 |
netapp_ontap.nic_common.tx_처리량 |
netapp_ontap.path.read_data |
netapp_ontap.path.read_throughput |
netapp_ontap.path.write_data |
netapp_ontap.path.write_throughput |
netapp_ontap.path.총_데이터 |
netapp_ontap.path.총 처리량 |
netapp_ontap.policy_group.read_data |
netapp_ontap.policy_group.read_throughput |
netapp_ontap.policy_group.write_data |
netapp_ontap.policy_group.write_throughput |
netapp_ontap.policy_group.other_data |
netapp_ontap.policy_group.other_throughput |
netapp_ontap.policy_group.total_data |
netapp_ontap.policy_group.총 처리량 |
netapp_ontap.system_node.disk_data_read |
netapp_ontap.system_node.디스크_처리량_읽기 |
netapp_ontap.system_node.disk_data_written |
netapp_ontap.system_node.disk_throughput_written |
netapp_ontap.system_node.hdd_data_read |
netapp_ontap.system_node.hdd_throughput_read |
netapp_ontap.system_node.hdd_data_written |
netapp_ontap.system_node.hdd_throughput_written |
netapp_ontap.system_node.ssd_data_read |
netapp_ontap.system_node.ssd_throughput_read |
netapp_ontap.system_node.ssd_data_written |
netapp_ontap.system_node.ssd_throughput_written |
netapp_ontap.system_node.net_data_recv |
netapp_ontap.system_node.net_throughput_recv |
netapp_ontap.system_node.net_data_sent |
netapp_ontap.system_node.net_throughput_sent |
netapp_ontap.system_node.fcp_data_recv |
netapp_ontap.system_node.fcp_throughput_recv |
netapp_ontap.system_node.fcp_data_sent |
netapp_ontap.system_node.fcp_throughput_sent |
netapp_ontap.volume_node.cifs_read_data |
netapp_ontap.volume_node.cifs_read_throughput |
netapp_ontap.volume_node.cifs_write_data |
netapp_ontap.volume_node.cifs_write_throughput |
netapp_ontap.볼륨_노드.nfs_read_data |
netapp_ontap.volume_node.nfs_read_throughput |
netapp_ontap.볼륨_노드.nfs_쓰기_데이터 |
netapp_ontap.volume_node.nfs_write_throughput |
netapp_ontap.볼륨_노드.iscsi_read_data |
netapp_ontap.volume_node.iscsi_read_throughput |
netapp_ontap.볼륨_노드.iscsi_write_data |
netapp_ontap.volume_node.iscsi_write_throughput |
netapp_ontap.볼륨_노드.fcp_read_data |
netapp_ontap.volume_node.fcp_read_throughput |
netapp_ontap.볼륨_노드.fcp_쓰기_데이터 |
netapp_ontap.volume_node.fcp_write_throughput |
netapp_ontap.볼륨.읽기_데이터 |
netapp_ontap.볼륨.읽기_처리량 |
netapp_ontap.볼륨.쓰기_데이터 |
netapp_ontap.볼륨.쓰기_처리량 |
netapp_ontap.워크로드.읽기_데이터 |
netapp_ontap.workload.read_throughput |
netapp_ontap.workload.write_data |
netapp_ontap.workload.write_throughput |
netapp_ontap.워크로드_볼륨.읽기_데이터 |
netapp_ontap.workload_volume.read_throughput |
netapp_ontap.워크로드_볼륨.쓰기_데이터 |
netapp_ontap.workload_volume.write_throughput |
새로운 Kubernetes 탐색기
그만큼"쿠버네티스 탐색기" Kubernetes 클러스터의 간단한 토폴로지 뷰를 제공하여 전문가가 아니더라도 클러스터 수준부터 컨테이너와 스토리지까지 문제와 종속성을 빠르게 식별할 수 있습니다.
Kubernetes Explorer의 드릴다운 세부 정보를 사용하면 Kubernetes 환경의 클러스터, 노드, 포드, 컨테이너 및 스토리지의 상태, 사용량 및 상태에 대한 다양한 정보를 탐색할 수 있습니다.

2020년 12월
더 간단한 Kubernetes 설치
Kubernetes Agent 설치가 간소화되어 사용자 상호 작용이 줄어들었습니다. "Kubernetes 에이전트 설치" 이제 Kubernetes 데이터 수집이 포함됩니다.
2020년 11월
추가 대시보드
다음과 같은 새로운 ONTAP 중심 대시보드가 갤러리에 추가되었으며 가져올 수 있습니다.
-
ONTAP: 집계 성능 및 용량
-
ONTAP FAS/ AFF - 용량 활용
-
ONTAP FAS/ AFF - 클러스터 용량
-
ONTAP FAS/ AFF - 효율성
-
ONTAP FAS/ AFF - FlexVol 성능
-
ONTAP FAS/ AFF - 노드 운영/최적 지점
-
ONTAP FAS/ AFF - 사전 사후 용량 효율성
-
ONTAP: 네트워크 포트 활동
-
ONTAP: 노드 프로토콜 성능
-
ONTAP: 노드 워크로드 성능(프런트엔드)
-
ONTAP: 프로세서
-
ONTAP: SVM 워크로드 성능(프런트엔드)
-
ONTAP: 볼륨 워크로드 성능(프런트엔드)
테이블 위젯의 열 이름 바꾸기
테이블 위젯의 메트릭 및 속성 섹션에서 열의 이름을 바꾸려면 위젯을 편집 모드로 열고 열 상단의 메뉴를 클릭하세요. 새 이름을 입력하고 _저장_을 클릭하거나 _재설정_을 클릭하여 열을 원래 이름으로 설정합니다.
이는 테이블 위젯의 열 표시 이름에만 영향을 미치며, 기본 데이터 자체의 메트릭/속성 이름은 변경되지 않습니다.

2020년 10월
통합 데이터의 기본 확장
테이블 위젯 그룹화를 통해 이제 Kubernetes, ONTAP Advanced Data 및 Agent Node 메트릭의 기본 확장이 가능해졌습니다. 예를 들어, Kubernetes _노드_를 _클러스터_별로 그룹화하면 테이블에 각 클러스터에 대한 행이 표시됩니다. 그런 다음 각 클러스터 행을 확장하여 노드 개체 목록을 볼 수 있습니다.
기본 버전 기술 지원
이제 Cloud Insights Basic Edition 구독자뿐 아니라 Standard 및 Premium Edition 구독자도 기술 지원을 받을 수 있습니다. 또한, Cloud Insights NetApp 지원 티켓을 만드는 워크플로를 단순화했습니다.
Cloud Secure 공개 API
Cloud Secure 지원"REST API" 활동 및 알림 정보에 액세스하기 위해. 이는 Cloud Secure Admin UI를 통해 생성된 API 액세스 토큰을 사용하여 달성되며, 이 토큰은 REST API에 액세스하는 데 사용됩니다. 이러한 REST API에 대한 Swagger 문서는 Cloud Secure 와 통합되어 있습니다.
2020년 9월
통합 데이터가 포함된 쿼리 페이지
Cloud Insights 쿼리 페이지는 통합 데이터(예: Kubernetes, ONTAP Advanced Metrics 등)를 지원합니다. 통합 데이터로 작업할 때 쿼리 결과 표는 "분할 화면" 보기로 표시되며, 왼쪽에는 개체/그룹화가 표시되고 오른쪽에는 개체 데이터(속성/메트릭)가 표시됩니다. 통합 데이터를 그룹화하기 위해 여러 속성을 선택할 수도 있습니다.

테이블 위젯의 단위 표시 형식
이제 메트릭/카운터 데이터(예: 기가바이트, MB/초 등)를 표시하는 열에 대한 표 위젯에서 단위 표시 형식을 사용할 수 있습니다. 지표의 표시 단위를 변경하려면 열 머리글에서 "세 개의 점" 메뉴를 클릭하고 "단위 표시"를 선택하세요. 사용 가능한 유닛 중에서 선택할 수 있습니다. 사용 가능한 단위는 표시 열의 메트릭 데이터 유형에 따라 달라집니다.

인수 단위 세부 정보 페이지
인수 단위는 이제 자체 랜딩 페이지를 갖게 되었으며, 각 AU에 대한 유용한 세부 정보와 문제 해결에 도움이 되는 정보를 제공합니다. 그만큼"AU 상세 페이지" AU 데이터 수집기에 대한 링크와 유용한 상태 정보를 제공합니다.
Cloud Secure Docker 종속성 제거됨
Docker에 대한 Cloud Secure의 종속성이 제거되었습니다. Cloud Secure 에이전트 설치에 Docker가 더 이상 필요하지 않습니다.
보고 사용자 역할
Reporting이 포함된 Cloud Insights Premium Edition을 사용하는 경우, 해당 환경의 모든 Cloud Insights 사용자는 Reporting 애플리케이션(예: Cognos)에 대한 Single Sign-On(SSO) 로그인도 가능합니다. 메뉴에서 Reports 링크를 클릭하면 자동으로 Reporting에 로그인됩니다.
Cloud Insights 에서의 사용자 역할은 다음을 결정합니다."보고 사용자 역할" :
Cloud Insights 역할 |
보고 역할 |
보고 권한 |
손님 |
소비자 |
보고서를 보고, 일정을 잡고, 실행할 수 있으며, 언어와 시간대 등의 개인 기본 설정을 지정할 수 있습니다. 소비자는 보고서를 작성하거나 관리 작업을 수행할 수 없습니다. |
사용자 |
작가 |
모든 소비자 기능을 수행할 수 있고 보고서와 대시보드를 만들고 관리할 수 있습니다. |
관리자 |
관리자 |
모든 작성자 기능은 물론 보고서 구성, 보고 작업 종료 및 재시작 등 모든 관리 작업을 수행할 수 있습니다. |
|
|
Cloud Insights Reporting은 500MU 이상의 환경에서 사용할 수 있습니다. |
|
|
현재 Premium Edition 고객이시고 보고서를 보관하고 싶으시다면 이 글을 읽어보세요."기존 고객을 위한 중요 참고 사항" . |
데이터 수집을 위한 새로운 API 카테고리
Cloud Insights 데이터 수집 API 범주가 추가되어 사용자 정의 데이터와 에이전트를 더욱 효과적으로 제어할 수 있습니다. 이 API 및 기타 API 범주에 대한 자세한 설명서는 Cloud Insights 에서 *관리 > API 액세스*로 이동하여 API 설명서 링크를 클릭하면 확인할 수 있습니다. AU 세부 정보 페이지와 AU 목록 페이지에 표시되는 메모 필드에 AU에 대한 주석을 첨부할 수도 있습니다.
2020년 8월
모니터링 및 경고
스토리지 개체, VM, EC2 및 포트에 대한 성능 정책을 설정하는 현재 기능 외에도 Cloud Insights Standard Edition에는 이제 다음 기능이 포함됩니다."모니터 구성" Kubernetes용 통합 데이터, ONTAP 고급 메트릭 및 Telegraf 플러그인에 대한 임계값입니다. 알림을 발생시키려는 각 개체 메트릭에 대한 모니터를 만들고, 경고 수준이나 위험 수준 임계값에 대한 조건을 설정하고, 각 수준에 대해 원하는 이메일 수신자를 지정하기만 하면 됩니다. 그러면 당신은 할 수 있습니다"알림 보기 및 관리" 추세를 추적하거나 문제를 해결합니다.

2020년 7월
Cloud Secure 스냅샷 찍기 작업
Cloud Secure 악성 활동이 감지되면 자동으로 스냅샷을 찍어 데이터를 보호하고 데이터가 안전하게 백업되도록 보장합니다.
랜섬웨어 공격이나 기타 비정상적인 사용자 활동이 감지되면 스냅샷을 찍는 자동 대응 정책을 정의할 수 있습니다. 알림 페이지에서 수동으로 스냅샷을 찍을 수도 있습니다.
자동 스냅샷 촬영:
수동 스냅샷:
메트릭/카운터 업데이트
다음 용량 카운터는 Cloud Insights UI와 REST API에서 사용할 수 있습니다. 이전에는 이러한 카운터를 데이터 웨어하우스/보고에만 사용할 수 있었습니다.
| 객체 유형 | 계수기 |
|---|---|
스토리지 |
용량 - 예비 원시 용량 - 실패한 원시 |
스토리지 풀 |
데이터 용량 - 사용된 데이터 용량 - 기타 총 용량 - 사용된 기타 용량 - 총 용량 - 원시 용량 - 소프트 제한 |
내부 볼륨 |
데이터 용량 - 사용된 데이터 용량 - 총 기타 용량 - 사용된 기타 용량 - 총 복제 저장된 용량 - 총 |
Cloud Secure 잠재적 공격 탐지
Cloud Secure 이제 랜섬웨어와 같은 잠재적인 공격을 탐지합니다. 알림 목록 페이지에서 알림을 클릭하면 다음 내용을 보여주는 세부 정보 페이지가 열립니다.
-
공격 시간
-
연관된 사용자 및 파일 활동
-
조치가 취해졌습니다
-
보안 위반 가능성을 추적하는 데 도움이 되는 추가 정보
랜섬웨어 공격 가능성을 보여주는 알림 페이지:
잠재적인 랜섬웨어 공격에 대한 세부 정보 페이지:
AWS를 통해 Premium Edition 구독
Cloud Insights 평가판 사용 중에는 다음을 수행할 수 있습니다."자가 구독" AWS Marketplace를 통해 Cloud Insights Standard Edition이나 Premium Edition으로 전환할 수 있습니다. 이전에는 AWS Marketplace를 통해서만 Standard Edition에 대한 자체 구독이 가능했습니다.
향상된 테이블 위젯
대시보드/자산 페이지 표 위젯에는 다음과 같은 향상된 기능이 포함되어 있습니다.
-
"분할 화면" 보기: 테이블 위젯은 왼쪽에 개체/그룹화를 표시하고 오른쪽에 개체 데이터(속성/메트릭)를 표시합니다.

-
다중 속성 그룹화: 통합 데이터(Kubernetes, ONTAP Advanced Metrics, Docker 등)의 경우 그룹화할 다중 속성을 선택할 수 있습니다. 데이터는 선택한 그룹화 속성에 따라 표시됩니다.
통합 데이터를 사용한 그룹화(편집 모드에서 표시):

-
인프라 데이터(스토리지, EC2, VM, 포트 등)에 대한 그룹화는 이전과 마찬가지로 단일 속성을 기준으로 합니다. 객체가 아닌 속성별로 그룹화하는 경우, 테이블에서 그룹 행을 확장하여 그룹 내의 모든 객체를 볼 수 있습니다.
인프라 데이터를 사용한 그룹화(표시 모드에 표시):

메트릭 필터링
위젯에서 객체의 속성을 필터링하는 것 외에도 이제 메트릭을 필터링할 수도 있습니다.

통합 데이터(Kubernetes, ONTAP Advanced Data 등)를 사용할 때 메트릭 필터링은 플롯된 데이터 시리즈에서 개별/일치하지 않는 데이터 포인트를 제거하는 반면, 인프라 데이터(스토리지, VM, 포트 등)의 경우 필터는 데이터 시리즈의 집계된 값에 적용되어 차트에서 전체 개체를 제거할 수 있습니다.

ONTAP 고급 카운터 데이터
Cloud Insights ONTAP 장치에서 수집된 다양한 카운터와 지표를 제공하는 NetApp의 ONTAP 전용 *고급 카운터 데이터*를 활용합니다. ONTAP Advanced Counter Data는 모든 NetApp ONTAP 고객에게 제공됩니다. 이러한 측정항목을 사용하면 Cloud Insights 위젯과 대시보드에서 사용자 정의되고 광범위한 시각화가 가능합니다.
ONTAP 고급 카운터는 위젯 쿼리에서 "netapp_ontap"을 검색하고 카운터 중에서 선택하여 찾을 수 있습니다.

카운터 이름의 추가 부분을 입력하면 검색을 구체화할 수 있습니다. 예를 들어:
-
라이프
-
골재
-
오프박스_vscan_서버
-
그리고 더 많은 것

다음 사항에 유의하세요.
-
새로운 ONTAP 데이터 수집기의 경우 고급 데이터 수집이 기본적으로 활성화됩니다. 기존 ONTAP 데이터 수집기에 대해 고급 데이터 수집을 활성화하려면 데이터 수집기를 편집하고 고급 구성 섹션을 확장합니다.
-
7모드 ONTAP 에서는 고급 데이터 수집 기능을 사용할 수 없습니다.
고급 카운터 대시보드
Cloud Insights 에는 집계 성능, 볼륨 워크로드, 프로세서 활동 등의 주제에 대한 ONTAP 고급 카운터를 시각화하는 데 도움이 되는 다양한 사전 디자인된 대시보드가 제공됩니다. 하나 이상의 ONTAP 데이터 수집기를 구성한 경우, 대시보드 목록 페이지의 대시보드 갤러리에서 해당 수집기를 가져올 수 있습니다.
자세히 알아보기
ONTAP Advanced Data에 대한 자세한 내용은 다음 링크에서 확인할 수 있습니다.
-
https://mysupport.netapp.com/site/tools/tool-eula/netapp-harvest(참고: NetApp 지원에 로그인해야 합니다.)
정책 및 위반 사항 메뉴
성과 정책 및 위반 사항은 이제 알림 메뉴에서 확인할 수 있습니다. 정책 및 위반 기능은 변경되지 않았습니다.

업데이트된 Telegraf Agent
Telegraf 통합 데이터 수집 에이전트가 업데이트되었습니다."버전 1.14" 여기에는 버그 수정, 보안 패치, 새로운 플러그인이 포함됩니다.
참고: Kubernetes 플랫폼에서 Kubernetes 데이터 수집기를 구성하는 경우 "clusterrole" 속성에 대한 권한이 부족하여 로그에 "HTTP 상태 403 금지됨" 오류가 표시될 수 있습니다.
이 문제를 해결하려면 다음 강조 표시된 줄을 endpoint-access clusterrole의 rules: 섹션에 추가한 다음 Telegraf Pod를 다시 시작합니다.
rules: - apiGroups: - "" - apps - autoscaling - batch - extensions - policy - rbac.authorization.k8s.io attributeRestrictions: null resources: - nodes/metrics - nodes/proxy <== Add this line - nodes/stats - pods <== Add this line verbs: - get - list <== Add this line
2020년 6월
간소화된 데이터 수집기 오류 보고
데이터 수집기 페이지의 오류 보고서 보내기 버튼을 사용하면 데이터 수집기 오류를 더 쉽게 보고할 수 있습니다. 버튼을 클릭하면 오류에 대한 기본 정보가 NetApp 으로 전송되고 문제에 대한 조사가 시작됩니다. 이 버튼을 누르면 Cloud Insights 에서 NetApp 알림이 전송되었음을 확인하고, 오류 보고서 버튼이 비활성화되어 해당 데이터 수집기에 대한 오류 보고서가 전송되었음을 나타냅니다. 브라우저 페이지가 새로 고쳐질 때까지 버튼은 비활성화 상태로 유지됩니다.

위젯 개선
대시보드 위젯에는 다음과 같은 개선 사항이 적용되었습니다. 이러한 개선 사항은 미리 보기 기능으로 간주되므로 모든 Cloud Insights 환경에서 사용할 수 있는 것은 아닙니다.
-
새로운 객체/메트릭 선택기: 객체(스토리지, 디스크, 포트, 노드 등)와 관련 메트릭(IOPS, 대기 시간, CPU 수 등)을 이제 강력한 검색 기능을 갖춘 단일 포괄적 드롭다운 위젯으로 사용할 수 있습니다. 드롭다운에 여러 개의 부분 용어를 입력하면 Cloud Insights 해당 용어를 충족하는 모든 개체 메트릭을 나열합니다.

-
여러 태그 그룹화: 통합 데이터(Kubernetes 등)를 작업할 때 여러 태그/속성으로 데이터를 그룹화할 수 있습니다. 예를 들어, Kubernetes 네임스페이스와 컨테이너 이름에 따른 메모리 사용량을 합산합니다.

2020년 5월
보고 사용자 역할
보고에 다음 역할이 추가되었습니다.
-
Cloud Insights 소비자: 보고서를 실행하고 볼 수 있습니다.
-
Cloud Insights 작성자: 소비자 기능을 수행하고 보고서와 대시보드를 생성 및 관리할 수 있습니다.
-
Cloud Insights 관리자: 작성자 기능은 물론 모든 관리 작업도 수행할 수 있습니다.
Cloud Secure 업데이트
Cloud Insights 에는 다음과 같은 최근 Cloud Secure 변경 사항이 포함되어 있습니다.
포렌식 > 활동 포렌식 페이지에서는 사용자 활동을 분석하고 조사할 수 있는 두 가지 보기를 제공합니다.
-
사용자 활동에 초점을 맞춘 활동 보기(무슨 작업? (어디서 공연했나요?)
-
사용자가 액세스한 파일에 초점을 맞춘 엔터티 보기입니다.

또한, 알림 이메일 알림에는 이제 알림 페이지로 직접 연결되는 링크가 포함됩니다.
대시보드 그룹화
대시보드 그룹화를 통해 더 나은"대시보드 관리" 귀하와 관련된 내용입니다. 예를 들어, 저장소나 가상 머신 등을 "원스톱"으로 관리하기 위해 관련 대시보드를 그룹에 추가할 수 있습니다.
그룹은 사용자별로 맞춤 설정되므로 한 사람의 그룹은 다른 사람의 그룹과 다를 수 있습니다. 필요한 만큼 많은 그룹을 만들 수 있으며, 각 그룹에 대시보드를 원하는 만큼 추가할 수 있습니다.

대시보드 고정
대시보드를 고정하면 즐겨찾는 항목이 항상 목록 맨 위에 표시됩니다.

TV 모드 및 자동 새로 고침
"TV 모드 및 자동 새로 고침"대시보드 또는 자산 페이지에서 데이터를 거의 실시간으로 표시할 수 있습니다.
-
*TV 모드*는 깔끔한 화면을 제공합니다. 탐색 메뉴가 숨겨져 있어 데이터를 표시할 수 있는 화면 공간이 더 넓어집니다.
-
대시보드와 자산 랜딩 페이지의 위젯에 있는 데이터는 선택한 대시보드 시간 범위(또는 대시보드 시간을 재정의하도록 설정된 경우 위젯 시간 범위)에 따라 결정되는 새로 고침 간격(최소 10초)에 따라 *자동 새로 고침*됩니다.
TV 모드와 자동 새로 고침을 결합하면 Cloud Insights 데이터의 라이브 보기가 제공되므로 원활한 데모나 사내 모니터링에 적합합니다.
2020년 4월
새로운 대시보드 시간 범위 선택
대시보드 및 기타 클라우드 인사이트 페이지의 시간 범위 선택 항목에 이제 지난 1시간 및 _지난 15분_이 추가되었습니다.
Cloud Secure 업데이트
Cloud Insights 에는 다음과 같은 최근 Cloud Secure 변경 사항이 포함되어 있습니다.
-
사용자가 권한, 소유자 또는 그룹 소유권을 변경했는지 감지하기 위해 파일 및 폴더 메타데이터 변경을 더 잘 인식합니다.
-
사용자 활동 보고서를 CSV로 내보냅니다.
Cloud Secure 파일과 폴더에 대한 모든 사용자 액세스 작업을 모니터링하고 감사합니다. 활동 감사를 통해 내부 보안 정책을 준수하고, PCI, GDPR, HIPAA와 같은 외부 규정 준수 요구 사항을 충족하고, 데이터 침해 및 보안 사고 조사를 수행할 수 있습니다.
기본 대시보드 시간
대시보드의 기본 시간 범위는 이제 24시간이 아닌 3시간입니다.
최적화된 집계 시간
최적화된"시간 집계" 3시간 및 24시간 대시보드/위젯 시간 범위에서는 시계열 위젯(선형, 스플라인, 영역형 및 스택 영역형 차트)의 간격이 더 빈번하게 나타나므로 데이터를 더 빠르게 차트로 작성할 수 있습니다.
-
3시간 시간 범위는 1분 집계 간격으로 최적화됩니다. 이전에는 5분이었습니다.
-
24시간 시간 범위는 30분 집계 간격으로 최적화됩니다. 이전에는 1시간이었습니다.
사용자 정의 간격을 설정하여 최적화된 집계를 재정의할 수 있습니다.
디스플레이 단위 자동 서식
대부분의 위젯에서 Cloud Insights 값을 표시할 기본 단위(예: 메가바이트, 천, 백분율, 밀리초(ms) 등)를 알고 있습니다."자동으로 포맷" 위젯을 가장 읽기 쉬운 단위로 변경합니다. 예를 들어, 1,234,567,890바이트의 데이터 값은 자동으로 1.23기비바이트로 포맷됩니다. 많은 경우, Cloud Insights 수집되는 데이터에 가장 적합한 형식을 알고 있습니다. 가장 적합한 형식을 알 수 없는 경우나 자동 서식을 무시하고 싶은 위젯에서는 원하는 형식을 선택할 수 있습니다.

API를 사용하여 주석 가져오기
Cloud Insights Premium Edition의 강력한 API를 사용하면 이제 다음을 수행할 수 있습니다."주석 가져오기" .CSV 파일을 사용하여 이를 객체에 할당합니다. 동일한 방식으로 애플리케이션을 가져오고 비즈니스 엔터티를 할당할 수도 있습니다.

더 간단한 위젯 선택기
새로운 위젯 선택기를 사용하면 대시보드와 자산 랜딩 페이지에 위젯을 더 쉽게 추가할 수 있습니다. 모든 위젯 유형을 한 번에 하나의 뷰에 표시하여 사용자가 원하는 위젯을 찾기 위해 위젯 유형 목록을 스크롤할 필요가 없습니다. 관련 위젯은 새로운 선택기에서 색상으로 구분되고 근접성에 따라 그룹화됩니다.

2020년 2월
프리미엄 에디션이 포함된 API
Cloud Insights Premium Edition에는 다음이 포함됩니다."강력한 API" CMDB나 다른 티켓팅 시스템 등 다른 애플리케이션과 Cloud Insights 통합하는 데 사용할 수 있습니다.
자세한 Swagger 기반 정보는 관리 > API 액세스*의 *API 문서 링크에서 확인할 수 있습니다. Swagger는 API에 대한 간략한 설명과 사용 정보를 제공하며, 사용자 환경에서 각 API를 사용해 볼 수 있도록 해줍니다.
Cloud Insights API는 액세스 토큰을 사용하여 자산이나 컬렉션과 같은 API 범주에 대한 권한 기반 액세스를 제공합니다.

데이터 수집기 추가 후 초기 폴링
이전에는 새로운 데이터 수집기를 구성한 후 Cloud Insights 데이터 수집기를 즉시 폴링하여 인벤토리 데이터를 수집했지만, 구성된 성능 폴링 간격(일반적으로 15분)이 될 때까지 기다렸다가 초기 성능 데이터를 수집했습니다. 그런 다음 두 번째 성능 폴링을 시작하기 전에 또 다른 간격을 기다려야 하는데, 이는 새로운 데이터 수집기에서 의미 있는 데이터를 수집하기까지 최대 _30분_이 걸린다는 것을 의미합니다.
데이터 수집기"투표" 크게 개선되어, 첫 번째 성능 폴링은 인벤토리 폴링 직후에 이루어지고, 두 번째 성능 폴링은 첫 번째 성능 폴링이 완료된 후 몇 초 이내에 이루어집니다. 이를 통해 Cloud Insights 매우 짧은 시간 내에 대시보드와 그래프에 유용한 데이터를 표시할 수 있습니다.
이러한 폴링 동작은 기존 데이터 수집기의 구성을 편집한 후에도 발생합니다.
더 쉬운 위젯 복제
대시보드나 랜딩 페이지에서 위젯 사본을 만드는 것이 그 어느 때보다 쉬워졌습니다. 대시보드 편집 모드에서 위젯의 메뉴를 클릭하고 *복제*를 선택합니다. 위젯 편집기가 실행되고, 원래 위젯의 구성이 미리 채워지고 위젯 이름에 "복사" 접미사가 추가됩니다. 필요한 변경 사항을 쉽게 적용하고 새 위젯을 저장할 수 있습니다. 위젯은 대시보드 하단에 배치되며, 필요에 따라 위치를 조정할 수 있습니다. 모든 변경이 완료되면 대시보드를 저장하는 것을 잊지 마세요.

단일 로그인(SSO)
Cloud Insights Premium Edition을 사용하면 관리자는 *를 활성화할 수 있습니다."단일 로그인" * 모든 사용자가 개별적으로 초대하지 않고도 회사 도메인의 Cloud Insights 에 (SSO) 액세스할 수 있습니다. SSO를 활성화하면 동일한 도메인 이메일 주소를 가진 모든 사용자가 회사 자격 증명을 사용하여 Cloud Insights 에 로그인할 수 있습니다.
|
|
SSO는 Cloud Insights Premium Edition에서만 사용할 수 있으며, Cloud Insights 에서 활성화하려면 먼저 구성해야 합니다. SSO 구성에는 다음이 포함됩니다."아이덴티티 페더레이션" NetApp Cloud Central을 통해. 페더레이션을 사용하면 단일 로그인 사용자가 회사 디렉토리의 자격 증명을 사용하여 NetApp Cloud Central 계정에 액세스할 수 있습니다. |
2020년 1월
REST API에 대한 Swagger 문서
Swagger는 Cloud Insights 에서 사용 가능한 각 REST API와 그 사용법, 구문을 설명합니다. Cloud Insights API에 대한 정보는 다음에서 제공됩니다."선적 서류 비치" .
기능 튜토리얼 진행률 표시줄
기능 튜토리얼 체크리스트가 상단 배너로 이동되었으며 이제 진행률 표시기가 추가되었습니다. 튜토리얼은 사용자가 해지할 때까지 각 사용자에게 제공되며 항상 Cloud Insights 에서 사용할 수 있습니다."선적 서류 비치" .

인수 단위 변경
호스트 또는 VM에 이미 설치된 AU와 동일한 이름을 가진 AU(획득 단위)를 설치하는 경우 Cloud Insights AU 이름에 "_1", "_2" 등을 추가하여 고유한 이름을 보장합니다. 이는 Cloud Insights 에서 AU를 먼저 제거하지 않고 동일한 VM에서 AU를 제거했다가 다시 설치하는 경우에도 마찬가지입니다. 전혀 다른 AU 이름을 원하시나요? 문제없습니다. AU는 설치 후 이름을 바꿀 수 있습니다.
위젯에서 최적화된 시간 집계
위젯에서는 최적화된 시간 집계 간격이나 사용자가 설정한 사용자 정의 간격 중에서 선택할 수 있습니다. 최적화된 집계는 선택된 대시보드 시간 범위(또는 대시보드 시간을 재정의하는 경우 위젯 시간 범위)에 따라 자동으로 올바른 시간 간격을 선택합니다. 대시보드 또는 위젯 시간 범위가 변경되면 간격도 동적으로 변경됩니다.
간소화된 " Cloud Insights 시작하기" 프로세스
Cloud Insights 사용을 시작하는 프로세스가 간소화되어 처음 설정할 때 더욱 원활하고 쉽게 사용할 수 있습니다. 초기 데이터 수집기를 선택하고 지침을 따르세요. Cloud Insights 데이터 수집기와 필요한 에이전트 또는 인수 단위를 구성하는 과정을 안내합니다. 대부분의 경우, 하나 이상의 초기 대시보드를 가져와서 환경에 대한 통찰력을 빠르게 얻을 수 있습니다(하지만 Cloud Insights 에서 의미 있는 데이터를 수집하는 데 최대 30분이 걸릴 수 있습니다).
추가 개선 사항:
-
수집 장치 설치가 더 간단하고 빠르게 실행됩니다.
-
알파벳순 데이터 수집기를 선택하면 원하는 데이터 수집기를 더 쉽게 찾을 수 있습니다.
-
개선된 데이터 수집기 설정 지침을 따르기가 더 쉬워졌습니다.
-
숙련된 사용자는 버튼 하나만 클릭하면 시작 과정을 건너뛸 수 있습니다.
-
새로운 진행률 표시줄은 진행 상황의 어느 단계에 있는지 보여줍니다.


