Data Infrastructure Insights的新功能
NetApp不斷改進和增強其產品和服務。以下是Data Infrastructure Insights(以前稱為Cloud Insights)中的一些最新特性和功能。
2025年12月
使用共用查詢控制查詢存取權限
共用您建立的查詢,並設定精細的權限控制。選擇唯讀檢視器模式以防止修改,或選擇編輯模式以允許變更。私有查詢可供建立者使用,而共用查詢可在註解規則中使用,或複製用於特殊用例,讓您可以完全控制查詢在整個組織中的使用和修改方式。

此外,具有_Guest_角色的使用者現在可以建立和管理自己的私有查詢。
更好地篩選監控器
對監控清單和群組的篩選功能進行了改進,增加了通配符支援、多個篩選器、包含/排除功能等。

更清晰的儀錶板視覺化效果
改進後的儀錶板設計可協助您查看最重要的資訊。透過陰影邊框分隔小部件,並移除分隔線,增強視覺清晰度,減少雜亂,讓您可以專注於資料洞察。這些改進創造了更簡潔、更直觀的儀錶板體驗,使用戶能夠更快、更容易地發現趨勢和異常情況。
2025年11月
設定您的個人化主頁
將任意Data Infrastructure Insights頁面設定為您的個人化主頁,從而簡化您的日常監控工作流程。每個使用者都可以選擇不同的主頁,以便專注於對他們來說重要的內容:關鍵儀表板、警報、基礎設施健康狀況、工作負載安全等等。

利用自動儀錶板分組功能保持井然有序
利用智慧分組功能,自動將匯入的圖庫儀表板整理成邏輯類別,從而改變您的儀表板體驗。新的分組功能使匯入儀表板變得輕而易舉,並根據每個儀表板的功能及其與您環境的相關性,將其放置在相應的群組中。

2025年10月
基礎設施健康:即時了解儲存和結構風險
利用我們全新的「基礎設施健康」功能,您可以即時了解儲存和結構中的潛在風險。單一、顏色編碼的儀表板為您提供統一的風險可見性,幫助您最大限度地減少停機時間並快速減輕收入損失。
低於 100 的分數表示有潛在問題;分數越低,資源越不健康。將資源按資料中心或區域分組,以獲得直覺、全面的健康評分,讓您可以輕鬆確定關鍵區域的優先順序並進行故障排除。

只需單擊按鈕即可在螢幕滑出面板中查看詳細信息,快速查明需要注意的問題並確保系統安全和彈性。

多條件監控器,實現精確警報
透過為任何指標監視器添加可選的第二個條件,減少警報噪音並提高監視精度。只有同時滿足兩個條件時才會觸發警報,從而為您提供更有針對性的通知,重點關注對您最重要的場景。

查詢改進:一目了然的對象詳細信息
選擇物件查詢結果清單中的一行將開啟所選物件的詳細資訊面板。快速查看指標和屬性(物件查詢的預設視圖)、警報和變更、效能和健康評分,或探索相關資源。所有相關對象資訊都觸手可及。

工作負載安全性改進
兩個新的 API 可讓您更好地控制工作負載安全環境:
-
使用 GET /rest/v1/cloudsecure/activities/groups 檢視和管理群組。
-
使用 POST /rest/v1/cloudsecure/collectors/{collector-uuid}/status 暫停和恢復資料收集器
此外,工作負載安全角色權限檢查現在更加安全。由於安全性的提高,一些現有使用者在新增收集器時可能會遇到權限問題。按照"文件"。
2025年8月
觸手可及的重點小工具數據
大多數小部件中的新*分析*功能可讓您一次仔細查看一個小部件中的資料。只需單擊小部件上的“分析”按鈕即可打開詳細視圖,您可以在其中以交互方式探索底層數據並放大以獲得更深入的見解 - 而無需離開儀表板上下文。

匯出和匯入儀表板
如果您管理多個租戶並開發了一個有用的儀表板,則可以匯出該儀表板並將其匯入到另一個租戶。

增強的雲端整合: Google Cloud NetApp Volumes (GCNV) 支持
-
Google Cloud NetApp Volumes* (GCNV) 現已完全支援作為 DII 中的資料收集器,從而完善了我們的混合雲監控生態系統。了解整個基礎架構中的關鍵儲存對象,例如組織、池和磁碟區。現在,您可以從單一平台追蹤所有儲存環境(本地或雲端)。
增強型StorageGRID監控
StorageGRID日誌收集現在預設啟用,為 DII 提供事件追蹤數據,並且我們擴展了 StorageGrid 監控,增加了 50 多個預設警報、即時事件追蹤和新儀表板,以簡化複雜的儲存網格操作。透過深入了解流量策略和儲存桶效能來提前解決問題。
作業系統支援
除了以下作業系統外,Data Infrastructure Insights採集單元現在還支援以下作業系統"已經支持":
-
AlmaLinux(64位)10
-
Red Hat(64位)10
-
Rocky(64 位)9.6
2025年6月
VM Analyzer:全面的虛擬機器到儲存視覺性和故障排除
DII 的 VM Analyzer 功能提供了虛擬化環境的全面、端對端視圖。 VM Analyzer 透過對應從虛擬機器到儲存的整個路徑來簡化故障排除,使用戶能夠快速找出虛擬磁碟、虛擬機器、主機、資料儲存區、磁碟區和儲存中的效能問題。透過直覺的拓撲視圖、過濾和詳細的效能指標,管理員可以輕鬆識別瓶頸、分析流量不平衡並優化整體儲存效能。

作業系統支援
除了以下作業系統外,Data Infrastructure Insights採集單元現在還支援以下作業系統"已經支持":
-
Debian(64 位元)12
-
Oracle Enterprise Linux(64 位元)9.6
-
Red Hat(64位)9.6
2025年5月
全新登陸頁面幫助您保持流暢
重新設計的登陸頁面在一個視圖中顯示您需要的所有內容 - 摘要資料、效能圖表、相關性、警報和變更以及關鍵資源。
現在,您可以更快地排除故障並保持流程,而無需在選項卡之間跳轉或丟失上下文。

工作負載安全性改進
Webhook 現可用於工作負載安全警報
Workload Security 現在支援傳送開箱即用的 webhook 通知給 Slack、PagerDuty、Teams 等工具。此外,我們還提供可自訂的模板,可讓您自訂訊息或與任何其他 SIEM 或第三方應用程式整合。將關鍵警報直接路由到您現有的安全工作流程中,以便您的團隊可以更快地進行調查和回應。

跨代理遷移工作負載安全收集器
您可以輕鬆地將工作負載安全收集器從一個代理遷移到另一個代理,從而實現跨代理的收集器的有效負載平衡。遷移非常簡單,只需編輯收集器並從清單中選擇目標代理。

.CSV異步導出
將資料匯出到 .CSV 可能需要幾秒鐘到幾個小時的時間,具體取決於要匯出的資料量。Data Infrastructure Insights現在可以非同步匯出數據,因此您可以在編譯 .CSV 時繼續工作。
透過選擇右上角工具列中的「鈴鐺」圖示來查看您的 .CSV 匯出。

2025年4月
ML 驅動的線路小部件異常邊界,用於主動解決問題
為了解決折線圖或樣條圖小工具的效能問題,您現在可以顯示預期行為邊界以及實際指標,從而區分正常和異常指標趨勢。
DII 機器學習透過季節性資料分析根據歷史模式建立智慧閾值。當指標偏離預期範圍時,系統會將其突出顯示為異常,從而能夠快速識別問題,減少平均解決時間,並在問題影響營運之前解決問題。

利用 VSAN 儲存支援優化 VMware 成本
我們的 VM 最佳化功能現在包括對具有 VSAN 儲存的 VMWare 環境的支援。除了 CPU 和記憶體使用情況之外,分析現在還會考慮本地 VSAN 儲存的回收建議,幫助您進一步降低授權成本。

警報詳情觸手可及
使用新的滑出面板,調查警報比以往更容易。選擇一個警報以查看該警報的詳細信息,並在調查問題時輕鬆在警報之間切換而不會丟失您的位置。

工作負載安全取證異步導出
匯出取證資料可能需要幾秒鐘到幾個小時的時間,具體取決於要匯出的資料量。 Workload Security 非同步匯出該數據,因此您可以在編譯 .CSV 時繼續工作。
資料收集器通知分組到規則中
如果您已在資料收集器上配置了通知,則從 4 月 15 日開始,這些通知將在通知規則中處理,對於具有相同收件者的收集器使用單一規則。不同收件人的收藏家將有不同的規則。現有的收集器通知已遷移到通知規則。
2025年3月
增強情境導航,實現高效率的基礎架構管理
利用Data Infrastructure Insights實現卓越運營,從而節省時間。我們現在添加了上下文選單鏈接,允許您從任何對象直接跳到資產登錄頁面以獲取設備性能洞察、SAN 分析器以進行網絡拓撲可視化、日誌以進行操作感知或變更分析器以進行配置管理。
透過跨多個視圖即時存取關鍵數據,您可以更快地更清楚地了解物件關係。這種簡化的工作流程加速了決策和問題解決,最終節省您的時間並增強您的整體分析能力。

保留已移除資產的歷史記錄
我們增強的基礎設施變更功能現在可以保留已刪除資產的歷史記錄,例如已移動且不再可用的 qtree 和磁碟區。
您的故障排除難題中遺漏了什麼嗎?不再!您將看到所有內容(包括標有刪除線的已刪除對象),即使在資產被刪除後也能為您提供完整的背景信息,確保您不會錯過過去更改或端到端路徑上的警報中的關鍵元素。
結果如何?即使相關資產不再存在,也能更快解決並做出更有自信的基礎設施決策。

Kubernetes Operator 一鍵升級
想要確保您擁有最新的 Kubernetes Operator 嗎?從 DII Kubernetes Collectors 叢集選單按需升級操作員。只需從選單中選擇升級,操作員就會驗證圖像簽名,捕獲目前安裝的快照,並執行升級。
按鈕升級是一項可選功能,其啟動可以根據每個叢集進行管理。

測試儲存工作負載安全資料收集器的連接
測試連線功能旨在協助最終用戶在Data Infrastructure Insights(DII) 工作負載安全性中設定資料收集器時識別故障的具體原因。這使得用戶能夠自行修正與網路通訊或缺失角色相關的問題。

作業系統支援
除了以下作業系統外,Data Infrastructure Insights採集單元現在還支援以下作業系統"已經支持":
-
AlmaLinux 9.5
-
Debian(64 位元)11
-
OpenSUSE Leap 15.6
-
Oracle Enterprise Linux(64 位元)8.9、8.10、9.5
-
Red Hat(64 位元)8.9、8.10、9.5
-
洛奇 9.5
-
SUSE Linux Enterprise Server 15 SP6
-
Ubuntu 伺服器 24.04 LTS
2025年二月
ONTAP essentials 現包含最新一代的開箱即用管理功能"ASA"裝置.這包括用於在ONTAP上運行的工作負載的 VM 到 LUN 拓撲的 SAN Analyzer,現在也可作為Data Infrastructure Insights基本版的一部分獲得NetApp支援。

DII API 使用情況追蹤:增強安全性和效率
透過增強的 REST API 使用情況追蹤(可供管理員使用者使用)來加強您的安全態勢並簡化資源管理。透過 API 使用情況追蹤,您可以查看正在使用哪些 API 令牌、來自哪些 IP 位址以及它們產生的流量。透過將令牌連結到特定的 IP 位址和使用級別,您將深入了解系統存取和使用趨勢,從而獲得維護安全、高效的環境和保持營運順利進行所需的控制。
若要查看 API 使用情況,請導覽至 可觀察性 > 管理 > API 存取 並選擇 查看 API 使用情況。請注意,此 API 僅適用於 DII 可觀察性 API;它不適用於工作負載安全性。

限制使用者的工作負載安全 API
已新增新的 API 來管理工作負載安全性中的使用者限制。使用 API,您可以封鎖或取消封鎖用戶,或變更其受限存取的持續時間。請參閱管理 > API 存取 > API 文件頁面,以了解 cloudsecure_actions.block API。
2025年1月
透過法證分組主動管理風險
介紹我們的最新功能,旨在增強您的安全和資源管理能力!借助高級分組功能和分層多分組支持,您現在可以輕鬆識別訪問特定資料夾的用戶,確定最活躍的用戶和共享,並透過追蹤活躍用戶端 IP 位址主動管理風險。透過精確定位存取最多的檔案和資料夾來優化您的儲存和頻寬使用情況,並透過識別使用者來增強對系統存取的控制。

儀表板存取控制
Data Infrastructure Insights現在可以讓您更好地控制對您建立的儀表板的存取。您可以選擇誰可以修改您的圖表。您可以控制潛在敏感資訊的暴露。仍在處理尚未準備好供一般人查看的儀表板嗎?您可以將其保密,直到您準備好分享它為止。

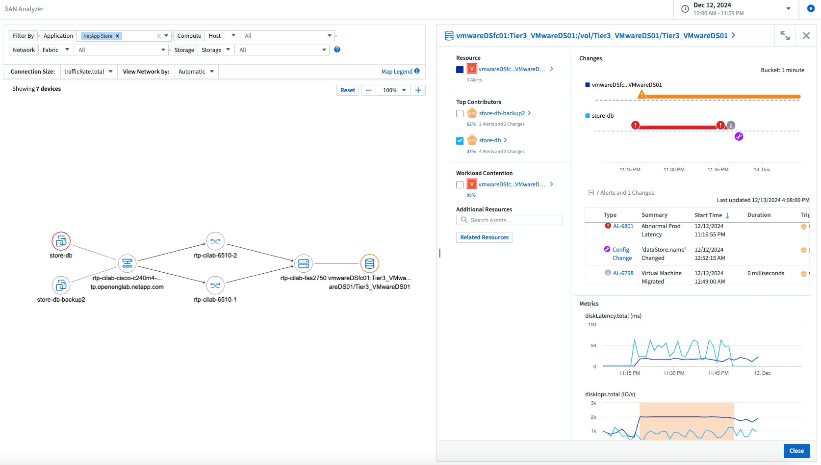
2024年12月
SAN Analyzer 簡介:增強區塊工作負載的可見性
SAN 在處理重要工作負載方面發揮著至關重要的作用,但其複雜性可能會導致嚴重的中斷和客戶中斷。透過 DII 的 SAN Analyzer,管理 SAN 變得更簡單、更有效率。這個強大的工具提供了端到端的可視性,將依賴關係從 VM/主機映射到網路、LUN 和儲存。透過提供互動式拓撲圖,SAN Analyzer 使您能夠找出問題、了解變更並增強對資料流的理解。使用 SAN Analyzer 簡化複雜 IT 環境中的 SAN 管理並提高對區塊工作負載的可見度。

透過智慧主機退役和虛擬機器回收優化虛擬機器成本
Data Infrastructure Insights透過分析環境的歷史行為並建立短期和長期預測來幫助您管理基礎設施和許可成本,為主機退役和已關閉和閒置虛擬機的回收產生詳細的建議。這些建議可協助您確保效能穩定性、釋放未使用的容量並減少記憶體和 CPU 分配。

透過時間圖表和表格小部件支援發現日誌洞察
現在,您可以利用時間圖表(長條圖、折線圖、面積圖)來識別日誌資料中的趨勢和模式,例如重複出現的錯誤或活動高峰,從而提供有關係統隨時間變化的行為的寶貴見解。此外,透過表格,您現在可以將日誌訊息直接包含在儀表板中,從而可以更全面地查看日誌詳細資訊。

2024年11月
分析環境中的配置更改
配置變更是現代 IT 中最常見的問題原因之一。Data Infrastructure Insights(DII)新"變更分析"功能可以讓您清楚地了解導致環境中出現問題的變化。透過顯示可能導致問題的設備和相關基礎設施組件的所有變更來加快故障排除時間。此外,當您或您的團隊執行計劃的變更時,您可以快速驗證這些變更並確保在服務等級受到影響之前不會出現意外影響。

KubeVirt 支援:監控 Kubernetes 叢集中執行的虛擬機器工作負載
DII 現在完全支援 KubeVirt,這是 OpenShift Virtualization 和 Harvester 等平台使用的 Kubernetes 原生虛擬化解決方案。全面了解 Kubernetes 叢集中虛擬機器和容器工作負載的指標、事件、設定變更和網路流量。
2024年10月
使用監視器中的自訂表達式解鎖新見解
表達式使您能夠在指標和異常檢測監視器中執行算術運算。以下是一些範例:
-
比率:IOPS/TB,用於偵測雲端儲存供應商的服務等級限制是否達到。
-
百分比:已使用/可用來計算利用率
-
聚合:將多種類型的實體連接埠錯誤合併到一個監視器中
-
比較:將目前資源餘裕利用率與最佳餘裕點進行比較,以確定未滿載運轉的資源。

最大限度地減少維護期間的警報中斷
維護窗口可讓您在計劃的維護期間抑制警報通知,幫助您避免不必要的中斷。
使用維護時段,您可以為所選的物件和指標安排特定的維護期,在此期間抑制警報通知。例如,當特定儲存系統處於計劃升級期時,您可以抑制這些儲存系統觸發的警報通知。
請注意,只有警報通知(電子郵件、webhook)會被抑制;警報本身仍顯示在可觀察性 > 警報 > 所有警報頁面上。

使用新的警報通知規則簡化警報管理
警報通知規則簡化了跨監視器和團隊的通知管理。
控制組織各個管道的警報傳遞,確保正確的訊息傳達給正確的團隊。無需為不同的團隊管理單獨的監視器;根據相關物件屬性(儲存名稱、資料中心、應用程式名稱)或監視器屬性(群組、嚴重性)路由警報。

儀表板中的日誌分析
現在您可以在儀表板中包含日誌事件,以視覺化事件資料並更全面、更貼近上下文地了解您的環境。無需離開儀表板即可調查日誌並查看相關指標!

使用 VMware Events 提高 VMware 可觀察性
利用即時事件主動管理和排除 VMware 環境故障。 VMware 事件提供虛擬機器遷移、資源分配和主機健康狀況的洞察。現在可用於查詢、儀表板和監視器。需要 VMware 8 或更高版本。只需選擇_logs.vmware.events_來源。
VMware 事件也用於上述的 DII 的新組態變更分析。

資料收集器更新:
-
純 FlashBlade:此收集器從公開其 REST API 版本 2 的 FlashBlade 叢集中收集庫存和效能資料。
2024年9月
推出Data Infrastructure Insights(以前稱為Cloud Insights)
2024 年 9 月 24 日星期二, NetApp正式將Cloud Insights的名稱更改為 * Data Infrastructure Insights* (DII)。宋海燕在 Insight 用戶大會的主舞台主題演講和 Insight 大會產品新聞稿中宣布了這一消息。
DII 服務保持不變;沒有任何功能變更或修改。此名稱變更是為了使服務名稱與其所有 IT 基礎架構的功能更能保持一致。
2024年8月
查看特定時間範圍內的數據
正在調查警報?放大圖表了嗎?這些操作會改變這些頁面的時間範圍。現在您可以鎖定該時間範圍,導覽至其他Cloud Insights頁面,並查看特定於該鎖定時間範圍的資料。調查和故障排除變得更加容易!

變動及變動率(%)分析
變化率時間聚合可協助您識別指標值隨時間發生的顯著變化和趨勢。這些見解對於理解變化至關重要,例如特定時間內容量的大幅成長或單一連接埠效能的變化。
-
變化 - 觀察選定時間段內兩點之間的指標變化。
-
變化率 - 觀察選定時間段內兩點之間相對於初始點的指標比例變化。

將日誌查詢結果匯出為 .CSV
查看日誌查詢結果時,請按一下新的「匯出」按鈕,即可輕鬆將最多 10,000 行匯出為 .CSV。這增強了數據可訪問性,簡化了數據分析和報告,並促進了與其他數據處理工具的無縫整合。

按時間解決警報
當監控指標在指定時間內保持在可接受範圍內時, Cloud Insights現在為您提供了解決警報的選項。這使您可以專注於真正的問題,透過將多個警報合併為一個警報來減少與指標反覆超過定義閾值相關的噪音。

2024年7月
AIOps:異常檢測
Cloud Insights使用機器學習來偵測環境中資料模式的意外變化,並提供主動警報以幫助您及早發現問題。
資料中心在一天中的不同時間以及一周中的不同日子會以不同的方式運作。 Cloud Insights使用每週季節性來比較每天和每個時間的歷史行為。
異常檢測監控可以為以下情況提供警報:當「正常」的定義不明確時,當行為隨時間而改變時,或者當處理大量數據時,手動定義閾值是不切實際的。
新的"異常檢測監視器"當您選擇的物件指標出現此類異常時發出警報。

工作負載安全性改進
NFS 4.1 支持
SVM 資料收集器現在支援最高至 NFS 4.1 的 NFS 版本以及ONTAP 9.15.1 或更高版本。
新的取證活動 API
法醫活動"API"有新版本了。呼叫取證活動 API 時,請使用 cloudsecure_forensics.activities.v2 API。
請注意,如果您多次呼叫此 API,為了獲得最佳效果,請確保呼叫按順序進行,而不是並行。多次並行呼叫可能會導致 API 逾時。
更簡單的儀表板導航
此功能旨在簡化您的營運工作流程並使團隊之間的協作變得更加容易。
將儀表板分組可以更輕鬆地快速獲得所需的可見性,現在使用新的導航選單,您可以在不同的儀表板之間跳躍而不會丟失位置,從而輕鬆探索和管理您的基礎設施。將儀表板組與您的操作運作手冊對齊,以進一步增強您的體驗。

2024年6月
作業系統支援
除了以下作業系統外, Cloud Insights擷取單元還支援以下作業系統"已經支持":
-
Red Hat Enterprise Linux 8.9、8.10、9.4
-
洛奇 9.4
-
AlmaLinux 9.3 和 9.4
2024年5月
根據時間自動解決警報
現在可以根據時間解決日誌警報;如果警報條件停止發生, Cloud Insights可以在指定時間後自動解決警報。您可以選擇在幾分鐘、幾小時或幾天內解決警報。

2024年4月
Kubernetes 的 iSCSI 支持
Cloud Insights現在支援映射與 Kubernetes 相關的 iSCSI 存儲,從而可以使用 Kubernetes 網路圖更快地進行故障排除,並能夠透過報告提供退款或返還報告。

作業系統支援
除了以下作業系統外, Cloud Insights擷取單元還支援以下作業系統"已經支持":
-
Oracle Enterprise Linux 8.8
-
紅帽企業 Linux 8.8
-
洛奇 9.3
-
OpenSUSE Leap 15.1 至 15.5
-
SUSE Enterprise Linux Server 15、15 SP2 至 15 SP5
2024年3月
工作負載安全代理詳細信息
每個工作負載安全代理程式都有自己的登入頁面,您可以在其中輕鬆查看有關代理程式的摘要資訊以及與該代理程式關聯的已安裝的資料和使用者目錄收集器。

更快地繪製更多數據圖表
在分析資產登陸頁面上的資料時,為專家視圖圖表新增其他資料非常簡單。對於登入頁面上的每個表,如果某個物件類型具有相關數據,則將滑鼠懸停在該物件上以顯示「新增至專家視圖」圖示。選擇此圖示會將該物件新增至附加資源並將其顯示在專家檢視圖表中。
![]()
或者您可能想在其自己的圖表中查看登入頁面表的資料。只需選擇“顯示圖表”圖示即可開啟表格下方的圖表:
![]()
2024年2月
可用性改進
從右上角下拉選單中選擇「匯出為影像」來儲存目前儀表板的*快照*。 Cloud Insights建立目前小工具狀態的 .PNG。

對於小部件、監視器等,*物件和指標選擇*比以往更容易。選擇您想要的物件類型,然後在單獨的下拉式選單中選擇與該物件相關的指標。

透過選擇這些頁面頂部的圖標,將*資料收集器和擷取單元*清單匯出為 .CSV。

我們*重新組織了「幫助」>「支援」*頁面,以便您更輕鬆地找到所需內容,並且由於您的要求,我們在此頁面上添加了指向*API Swagger*和用戶文件的直接連結。

如果該物件有可用的登陸頁面,則警報清單頁面上「triggeredOn」欄位中的*連結*將導覽至對應的登陸頁面。

查看命名空間中的所有更改
Kubernetes 變更分析現在可讓您在選擇叢集和命名空間時查看變更的時間軸。此前,還必須選擇工作負載。當按叢集和命名空間進行過濾時,該命名空間中所有工作負載變化的時間軸都會顯示在一行上。

警報的相關日誌
查看日誌警報時,相關日誌條目會顯示在新表中。如果日誌條目與警報出現在相同的來源和時間範圍內,並且受到相同條件的影響,則該日誌條目是相關的。選擇“分析日誌”進行進一步探索。

收集ONTAP交換器數據
工作負載安全資料收集器 API
在大型環境中,您可以使用新的資料收集器 API 自動建立工作負載安全收集器。導覽至*管理> API 存取> API 文件*並選擇_工作負載安全性_ API 類型以了解更多資訊。
2024年1月
嘗試Cloud Insights您尚未使用的功能
除了首次試用Cloud Insights之外,您還可以利用"模組評估"。例如,如果您訂閱了Cloud Insights並一直在監控儲存和虛擬機,那麼當您將 Kubernetes 新增至您的環境時,您將自動進入 30 天的 Kubernetes Observability 試用版。試用期結束前,Kubernetes Observability 管理單元的使用將不會計入您的訂閱權利。
我的工作負荷有多健康?
您可以在 Kubernetes > 探索 > 工作負載 頁面上一目了然地查看工作負載的健康狀況,因此您可以快速查看哪些工作負載運作良好以及哪些工作負載可能需要一些幫助。輕鬆識別健康問題是否與基礎設施、網路或配置變更有關,並深入分析根本原因。

數據收集器更新
資料域識別
Data Domain 收集器已改進,可更好地識別 HA 系統,以實現跨故障轉移事件的持久性。此變更將導致 HA 系統中 Data Domain 裝置的*一次*重新識別,隨後將導致這些資產上的任何註解被刪除(因為這些陣列將被重新識別)。您需要將註釋重新附加到資料域物件。
增強型勒索軟體偵測 ML 演算法
Workload Security 包含新的第二代勒索軟體偵測 ML 演算法,可更快、更準確地偵測最複雜的攻擊。
行為的「季節性」:週末的行為可能遵循與工作日不同的模式,早上的行為可能遵循與下午不同的模式。工作負載安全演算法考慮到了這種季節性。
已棄用的功能
有時,隨著功能的發展,某些功能會被棄用。以下是Cloud Insights中已棄用的一些特性與功能:
工作負載安全性 REST cloudsecure_forensics.activities.v1 API 已棄用
cloudsecure_forensics.activities.v1 API 已棄用。此 API 傳回與儲存工作負載安全環境中的實體相關的活動的資訊。此 API 已被 cloudsecure_forensics.activities.*v2*_ 取代。
此 API 的 GET 先前傳回以下內容:
{
"count": 24594,
"limit": 1000,
"offset": 0,
"results": [
{
"accessLocation":
此 API 現在回傳:
{
"limit": 1000,
"meta": {
"page": {
"after": "lvlvk3pp.4cpzcg4kpybl",
"before": "lvlxy3dz.4cq5ajdnl9fk",
"size": 1000
}
},
"results": [
{
"accessLocation": "10.249.6.220",
有關更多詳細信息,請參閱 Swagger 文件「管理 > API 存取 > API 文件 > 工作負載安全」。
2023年12月
變更分析一覽
Kubernetes"變更分析"為您提供 Kubernetes 環境最新變化的一體化視圖。警報和部署狀態觸手可及。透過變更分析,您可以追蹤每個部署和配置變更,並將其與 K8s 服務、基礎架構和叢集的健康和效能相關聯。

Kubernetes 工作負載效能儀表板
在全面的 Kubernetes 工作負載效能儀表板中可以一目了然地查看工作負載效能。快速查看容量、吞吐量、延遲和重傳趨勢圖,以及環境中每個命名空間的工作負載流量表。過濾器可以輕鬆聚焦到感興趣的領域。


一屏查詢詳情
在查詢中,選擇一行將打開一個側面板,顯示所選行的屬性、註釋和指標詳細信息,提供有用的信息,而無需深入到對象的登錄頁面。行或側面板中的連結可輕鬆導航。

資料收集器更新:
-
* Brocade FOS REST*:此收集器已脫離「預覽」階段,現已普遍可用。需要注意的事項:
-
FOS 在 FOS 8.2 中引入了他們的 REST API。但某些功能(例如路由)僅在 9.0 中才獲得 REST API 功能。
-
如果您的結構由 8.2 以上版本的混合 FOS 資產以及一些 < 8.2 版本的資產組成,則Cloud Insights FOS REST 收集器將無法發現這些較舊的資產。您可以編輯 FOS REST 收集器並建立以逗號分隔的這些裝置的 IPv4 位址列表,以便從該收集器中排除。
-
-
SELinux: Cloud Insights包含 Linux 擷取單元初始安裝的增強,以確保在啟用 SELinux 強制執行的 Linux 環境中操作的穩健性。這些增強功能僅影響新的 AU 部署;如果您遇到任何與 AU 升級相關的 SELinux 問題,請聯絡NetApp支援以修復您的 SELinux 設定。
2023年11月
工作負載安全:暫停/恢復收集器
在工作負載安全性中,如果收集器處於「運作」狀態,您可以暫停資料收集器。打開收集器的“三個點”選單並選擇暫停。當收集器暫停時,不會從ONTAP收集任何數據,也不會從收集器向ONTAP發送任何數據。選擇“繼續”即可重新開始收集。
儲存節點支援資訊
在儲存節點登入頁面上,「使用者資料」部分提供了有關您的支援服務、目前狀態、支援狀態和保固結束日期的概覽資訊。請注意, Cloud Insights目前僅為NetApp設備自動發布此資訊。還要注意,這些支援欄位是註釋,因此它們可以在查詢和儀表板中使用。

將 VMWare 標籤對應到Cloud Insights註釋
這"VMWare"資料收集器可讓您使用在 VMWare 上配置的同名標籤填入Cloud Insights文字註解。
針對 FOS 9.1.1c 及更高版本韌體的Brocade CLI 收集器可靠性增強
在某些運行 9.1.1c 韌體的Brocade光纖通道交換器上,某些 CLI 命令的輸出可能會在前面加上“motd”登入橫幅文本,或警告用戶更改預設密碼。 Brocade CLI 收集器已增強,可以忽略這兩種類型的無關文字。
在此增強功能之前,只有沒有虛擬結構的 FOS 9.1.1c 交換器才有可能被這種收集器類型發現。
2023年10月
增強的工作負載安全性
工作負載安全性已得到以下改進:
-
拒絕存取:工作負載安全與ONTAP整合以接收"「拒絕存取」事件"並提供額外的分析和自動響應層。
-
允許的檔案類型:如果偵測到已知檔案副檔名的勒索軟體攻擊,則可以將該檔案副檔名新增至"允許的文件類型"清單以防止不必要的警報。
模組試用
除了首次試用Cloud Insights之外,您還可以利用"模組評估"。例如,如果您已經訂閱了基礎架構可觀察性,但正在將 Kubernetes 新增至您的環境中,您將自動進入 30 天的 Kubernetes 可觀察性試用版。評估期結束時,您只需為 Kubernetes Observability 管理單元的使用付費。
數據收集器更新
資料收集器/採集單元發生了以下變化:
-
Isilon / PowerScale REST:在 emc_isilon.node_pool.* 名稱下, Cloud Insights增強分析功能中新增了各種新屬性和指標。這些計數器和屬性將使使用者能夠建立用於_node_pool_容量消耗的儀表板和監視器;使用不同硬體節點模型建立的 Isilon 群集的使用者將擁有多個節點池,並且了解節點池層級的 HDD/SSD/總容量消耗對於監控和規劃都很有用。
-
Rubrik 「服務帳戶」驗證支援: Cloud Insights的 Rubrik 收集器現在支援傳統的 HTTP 基本驗證(使用者名稱和密碼)和 Rubrik 的服務帳戶方法,後者需要使用者名稱 + 金鑰 + 組織 ID。
2023年9月
在日誌中輕鬆找到您想要的內容
日誌查詢(可觀察性 > 日誌查詢 > +新日誌查詢)包括許多"增強功能"讓日誌探索更加輕鬆且更具資訊量。
包含/排除
當過濾某個值時,您可以輕鬆選擇是否*包含*或*排除*與過濾器匹配的結果。選擇“排除”將建立“NOT <value>”過濾器。您可以在單一篩選器中組合包含值和排除值。

進階查詢
*進階查詢*使您有機會建立「自由形式」篩選器,使用 AND、NOT、OR、通配符等組合或排除值。

「篩選依據」和進階查詢透過「AND」連結在一起形成單一查詢。結果顯示在結果清單和圖表中。
圖表分組
當您選擇一個日誌屬性進行*分組*時,清單和圖表會顯示目前篩選器的結果。在圖表中,列按顏色分組。將滑鼠懸停在圖表中的某一列上將顯示有關特定條目的詳細信息,類似於展開圖表圖例時顯示的整體資訊。在圖例中,您也可以選擇為特定分組設定「包含」或「排除」篩選器。

“浮動”日誌詳細資訊面板
使用日誌查詢瀏覽日誌時,選擇清單中的條目將開啟該條目的詳細資訊面板。現在您可以選擇以「浮動」方式顯示該滑出面板(即顯示在螢幕的其餘部分)或「在頁面中」(即在頁面內顯示為自己的框架)。若要在這些視圖之間切換,請選擇面板右上角的「頁面內/浮動」按鈕。

折疊菜單
您可以透過選擇選單下方的「最小化」按鈕來折疊左側的Cloud Insights導覽選單。當選單最小化時,將滑鼠懸停在圖示上即可查看它打開哪個部分;選擇圖示將打開選單並直接帶您到該部分。

數據收集器改進
Cloud Insights使得顯示和尋找資料收集器資訊變得更加容易:
-
*資料收集器清單的處理*更加高效,這意味著顯示和瀏覽這些清單所需的時間大大減少。如果您擁有一個包含許多資料收集器的大型環境,那麼在列出資料收集器時您將看到顯著的改進。
-
*資料收集器支援矩陣*已從 .PDF 檔案移至基於 .HTML 的頁面,導航速度更快,維護更輕鬆。在這裡查看新的矩陣: https://docs.netapp.com/us-en/cloudinsights/reference_data_collector_support_matrix.html
2023年8月
收集 Isilon/PowerScale 日誌和進階分析數據
Isilon REST 和 PowerScale REST 收集器包含以下改進:
-
Isilon 日誌事件可用於查詢和警報
-
Isilon Advanced Analytic 屬性可用於查詢、儀表板和警報:
-
emc_isilon.集群
-
emc_isilon.節點
-
emc_isilon.節點磁碟
-
emc_isilon.net_iface
-
對於 Isilon REST 和/或 PowerScale REST 收集器的用戶,這些功能預設為啟用。 NetApp強烈建議基於 Isilon CLI 的收集器使用者遷移到新的基於 REST API 的收集器,以獲得上述增強功能。
改進的工作負載圖
工作負載圖更加實用且噪音更小;如果所有類似的外部服務與相同的工作負載進行通信,它會將它們分組到一個節點中,從而降低圖的複雜性並更容易理解服務的互連方式。
選擇一個分組節點將顯示一個詳細的表格,其中包含與該節點相關的每個外部服務的網路流量指標。
Kubernetes 管理單元使用量調整
如果您的 Kubernetes 叢集環境中的運算資源同時被NetApp Kubernetes 監控操作員和底層基礎架構資料收集器(例如 VMware)計數,則您對這些資源的使用將進行調整,以確保最有效地計數託管單元。您可以在「管理」>「訂閱」頁面的「摘要」和「使用情況」標籤中查看 Kubernetes MU 調整。
摘要選項卡:
使用選項卡:
收集器/獲取更改:
資料收集器/採集單元發生了以下變化:
-
收購單位現在支援 RHEL 8.7。
改進的菜單
我們更新了左側導覽選單,以更好地支援客戶的工作流程。新的頂級專案(例如「Kubernetes」)可加速存取客戶所需的內容,並且合併的管理員控制台支援租用戶擁有者角色。
以下是一些變化的額外範例:
-
頂級「可觀察性」選單展示資料發現、警報和日誌查詢
-
可觀察性和工作負載安全性的「API 存取」功能位於一個選單下
-
同樣,對於可觀察性和工作負載安全性“通知”功能,現在也位於一個選單下

以下是每個選單下的功能的簡要列表:
可觀察性:
-
探索(儀表板、指標查詢、基礎設施洞察)
-
警報(監視器和警報)
-
收集器(資料收集器和採集單元)
-
日誌查詢
-
豐富(註釋和註釋規則、應用程式、裝置解析度)
-
報告
Kubernetes:
-
集群探索和網路圖
工作負載安全:
-
警報
-
法醫
-
收藏家
-
政策
ONTAP基礎知識:
-
資料保護
-
安全
-
警報
-
基礎設施
-
聯網
-
工作負載*VMware
行政:
-
API 存取
-
審計
-
通知
-
訂閱訊息
-
使用者管理
2023年7月
顯示最近更改
資料收集器登陸頁面現在包含最近變更的清單。只需點擊任何資料收集器登入頁面底部的「最近更改」按鈕即可顯示最近的資料收集器變更。

洞察:回收冷存儲
這"重新利用ONTAP冷儲存洞察"現在支援 FlexGroups,並且可供所有客戶使用。
操作員圖像簽名
對於使用私人儲存庫作為NetApp Kubernetes 監控操作員的客戶,您現在可以在操作員安裝期間複製映像簽署公鑰,從而確認下載軟體的真實性。在可選步驟中選擇“複製圖像簽名公鑰”按鈕,將操作員圖像“上傳到您的私人儲存庫”。

聚合、條件格式以及更多查詢
聚合、單位選擇、條件格式和列重命名是儀表板表格小工具最有用的功能之一,現在這些功能也可用於"查詢"。

這些功能現在可用於整合類型資料(Kubernetes、 ONTAP進階指標等),並且即將用於基礎設施物件(儲存、磁碟區、交換器等)。
審計 API
現在您可以使用 API 來查詢或匯出審核事件。前往管理 > API 存取並選擇 API 文件 連結以取得資訊。

資料收集器:Trident經濟
Cloud Insights現已支援Trident Economy Driver,可實現以下優勢:
-
了解 pod 到ONTAP Qtree 映射和效能指標。
-
提供從 Kubernetes pod 到後端儲存的無縫故障排除和輕鬆導航
-
使用監視器主動檢測後端效能問題
2023年6月
查看您的使用情況
從 2023 年 6 月開始, Cloud Insights將根據功能集提供託管單元使用情況的細分。現在,您可以快速檢視和監控基礎架構的託管單元 (MU) 使用情況以及與 Kubernetes 相關的 MU 使用情況。

Kubernetes 網路監控和地圖可供所有人使用
這"Kubernetes 網路效能與映射"透過繪製 Kubernetes 工作負載之間的依賴關係來簡化故障排除,提供對 Kubernetes 網路效能延遲和異常的即時可見性,以便在效能問題影響使用者之前識別它們。許多客戶發現它在預覽期間很有用,現在每個人都可以使用它。
收集器/獲取更改:
資料收集器/採集單元發生了以下變化:
-
Data Domain 和 Cohesity MU 的計量比例為 40 TiB:1 MU。
-
採購單元現在支援 RHEL 和 Rocky 9.0 和 9.1。
新的ONTAP Essentials 儀表板
以下ONTAP Essentials 儀表板已在預覽環境中提供,現在可供所有人使用:
-
安全儀表板
-
資料保護儀表板(包括本地和遠端保護概述)
附加系統監視器
Cloud Insights包含以下系統監視器:
-
儲存虛擬機器 FCP 服務不可用
-
儲存虛擬機器 iSCSI 服務不可用
2023年5月
改進的 Kubernetes 監控 Operator 安裝
安裝和配置"NetApp Kubernetes 監控操作員"透過以下改進比以往更簡單:
-
環境"配置設定"儲存在單一、自記錄的設定檔中。
-
將 Kubernetes Monitoring Operator 映像上傳到您的私人儲存庫的逐步說明。
-
使用單一指令即可輕鬆升級 Kubernetes 監控,同時保留自訂設定。
-
更安全:API 金鑰可以安全地管理機密。
-
易於與您的 CI/CD 自動化工具整合和部署。
儲存虛擬化
Cloud Insights可以區分具有本機儲存的儲存陣列或其他儲存陣列的虛擬化。這使您能夠關聯成本並區分從基礎設施前端到後端的效能。

Kubernetes 數據報告
Cloud Insights收集的 Kubernetes 資料(包括持久性磁碟區 (PV)、PVC、工作負載、叢集和命名空間)現在可用於報告,支援對 Kubernetes 指標進行退款、趨勢分析、預測、TTF 計算和其他業務報告。
為新客戶啟用預設ONTAP系統監視器
在新的Cloud Insights環境中,許多ONTAP系統監視器預設為啟用(即_Resumed_)。以前,大多數監視器預設為“暫停”狀態。由於各公司的業務需求各不相同,我們始終建議查看"系統監視器"在您的環境中,並根據您的警報需求暫停或恢復每個警報。
2023年4月
Kubernetes 效能監控與地圖
這"Kubernetes 網路效能與映射"此功能透過映射 Kubernetes 工作負載之間的依賴關係來簡化故障排除。它提供對 Kubernetes 網路效能延遲和異常的即時可見性,以便在效能問題影響使用者之前識別它們。此功能透過分析和審核 Kubernetes 流量流幫助組織降低整體成本。
主要特點:• 工作負載圖顯示 Kubernetes 工作負載依賴關係和流程,並反白顯示網路和效能問題。 • 監控 Kubernetes pod、工作負載和節點之間的網路流量;識別流量和延遲問題的來源。 • 透過分析入口、出口、跨區域和跨區域網路流量來降低整體成本。
顯示「滑出」詳細資訊的工作負載圖:

Kubernetes 效能監控和地圖可作為"預覽"特徵。
回收ONTAP冷存儲
Reclaim ONTAP Cold Storage Insight 提供有關冷容量、潛在成本/電力節省以及ONTAP系統上捲的建議操作項目的資料。

透過此洞察,您可以回答以下問題:
-
儲存叢集上有多少冷資料位於(a)高成本的 SSD 磁碟、(b)HDD 磁碟和(c)虛擬磁碟上?
-
就未優化儲存而言,哪些工作負載的貢獻最大?
-
對於給定的工作負載,資料處於冷態的持續時間(以天為單位)是多少?
回收ONTAP冷儲存 被認為是"預覽"功能,因此可能會發生變化。
訂閱通知還控制橫幅訊息
設定訂閱通知的收件者(管理 > 通知)現在還可以控制誰將看到與訂閱相關的產品內橫幅通知。

預設暫停監控
對於新的Cloud Insights環境,請注意"系統定義的監視器"預設不發送警報通知。您需要為想要向您發出警報的任何監視器啟用通知,方法是為該監視器新增一種或多種傳送方式。對於現有的Cloud Insights環境,對於目前處於_暫停_狀態的任何系統定義監視器,預設的_全域_通知收件者清單已被刪除。使用者定義的通知保持不變,目前活動的系統定義監視器的通知設定也保持不變。
正在尋找 API 計量選項卡?
API 計量已從訂閱頁面移至*管理 > API 存取*頁面。
2023年3月
ONTAP 9.9+ 版雲端連線已棄用
ONTAP 9.9+ 資料收集器的雲端連線已被棄用。從 2023 年 4 月 4 日開始,您環境中的雲端連線資料收集器將不再收集數據,而是在輪詢時發生錯誤。在後續更新中,Cloud Connection 資料收集器將從Cloud Insights中完全刪除。
在 2023 年 4 月 4 日之前,必須為目前由 Cloud Connection 收集的任何ONTAP系統配置新的NetApp ONTAP資料管理軟體資料收集器。
2023年1月
新的日誌監視器
我們增加了近二十個"額外的系統監視器"警告中斷的互連鏈路、心跳問題等。此外,還新增了三個新的資料保護日誌監視器,以對SnapMirror自動重新同步、 MetroCluster鏡像和FabricPool鏡像重新同步變更發出警報。
請注意,其中一些監視器將預設為啟用;如果您不希望對它們發出警報,則必須暫停它們。還要注意,這些監視器未配置為發送通知;如果您想透過電子郵件或 webhook 發送警報,則必須在這些監視器上設定通知收件者。
所有儀表板表格小工具的 .CSV 匯出
確保資料的可存取性至關重要,因此我們為所有指標查詢、儀表板表小部件和物件登入頁面提供了 .CSV 匯出功能,無論您查詢的資料類型(資產或整合)為何。
新的匯出功能現在還包含資料定制,例如列選擇、重新命名列和單位轉換。
2022年12月
在Cloud Insights試用期間探索勒索軟體防護和其他安全功能
從今天開始,註冊新的Cloud Insights試用版可讓您探索勒索軟體偵測和自動用戶阻止回應策略等安全功能。如果您尚未註冊試用,請立即註冊!
Kubernetes 工作負載有自己的登陸頁面
工作負載是 Kubernetes 環境的關鍵部分,因此Cloud Insights現在為這些工作負載提供了登入頁面。從這裡,您可以查看、探索和排除影響 Kubernetes 工作負載的問題。

檢查你的校驗和
您要求我們在安裝 Windows 和 Linux 代理程式期間向您提供校驗和值,我們認為這是一個好主意。因此它們如下:

日誌警報改進
分組依據
建立或編輯日誌監視器時,您現在可以設定「分組依據」屬性以允許更有針對性的警報。在監視器定義中的「篩選器」設定下方尋找「分組依據」屬性。

此變更透過規範化監視器定義的「分組依據」方面,使指標監視器和日誌監視器具有同等功能。這種奇偶校驗將允許客戶克隆/複製*所有*系統定義的預設監視器以進行進一步的自訂。
複製
現在您可以複製(複製)變更日誌、Kubernetes 日誌和資料收集器日誌監視器。這將建立一個新的自訂日誌監視器,您可以根據您的特定定義進行修改。

11 個新的預設ONTAP監視器涵蓋SnapMirror以實現業務連續性
我們增加了近十幾個新的"系統監視器"適用於SnapMirror for Business Continuity (SMBC),它會對 SMBC 憑證和ONTAP Mediator 的變更發出警報。
2022年11月
2022年10月
透過ONTAP自主勒索軟體防護整合實現更好、更準確的勒索軟體偵測
Cloud Secure透過與ONTAP整合改進勒索軟體偵測"自主勒索軟體防護"(ARP)。
Cloud Secure接收有關潛在磁碟區檔案加密活動的ONTAP ARP 事件,並且
-
將捲加密事件與使用者活動關聯起來,以識別造成損害的人,
-
實施自動回應策略來阻止攻擊,
-
識別哪些文件受到影響,幫助更快地恢復並進行資料外洩調查。
2022年9月
基礎版中可用的監視器
ONTAP"預設監視器"現在可以在Cloud Insights Basic Edition 中使用。其中包括 70 多個基礎設施監視器和 30 個工作負載範例。
ONTAP Power 和StorageGRID儀表板
儀表板庫包括一個用於ONTAP功率和溫度的新儀表板以及四個用於StorageGRID的儀表板。如果您的環境正在收集ONTAP功率指標和/或StorageGRID數據,請透過選擇 +From Gallery 來匯入這些儀表板。
表格中一目了然的閾值可見性
條件格式可讓您在表格小工具中設定和突出顯示警告等級和臨界等級閾值,從而可以立即看到異常值和異常資料點。

安全監視器
當Cloud Insights偵測到ONTAP系統上停用了 FIPS 模式時,它會向您發出警報。閱讀更多"系統監視器",並關注此處以獲取更多即將推出的安全監視器!
隨時隨地聊天
透過選擇新的「幫助」>「即時聊天」鏈接,可以從任何Cloud Insights畫面與NetApp支援專家聊天。可透過螢幕右上角的「?」圖示取得協助。

更明顯的見解
如果您的環境正在經歷"洞察力"例如《共享資源壓力過大》或《Kubernetes 命名空間空間不足》,受影響資源的資產登陸頁面現在包含指向 Insight 本身的鏈接,從而提供更快的探索和故障排除。
新的數據收集器
-
Amazon S3(預覽版可用)
-
BrocadeFOS 9.0.x
-
Dell/EMC PowerStore 3.0.0.0
其他資料收集器更新
現在,所有資料來源都已最佳化,以便在採集單元更新和/或修補後恢復效能輪詢。
2022年8月
Cloud Insights煥然一新!
從本月開始,「監控和優化」已更名為*可觀察性*。您可以在這裡找到所有您喜歡的功能,例如儀表板、查詢、警報和報告。此外,在新的「安全性」選單下尋找「Cloud Secure」 。請注意,只有菜單發生了變化;功能保持不變。

正在尋找*幫助*菜單?
幫助現在位於螢幕的右上角。

不知道從哪裡開始?查看ONTAP Essentials!
"* ONTAP基礎知識*"是一組儀表板和工作流程,可提供NetApp ONTAP庫存、工作負載和資料保護的詳細視圖,包括儲存容量和效能的完整預測。您甚至可以看到是否有任何控制器正在高利用率運行。 ONTAP Essentials 是您滿足所有NetApp ONTAP監控需求的理想場所!
ONTAP Essentials(適用於所有版本)旨在讓現有的ONTAP操作員和管理員直觀地使用,從而簡化從 ActiveIQ Unified Manager 到基於服務的管理工具的過渡。

儲存資料系列已合併
您要求了它,現在您已經得到了它。儲存以 2 為基數和以 10 為基數的資料單位現在合併為一個系列,從位元和位元組到太比特和太字節,從而可以更輕鬆地在儀表板上以您的方式顯示資料。數據速率現在也成為一個大家族。

我的儲存使用了多少電量?
使用 netapp_ontap.storage_shelf、netapp_ontap.system_node 和 netapp_ontap.cluster(僅限功耗)指標顯示和監控您的ONTAP儲存架和節點功耗、溫度和風扇速度。

預覽版畢業的功能
以下功能已退出預覽版,現在可供所有客戶使用:
特徵 |
描述 |
Kubernetes 命名空間空間不足 |
_Kubernetes 命名空間空間不足_洞察讓您可以查看 Kubernetes 命名空間中面臨空間不足風險的工作負載,並估計每個空間變滿之前剩餘的天數。"閱讀更多" |
共享資源面臨壓力 |
_壓力下的共享資源_洞察使用 AI/ML 自動識別資源爭用導致環境中效能下降的位置,突出顯示受其影響的任何工作負載,並提供建議的補救措施,讓您更快地解決效能問題。"閱讀更多" |
Cloud Secure– 攻擊時阻止用戶訪問 |
當偵測到攻擊時,能夠阻止用戶訪問,從而更好地保護您的關鍵業務資料。可以使用自動回應策略自動阻止訪問,也可以從警報或使用者詳細資料頁面手動阻止訪問。"閱讀更多" |
我的資料收集狀況如何?
Cloud Insights為您的擷取單元提供了兩個新的心跳監視器,以及兩個監視器來提醒您資料收集器故障。這些可用於快速提醒您資料收集問題。
_資料收集_監控群組中現在有以下監控器可用:
-
採集單元心跳-關鍵
-
採集單元心跳警告
-
收集器失敗
-
收集器警告
請注意,這些監視器預設為_暫停_狀態。啟動它們以接收有關資料收集問題的警報。
自動更新 API 令牌
現在可以設定 API 存取令牌進行自動更新。透過啟用此功能,將自動為過期的令牌產生新的/刷新的 API 存取令牌。使用過期令牌的Cloud Insights代理程式將自動更新以使用相應的新/刷新的 API 存取令牌,從而使它們能夠繼續無縫運行。建立令牌時只需選取「自動更新令牌」框即可。此功能目前在 Kubernetes 平台上運行的Cloud Insights代理程式上受最新NetApp Kubernetes Monitoring Operator 的支援。
基礎版為您提供比以前更多的功能
您的試用期即將結束,但您還不確定訂閱是否適合您?基本版始終讓您有機會繼續使用Cloud Insights和您目前的ONTAP資料收集器,但現在您也可以繼續擷取 VMWare 版本、拓撲和 IOPS/吞吐量/延遲資料。在儲存系統上享有進階支援的NetApp客戶也將有權獲得Cloud Insights的支援。
準備好了解更多嗎?
請查看幫助 > 支援頁面的「學習中心」部分,以取得NetApp University Cloud Insights課程的連結!
2022年6月
Kubernetes 叢集飽和度及其他細節
Cloud Insights讓您比以往更輕鬆地探索 Kubernetes 環境,其改進的叢集詳細資訊頁面提供飽和度詳細資訊以及對命名空間和工作負載的更清晰的視圖。

除了節點、Pod、命名空間和工作負載數量之外,叢集清單頁面還可以讓您快速查看飽和度:

您的 Kubernetes 叢集有多舊?
您的集群是剛在世界上起步,還是已經經歷了漫長的數位化生命? Age 已被加入為 Kubernetes 節點收集的時間指標。

產能滿載時間預測
Cloud Insights提供了一個儀表板來預測每個受監控的內部磁碟區容量耗盡的天數。這些值有助於顯著降低停電風險。

TTF 計數器也適用於儲存體、儲存池和磁碟區。請繼續關注此空間以獲取這些物件的更多儀表板。
請注意,「達到完整時間」預測即將退出「預覽」階段,並將向所有客戶推出。
我的環境發生了什麼變化?
您可以在日誌資源管理器中查看ONTAP變更日誌條目。

更新的 Telegraf 代理
用於提取 Telegraf 整合資料的代理程式已更新至版本 1.22.3,效能和安全性均有所提升。希望更新的使用者可以參考"代理安裝"文件.代理程式的先前版本將繼續運行,無需用戶採取任何行動。
預覽功能
Cloud Insights定期重點介紹一些令人興奮的新預覽功能。如果您有興趣預覽其中一個或多個功能,請聯絡您的"NetApp銷售團隊"了解更多。
特徵 |
描述 |
Kubernetes 命名空間空間不足 |
_Kubernetes 命名空間空間不足_洞察讓您可以查看 Kubernetes 命名空間中面臨空間不足風險的工作負載,並估計每個空間變滿之前剩餘的天數。"閱讀更多" |
Cloud Secure– 攻擊時阻止用戶訪問 |
當偵測到攻擊時,能夠阻止用戶訪問,從而更好地保護您的關鍵業務資料。可以使用自動回應策略自動阻止訪問,也可以從警報或使用者詳細資料頁面手動阻止訪問。"閱讀更多" |
共享資源面臨壓力 |
_壓力下的共享資源_洞察使用 AI/ML 自動識別資源爭用導致環境中效能下降的位置,突出顯示受其影響的任何工作負載,並提供建議的補救措施,讓您更快地解決效能問題。"閱讀更多" |
2022年5月
與NetApp支援人員即時聊天
現在您可以與NetApp支援人員即時聊天!在說明 > 支援頁面上,只需按一下聊天圖示或按一下「聯絡我們」部分中的_聊天_即可開始聊天會話。標準版和高級版用戶可在美國工作日享受聊天支援。
![]()
Kubernetes 操作員
我們讓您更輕鬆地使用Cloud Insights的高階 Kubernetes 監控和叢集資源管理器。
這"Kubernetes 監控操作員"(NKMO)是安裝 Kubernetes for Cloud Insights Insights 的首選方法,可以透過更少的步驟更靈活地配置監控,並增強監控在 K8s 叢集中運行的其他軟體的機會。
點擊上面的連結以獲取更多資訊和先決條件
使用 API 管理用戶和邀請
現在您可以使用Cloud Insights強大的 API 管理使用者和邀請。閱讀更多"API Swagger 文件"。
數據收集警報
不要因為收集器失敗而錯過關鍵指標!
使用新的"警報"資料收集器和採集單元故障。請注意,這些監視器預設為_暫停_狀態。要啟用,請導航至您的監視器頁面並找到並恢復“採集單元關閉”和“收集器失敗”
ONTAP儲存變更警報
不要讓意外的儲存變更導致中斷!
現在,您可以設定Cloud Insights ,以便在ONTAP系統上偵測到 FlexVols、節點和 SVM 的修改或刪除時發出警報。
預覽功能
Cloud Insights定期重點介紹一些令人興奮的新預覽功能。如果您有興趣預覽其中一個或多個功能,請聯絡您的"NetApp銷售團隊"了解更多。
特徵 |
描述 |
Kubernetes 命名空間空間不足 |
_Kubernetes 命名空間空間不足_洞察讓您可以查看 Kubernetes 命名空間中面臨空間不足風險的工作負載,並估計每個空間變滿之前剩餘的天數。"閱讀更多" |
內部容量和容量滿載時間預測 |
Cloud Insights能夠預測每個內部磁碟區和監控磁碟區的容量耗盡的天數。此值有助於顯著降低停電風險。 |
Cloud Secure– 攻擊時阻止用戶訪問 |
當偵測到攻擊時,能夠阻止用戶訪問,從而更好地保護您的關鍵業務資料。可以使用自動回應策略自動阻止訪問,也可以從警報或使用者詳細資料頁面手動阻止訪問。"閱讀更多" |
共享資源面臨壓力 |
_壓力下的共享資源_洞察使用 AI/ML 自動識別資源爭用導致環境中效能下降的位置,突出顯示受其影響的任何工作負載,並提供建議的補救措施,讓您更快地解決效能問題。"閱讀更多" |
2022年4月
分享您的回饋!
我們希望您的意見能幫助塑造Cloud Insights。透過參與 NetApp 的 Insights to Action 計畫來贏取積分和獎品。"立即註冊" !
更新的儀表板編輯器
我們已經徹底改進了儀表板建立工具,以便您更輕鬆、更快速地實現資料視覺化。導覽至Cloud Insights的「儀表板」頁面來編輯現有儀表板、從我們的儀表板庫中新增儀表板或建立您自己的新儀表板進行檢查。

也引入了一種新的計數聚合方法。在長條圖、長條圖和圓餅圖小工具中將資料分組時,您可以快速輕鬆地顯示所選指標的相關物件數量。

此外,折線圖現在允許您選擇以下三種"插值"方法:
-
無 - 不進行插值
-
線性 - 在現有點之間插入資料點
-
階梯 - 使用前一個資料點作為內插資料點
增強對 Kubernetes 基礎架構的監控
Cloud Insights會在建立或刪除 pod、守護程式集和副本集時以及建立新部署時向您發出警報,讓您隨時掌握 Kubernetes 環境中的變更。 Kubernetes 監視器預設為_暫停_狀態,因此您應該只啟用您需要的特定監視器。
預覽功能
Cloud Insights定期重點介紹一些令人興奮的新預覽功能。如果您有興趣預覽其中一個或多個功能,請聯絡您的"NetApp銷售團隊"了解更多。
特徵 |
描述 |
內部容量和容量滿載時間預測 |
Cloud Insights能夠預測每個內部磁碟區和監控磁碟區的容量耗盡的天數。此值有助於顯著降低停電風險。 |
Cloud Secure– 攻擊時阻止用戶訪問 |
當偵測到攻擊時,能夠阻止用戶訪問,從而更好地保護您的關鍵業務資料。可以使用自動回應策略自動阻止訪問,也可以從警報或使用者詳細資料頁面手動阻止訪問。"閱讀更多" |
共享資源面臨壓力 |
共享資源壓力洞察使用 AI/ML 自動識別資源爭用導致環境中效能下降的位置,突出顯示受其影響的任何工作負載,並提供建議的補救措施,讓您更快地解決效能問題。"閱讀更多" |
新的數據收集器
-
Cohesity SmartFiles - 這個基於 REST API 的收集器將獲取一個 Cohesity 集群,發現「視圖」(作為 CI 內部卷)、各個節點,以及收集效能指標。
其他資料收集器更新
以下數據收集器的性能數據收集和顯示已改進:
-
Brocade命令列介面
-
Dell/EMC VPlex、PowerStore、Isilon/PowerScale、VNX Block/Clariion CLI、XtremIO、Unity/VNXe
-
純快閃記憶體陣列
這些效能增強功能已在所有NetApp資料收集器以及 VMware 和Cisco中提供,並將在未來幾個月內推廣到所有其他資料收集器。
2022年3月
ONTAP 9.9+ 的雲端連接
這"適用於ONTAP 9.9+ 的NetApp雲端連接"資料擷取器無需安裝外部擷取單元,從而簡化了故障排除、維護和初始部署。
全新Cloud Secure功能對所有人開放
您的環境比以往更安全,以下Cloud Secure功能現已全面推出:
特徵 |
描述 |
資料銷毀 – 檔案刪除攻擊偵測 |
檢測異常的大規模文件刪除活動,阻斷惡意使用者的惡意文件訪問,並透過自動回應策略進行自動快照。 |
警告和警報的單獨通知 |
警告和警報通知可以發送給不同的收件人,確保正確的團隊隨時了解情況 |
更新的 Telegraf 代理
用於提取 Telegraf 整合資料的代理程式已更新至版本 1.21.2,效能和安全性均有所提升。希望更新的使用者可以參考"代理安裝"文件.代理程式的先前版本將繼續運行,無需用戶採取任何行動。
數據收集器更新
-
Broadcom 光纖通道交換器資料收集器已經最佳化,可以減少每次庫存輪詢時發出的 CLI 命令數量。
2022年2月
Cloud Insights修復了 Apache Log4j 漏洞
客戶安全是NetApp的首要任務。 Cloud Insights對其軟體庫進行了更新,以解決最近的 Apache Log4j 漏洞。
請參閱 NetApp 產品安全公告網站上的以下內容:
您可以在以下位置閱讀有關這些漏洞和 NetApp 回應的更多信息"NetApp新聞中心"。
Kubernetes 命名空間詳細資料頁面
現在,您可以比以往更好地探索 Kubernetes 環境,並為叢集的命名空間提供資訊豐富的詳細資訊頁面。命名空間詳情頁面提供了命名空間所使用的所有資產的摘要,包括所有後端儲存資源及其容量利用率。

2021年12月
ONTAP系統的更深層集成
透過與NetApp事件管理系統 (EMS) 的新集成,簡化ONTAP硬體故障等的警報。"探索和警報"基於Cloud Insights中的低階ONTAP訊息來通知和改善故障排除工作流程,並進一步減少對ONTAP元素管理工具的依賴。
資料收集器層級的通知。
除了系統定義和自訂建立的警報監視器之外,您還可以為ONTAP資料收集器設定警報通知,從而允許您指定收集器級警報的接收者,而與其他監視器警報無關。
Cloud Secure角色的靈活性更高
可以根據以下情況授予使用者存取Cloud Secure功能的權限"角色"由管理員設定:
角色 |
Cloud Secure存取 |
行政人員 |
可以執行所有Cloud Secure功能,包括警報、取證、資料收集器、自動回應策略和Cloud Secure的 API。管理員還可以邀請其他用戶,但只能分配Cloud Secure角色。 |
使用者 |
可以查看和管理警報並查看取證。使用者角色可以更改警報狀態、新增註釋、手動拍攝快照以及阻止使用者存取。 |
客人 |
可以查看警報和取證。來賓角色不能更改警報狀態、新增註解、手動拍攝快照或阻止使用者存取。 |
作業系統支援
CentOS 8.x 支援正在被 CentOS 8 Stream 支援取代。 CentOS 8.x 將於 2021 年 12 月 31 日終止服務。
數據收集器更新
為了反映供應商的變化,我們加入了一些Cloud Insights資料收集器名稱:
供應商/型號 |
曾用名 |
戴爾 EMC PowerScale |
伊西隆 |
HPE Alletra 9000/Primera |
3PAR |
HPE Alletra 6000 |
靈活 |
2021年11月
自適應儀表板
屬性的新變數和在小部件中使用變數的能力。
儀表板現在比以往更加強大和靈活。使用屬性變數建立自適應儀表板,以便快速動態過濾儀表板。使用這些和其他預先存在的"變數"現在您可以建立一個高級儀表板來查看整個環境的指標,並按資源名稱、類型、位置等無縫過濾。使用小部件中的數字變數將原始指標與成本關聯起來,例如儲存即服務的每 GB 成本。

透過 API 存取報告資料庫
增強與第三方報告、ITSM 和自動化工具整合的功能: Cloud Insights強大的"API"允許使用者直接查詢Cloud Insights Reporting 資料庫,而無需經過 Cognos Reporting 環境。
VM 登陸頁上的 Pod 表
VM 和使用它們的 Kubernetes Pod 之間的無縫導航:為了改善故障排除和效能餘裕管理,相關 Kubernetes Pod 的表格現在將出現在 VM 登入頁面上。

數據收集器更新
-
ECS 現在報告儲存和節點的韌體
-
Isilon 改進了快速檢測
-
Azure NetApp Files更快收集效能數據
-
StorageGRID現在支援單一登入 (SSO)
-
Brocade CLI 正確報告 X&-4 的型號
支援的其他作業系統
除了已經支援的作業系統之外, Cloud Insights採集單元還支援以下作業系統:
-
Centos(64位)8.4
-
Oracle Enterprise Linux(64 位元)8.4
-
Red Hat Enterprise Linux(64 位元)8.4
2021年10月
用於報告的 K8s 數據
Kubernetes 資料現在可用於報告,讓您可以建立費用分攤或其他報告。為了將 Kubernetes 退款資料傳遞到 Reporting,您必須與 Kubernetes 叢集及其後端儲存建立活動連接,並且Cloud Insights必須從中接收資料。如果沒有從後端儲存收到數據, Cloud Insights就無法將 Kubernetes 物件資料傳送到 Reporting。

黑暗主題已經到來
許多人都要求一個黑暗主題,而Cloud Insights已經給了答案。若要在明暗主題之間切換,請按一下使用者名稱旁的下拉式功能表。

數據收集器支援
我們對Cloud Insights資料收集器進行了一些改進。以下是一些亮點:
-
Amazon FSx for ONTAP的新收集器
2021年9月
績效政策現在成為監視器
監視器和警報已經取代了Cloud Insights中的效能策略和違規行為。"使用監視器發出警報"提供更大的靈活性和對環境中潛在問題或趨勢的洞察力。
監視器中的自動完成建議、通配符和表達式
建立警報監視器時,現在可以預測輸入過濾器,從而讓您輕鬆搜尋並找到監視器的指標或屬性。此外,您也可以選擇根據您鍵入的文字建立通配符過濾器。

更新的 Telegraf 代理
用於提取 Telegraf 整合資料的代理程式已更新至版本 1.19.3,效能和安全性均有所改善。希望更新的使用者可以參考"代理安裝"文件.代理程式的先前版本將繼續運行,無需用戶採取任何行動。
數據收集器支援
我們對Cloud Insights資料收集器進行了一些改進。以下是一些亮點:
-
Microsoft Hyper-V 收集器現在使用 PowerShell 而不是 WMI
-
由於並行調用,Azure VM 和 VHD 收集器的速度現在提高了 10 倍
-
HPE Nimble 現在支援聯合和 iSCSI 配置
由於我們一直在改進數據收集,以下是一些值得注意的其他最新變化:
-
EMC Powerstore 的新收集器
-
Hitachi Ops Center 的新收集器
-
日立內容平台的新收集器
-
增強型ONTAP收集器可報告 Fabric 池
-
增強 ANF 與儲存池和磁碟區效能
-
增強型 EMC ECS,具有儲存節點和儲存效能以及儲存桶中的物件數量
-
增強型 EMC Isilon,具有儲存節點和 Qtree 指標
-
增強型 EMC Symetrix,具有磁碟區 QOS 限制指標
-
增強型 IBM SVC 與 EMC PowerStore 及儲存節點父序號
2021年8月
2021年6月
過濾器中的自動完成建議、通配符和表達式
使用此版本的Cloud Insights,您不再需要知道在查詢或小部件中過濾的所有可能的名稱和值。過濾時,您只需開始輸入,Cloud Insights 就會根據您的文字建議值。無需再提前查找應用程式名稱或 Kubernetes 屬性,只需找到您想要在小工具中顯示的內容即可。
當您輸入篩選器時,篩選器會顯示一個智慧結果清單供您選擇,以及基於目前文字建立*通配符過濾器*的選項。選擇此選項將傳回與通配符表達式相符的所有結果。當然,您也可以選擇要新增到篩選器的多個單獨的值。

此外,您可以使用 NOT 或 OR 在篩選器中建立*表達式*,或者您可以選擇「無」選項來過濾欄位中的空值。
閱讀更多"過濾選項"在查詢和小部件中。
各版本提供的 API
Cloud Insights強大的 API 比以往更容易訪問,現在標準版和高級版中均提供 Alerts API。每個版本均提供以下 API:
| API類別 | 基本的 | 標準 | 優質的 |
|---|---|---|---|
採集單元 |
|
|
|
數據收集 |
|
|
|
警報 |
|
|
|
資產 |
|
|
|
資料擷取 |
|
|
Kubernetes PV 和 Pod 可見性
Cloud Insights可讓您查看 Kubernetes 環境的後端存儲,讓您深入了解 Kubernetes Pod 和持久性磁碟區 (PV)。現在,您可以追蹤 PV 計數器,例如 IOPS、延遲和吞吐量,從單一 Pod 的使用情況,透過 PV 計數器到 PV,一直到後端儲存裝置。
在磁碟區或內部磁碟區登入頁面上,顯示兩個新表格:

請注意,為了利用這些新表,建議卸載目前的 Kubernetes 代理,然後重新安裝。您還必須安裝 Kube-State-Metrics 版本 2.1.0 或更高版本。
Kubernetes 節點到虛擬機器的鏈接
在 Kubernetes Node 頁面上,您現在可以按一下開啟 Node 的 VM 頁面。 VM 頁面還包含傳回節點本身的連結。

警報監視器取代效能策略
為了實現多個閾值、webhook 和電子郵件警報傳遞、使用單一介面對所有指標發出警報等額外優勢, Cloud Insights將在 2021 年 7 月和 8 月期間將標準版和高級版客戶從 性能策略 轉換為 監控器。詳細了解"警報和監視器",敬請期待這項令人興奮的變化。
Cloud Secure支援 NFS
Cloud Secure現在支援 NFS for ONTAP資料收集。監控 SMB 和 NFS 使用者存取權以保護您的資料免受勒索軟體攻擊。此外, Cloud Secure支援 Active-Directory 和 LDAP 使用者目錄來收集 NFS 使用者屬性。
Cloud Secure快照清除
Cloud Secure會根據快照清除設定自動刪除快照,以節省儲存空間並減少手動刪除快照的需要。

Cloud Secure資料收集速度
單一資料收集代理系統現在每秒可以向Cloud Secure發布多達 20,000 個事件。
2021年5月
以下是我們在四月做出的一些改變:
更新的 Telegraf 代理
用於提取 Telegraf 整合資料的代理程式已更新至 1.17.3 版本,效能和安全性均有所改善。希望更新的使用者可以參考"代理安裝"文件.代理程式的先前版本將繼續運行,無需用戶採取任何行動。
向警報添加糾正措施
現在,您可以在建立或修改監視器時透過填寫「新增警報描述」部分來新增可選描述以及其他見解和/或糾正措施。描述將與警報一起發送。 _見解和糾正措施_欄位可以提供處理警報的詳細步驟和指導,並將顯示在警報登陸頁面的摘要部分。

所有版本的Cloud Insights API
現在, Cloud Insights的所有版本均提供 API 存取。基礎版用戶現在可以自動執行採集單元和資料收集器的操作,標準版用戶可以查詢指標並提取自訂指標。進階版繼續允許充分使用所有 API 類別。
| API類別 | 基本的 | 標準 | 優質的 |
|---|---|---|---|
採集單元 |
|
|
|
數據收集 |
|
|
|
資產 |
|
|
|
資料擷取 |
|
|
|
資料倉儲 |
|
有關 API 使用的詳細信息,請參閱"API 文檔"。
2021年4月
更輕鬆地管理監視器
"監視器分組"簡化您環境中的監視器的管理。現在可以將多個監視器組合在一起並暫停作為一個監視器。例如,如果您在基礎架構堆疊上發生更新,則可以透過按一下暫停所有這些裝置的警報。
監控組是令人興奮的新功能的第一部分,為Cloud Insights帶來了對ONTAP設備的改進管理。

使用 Webhook 增強警報選項
許多商業應用程式支援"Webhook"作為標準輸入接口。 Cloud Insights現在支援許多這樣的交付管道,為 Slack、PagerDuty、Teams 和 Discord 提供預設模板,此外還提供可自訂的通用 webhook 來支援許多其他應用程式。

改進的設備識別
為了改善監控和故障排除以及提供準確的報告,了解設備的名稱而不是其 IP 位址或其他識別碼會很有幫助。 Cloud Insights現在採用一種自動方式來識別環境中儲存和實體主機設備的名稱,使用一種基於規則的方法,稱為"設備解析度",可在*管理*選單中找到。
你要求更多!
客戶普遍要求提供更多用於視覺化資料範圍的預設選項,因此我們新增了以下五個新選項,現在可以透過時間範圍選擇器在整個服務中使用:
-
最後30分鐘
-
最近 2 小時
-
近 6 小時
-
過去 12 小時
-
過去 2 天
一個Cloud Insights環境中的多個訂閱
從 4 月 2 日開始, Cloud Insights支援客戶在單一Cloud Insights實例中訂閱相同版本類型的多個訂閱。這使得客戶能夠將Cloud Insights訂閱的部分內容與基礎設施購買合併在一起。聯絡NetApp銷售人員以取得多個訂閱的協助。
選擇你的道路
在設定Cloud Insights時,您現在可以選擇從監控和警報還是勒索軟體和內部威脅偵測開始。 Cloud Insights將根據您選擇的路徑配置您的起始環境。之後您可以隨時配置其他路徑。
更輕鬆的Cloud Secure入職
有了新的分步設定清單,開始使用Cloud Secure比以往任何時候都更容易。

像往常一樣,我們樂意聽取您的建議!將它們發送至 ng-cloudinsights-customerfeedback@netapp.com。
2021年二月
更新的 Telegraf 代理
用於提取 Telegraf 整合資料的代理程式已更新至 1.17.0 版本,其中包含漏洞和錯誤修復。
雲端成本分析器
體驗NetApp Spot 與 Cloud Cost 的強大功能,它可以提供過去、現在和預計支出的詳細成本分析,讓您可以了解環境中的雲端使用情況。雲端成本儀表板可以清晰地查看雲端費用,並深入了解各個工作負載、帳戶和服務。
雲端成本可以幫助解決以下主要挑戰:
-
追蹤和監控您的雲端費用
-
識別浪費和潛在的優化領域
-
交付可執行的行動項目
雲端成本專注於監控。升級到完整的 Spot by NetApp帳戶,以實現自動成本節約和環境最佳化。
使用篩選器查詢具有空值的對象
Cloud Insights現在允許透過使用篩選器來搜尋具有空/無值的屬性和指標。您可以在以下位置對任何屬性/指標執行此篩選:
-
在查詢頁面上
-
在儀表板小工具和頁面變數中
-
在警報列表頁面上
-
建立監視器時
要過濾空值/無值,只需在適當的過濾器下拉選單中出現“無”選項時選擇它。

多區域支持
從今天開始,我們在全球不同地區提供Cloud Insights服務,這有利於提高美國以外客戶的效能並增強安全性。 Cloud Insights/ Cloud Secure根據您建立環境的區域儲存資訊。
點選"這裡"了解更多。
2021年1月
已重新命名的其他ONTAP指標
作為我們不斷努力提高ONTAP系統資料收集效率的一部分,以下ONTAP指標已被重新命名。
如果您現有的儀表板小工具或查詢使用任何這些指標,您將需要編輯或重新建立它們以使用新的指標名稱。
| 先前的指標名稱 | 新指標名稱 |
|---|---|
netapp_ontap.disk_constituent.total_transfers |
netapp_ontap.磁碟組成.總iops |
netapp_ontap.磁碟.總傳輸量 |
netapp_ontap.磁碟.總iops |
netapp_ontap.fcp_lif.讀取數據 |
netapp_ontap.fcp_lif.讀取吞吐量 |
netapp_ontap.fcp_lif.寫入數據 |
netapp_ontap.fcp_lif.寫入吞吐量 |
netapp_ontap.iscsi_lif.讀取數據 |
netapp_ontap.iscsi_lif.讀取吞吐量 |
netapp_ontap.iscsi_lif.寫入數據 |
netapp_ontap.iscsi_lif.write_throughput |
netapp_ontap.lif.recv_數據 |
netapp_ontap.lif.recv_throughput |
netapp_ontap.lif.發送數據 |
netapp_ontap.lif.sent_throughput |
netapp_ontap.lun.讀取數據 |
netapp_ontap.lun.讀取吞吐量 |
netapp_ontap.lun.寫入數據 |
netapp_ontap.lun.寫入吞吐量 |
netapp_ontap.nic_common.rx_位元組 |
netapp_ontap.nic_common.rx_throughput |
netapp_ontap.nic_common.tx_位元組 |
netapp_ontap.nic_common.tx_throughput |
netapp_ontap.path.讀取數據 |
netapp_ontap.path.讀取吞吐量 |
netapp_ontap.path.寫入數據 |
netapp_ontap.path.寫入吞吐量 |
netapp_ontap.path.total_data |
netapp_ontap.path.total_throughput |
netapp_ontap.policy_group.讀取數據 |
netapp_ontap.policy_group.讀取吞吐量 |
netapp_ontap.policy_group.write_data |
netapp_ontap.policy_group.write_throughput |
netapp_ontap.policy_group.other_data |
netapp_ontap.policy_group.other_throughput |
netapp_ontap.policy_group.total_data |
netapp_ontap.policy_group.total_throughput |
netapp_ontap.system_node.disk_data_read |
netapp_ontap.system_node.disk_throughput_read |
netapp_ontap.system_node.disk_data_written |
netapp_ontap.system_node.disk_throughput_written |
netapp_ontap.system_node.hdd_data_read |
netapp_ontap.system_node.hdd_throughput_read |
netapp_ontap.system_node.hdd_data_written |
netapp_ontap.system_node.hdd_throughput_written |
netapp_ontap.system_node.ssd_data_read |
netapp_ontap.system_node.ssd_throughput_read |
netapp_ontap.system_node.ssd_data_written |
netapp_ontap.system_node.ssd_throughput_written |
netapp_ontap.system_node.net_data_recv |
netapp_ontap.system_node.net_throughput_recv |
netapp_ontap.system_node.net_data_sent |
netapp_ontap.system_node.net_throughput_sent |
netapp_ontap.system_node.fcp_data_recv |
netapp_ontap.system_node.fcp_throughput_recv |
netapp_ontap.system_node.fcp_data_sent |
netapp_ontap.system_node.fcp_throughput_sent |
netapp_ontap.volume_node.cifs_讀取數據 |
netapp_ontap.volume_node.cifs_讀取吞吐量 |
netapp_ontap.volume_node.cifs_write_data |
netapp_ontap.volume_node.cifs_write_throughput |
netapp_ontap.volume_node.nfs_讀取數據 |
netapp_ontap.volume_node.nfs_read_throughput |
netapp_ontap.volume_node.nfs_write_data |
netapp_ontap.volume_node.nfs_write_throughput |
netapp_ontap.volume_node.iscsi_read_data |
netapp_ontap.volume_node.iscsi_read_throughput |
netapp_ontap.volume_node.iscsi_write_data |
netapp_ontap.volume_node.iscsi_write_throughput |
netapp_ontap.volume_node.fcp_read_data |
netapp_ontap.volume_node.fcp_read_throughput |
netapp_ontap.volume_node.fcp_write_data |
netapp_ontap.volume_node.fcp_write_throughput |
netapp_ontap.volume.讀取數據 |
netapp_ontap.volume.read_throughput |
netapp_ontap.volume.write_data |
netapp_ontap.volume.write_throughput |
netapp_ontap.工作負載.讀取數據 |
netapp_ontap.工作負載.讀取吞吐量 |
netapp_ontap.工作負載.寫入數據 |
netapp_ontap.workload.write_throughput |
netapp_ontap.workload_volume.讀取數據 |
netapp_ontap.workload_volume.讀取吞吐量 |
netapp_ontap.workload_volume.write_data |
netapp_ontap.workload_volume.write_throughput |
新的 Kubernetes 瀏覽器
這"Kubernetes 資源管理器"提供 Kubernetes 叢集的簡單拓撲視圖,即使是非專家也可以快速識別從叢集層級到容器和儲存的問題和依賴關係。
您可以使用 Kubernetes Explorer 的深入詳細資訊來探索各種信息,以了解 Kubernetes 環境中的叢集、節點、Pod、容器和儲存的狀態、使用情況和健康狀況。

2020年12月
2020年11月
附加儀表板
以下新的以ONTAP為中心的儀表板已新增至圖庫並可供匯入:
-
ONTAP:整體效能和容量
-
ONTAP FAS/ AFF - 容量利用率
-
ONTAP FAS/ AFF - 叢集容量
-
ONTAP FAS/ AFF - 效率
-
ONTAP FAS/ AFF - FlexVol效能
-
ONTAP FAS/ AFF - 節點操作/最佳點
-
ONTAP FAS/ AFF - 預處理容量效率
-
ONTAP:網路連接埠活動
-
ONTAP:節點協定效能
-
ONTAP:節點工作負載效能(前端)
-
ONTAP:處理器
-
ONTAP:SVM 工作負載效能(前端)
-
ONTAP:磁碟區工作負載效能(前端)
表格小工具中的列重命名
您可以透過在編輯模式下開啟表格小工具並點擊列頂部的選單來重新命名表格小工具的_Metrics and Attributes_部分中的欄位。輸入新名稱並按一下“儲存”,或按一下“重設”將列設定回原始名稱。
請注意,這只會影響表格小工具中列的顯示名稱;度量/屬性名稱在底層資料本身中不會改變。

2020年10月
集成資料的預設擴展
表格小部件分組現在允許 Kubernetes、 ONTAP高級資料和代理節點指標的預設擴展。例如,如果您按「Cluster」將 Kubernetes「Nodes」分組,您將在表格中看到每個叢集的一行。然後,您可以展開每個叢集行來查看節點物件的清單。
基礎版技術支持
除標準版和高級版外, Cloud Insights基本版的訂閱者現在還可以獲得技術支援。此外, Cloud Insights簡化了建立NetApp支援票證的工作流程。
Cloud Secure公用 API
Cloud Secure支持"REST API"用於存取活動和警報資訊。這是透過使用透過Cloud Secure Admin UI 建立的 API 存取令牌來實現的,然後使用這些令牌來存取 REST API。這些 REST API 的 Swagger 文件與Cloud Secure整合。
2020年9月
整合資料查詢頁面
Cloud Insights查詢頁面支援整合資料(即來自 Kubernetes、 ONTAP Advanced Metrics 等)。處理整合資料時,查詢結果表顯示「分割畫面」視圖,左側顯示物件/分組,右側顯示物件資料(屬性/指標)。您也可以選擇多個屬性來將整合資料分組。

表格小工具中的單位顯示格式
現在,表格小工具中可以對顯示指標/計數器資料(例如,千兆位元組、MB/秒等)的欄位使用單位顯示格式。若要變更指標的顯示單位,請按一下列標題中的「三個點」選單,然後選擇「單位顯示」。您可以從任何可用的單位中進行選擇。可用單位將根據顯示列中的度量資料類型而有所不同。

採集單元詳情頁面
採購單位現在有自己的登陸頁面,為每個 AU 提供有用的詳細資訊以及有助於排除故障的資訊。這"AU 詳情頁面"提供 AU 資料收集器的連結以及有用的狀態資訊。
已刪除Cloud Secure Docker 依賴項
Cloud Secure 對 Docker 的依賴已被消除。 Cloud Secure代理安裝不再需要 Docker。
報告使用者角色
如果您擁有帶有報告功能的Cloud Insights Premium 版本,則您環境中的每個Cloud Insights用戶也都擁有到報告應用程式(即 Cognos)的單一登入 (SSO);透過點擊選單中的 報告 鏈接,他們將自動登入報告。
他們在Cloud Insights中的使用者角色決定了他們的"報告使用者角色":
Cloud Insights角色 |
報告角色 |
報告權限 |
客人 |
消費者 |
可以查看、排程和執行報表並設定個人偏好,例如語言和時區。消費者無法建立報告或執行管理任務。 |
使用者 |
作者 |
可以執行所有消費者功能以及建立和管理報告和儀表板。 |
行政人員 |
行政人員 |
可以執行所有作者功能以及所有管理任務,例如報告配置以及報告任務的關閉和重新啟動。 |
|
|
Cloud Insights報告適用於 500 個 MU 或更多的環境。 |
|
|
如果您是高級版的現有客戶,並希望保留您的報告,請閱讀此內容"現有客戶須知"。 |
資料擷取的新 API 類別
Cloud Insights新增了 資料擷取 API 類別,讓您可以更好地控制自訂資料和代理程式。可以在Cloud Insights中透過導覽至 管理 > API 存取 並點擊 API 文件 連結來找到此 API 類別和其他 API 類別的詳細文件。您也可以在註釋欄位中為 AU 附加註釋,該註釋會顯示在 AU 詳細資料頁面和 AU 清單頁面上。
2020年8月
2020年7月
Cloud Secure_拍攝快照_操作
當偵測到惡意活動時, Cloud Secure會自動拍攝快照來保護您的數據,確保您的資料安全備份。
您可以定義自動回應策略,當偵測到勒索軟體攻擊或其他異常使用者活動時拍攝快照。您也可以從警報頁面手動拍攝快照。
自動拍攝快照:
手動快照:
指標/計數器更新
以下容量計數器可用於Cloud Insights UI 和 REST API。以前這些計數器僅適用於資料倉儲/報表。
| 物件類型 | 櫃檯 |
|---|---|
儲存 |
容量 - 備用原容量 - 故障原始容量 |
儲存池 |
資料容量 - 已使用資料容量 - 其他總容量 - 已使用其他容量 - 總容量 - 原始容量 - 軟限制 |
內部體積 |
資料容量 - 已使用 資料容量 - 總計 其他容量 - 已使用 其他容量 - 總計 複製保存容量 - 總計 |
Cloud Secure潛在攻擊偵測
Cloud Secure現在可以偵測勒索軟體等潛在攻擊。按一下警報清單頁面中的警報可開啟詳細資訊頁面,其中顯示以下內容:
-
攻擊時間
-
關聯使用者和文件活動
-
採取的行動
-
幫助追蹤可能的安全漏洞的附加資訊
顯示潛在勒索軟體攻擊的警報頁面:
潛在勒索軟體攻擊的詳細頁面:
透過 AWS 訂閱高級版
在Cloud Insights試用期間,您可以"自行訂閱"透過 AWS Marketplace 升級至Cloud Insights標準版或進階版。以前,您只能透過 AWS Marketplace 自行訂閱標準版。
增強型表格小工具
儀表板/資產頁面表格小工具包括以下增強功能:
-
「分割畫面」檢視:表格小工具在左側顯示物件/分組,在右側顯示物件資料(屬性/指標)。

-
多屬性分組:對於整合資料(Kubernetes、 ONTAP Advanced Metrics、Docker 等),您可以選擇多個屬性進行分組。資料根據您選擇的分組屬性顯示。
使用整合資料分組(在編輯模式下顯示):

-
基礎設施資料(儲存、EC2、VM、連接埠等)的分組與先前一樣,都是透過單一屬性進行的。當按非物件的屬性分組時,表格將允許您展開群組行以查看群組內的所有物件。
使用基礎設施資料分組(以顯示模式顯示):

指標過濾
除了在小部件中過濾物件的屬性之外,您現在還可以過濾指標。

處理整合資料(Kubernetes、 ONTAP Advanced Data 等)時,指標過濾會從繪製的資料系列中刪除單一/不匹配的資料點,這與基礎設施資料(儲存、VM、連接埠等)不同,其中篩選器會對資料系列的聚合值進行處理,並可能從圖表中刪除整個物件。

ONTAP高級計數器數據
Cloud Insights利用 NetApp 的ONTAP特定的 進階計數器資料,它提供了從ONTAP設備收集的大量計數器和指標。 ONTAP進階計數器資料可供所有NetApp ONTAP客戶使用。這些指標支援在Cloud Insights小部件和儀表板中實現客製化和廣泛的視覺化。
可以透過在小部件的查詢中搜尋“netapp_ontap”並從計數器中進行選擇來找到ONTAP高級計數器。

您可以透過輸入計數器名稱的其他部分來最佳化搜尋。例如:
-
lif
-
總計的
-
offbox_vscan_server
-
以及更多

請注意以下事項:
-
新的ONTAP資料收集器將預設啟用進階資料收集。若要為現有的ONTAP資料收集器啟用進階資料收集,請編輯資料收集器並展開「進階配置」部分。
-
進階資料收集不適用於 7 模式ONTAP。
進階計數器儀錶盤
Cloud Insights隨附各種預先設計的儀表板,可協助您開始視覺化ONTAP進階計數器,以了解「聚合效能」、「磁碟區工作負載」、「處理器活動」等主題。如果您至少配置了一個ONTAP資料收集器,則可以從任何儀表板清單頁面上的儀表板庫匯入這些資料收集器。
了解更多
有關ONTAP Advanced Data 的更多信息,請訪問以下連結:
政策和違規菜單
現在可以在「警報」選單下找到「效能策略和違規行為」。政策和違規功能保持不變。

更新的 Telegraf 代理
Telegraf 整合式資料擷取代理程式已更新為"版本 1.14",其中包括錯誤修復、安全修復和新插件。
注意:在 Kubernetes 平台上設定 Kubernetes 資料收集器時,您可能會在日誌中看到「HTTP 狀態 403 Forbidden」錯誤,這是由於「clusterrole」屬性中的權限不足造成的。
若要解決此問題,請將下列反白的行新增至端點存取叢集角色的_rules:_部分,然後重新啟動 Telegraf pod。
rules: - apiGroups: - "" - apps - autoscaling - batch - extensions - policy - rbac.authorization.k8s.io attributeRestrictions: null resources: - nodes/metrics - nodes/proxy <== Add this line - nodes/stats - pods <== Add this line verbs: - get - list <== Add this line
2020年6月
簡化的資料收集器錯誤報告
使用資料收集器頁面上的「傳送錯誤報告」按鈕可以更輕鬆地報告資料收集器錯誤。點擊該按鈕會將有關錯誤的基本資訊傳送給NetApp ,並提示對問題進行調查。按下後, Cloud Insights確認NetApp已收到通知,且錯誤報告按鈕已停用,以指示已傳送該資料收集器的錯誤報告。此按鈕保持停用狀態,直到瀏覽器頁面刷新為止。

小部件改進
儀表板小工具已做出以下改進。這些改進被視為預覽功能,可能並不適用於所有Cloud Insights環境。
-
新的物件/指標選擇器:物件(儲存、磁碟、連接埠、節點等)及其相關指標(IOPS、延遲、CPU 數量等)現在可以在具有強大搜尋功能的單一下拉式選單的小部件中使用。您可以在下拉式選單中輸入多個部分術語, Cloud Insights將列出滿足這些術語的所有物件指標。

-
多標籤分組:處理整合資料(Kubernetes 等)時,您可以按多個標籤/屬性對資料進行分組。例如,按 Kubernetes 命名空間和容器名稱匯總記憶體使用量。

2020年5月
報告使用者角色
已為報告新增了以下角色:
-
Cloud Insights消費者:可以運行和查看報告
-
Cloud Insights作者:可以執行消費者功能以及建立和管理報告和儀表板
-
Cloud Insights管理員:可以執行作者功能以及所有管理任務
Cloud Secure更新
Cloud Insights包含以下最近的Cloud Secure變更。
在取證 > 活動取證頁面中,我們提供了兩個視圖來分析和調查使用者活動:
-
活動視圖,關注使用者活動(什麼操作?在哪裡演出? )
-
實體視圖,重點放在使用者存取的文件。

此外,警報電子郵件通知現在包含指向警報頁面的直接連結。
儀表板分組
儀表板分組可以更好地"儀表板管理"與您相關的內容。您可以將相關儀表板新增至群組中,以便對儲存裝置或虛擬機器等進行「一站式」管理。
群組是針對每個使用者量身定制的,因此一個人的群組可能與其他人的群組可能不同。您可以根據需要擁有任意數量的群組,並且每個群組中可以包含任意數量的儀表板。

儀表板固定
您可以固定儀表板,以便收藏夾始終顯示在清單頂部。

電視模式和自動刷新
"電視模式和自動刷新"允許在儀表板或資產頁面上近乎即時地顯示資料:
-
*電視模式*提供整潔的顯示;導航選單被隱藏,為您的資料顯示提供更多的螢幕空間。
-
儀表板和資產登陸頁面上的小部件中的資料根據所選儀表板時間範圍(或小部件時間範圍,如果設定為覆蓋儀表板時間)確定的刷新間隔(每 10 秒一次)自動刷新。
電視模式和自動刷新相結合,可以即時查看您的Cloud Insights數據,非常適合無縫演示或內部監控。
2020年4月
新的儀表板時間範圍選擇
儀表板和其他雲端洞察頁面的時間範圍選擇現在包括「最近 1 小時」和「最近 15 分鐘」。
Cloud Secure更新
Cloud Insights包含以下最近的Cloud Secure變更。
-
更好的文件和資料夾元資料變更識別,以檢測使用者是否更改了權限、擁有者或群組所有權。
-
將使用者活動報告匯出為 CSV。
Cloud Secure監控並稽核所有使用者對檔案和資料夾的存取操作。活動審計使您能夠遵守內部安全政策,滿足 PCI、GDPR 和 HIPAA 等外部合規性要求,並進行資料外洩和安全事件調查。
預設儀表板時間
儀表板的預設時間範圍現在是 3 小時而不是 24 小時。
優化聚合時間
最佳化"時間聚合"時間序列小部件(折線圖、樣條圖、面積圖和堆積面積圖)中的間隔對於 3 小時和 24 小時儀表板/小部件時間範圍來說更為頻繁,從而可以更快地繪製資料圖表。
-
3 小時時間範圍優化為 1 分鐘聚合間隔。以前是 5 分鐘。
-
24 小時時間範圍優化為 30 分鐘聚合間隔。以前是 1 小時。
您仍然可以透過設定自訂間隔來覆蓋最佳化的聚合。
顯示單元自動格式化
在大多數小工具中, Cloud Insights知道顯示值的基本單位,例如「兆位元組」、「千」、「百分比」、「毫秒 (ms)」等,現在"自動格式化"將小部件設定為最易讀的單元。例如,1,234,567,890 位元組的資料值將自動格式化為 1.23 吉比位元組。在許多情況下, Cloud Insights知道所取得資料的最佳格式。如果不知道最佳格式,或者您想要覆蓋自動格式的小部件,您可以選擇所需的格式。

使用 API 導入註釋
透過Cloud Insights Premium Edition 強大的 API,您現在可以"導入註釋"並使用 .CSV 檔案將它們指派給物件。您也可以以相同的方式匯入應用程式並指派業務實體。

更簡單的小工具選擇器
新的小部件選擇器可在單一視圖中一次顯示所有小部件類型,讓用戶更輕鬆地將小部件添加到儀表板和資產登錄頁面,無需再滾動瀏覽小部件類型列表來查找要添加的小部件。在新的選擇器中,相關的小部件將按顏色進行協調,並按接近度分組。

2020年2月
進階版 API
Cloud Insights Premium Edition 附帶"強大的API"可用於將Cloud Insights與其他應用程式(例如 CMDB 或其他票務系統)整合。
詳細的基於 Swagger 的資訊可以在 Admin > API Acccess 中的 API Documentation 連結下找到。 Swagger 提供了 API 的簡要描述和使用信息,並允許您在您的環境中嘗試每個 API。
Cloud Insights API 使用訪問令牌來提供基於權限的 API 類別訪問,例如 ASSETS 或 COLLECTION。

新增資料收集器後的初始輪詢
先前,在配置新的資料收集器後, Cloud Insights會立即輪詢資料收集器以收集_庫存_數據,但會等到配置的效能輪詢間隔(通常為 15 分鐘)來收集初始_效能_資料。然後,它會等待另一個間隔,然後再啟動第二次效能輪詢,這意味著需要最多 30 分鐘才能從新的資料收集器中取得有意義的資料。
數據收集器"輪詢"已經得到了很大的改進,使得初始性能輪詢在庫存輪詢之後立即發生,而第二次性能輪詢在第一次性能輪詢完成後的幾秒鐘內發生。這使得Cloud Insights能夠在很短的時間內開始在儀表板和圖表上顯示有用的資料。
編輯現有資料收集器的配置後也會發生此輪詢行為。
更輕鬆地複製小部件
在儀表板或登入頁面上建立小部件的副本比以往任何時候都更容易。在儀表板編輯模式下,點擊小工具上的選單並選擇*複製*。小部件編輯器啟動,預先填入原始小部件的配置,並在小部件名稱中帶有「複製」後綴。您可以輕鬆進行任何必要的更改並保存新的小部件。該小部件將放置在儀表板的底部,您可以根據需要定位它。當所有變更完成後,請記住儲存您的儀表板。

單一登入(SSO)
使用Cloud Insights Premium Edition,管理員可以啟用 *"單一登入" * (SSO)公司網域內的所有使用者均可存取Cloud Insights ,而無需單獨邀請他們。啟用 SSO 後,任何具有相同網域電子郵件地址的使用者都可以使用其公司憑證登入Cloud Insights 。
|
|
SSO 僅在Cloud Insights Premium Edition 中可用,且必須先進行設定才能為Cloud Insights啟用。 SSO配置包括"身分聯合"透過NetApp Cloud Central。聯合允許單一登入使用者使用公司目錄中的憑證存取您的NetApp Cloud Central 帳戶。 |
2020年1月
REST API 的 Swagger 文檔
Swagger 解釋了Cloud Insights中每個可用的 REST API 及其用法和語法。有關Cloud Insights API 的資訊可在"文件"。
收購單位變更
在與已安裝的 AU 同名的主機或 VM 上安裝採集單元 (AU) 時, Cloud Insights會透過在 AU 名稱後面附加「_1」、「_2」等來確保名稱的唯一性。從同一 VM 卸載並重新安裝 AU 時也是如此,而無需先將其從Cloud Insights中刪除。想要一個完全不同的 AU 名稱嗎?沒問題;安裝後可以重命名 AU。
優化小部件中的時間聚合
在小工具中,您可以選擇_最佳化_時間聚合間隔或您設定的_自訂_間隔。最佳化聚合會根據所選的儀表板時間範圍(或小工具時間範圍,如果覆蓋儀表板時間)自動選擇正確的時間間隔。隨著儀表板或小部件時間範圍的變化,間隔也會動態變化。
簡化「開始使用Cloud Insights」流程
開始使用Cloud Insights的過程已經簡化,以使您的首次設定更加順暢和輕鬆。只需選擇一個初始資料收集器並按照說明進行操作。 Cloud Insights將引導您配置資料收集器以及所需的任何代理程式或擷取單元。在大多數情況下,它甚至會匯入一個或多個初始儀表板,以便您可以快速開始了解您的環境(但請允許Cloud Insights最多 30 分鐘來收集有意義的資料)。
其他改進:
-
採集單元安裝更簡單,運作速度更快。
-
按字母順序排列的資料收集器選擇讓您更輕鬆地找到所需的資料收集器。
-
改進的數據收集器設定說明更容易遵循。
-
有經驗的用戶只需單擊按鈕即可跳過入門過程。
-
新的進度條會顯示您目前所處的進度。











