Nouveautés de Data Infrastructure Insights
NetApp améliore et optimise continuellement ses produits et services. Voici quelques-unes des dernières fonctionnalités et fonctionnalités disponibles dans Data Infrastructure Insights (anciennement Cloud Insights).
Décembre 2025
Contrôler l'accès aux requêtes avec des requêtes partagées
Partagez les requêtes que vous créez grâce à des contrôles d'autorisation précis. Choisissez le mode Visionneuse en lecture seule pour empêcher les modifications ou le mode Édition pour autoriser les modifications. Les requêtes privées sont accessibles aux créateurs, tandis que les requêtes partagées peuvent être utilisées dans les règles d'annotation ou dupliquées pour des cas d'utilisation spécifiques, vous offrant un contrôle total sur la manière dont les requêtes sont utilisées et modifiées au sein de votre organisation.

De plus, les utilisateurs ayant le rôle Invité peuvent désormais créer et gérer leurs propres requêtes privées.
Un meilleur filtrage lors de la gestion des moniteurs
Le filtrage des listes et des groupes de surveillance a été amélioré pour ajouter la prise en charge des caractères génériques, les filtres multiples, la fonctionnalité d'inclusion/exclusion, et plus encore.

Visualisations de tableau de bord plus claires
La conception améliorée du tableau de bord vous permet de voir ce qui compte le plus. Amélioration de la clarté visuelle grâce à des bordures ombrées qui séparent les widgets et à la suppression des lignes de séparation pour réduire l'encombrement et vous permettre de vous concentrer sur l'analyse de vos données. Ces améliorations créent une expérience de tableau de bord plus claire et plus intuitive, permettant de repérer plus rapidement et plus facilement les tendances et les anomalies.
Novembre 2025
Configurez votre page d'accueil personnalisée
Rationalisez votre flux de travail de surveillance quotidien en définissant n'importe quelle page Data Infrastructure Insights comme page d'accueil personnalisée. Chaque utilisateur peut sélectionner une page d'accueil différente pour se concentrer sur ce qui est important pour lui : un tableau de bord essentiel, des alertes, l'état de l'infrastructure, la sécurité des charges de travail, ou plus encore.

Restez organisé grâce au regroupement automatique des tableaux de bord
Transformez votre expérience de tableau de bord grâce à un regroupement intelligent qui organise automatiquement les tableaux de bord importés de la galerie en catégories logiques. La nouvelle fonctionnalité de regroupement simplifie l'importation des tableaux de bord et place chaque tableau de bord dans le groupe approprié en fonction de sa fonction et de sa pertinence pour votre environnement.

Octobre 2025
Santé de l'infrastructure : visibilité instantanée sur les risques liés au stockage et à la structure
Bénéficiez d'une visibilité instantanée sur les risques potentiels sur votre stockage et vos infrastructures grâce à notre nouvelle fonctionnalité Infrastructure Health. Un tableau de bord unique et codé par couleur vous offre une visibilité unifiée des risques, vous aidant à minimiser les temps d'arrêt et à atténuer rapidement les pertes de revenus.
Les scores inférieurs à 100 indiquent des problèmes potentiels ; plus le score est bas, moins les ressources sont saines. Le regroupement des ressources par centre de données ou par région pour des scores de santé intuitifs et consolidés vous permet de hiérarchiser et de résoudre facilement les problèmes dans les domaines critiques.

Affichez des informations détaillées dans un panneau coulissant à l'écran en cliquant sur un bouton, en identifiant rapidement les problèmes nécessitant une attention particulière et en gardant vos systèmes sécurisés et résilients.

Moniteurs multi-conditions pour des alertes précises
Réduisez le bruit des alertes et améliorez la précision de la surveillance en ajoutant une deuxième condition facultative à n'importe quel moniteur métrique. Les alertes sont déclenchées uniquement lorsque les deux conditions sont remplies, vous offrant ainsi des notifications plus ciblées qui se concentrent sur les scénarios qui comptent le plus pour vous.

Améliorations des requêtes : aperçu des détails des objets
La sélection d'une ligne dans la liste de résultats d'une requête d'objet ouvre un panneau de détails pour l'objet sélectionné. Affichez rapidement les métriques et les attributs (vue par défaut pour les requêtes d'objet), les alertes et les modifications, les performances et les scores d'intégrité, ou explorez les ressources associées. Toutes les informations pertinentes sur les objets sont à portée de main.

Améliorations de la sécurité de la charge de travail
Deux nouvelles API vous offrent plus de contrôle sur votre environnement Workload Security :
-
Afficher et gérer les groupes avec GET /rest/v1/cloudsecure/activities/groups.
-
Mettre en pause et reprendre les collecteurs de données avec POST /rest/v1/cloudsecure/collectors/{collector-uuid}/status
De plus, les contrôles d’autorisation des rôles de sécurité de la charge de travail sont désormais encore plus sécurisés. En raison de la sécurité améliorée, certains utilisateurs existants peuvent rencontrer des problèmes d’autorisation lors de l’ajout d’un collecteur. Confirmez les autorisations de l'utilisateur en suivant les instructions dans le"documentation" .
Août 2025
Des données de widgets ciblées à portée de main
La nouvelle fonctionnalité Analyser présente dans la plupart des widgets vous permet d'examiner de plus près les données d'un widget à la fois. Cliquez simplement sur le bouton « Analyser » d'un widget pour ouvrir une vue détaillée, dans laquelle vous pouvez explorer de manière interactive les données sous-jacentes et zoomer pour obtenir des informations plus approfondies, sans quitter le contexte de votre tableau de bord.

Exporter et importer des tableaux de bord
Si vous gérez plusieurs locataires et avez développé un tableau de bord utile, vous pouvez exporter le tableau de bord et l'importer vers un autre locataire.

Intégration cloud améliorée : prise en charge de Google Cloud NetApp Volumes (GCNV)
-
Google Cloud NetApp Volumes* (GCNV) est désormais entièrement pris en charge en tant que collecteur de données dans DII, complétant ainsi notre écosystème de surveillance du cloud hybride. Bénéficiez d'une visibilité sur les objets de stockage critiques tels que les organisations, les pools et les volumes dans l'ensemble de l'infrastructure. Vous pouvez désormais suivre tous vos environnements de stockage, sur site ou dans le cloud, à partir d'une seule plateforme.
Surveillance améliorée de StorageGRID
La collecte des journaux StorageGRID est désormais activée par défaut, fournissant des données de suivi des événements à DII, et nous avons étendu la surveillance StorageGrid avec plus de 50 alertes par défaut, un suivi des événements en temps réel et de nouveaux tableaux de bord pour simplifier les opérations complexes de la grille de stockage. Gardez une longueur d'avance sur les problèmes grâce à des informations plus approfondies sur les politiques de circulation et les performances des compartiments.
Prise en charge du système d'exploitation
Les systèmes d'exploitation suivants sont désormais pris en charge avec les unités d'acquisition Data Infrastructure Insights , en plus de ceux"déjà pris en charge" :
-
AlmaLinux (64 bits) 10
-
Red Hat (64 bits) 10
-
Rocky (64 bits) 9.6
Juin 2025
VM Analyzer : visibilité et dépannage holistiques des machines virtuelles vers le stockage
La fonctionnalité VM Analyzer de DII fournit une vue complète de bout en bout de vos environnements virtualisés. VM Analyzer simplifie le dépannage en cartographiant l'intégralité du chemin depuis les machines virtuelles vers le stockage, permettant aux utilisateurs d'identifier rapidement les problèmes de performances sur les disques virtuels, les machines virtuelles, les hôtes, les banques de données, les volumes et le stockage. Grâce à une vue topologique intuitive, un filtrage et des mesures de performances détaillées, les administrateurs peuvent facilement identifier les goulots d’étranglement, analyser les déséquilibres de trafic et optimiser les performances globales de stockage.

Prise en charge du système d'exploitation
Les systèmes d'exploitation suivants sont désormais pris en charge avec les unités d'acquisition Data Infrastructure Insights , en plus de ceux"déjà pris en charge" :
-
Debian (64 bits) 12
-
Oracle Enterprise Linux (64 bits) 9.6
-
Red Hat (64 bits) 9,6
Mai 2025
Les nouvelles pages de destination vous permettent de rester dans le flux
Les pages de destination repensées présentent tout ce dont vous avez besoin : données récapitulatives, graphiques de performances, corrélations, alertes et modifications, ainsi que ressources clés, dans une seule vue.
Vous pouvez désormais résoudre les problèmes plus rapidement et rester concentré, sans passer d'un onglet à l'autre ni perdre le contexte.

Améliorations de la sécurité de la charge de travail
Webhooks désormais disponibles pour les alertes de sécurité des charges de travail
Workload Security prend désormais en charge les notifications webhook prêtes à l'emploi vers des outils tels que Slack, PagerDuty, Teams, etc. De plus, nous proposons des modèles personnalisables qui vous permettent de personnaliser le message ou de l'intégrer à tout autre SIEM ou application tierce. Acheminez les alertes critiques directement vers vos flux de travail de sécurité existants, afin que votre équipe puisse enquêter et réagir plus rapidement.

Migrer les collecteurs de sécurité de la charge de travail entre les agents
Vous pouvez facilement migrer un collecteur Workload Security d'un agent à un autre, permettant ainsi un équilibrage efficace de la charge des collecteurs entre les agents. La migration est aussi simple que de modifier le collecteur et de sélectionner l'agent de destination dans la liste.

Exportation asynchrone .CSV
L'exportation de données au format .CSV peut prendre de quelques secondes à plusieurs heures, selon la quantité de données à exporter. Data Infrastructure Insights exporte désormais ces données de manière asynchrone, ce qui vous permet de continuer à travailler pendant la compilation du fichier .CSV.
Affichez vos exportations .CSV en sélectionnant l'icône « Cloche » dans la barre d'outils en haut à droite.

Avril 2025
Widgets de limites d'anomalies optimisés par ML pour une résolution proactive des problèmes
Pour résoudre les problèmes de performances avec les widgets de graphique linéaire ou spline, vous pouvez désormais afficher les limites de comportement attendues à côté des mesures réelles, ce qui vous permet de faire la distinction entre les tendances de mesures normales et anormales.
L’apprentissage automatique DII avec analyse des données saisonnières établit des seuils intelligents basés sur des modèles historiques. Lorsque les mesures s'écartent des plages attendues, le système les met en évidence comme des anomalies, ce qui permet une identification rapide des problèmes, réduit le temps moyen de résolution et résout les problèmes avant qu'ils n'affectent les opérations.

Optimisez les coûts VMware grâce à la prise en charge du stockage VSAN
Notre fonctionnalité d’optimisation de machine virtuelle inclut désormais la prise en charge des environnements VMWare avec stockage VSAN. Outre l'utilisation du processeur et de la mémoire, l'analyse prend désormais en compte le stockage VSAN local pour les recommandations de récupération, vous aidant ainsi à réduire davantage les coûts de licence.

Les détails des alertes à portée de main
Enquêter sur les alertes est plus facile que jamais grâce au nouveau panneau coulissant. Sélectionnez une alerte pour afficher les détails de cette alerte et basculez facilement entre les alertes sans perdre votre place lors de l'examen des problèmes.

Exportation asynchrone de l'analyse forensique de la sécurité de la charge de travail
L'exportation de données médico-légales peut prendre de quelques secondes à plusieurs heures, selon la quantité de données à exporter. Workload Security exporte ces données de manière asynchrone, ce qui vous permet de continuer à travailler pendant la compilation du fichier .CSV.
Notifications du collecteur de données regroupées en règles
Si vous avez configuré des notifications sur les collecteurs de données, à partir du 15 avril, ces notifications seront gérées dans les règles de notification, avec une règle unique pour les collecteurs ayant des destinataires identiques. Les collectionneurs ayant des destinataires différents auront des règles distinctes. Les notifications de collecteur existantes sont migrées vers les règles de notification.
Mars 2025
Navigation contextuelle améliorée pour une gestion efficace des infrastructures
Gagnez du temps en exploitant Data Infrastructure Insights pour l'excellence opérationnelle. Nous ajoutons désormais des liens de menu contextuel qui vous permettent de passer directement de n'importe quel objet à la page de destination des ressources pour obtenir des informations sur les performances des appareils, à SAN Analyzer pour la visualisation de la topologie du réseau, aux journaux pour la connaissance opérationnelle ou à Change Analyzer pour la gestion de la configuration.
Grâce à un accès instantané aux données clés sur plusieurs vues, vous obtenez une compréhension plus claire des relations entre les objets plus rapidement. Ce flux de travail rationalisé accélère la prise de décision et la résolution des problèmes, vous permettant ainsi de gagner du temps et d'améliorer vos capacités d'analyse globales.

Préserver l'historique des ressources supprimées
Notre fonctionnalité améliorée de modification d'infrastructure préserve désormais l'historique des actifs supprimés tels que les qtrees et les volumes qui ont été déplacés et ne sont plus disponibles.
Il vous manque quelque chose dans votre puzzle de dépannage ? Pas plus! Vous verrez tout, y compris les objets supprimés marqués d'un barré, ce qui vous donne un contexte complet même après la suppression des ressources, vous assurant de ne jamais manquer d'éléments critiques des modifications passées ou des alertes sur l'ensemble du chemin.
Le résultat ? Des délais de résolution plus rapides et des décisions d’infrastructure plus sûres, même lorsque les actifs en question n’existent plus.

Mise à niveau par simple pression sur un bouton de l'opérateur Kubernetes
Vous voulez être sûr de disposer de la dernière version de Kubernetes Operator ? Mettez à niveau l’opérateur à la demande à partir du menu du cluster DII Kubernetes Collectors. Sélectionnez simplement Mettre à niveau dans le menu et l’opérateur vérifiera les signatures d’image, capturera un instantané de votre installation actuelle et effectuera la mise à niveau.
La mise à niveau par bouton-poussoir est une fonctionnalité facultative et son activation peut être gérée par cluster.

Tester la connectivité pour les collecteurs de données de sécurité des charges de travail de stockage
La fonctionnalité de connectivité de test vise à aider les utilisateurs finaux à identifier les causes spécifiques des échecs lors de la configuration des collecteurs de données dans Data Infrastructure Insights (DII) Workload Security. Cela permet aux utilisateurs de corriger eux-mêmes les problèmes liés à la communication réseau ou aux rôles manquants.

Prise en charge du système d'exploitation
Les systèmes d'exploitation suivants sont désormais pris en charge par les unités d'acquisition Data Infrastructure Insights , en plus de ceux"déjà pris en charge" :
-
AlmaLinux 9.5
-
Debian (64 bits) 11
-
OpenSUSE Leap 15.6
-
Oracle Enterprise Linux (64 bits) 8.9, 8.10, 9.5
-
Red Hat (64 bits) 8.9, 8.10, 9.5
-
Rocheux 9.5
-
SUSE Linux Enterprise Server 15 SP6
-
Ubuntu Server 24.04 LTS
Février 2025
ONTAP Essentials inclut désormais une gestion prête à l'emploi pour la dernière génération de"ASA" appareils. Cela inclut SAN Analyzer pour les topologies VM vers LUN des charges de travail exécutées sur ONTAP, désormais également disponible avec la prise en charge NetApp dans le cadre de Data Infrastructure Insights Basic Edition.

Suivi de l'utilisation de l'API DII : améliorer la sécurité et l'efficacité
Renforcez votre posture de sécurité et rationalisez la gestion des ressources grâce au suivi amélioré de l'utilisation de l'API REST, disponible pour les utilisateurs administrateurs. Grâce au suivi de l'utilisation des API, vous pouvez voir quels jetons API sont utilisés, à partir de quelles adresses IP et le volume de trafic qu'ils génèrent. En associant des jetons à des adresses IP et des niveaux d'utilisation spécifiques, vous obtiendrez des informations précieuses sur les tendances d'accès et d'utilisation du système, vous donnant le contrôle dont vous avez besoin pour maintenir un environnement sûr et efficace et assurer le bon déroulement des opérations.
Pour afficher l'utilisation de l'API, accédez à Observabilité > Admin > Accès API et sélectionnez Afficher l'utilisation de l'API. Notez que cette API est disponible uniquement pour les API d'observabilité DII ; elle ne s'applique pas à la sécurité de la charge de travail.

API de sécurité de la charge de travail pour restreindre les utilisateurs
Une nouvelle API a été ajoutée pour gérer les restrictions utilisateur dans Workload Security. Avec l'API, vous pouvez bloquer ou débloquer un utilisateur, ou modifier la durée de son accès restreint. Consultez la page Admin > Accès API > Documentation API pour l'API cloudsecure_actions.block.
Janvier 2025
Gérez les risques de manière proactive avec Forensics Grouping
Présentation de notre dernière fonctionnalité conçue pour améliorer vos capacités de sécurité et de gestion des ressources ! Grâce à la fonctionnalité avancée de regroupement et à la prise en charge hiérarchique de plusieurs regroupements, vous pouvez désormais facilement identifier les utilisateurs qui ont accédé à des dossiers spécifiques, déterminer les utilisateurs et les partages les plus actifs et gérer de manière proactive les risques en suivant les adresses IP des clients actifs. Optimisez votre utilisation du stockage et de la bande passante en identifiant les fichiers et dossiers les plus consultés et obtenez un contrôle accru sur l'accès au système en identifiant les utilisateurs.

Contrôle d'accès au tableau de bord
Data Infrastructure Insights vous offre désormais un meilleur contrôle sur l’accès aux tableaux de bord que vous créez. Vous choisissez qui peut modifier vos graphiques. Vous contrôlez l’exposition aux informations potentiellement sensibles. Vous travaillez toujours sur un tableau de bord qui n’est pas prêt pour une visibilité générale ? Vous pouvez le garder privé jusqu'à ce que vous soyez prêt à le partager.

Décembre 2024
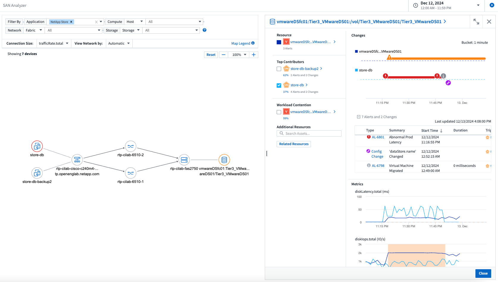
Présentation de SAN Analyzer : visibilité améliorée pour les charges de travail en mode bloc
Le SAN joue un rôle crucial dans la gestion des charges de travail vitales, mais sa complexité peut entraîner des pannes importantes et des perturbations pour les clients. Avec SAN Analyzer de DII, la gestion du SAN devient plus simple et plus efficace. Cet outil puissant offre une visibilité de bout en bout, mappant les dépendances de la VM/hôte au réseau, au LUN et au stockage. En fournissant une carte topologique interactive, SAN Analyzer vous permet d'identifier les problèmes, de comprendre les changements et d'améliorer la compréhension du flux de données. Optimisez la gestion SAN dans les environnements informatiques complexes avec SAN Analyzer et augmentez votre visibilité sur les charges de travail en bloc.

Optimisez les coûts des machines virtuelles grâce au déclassement intelligent des hôtes et à la récupération des machines virtuelles
Data Infrastructure Insights vous aide à gérer les coûts d'infrastructure et de licence en analysant le comportement historique de l'environnement et en établissant des prévisions à court et à long terme, en générant des recommandations détaillées pour la mise hors service de l'hôte et la récupération des machines virtuelles hors tension et inactives. Ces recommandations vous aident à garantir la stabilité des performances, à libérer la capacité inutilisée et à réduire l’allocation de mémoire et de processeur.

Découvrez les informations sur les journaux grâce aux graphiques temporels et à la prise en charge des widgets de tableau
Vous pouvez désormais exploiter des graphiques temporels (à barres, à lignes, à zones) pour identifier les tendances et les modèles dans les données de journal, tels que les erreurs récurrentes ou les pics d'activité, fournissant ainsi des informations précieuses sur le comportement du système au fil du temps. De plus, grâce aux tableaux, vous pouvez désormais inclure des messages de journal directement dans le tableau de bord, permettant une vue plus complète des détails du journal.

Novembre 2024
Nouvelle API d'alertes de sécurité de charge de travail
Récupérez les détails des alertes médico-légales avec la nouvelle sécurité de la charge de travail"API cloudsecure_forensics.alerts" .

Analyser les changements de configuration dans votre environnement
Les changements de configuration sont l’une des causes les plus courantes de problèmes dans l’informatique moderne. Les nouvelles informations de Data Infrastructure Insights(DII)"analyse des changements" Cette capacité vous permet de comprendre clairement les changements qui causent des problèmes dans votre environnement. Accélérez le temps de dépannage en affichant tous les changements dans les appareils et les composants d'infrastructure associés qui peuvent avoir conduit à un problème. De plus, lorsque vous ou votre équipe effectuez des modifications planifiées, vous pouvez valider ces modifications rapidement et garantir qu'il n'y a pas d'effets inattendus avant que les niveaux de service ne soient affectés.

Prise en charge de KubeVirt : surveiller les charges de travail des machines virtuelles exécutées dans votre cluster Kubernetes
DII prend désormais entièrement en charge KubeVirt, la solution de virtualisation native Kubernetes utilisée par des plateformes telles qu'OpenShift Virtualization et Harvester. Bénéficiez d'une visibilité complète sur les métriques, les événements, les modifications de configuration et le trafic réseau des machines virtuelles et des charges de travail des conteneurs au sein de vos clusters Kubernetes.
Octobre 2024
Débloquez de nouvelles perspectives grâce aux expressions personnalisées dans les moniteurs
Les expressions vous permettent d'effectuer des opérations arithmétiques dans les moniteurs de détection de métriques et d'anomalies. Voici quelques exemples :
-
Ratio : IOPS/To pour détecter où les limites de niveau de service sont atteintes sur les fournisseurs de stockage cloud.
-
Pourcentage : utilisé/disponible pour calculer l'utilisation
-
Agrégation : combinez plusieurs types d'erreurs de port physique dans un seul moniteur
-
Comparaison : comparez l'utilisation actuelle de la marge de manœuvre des ressources avec le point de marge optimal pour identifier les ressources qui ne fonctionnent pas à pleine capacité.

Minimiser les interruptions d'alerte pendant la période de maintenance
Les fenêtres de maintenance vous permettent de supprimer les notifications d'alerte pendant les périodes de maintenance planifiées, vous aidant ainsi à éviter les interruptions inutiles.
Avec les fenêtres de maintenance, vous pouvez planifier des périodes de maintenance spécifiques pendant lesquelles les notifications d'alerte sont supprimées, pour les objets et les mesures que vous choisissez. Par exemple, vous pouvez supprimer les notifications d’alerte déclenchées par des systèmes de stockage spécifiques, lorsque ces systèmes de stockage sont dans une période de mise à niveau planifiée.
Notez que seules les notifications d'alerte sont supprimées (e-mail, webhook) ; les alertes elles-mêmes sont toujours affichées sur la page Observabilité > Alertes > Toutes les alertes.

Optimisez la gestion des alertes grâce à de nouvelles règles de notification d'alerte
Les règles de notification d’alerte simplifient la gestion des notifications entre les moniteurs et les équipes.
Contrôlez la diffusion des alertes sur les canaux de votre organisation, en vous assurant que les bonnes informations parviennent à la bonne équipe. Pas besoin de gérer des moniteurs distincts pour différentes équipes ; acheminez les alertes en fonction des attributs d'objet associés (nom de stockage, centre de données, nom d'application) ou des attributs de surveillance (groupe, gravité).

Analyse des journaux dans les tableaux de bord
Vous pouvez désormais inclure des événements de journal dans vos tableaux de bord, pour visualiser les données d'événements et avoir une compréhension plus complète et contextuelle de votre environnement. Examinez les journaux et affichez les métriques associées sans quitter le tableau de bord !

Meilleure observabilité VMware avec VMware Events
Gérez et dépannez de manière proactive votre environnement VMware avec des événements en temps réel. Les événements VMware fournissent des informations sur les migrations de machines virtuelles, les allocations de ressources et l’état de l’hôte. Désormais disponible pour une utilisation dans les requêtes, les tableaux de bord et les moniteurs. Nécessite VMware version 8 ou supérieure. Sélectionnez simplement la source logs.vmware.events.
Les événements VMware sont également utilisés pour la nouvelle analyse des changements de configuration de DII mentionnée ci-dessus.

Mises à jour du collecteur de données :
-
Pure FlashBlade : ce collecteur collecte les données d'inventaire et de performances des clusters FlashBlade qui exposent la version 2 de leur API REST.
Septembre 2024
Présentation de Data Infrastructure Insights, anciennement Cloud Insights
Le mardi 24 septembre 2024, NetApp a officiellement changé le nom de Cloud Insights en * Data Infrastructure Insights* (DII). Cela a été annoncé lors de la conférence des utilisateurs Insight par Haiyan Song dans son discours d'ouverture sur la scène principale et dans un communiqué de presse sur le produit de la conférence Insight.
Le service DII reste le même ; il n’y a aucun changement ou modification de fonctionnalités. Il s’agit d’un changement de nom visant à mieux aligner le nom du service avec ses capacités pour l’ensemble de l’infrastructure informatique.
Août 2024
Afficher les données spécifiques à votre plage horaire
Vous enquêtez sur une alerte ? Vous avez zoomé sur un graphique ? Ces actions modifient la plage horaire de ces pages. Vous pouvez désormais verrouiller cette plage horaire, accéder à d’autres pages Cloud Insights et afficher les données spécifiques à cette plage horaire verrouillée. L’enquête et le dépannage sont désormais beaucoup plus faciles !

Analyse du changement et du taux de changement (%)
Les agrégations temporelles à ratio de changement vous aident à identifier les changements et les tendances significatifs dans les valeurs métriques au fil du temps. Ces informations sont essentielles pour comprendre ce qui a changé, comme une croissance considérable de la capacité pendant une période donnée ou un changement dans les performances d’un seul port.
-
Changement - observer le changement d'une métrique entre deux points au cours d'une période sélectionnée.
-
Ratio de changement - observer le changement proportionnel d'une métrique entre deux points, par rapport au point initial, au cours d'une période sélectionnée.

Exporter les résultats de la requête de journal au format .CSV
Lors de l'affichage des résultats de la requête de journal, exportez facilement jusqu'à 10 000 lignes au format .CSV en cliquant sur le nouveau bouton « Exporter ». Cela améliore l’accessibilité des données, facilite l’analyse et la création de rapports sur les données et facilite l’intégration transparente avec d’autres outils de traitement des données.

Résoudre les alertes par heure
Cloud Insights vous offre désormais la possibilité de résoudre une alerte lorsque la métrique surveillée reste dans la plage acceptable pendant une durée spécifiée. Cela vous permet de vous concentrer sur les problèmes réels, en réduisant le bruit associé aux mesures dépassant à plusieurs reprises les seuils définis en consolidant plusieurs alertes en une seule.

Juillet 2024
AIOps : détection d'anomalies
Cloud Insights utilise l’apprentissage automatique pour détecter les changements inattendus dans les modèles de données de votre environnement et fournir des alertes proactives pour vous aider à identifier les problèmes au plus tôt.
Un centre de données se comporte de différentes manières à différents moments de la journée et à différents jours de la semaine. Cloud Insights utilise la saisonnalité hebdomadaire pour comparer le comportement historique de chaque jour et de chaque heure.
La surveillance de détection d'anomalies peut fournir des alertes dans des situations telles que lorsque la définition de « normal » n'est pas claire, lorsque le comportement change au fil du temps ou lorsque vous travaillez avec de grandes quantités de données où la définition manuelle des seuils n'est pas pratique.
Nouveau"Moniteurs de détection d'anomalies" alerte lorsque des anomalies telles que celle-ci se produisent sur les métriques d'objet que vous choisissez.

Améliorations de la sécurité de la charge de travail
Prise en charge de NFS 4.1
Le collecteur de données SVM prend désormais en charge les versions NFS jusqu'à NFS 4.1 inclus avec ONTAP 9.15.1 ou version ultérieure.
Nouvelle API d'activité médico-légale
L'activité médico-légale"API" a une nouvelle version. Lors de l'appel de l'API pour l'activité médico-légale, utilisez l'API cloudsecure_forensics.activities.v2.
Notez que si vous effectuez plusieurs appels à cette API, pour de meilleurs résultats, assurez-vous que les appels se produisent de manière séquentielle, plutôt qu'en parallèle. Plusieurs appels parallèles peuvent entraîner l’expiration du délai d’attente de l’API.
Navigation simplifiée dans le tableau de bord
Cette fonctionnalité vise à rationaliser vos flux de travail opérationnels et à faciliter la collaboration entre les équipes.
Regrouper vos tableaux de bord vous permet d'obtenir plus rapidement la visibilité dont vous avez besoin, et désormais, grâce au nouveau menu de navigation, vous pouvez passer d'un tableau de bord à l'autre sans perdre votre place, ce qui facilite l'exploration et la gestion de votre infrastructure. Alignez les groupes de tableaux de bord avec vos runbooks opérationnels pour améliorer encore votre expérience.

Juin 2024
Prise en charge du système d'exploitation
Les systèmes d'exploitation suivants sont pris en charge avec les unités d'acquisition Cloud Insights , en plus de ceux"déjà pris en charge" :
-
Red Hat Enterprise Linux 8.9, 8.10, 9.4
-
Rocky 9.4
-
AlmaLinux 9.3 et 9.4
Mai 2024
Résoudre automatiquement les alertes en fonction du temps
Les alertes de journal peuvent désormais être résolues en fonction du temps ; si la condition d’alerte cesse de se produire, Cloud Insights peut résoudre l’alerte automatiquement une fois le délai spécifié écoulé. Vous pouvez choisir de résoudre l'alerte en quelques minutes, heures ou jours.

Avril 2024
Prise en charge iSCSI pour Kubernetes
Cloud Insights prend désormais en charge la cartographie du stockage iSCSI associé à Kubernetes, permettant un dépannage plus rapide à l'aide de la carte réseau Kubernetes et la possibilité de fournir des rapports de rétrofacturation ou de rétrofacturation via Reporting.

Prise en charge du système d'exploitation
Les systèmes d'exploitation suivants sont pris en charge avec les unités d'acquisition Cloud Insights , en plus de ceux"déjà pris en charge" :
-
Oracle Enterprise Linux 8.8
-
Red Hat Enterprise Linux 8.8
-
Rocky 9.3
-
OpenSUSE Leap 15.1 à 15.5
-
SUSE Enterprise Linux Server 15, 15 SP2 à 15 SP5
Mars 2024
Détails de l'agent de sécurité de la charge de travail
Chacun de vos agents de sécurité de charge de travail dispose de sa propre page d'accueil, où vous pouvez facilement voir des informations récapitulatives sur l'agent ainsi que sur les collecteurs de données et d'annuaires utilisateurs installés associés à cet agent.

Créez des graphiques avec plus de données plus rapidement
Lors de l'analyse des données sur la page de destination d'un actif, l'ajout de données supplémentaires aux graphiques Expert View est un jeu d'enfant. Pour chaque tableau de la page de destination, si un type d'objet contient des données pertinentes, passez la souris sur cet objet pour afficher l'icône « Ajouter à la vue expert ». La sélection de cette icône ajoute cet objet aux ressources supplémentaires et l'affiche dans les graphiques de la vue Expert.
![]()
Ou peut-être souhaitez-vous voir les données d'un tableau de page de destination dans son propre graphique. Sélectionnez simplement l'icône Afficher le graphique pour ouvrir le graphique sous le tableau :
![]()
Février 2024
Améliorations de la convivialité
Enregistrez un instantané de votre tableau de bord actuel en sélectionnant Exporter en tant qu'image dans la liste déroulante du coin droit. Cloud Insights crée un fichier .PNG des états actuels du widget.

La sélection d'objets et de métriques est plus simple que jamais pour les widgets, les moniteurs, etc. Choisissez le type d'objet souhaité, puis sélectionnez une métrique pertinente pour cet objet dans la liste déroulante séparée.

Exportez les listes de collecteurs de données et d'unités d'acquisition au format .CSV en sélectionnant l'icône en haut de ces pages.

Nous avons réorganisé la page Aide > Support afin qu'il soit plus facile de trouver ce que vous cherchez, et parce que vous les avez demandés, nous avons ajouté des liens directs sur cette page vers API Swagger et la documentation utilisateur.

Les liens dans la colonne « triggeredOn » de la page de liste des alertes mèneront à la page de destination appropriée, si une page de destination est disponible pour cet objet.

Voir tous les changements dans votre espace de noms
Kubernetes Change Analysis vous permet désormais de voir une chronologie des modifications lors de la sélection du cluster et de l'espace de noms. Auparavant, la charge de travail devait également être sélectionnée. Lors du filtrage sur le cluster et l'espace de noms, la chronologie de toutes les modifications de charge de travail dans cet espace de noms est affichée sur une seule ligne.

Journaux associés aux alertes
Lors de l'affichage d'une alerte de journal, les entrées de journal associées sont affichées dans un nouveau tableau. Une entrée de journal est liée si elle se produit dans la même source et la même période que l'alerte et est soumise aux mêmes conditions. Sélectionnez « Analyser les journaux » pour explorer davantage.

Collecter les données du commutateur ONTAP
Cloud Insights peut collecter des données à partir des commutateurs back-end du système ONTAP ; activez simplement la collecte dans la section Configuration avancée du collecteur de données et assurez-vous que le système ONTAP est configuré pour fournir"informations sur le commutateur" et a le approprié"autorisations" ensemble.
API de collecte de données de sécurité de la charge de travail
Dans les environnements de grande taille, vous pouvez automatiser la création du collecteur Workload Security à l'aide de la nouvelle API Data Collectors. Accédez à Admin > Accès API > Documentation API et sélectionnez le type d'API Sécurité de la charge de travail pour en savoir plus.
Janvier 2024
Essayez les fonctionnalités de Cloud Insights que vous n'avez pas encore utilisées
En plus de votre essai initial de Cloud Insights, vous pouvez également profiter de"Évaluations des modules" . Par exemple, si vous êtes abonné à Cloud Insights et que vous surveillez le stockage et les machines virtuelles, lorsque vous ajoutez Kubernetes à votre environnement, vous entrez automatiquement dans un essai de 30 jours de Kubernetes Observability. L'utilisation de l'unité gérée par Kubernetes Observability ne sera pas comptabilisée dans vos droits d'abonnement avant la fin de la période d'essai.
Dans quelle mesure mes charges de travail sont-elles saines ?
L'état de la charge de travail est disponible en un coup d'œil sur la page Kubernetes > Explorer > Charges de travail, ce qui vous permet de voir rapidement quelles charges de travail fonctionnent bien et lesquelles peuvent nécessiter de l'aide. Identifiez facilement si le problème de santé est lié à des changements d’infrastructure, de réseau ou de configuration, et analysez en profondeur la cause première.

Mises à jour du collecteur de données
Identification du domaine de données
Le collecteur Data Domain a été amélioré pour mieux identifier les systèmes HA afin d'assurer leur durabilité lors des événements de basculement. Ce changement entraînera une réidentification unique des appliances Data Domain dans les systèmes HA, ce qui entraînera ensuite la suppression de toutes les annotations sur ces ressources (car ces tableaux seront réidentifiés). Vous devrez rattacher les annotations à vos objets Data Domain.
Algorithme ML de détection de ransomware amélioré
Workload Security inclut un nouvel algorithme ML de détection de ransomware de 2e génération pour détecter les attaques les plus sophistiquées plus rapidement et avec plus de précision.
« Saisonnalité » des comportements : le comportement du week-end peut suivre des schémas différents de celui de la semaine, ou celui du matin de celui de l'après-midi. Les algorithmes de sécurité de la charge de travail prennent en compte cette saisonnalité.
Fonctionnalité obsolète
Parfois, certaines fonctionnalités sont obsolètes à mesure que les fonctionnalités évoluent. Voici quelques-unes des fonctionnalités qui ont été abandonnées dans Cloud Insights:
L'API REST Cloudsecure_forensics.activities.v1 de Workload Secure est obsolète
L'API cloudsecure_forensics.activities.v1 est obsolète. Cette API renvoie des informations sur les activités associées aux entités dans l'environnement Storage Workload Security. Cette API a été remplacée par cloudsecure_forensics.activities.*v2*_.
GET pour cette API renvoyait précédemment ce qui suit :
{
"count": 24594,
"limit": 1000,
"offset": 0,
"results": [
{
"accessLocation":
Cette API renvoie désormais :
{
"limit": 1000,
"meta": {
"page": {
"after": "lvlvk3pp.4cpzcg4kpybl",
"before": "lvlxy3dz.4cq5ajdnl9fk",
"size": 1000
}
},
"results": [
{
"accessLocation": "10.249.6.220",
Pour plus de détails, consultez la documentation Swagger dans « Admin > Accès API > Documentation API > Sécurité de la charge de travail ».
Décembre 2023
Change Analytics en un coup d'œil
Kubernetes"Analyse des changements" vous offre une vue tout-en-un des modifications récentes apportées à votre environnement Kubernetes. Les alertes et l'état du déploiement sont à portée de main. Avec Change Analytics, vous pouvez suivre chaque changement de déploiement et de configuration et le corréler avec l'état et les performances des services, de l'infrastructure et des clusters K8.

Tableau de bord des performances de la charge de travail Kubernetes
Les performances de la charge de travail sont disponibles en un coup d'œil dans le tableau de bord complet des performances de la charge de travail de Kubernetes. Affichez rapidement les graphiques des tendances de volume, de débit, de latence et de retransmission, ainsi qu'un tableau du trafic de charge de travail pour chaque espace de noms de votre environnement. Les filtres permettent de se concentrer facilement sur les zones d’intérêt.


Détails de la requête sur un seul écran
Dans une requête, la sélection d'une ligne ouvre un panneau latéral affichant les détails des attributs, des annotations et des métriques pour la ligne sélectionnée, fournissant des informations utiles sans avoir besoin d'explorer la page de destination de l'objet. Les liens dans la ligne ou le panneau latéral permettent une navigation facile.

Mises à jour du collecteur de données :
-
* Brocade FOS REST* : Ce collecteur est déplacé hors de « Aperçu » et est désormais disponible en général. Quelques points à noter :
-
FOS a introduit son API REST avec FOS 8.2. Mais certaines fonctionnalités comme le routage n'ont reçu des capacités d'API REST qu'avec la version 9.0.
-
Si vous disposez d'une structure composée d'actifs FOS mixtes 8.2 supérieurs, ainsi que de certains < 8.2, le collecteur Cloud Insights FOS REST ne parviendra pas à détecter ces actifs plus anciens. Vous pouvez modifier le collecteur FOS REST et créer une liste délimitée par des virgules de l'adresse IPv4 de ces périphériques à exclure de ce collecteur.
-
-
SELinux : Cloud Insights inclut des améliorations à l'installation initiale de l'unité d'acquisition Linux pour garantir la robustesse du fonctionnement dans les environnements Linux avec l'application SELinux activée. Ces améliorations n'impactent que les nouveaux déploiements AU ; si vous rencontrez des problèmes SELinux liés aux mises à niveau AU, contactez le support NetApp pour corriger votre configuration SELinux.
Novembre 2023
Sécurité de la charge de travail : suspendre/reprendre un collecteur
Dans Workload Security, vous pouvez suspendre un collecteur de données si le collecteur est à l'état En cours d'exécution. Ouvrez le menu « trois points » du collecteur et sélectionnez PAUSE. Pendant que le collecteur est en pause, aucune donnée n'est collectée à partir d' ONTAP et aucune donnée n'est envoyée du collecteur à ONTAP. Sélectionnez Reprendre pour recommencer la collecte.
Informations sur la prise en charge des nœuds de stockage
Sur la page de destination d'un nœud de stockage, la section Données utilisateur fournit des informations rapides sur votre offre d'assistance, l'état actuel, l'état de l'assistance et la date de fin de la garantie. Notez que Cloud Insights publie actuellement automatiquement ces informations uniquement pour les appareils NetApp . Notez également que ces champs de support sont des annotations, ils peuvent donc être utilisés dans des requêtes et des tableaux de bord.

Associer les balises VMware aux annotations Cloud Insights
Le"VMware" Le collecteur de données vous permet de renseigner les annotations de texte Cloud Insights avec des balises du même nom configurées sur VMWare.
Améliorations de la fiabilité du collecteur Brocade CLI pour le micrologiciel FOS 9.1.1c et supérieur
Sur certains commutateurs Brocade Fibre Channel exécutant le micrologiciel 9.1.1c, la sortie de certaines commandes CLI peut être précédée du texte de la bannière de connexion « motd » ou d'avertissements demandant aux utilisateurs de modifier les mots de passe par défaut. Le collecteur Brocade CLI a été amélioré pour ignorer ces deux types de texte superflu.
Avant cette amélioration, seuls les commutateurs FOS 9.1.1c sans Virtual Fabrics présents étaient susceptibles d'être détectables avec ce type de collecteur.
Octobre 2023
Sécurité renforcée de la charge de travail
La sécurité de la charge de travail a été améliorée avec les éléments suivants :
-
Accès refusé : Workload Security s'intègre à ONTAP pour recevoir"Événements « Accès refusé »" et fournir une couche d'analyse supplémentaire et de réponses automatiques.
-
Types de fichiers autorisés : Si une attaque de ransomware est détectée pour une extension de fichier connue, cette extension de fichier peut être ajoutée à un"types de fichiers autorisés" liste pour éviter les alertes inutiles.
Essais de modules
En plus de votre essai initial de Cloud Insights, vous pouvez également profiter de"Évaluations des modules" . Par exemple, si vous êtes déjà abonné à Infrastructure Observability mais que vous ajoutez Kubernetes à votre environnement, vous entrerez automatiquement dans un essai de 30 jours de Kubernetes Observability. Vous ne serez facturé que pour votre utilisation de l'unité gérée par Kubernetes Observability à la fin de la période d'évaluation.
Restreindre l'accès à des domaines spécifiés
Les administrateurs et les propriétaires de compte ont désormais la possibilité de"restreindre l'accès à Cloud Insights" aux domaines de courrier électronique qu'ils spécifient. Accédez à Admin > Gestion des utilisateurs et sélectionnez le bouton Restreindre les domaines.

Mises à jour du collecteur de données
Les modifications suivantes ont été apportées à l'unité de collecte/d'acquisition de données :
-
Isilon / PowerScale REST : divers nouveaux attributs et mesures ont été ajoutés aux capacités d'analyse améliorées de Cloud Insights sous le nom emc_isilon.node_pool.*. Ces compteurs et attributs permettront aux utilisateurs de créer des tableaux de bord et de surveiller la consommation de capacité du pool de nœuds ; les utilisateurs avec des clusters Isilon construits à partir de modèles de nœuds matériels différents disposeront de plusieurs pools de nœuds, et la compréhension de votre consommation de disque dur/SSD/capacité totale au niveau du pool de nœuds est utile à la fois pour la surveillance et la planification.
-
Rubrik Prise en charge de l'authentification « Compte de service » : le collecteur Rubrik de Cloud Insights prend désormais en charge l'authentification de base HTTP traditionnelle (nom d'utilisateur et mot de passe) et l'approche Compte de service de Rubrik, qui nécessite un nom d'utilisateur + un secret + un ID d'organisation.
Septembre 2023
Trouvez facilement ce que vous voulez dans les journaux
La requête de journal (Observabilité > Requêtes de journal > +Nouvelle requête de journal) comprend un certain nombre de"améliorations" pour rendre l'exploration des journaux plus facile et plus informative.
Inclure/Exclure
Lors du filtrage d'une valeur, vous pouvez facilement choisir d'inclure ou d'exclure les résultats correspondant au filtre. La sélection de « Exclure » crée un filtre « PAS <valeur> ». Vous pouvez combiner les valeurs Inclure et Exclure dans un seul filtre.

Requête avancée
Advanced Querying vous donne la possibilité de créer des filtres « de forme libre », combinant ou excluant des valeurs à l'aide de AND, NOT, OR, de caractères génériques, etc.

Les fonctions « Filtrer par » et « Requête avancée » sont combinées par « ET » pour former une seule requête. Les résultats sont affichés dans la liste des résultats et le graphique.
Regroupement dans le graphique
Lorsque vous sélectionnez un attribut de journal à Grouper par, la liste et le graphique affichent les résultats du filtre actuel. Dans le graphique, les colonnes sont regroupées par couleurs. Survoler une colonne du graphique affichera des détails sur les entrées spécifiques, similaires aux informations générales affichées lorsque vous développez la légende du graphique. Dans la légende, vous pouvez également choisir de définir un filtre d'inclusion ou d'exclusion pour un regroupement spécifique.

Panneau de détails du journal « flottant »
Lors de l'exploration des journaux à l'aide de la requête de journal, la sélection d'une entrée dans la liste ouvre un panneau de détails pour cette entrée. Vous pouvez désormais choisir d'afficher ce panneau coulissant « flottant » (c'est-à-dire affiché sur le reste de l'écran) ou « dans la page » (c'est-à-dire affiché comme son propre cadre dans la page). Pour basculer entre ces vues, sélectionnez le bouton « Dans la page / Flottant » dans le coin supérieur droit du panneau.

Réduire le menu
Vous pouvez réduire le menu de navigation de Cloud Insights sur le côté gauche en sélectionnant le bouton « Réduire » sous le menu. Lorsque le menu est réduit, passez la souris sur une icône pour voir quelle section elle ouvre ; la sélection de l'icône ouvre le menu et vous amène directement à cette section.

Améliorations du collecteur de données
Cloud Insights a facilité l'affichage et la recherche d'informations sur les collecteurs de données :
-
Le traitement des listes de collecteurs de données est plus efficace, ce qui signifie que le temps nécessaire pour afficher et parcourir ces listes est considérablement réduit. Si vous disposez d’un environnement de grande taille avec de nombreux collecteurs de données, vous constaterez une amélioration significative lors de la liste de vos collecteurs de données.
-
La matrice de support du collecteur de données est passée d'un fichier .PDF à une page basée sur .HTML, plus rapide à parcourir et plus facile à maintenir. Découvrez la nouvelle Matrix ici : https://docs.netapp.com/us-en/cloudinsights/reference_data_collector_support_matrix.html
Août 2023
Collecte des journaux Isilon/PowerScale et des données d'analyse avancées
Les collecteurs Isilon REST et PowerScale REST contiennent les améliorations suivantes :
-
Les événements du journal Isilon sont disponibles pour une utilisation dans les requêtes et les alertes
-
Les attributs d'analyse avancée d'Isilon peuvent être utilisés dans les requêtes, les tableaux de bord et les alertes :
-
emc_isilon.cluster
-
emc_isilon.node
-
emc_isilon.node_disk
-
emc_isilon.net_iface
-
Ceux-ci sont activés par défaut pour les utilisateurs des collecteurs Isilon REST et/ou PowerScale REST. NetApp encourage fortement les utilisateurs du collecteur basé sur l'interface de ligne de commande Isilon à migrer vers le nouveau collecteur basé sur l'API REST pour bénéficier d'améliorations telles que celles ci-dessus.
Carte de charge de travail améliorée
La carte de charge de travail est plus utilisable et moins bruyante ; elle regroupe tous les services externes similaires dans un seul nœud s'ils communiquent avec les mêmes charges de travail, réduisant ainsi la complexité du graphique et facilitant la compréhension de la manière dont les services sont interconnectés.
Le choix d’un nœud groupé affichera un tableau détaillé avec les mesures de trafic réseau pour chaque service externe pertinent pour ce nœud.
Ajustement de l'utilisation de l'unité gérée Kubernetes
Si une ressource de calcul dans votre environnement de cluster Kubernetes est comptée à la fois par l'opérateur de surveillance NetApp Kubernetes et par un collecteur de données d'infrastructure sous-jacent (par exemple, VMware), votre utilisation de ces ressources sera ajustée pour garantir le comptage le plus efficace des unités gérées. Vous pouvez afficher les ajustements de Kubernetes MU sur la page Admin > Abonnement, dans les onglets Résumé et Utilisation.
Onglet Résumé :
Onglet d'utilisation :
Modifications du collecteur/de l'acquisition :
Les modifications suivantes ont été apportées à l'unité de collecte/d'acquisition de données :
-
Les unités d'acquisition prennent désormais en charge RHEL 8.7.
Menus améliorés
Nous avons mis à jour le menu de navigation de gauche pour mieux prendre en charge les flux de travail de nos clients. De nouveaux éléments de niveau supérieur tels que Kubernetes offrent un accès accéléré aux besoins du client, et une console d'administration consolidée prend en charge le rôle de propriétaire du locataire.
Voici quelques exemples supplémentaires de changements :
-
Le menu de niveau supérieur Observabilité présente la découverte de données, les alertes et les requêtes de journaux
-
Les fonctionnalités « Accès API » pour l'observabilité et la sécurité de la charge de travail sont regroupées dans un seul menu
-
De même, pour la fonctionnalité « Notifications » d'observabilité et de sécurité de la charge de travail, désormais également sous un seul menu

Voici une brève liste des fonctionnalités que vous pouvez trouver sous chaque menu :
Observabilité :
-
Explorer (tableaux de bord, requêtes de mesures, informations sur l'infrastructure)
-
Alertes (moniteurs et alertes)
-
Collecteurs (collecteurs de données et unités d'acquisition)
-
Requêtes de journal
-
Enrichir (Annotations et règles d'annotation, Applications, Résolution de périphérique)
-
Rapports
Kubernetes :
-
Exploration des clusters et carte du réseau
Sécurité de la charge de travail :
-
Alertes
-
criminalistique
-
Collectionneurs
-
Politiques
ONTAP Essentials :
-
Protection des données
-
Sécurité
-
Alertes
-
Infrastructure
-
Réseautage
-
Charges de travail *VMware
Administrateur:
-
Accès API
-
Audit
-
Notifications
-
Informations sur l'abonnement
-
Gestion des utilisateurs
Juillet 2023
Afficher les modifications récentes
Les pages de destination du collecteur de données incluent désormais une liste des modifications récentes. Cliquez simplement sur le bouton « Modifications récentes » en bas de la page de destination de n'importe quel collecteur de données pour afficher les modifications récentes du collecteur de données.

Améliorations de l'opérateur
Les améliorations suivantes ont été apportées à"Opérateur Kubernetes" déploiement:
-
Option pour contourner la collecte des métriques Docker
-
Possibilité d'ajouter et de personnaliser les tolérances aux Daemonsets et Replicasets Telegraf
Aperçu : Récupérer les entrepôts frigorifiques
Le"Reclaim ONTAP Cold Storage Insight" prend désormais en charge FlexGroups et est désormais disponible pour tous les clients.
Signature de l'image de l'opérateur
Pour les clients qui utilisent un référentiel privé pour leur opérateur de surveillance NetApp Kubernetes, vous pouvez désormais copier la clé publique de signature d'image lors de l'installation de l'opérateur, ce qui vous permet de confirmer l'authenticité du logiciel téléchargé. Sélectionnez le bouton Copier la clé publique de signature d'image pendant l'étape facultative pour Télécharger l'image de l'opérateur dans votre référentiel privé.

Agrégation, mise en forme conditionnelle et plus pour les requêtes
L'agrégation, la sélection d'unité, la mise en forme conditionnelle et le renommage des colonnes sont parmi les fonctionnalités les plus utiles d'un widget de tableau de bord, et ces mêmes fonctionnalités sont désormais disponibles pour"Requêtes" .

Ces fonctionnalités sont disponibles dès maintenant pour les données de type intégration (Kubernetes, ONTAP Advanced Metrics, etc.) et seront bientôt disponibles pour les objets d'infrastructure (stockage, volume, commutateur, etc.).
API pour l'audit
Vous pouvez désormais utiliser une API pour interroger ou exporter des événements audités. Accédez à Admin > Accès API et sélectionnez le lien Documentation API pour plus d'informations.

Collecteur de données : Trident Economy
Cloud Insights prend désormais en charge le pilote économique Trident , offrant ainsi les avantages suivants :
-
Obtenez une visibilité sur le mappage et les mesures de performances du pod vers ONTAP Qtree.
-
Offrez un dépannage transparent et une navigation facile depuis les pods Kubernetes vers le stockage backend
-
Détecter de manière proactive les problèmes de performances du backend avec des moniteurs
Juin 2023
Vérifiez votre utilisation
À partir de juin 2023, Cloud Insights fournit une répartition de l'utilisation des unités gérées en fonction de l'ensemble de fonctionnalités. Vous pouvez désormais afficher et surveiller rapidement l’utilisation des unités gérées (MU) pour votre infrastructure ainsi que l’utilisation des MU liées à Kubernetes.

Kubernetes Network Monitoring and Map est disponible pour tous
Le"Performances et cartographie du réseau Kubernetes" simplifie le dépannage en mappant les dépendances entre les charges de travail Kubernetes, offrant une visibilité en temps réel sur les latences et les anomalies des performances du réseau Kubernetes pour identifier les problèmes de performances avant qu'ils n'affectent les utilisateurs. De nombreux clients l'ont trouvé utile lors de la phase d'aperçu, et il est désormais disponible pour que tout le monde puisse en profiter.
Modifications du collecteur/de l'acquisition :
Les modifications suivantes ont été apportées à l'unité de collecte/d'acquisition de données :
-
Les MU Data Domain et Cohesity sont mesurés à 40 TiB : 1 MU.
-
Les unités d'acquisition prennent désormais en charge RHEL et Rocky 9.0 et 9.1.
Nouveaux tableaux de bord ONTAP Essentials
Les tableaux de bord ONTAP Essentials suivants étaient disponibles dans les environnements Preview et sont désormais accessibles à tous :
-
Tableau de bord de sécurité
-
Tableau de bord de protection des données (comprend des aperçus de la protection locale et à distance)
Moniteurs système supplémentaires
Les moniteurs système suivants sont inclus avec Cloud Insights:
-
Service FCP de la machine virtuelle de stockage indisponible
-
Service iSCSI de la machine virtuelle de stockage indisponible
Mai 2023
Installation améliorée de l'opérateur de surveillance Kubernetes
Installation et configuration du"Opérateur de surveillance NetApp Kubernetes" est plus facile que jamais grâce aux améliorations suivantes :
-
Environnement"paramètres de configuration" sont conservés dans un fichier de configuration unique et auto-documenté.
-
Instructions étape par étape pour télécharger des images de l'opérateur de surveillance Kubernetes vers votre référentiel privé.
-
Simple à mettre à niveau avec une seule commande pour mettre à niveau votre surveillance Kubernetes tout en conservant les configurations personnalisées.
-
Plus sécurisé : les clés API gèrent les secrets de manière sécurisée.
-
Facile à intégrer et à déployer avec vos outils d'automatisation CI/CD.
Virtualisation du stockage
Cloud Insights peut faire la différence entre une baie de stockage disposant d'un stockage local ou d'une virtualisation d'autres baies de stockage. Cela vous donne la possibilité de relier les coûts et de distinguer les performances du front-end jusqu'au back-end de votre infrastructure.

Nouveaux paramètres de webhook
Lors de la création d'un"Webhook" notification, vous pouvez désormais inclure ces paramètres dans votre définition de webhook :
-
%%TriggeredOnKeys%%
-
%%TriggeredOnValues%%
Rapports sur les données Kubernetes
Les données Kubernetes collectées par Cloud Insights, notamment les volumes persistants (PV), les PVC, les charges de travail, les clusters et les espaces de noms, sont désormais disponibles pour une utilisation dans les rapports, permettant la rétrofacturation, les tendances, les prévisions, les calculs TTF et d'autres rapports commerciaux sur les métriques pour Kubernetes.
Moniteurs système ONTAP par défaut activés pour les nouveaux clients
De nombreux moniteurs système ONTAP sont activés (c'est-à-dire Resumés) par défaut dans les nouveaux environnements Cloud Insights . Auparavant, la plupart des moniteurs étaient par défaut en état Paused. Parce que les besoins des entreprises varient d'une entreprise à l'autre, nous vous recommandons toujours de jeter un œil à la"moniteurs système" dans votre environnement et en mettant en pause ou en reprenant chacun d'eux en fonction de vos besoins d'alerte.
Avril 2023
Surveillance et cartographie des performances de Kubernetes
Le"Performances et cartographie du réseau Kubernetes" La fonctionnalité simplifie le dépannage en mappant les dépendances entre les charges de travail Kubernetes. Il offre une visibilité en temps réel sur les latences et les anomalies des performances du réseau Kubernetes pour identifier les problèmes de performances avant qu'ils n'affectent les utilisateurs. Cette capacité aide les organisations à réduire les coûts globaux en analysant et en auditant les flux de trafic Kubernetes.
Principales fonctionnalités : • La carte de charge de travail présente les dépendances et les flux de charge de travail de Kubernetes et met en évidence les problèmes de réseau et de performances. • Surveillez le trafic réseau entre les pods, les charges de travail et les nœuds Kubernetes ; identifiez la source des problèmes de trafic et de latence. • Réduisez les coûts globaux en analysant le trafic réseau entrant, sortant, interrégional et interzone.
Carte de la charge de travail montrant les détails de « Slideout » :

Kubernetes Performance Monitoring and Map est disponible en tant que"Aperçu" fonctionnalité.
Tableau de bord de sécurité ONTAP Essentials
Le"Tableau de bord de sécurité" vous offre une vue instantanée de votre situation de sécurité actuelle, en affichant des graphiques pour le chiffrement du volume matériel et logiciel, l'état anti-ransomware et les méthodes d'authentification des clusters. Le tableau de bord de sécurité est disponible en tant que"Aperçu" fonctionnalité.

Récupérez le stockage à froid ONTAP
Reclaim ONTAP Cold Storage Insight fournit des données sur la capacité de réfrigération, les économies potentielles de coûts/d'énergie et les éléments d'action recommandés pour les volumes sur les systèmes ONTAP .

Grâce à cet aperçu, vous pouvez répondre à des questions telles que :
-
Quelle quantité de données froides sur un cluster de stockage se trouve sur (a) des disques SSD coûteux, (b) des disques HDD et (c) des disques virtuels ?
-
Quelles charges de travail contribuent le plus au stockage non optimisé ?
-
Quelle est la durée (en jours) pendant laquelle les données sont restées froides sur une charge de travail donnée ?
Reclaim ONTAP Cold Storage est considéré comme un"Aperçu" fonctionnalité et est donc susceptible d'être modifiée.
La notification d'abonnement contrôle également les messages de bannière
La définition des destinataires des notifications d'abonnement (Admin > Notifications) contrôle désormais également qui verra les notifications de bannière intégrées au produit liées à l'abonnement.

Le reporting a un nouveau look
Vous remarquerez que les écrans de rapports Cloud Insights ont une nouvelle apparence et que certaines options de navigation dans les menus ont changé. Ces écrans et modifications de navigation ont été mis à jour dans la version actuelle"Documentation de rapport" .

Moniteurs en pause par défaut
Pour les nouveaux environnements Cloud Insights , sachez que"moniteurs définis par le système" n'envoyez pas de notifications d'alerte par défaut. Vous devrez activer les notifications pour tout moniteur que vous souhaitez alerter, en ajoutant une ou plusieurs méthodes de livraison pour le moniteur. Pour les environnements Cloud Insights existants, la liste des destinataires de notification globale par défaut a été supprimée pour tous les moniteurs définis par le système actuellement dans l'état En pause. Les notifications définies par l'utilisateur restent inchangées, tout comme les paramètres de notification pour les moniteurs définis par le système actuellement actifs.
Vous recherchez l’onglet Mesure de l’API ?
Le comptage des API est passé de la page Abonnement à la page Admin > Accès API.
Mars 2023
Connexion Cloud pour ONTAP 9.9+ obsolète
Le collecteur de données Cloud Connection pour ONTAP 9.9+ est obsolète. À compter du 4 avril 2023, les collecteurs de données Cloud Connection de votre environnement ne collecteront plus de données et présenteront à la place une erreur lors de l'interrogation. Le collecteur de données Cloud Connection sera complètement supprimé de Cloud Insights dans une mise à jour ultérieure.
Avant le 4 avril 2023, il est obligatoire de configurer un nouveau collecteur de données du logiciel de gestion des données NetApp ONTAP pour tous les systèmes ONTAP actuellement collectés par Cloud Connection.
Janvier 2023
Nouveaux moniteurs de journaux
Nous avons ajouté près de deux douzaines"moniteurs système supplémentaires" pour alerter en cas de rupture de liens d'interconnexion, de problèmes de pulsation, etc. De plus, trois nouveaux moniteurs de journaux de protection des données ont été ajoutés pour alerter sur les modifications de SnapMirror Auto Resync, MetroCluster Mirroring et FabricPool Mirror Resync.
Notez que certains de ces moniteurs seront activés par défaut ; vous devez les mettre en pause si vous ne souhaitez pas être alerté à leur sujet. Notez également que ces moniteurs ne sont pas configurés pour envoyer des notifications ; vous devez configurer les destinataires des notifications sur ces moniteurs si vous souhaitez envoyer des alertes par e-mail ou webhook.
Exportation .CSV pour tous les widgets du tableau de bord
Garantir l'accessibilité à vos données est essentiel, c'est pourquoi nous avons rendu l'exportation .CSV disponible pour toutes les requêtes de métriques, les widgets de tableau de bord et les pages de destination d'objets, quel que soit le type de données (actif ou intégration) que vous interrogez.
Les personnalisations de données telles que la sélection de colonnes, le changement de nom des colonnes et les conversions d'unités sont désormais également incluses dans la nouvelle fonctionnalité d'exportation.
Décembre 2022
Découvrez la protection contre les ransomwares et d'autres fonctionnalités de sécurité pendant l'essai de Cloud Insights
À partir d'aujourd'hui, l'inscription à un nouvel essai de Cloud Insights vous permet d'explorer les fonctionnalités de sécurité telles que la détection des ransomwares et la politique de réponse automatisée au blocage des utilisateurs. Si vous n’êtes pas encore inscrit à votre essai, faites-le aujourd’hui !
Les charges de travail Kubernetes ont leur propre page de destination
Les charges de travail sont un élément clé de votre environnement Kubernetes. Cloud Insights fournit donc désormais des pages de destination pour ces charges de travail. À partir de là, vous pouvez afficher, explorer et résoudre les problèmes qui affectent vos charges de travail Kubernetes.

Vérifiez vos sommes de contrôle
Vous nous avez demandé de vous fournir des valeurs de somme de contrôle lors de l'installation de l'agent pour Windows et Linux et nous pensons que c'est une excellente idée. Alors les voici :

Améliorations des alertes de journal
Grouper par
Lors de la création ou de la modification d'un moniteur de journal, vous pouvez désormais définir les attributs « Grouper par » pour permettre des alertes plus ciblées. Recherchez les attributs « Grouper par » sous les paramètres « filtre » dans la définition de votre moniteur.

Cette modification amène les moniteurs de métriques et les moniteurs de journaux à parité de fonctionnalités en normalisant l'aspect « Grouper par » des définitions de moniteur. Cette parité permettra aux clients de cloner/dupliquer tous les moniteurs par défaut définis par le système pour une personnalisation supplémentaire.
Duplication
Vous pouvez désormais cloner (dupliquer) les moniteurs du journal des modifications, du journal Kubernetes et du journal du collecteur de données. Cela crée un nouveau moniteur de journal personnalisé que vous pouvez modifier selon vos définitions spécifiques.

11 nouveaux moniteurs ONTAP par défaut couvrant SnapMirror pour la continuité des activités
Nous avons ajouté près d'une douzaine de nouveaux"moniteurs système" pour SnapMirror for Business Continuity (SMBC), qui alerte sur les modifications apportées aux certificats SMBC et aux médiateurs ONTAP .
Novembre 2022
Plus de 40 nouveaux moniteurs de sécurité, de collecte de données et de CVO !
Nous avons ajouté des dizaines de nouveaux moniteurs définis par le système pour vous alerter des problèmes potentiels liés aux volumes Cloud, à la sécurité et à la protection des données. En savoir plus sur ces moniteurs"ici" .
Octobre 2022
Détection de ransomwares meilleure et plus précise grâce à l'intégration d' ONTAP Autonomous Ransomware Protection
Cloud Secure améliore la détection des ransomwares grâce à l'intégration avec ONTAP"Protection autonome contre les ransomwares" (ARP).
Cloud Secure reçoit les événements ONTAP ARP sur l'activité potentielle de chiffrement de fichiers de volume, et
-
Met en corrélation les événements de chiffrement de volume avec l'activité de l'utilisateur pour identifier qui cause les dommages,
-
Met en œuvre des politiques de réponse automatique pour bloquer l'attaque,
-
Identifie les fichiers affectés, contribuant ainsi à une récupération plus rapide et à la conduite d'enquêtes sur les violations de données.
Septembre 2022
Moniteurs disponibles en édition de base
ONTAP"Moniteurs par défaut" désormais disponible pour une utilisation dans Cloud Insights Basic Edition. Cela comprend plus de 70 moniteurs d’infrastructure et 30 exemples de charge de travail.
Tableaux de bord ONTAP Power et StorageGRID
La galerie de tableaux de bord comprend un nouveau tableau de bord pour ONTAP Power et Temperature ainsi que quatre tableaux de bord pour StorageGRID. Si votre environnement collecte des mesures d'alimentation ONTAP et/ou des données StorageGRID , importez ces tableaux de bord en sélectionnant +Depuis la galerie.
Visibilité des seuils en un coup d'œil dans les tableaux
La mise en forme conditionnelle vous permet de définir et de mettre en évidence les seuils de niveau d'avertissement et de niveau critique dans les widgets de tableau, offrant une visibilité instantanée sur les valeurs aberrantes et les points de données exceptionnels.

Moniteur de sécurité
Cloud Insights peut vous alerter lorsqu'il détecte que le mode FIPS est désactivé sur le système ONTAP . En savoir plus sur"Moniteurs système" , et surveillez cet espace pour plus de moniteurs de sécurité, à venir bientôt !
Discutez de n'importe où
Discutez avec un spécialiste du support NetApp depuis n'importe quel écran Cloud Insights en sélectionnant le nouveau lien Aide > Chat en direct. L'aide est disponible à partir de l'icône « ? » en haut à droite de l'écran.

Des informations plus visibles
Si votre environnement connaît une"Aperçu" comme Ressources partagées sous stress ou Espaces de noms Kubernetes à court d'espace, les pages de destination des ressources affectées incluent désormais des liens vers l'Insight lui-même, offrant une exploration et un dépannage plus rapides.
Nouveaux collecteurs de données
-
Amazon S3 (disponible en version préliminaire)
-
Brocade FOS 9.0.x
-
Dell/EMC PowerStore 3.0.0.0
Autres mises à jour du collecteur de données
Toutes les sources de données sont désormais optimisées pour reprendre l'interrogation des performances après les mises à jour et/ou les correctifs de l'unité d'acquisition.
Prise en charge du système d'exploitation
Les systèmes d'exploitation suivants sont pris en charge avec les unités d'acquisition Cloud Insights , en plus de ceux"déjà pris en charge" :
-
Red Hat Enterprise Linux 8.5, 8.6
Août 2022
Cloud Insights a un nouveau look !
À partir de ce mois-ci, « Surveiller et optimiser » a été renommé Observabilité. Vous trouverez ici toutes vos fonctionnalités préférées telles que les tableaux de bord, les requêtes, les alertes et les rapports. De plus, recherchez Cloud Secure dans le nouveau menu Sécurité. Notez que seuls les menus ont changé ; les fonctionnalités restent les mêmes.

Vous recherchez le menu Aide ?
L’aide se trouve désormais dans le coin supérieur droit de l’écran.

Vous ne savez pas par où commencer ? Découvrez ONTAP Essentials !
"* ONTAP Essentials *"est un ensemble de tableaux de bord et de flux de travail qui fournissent des vues détaillées sur vos inventaires, charges de travail et protection des données NetApp ONTAP , y compris des prévisions de jours à pleine capacité pour la capacité de stockage et les performances. Vous pouvez même voir si des contrôleurs fonctionnent à un niveau d’utilisation élevé. ONTAP Essentials est l'endroit idéal pour tous vos besoins de surveillance NetApp ONTAP !
ONTAP Essentials, disponible dans toutes les éditions, est conçu pour être intuitif pour les opérateurs et administrateurs ONTAP existants, facilitant la transition d'ActiveIQ Unified Manager vers des outils de gestion basés sur les services.

Les familles de données de stockage sont fusionnées
Vous l'avez demandé, et maintenant vous l'avez. Les unités de données de stockage de base 2 et de base 10 sont désormais combinées en une seule famille, des bits et octets aux tébibits et téraoctets, ce qui facilite l'affichage des données à votre façon sur vos tableaux de bord. Les débits de données constituent désormais également une grande famille à part entière.

Quelle est la quantité d’énergie utilisée par mon système de stockage ?
Affichez et surveillez la consommation électrique, la température et la vitesse du ventilateur de votre étagère de stockage et de votre nœud ONTAP , à l'aide des mesures netapp_ontap.storage_shelf, netapp_ontap.system_node et netapp_ontap.cluster (consommation électrique uniquement).

Fonctionnalités graduées à partir de l'aperçu
Les fonctionnalités suivantes ont été retirées de la version Preview et sont désormais disponibles pour tous les clients :
Fonctionnalité |
Description |
Les espaces de noms Kubernetes manquent d'espace |
L'aperçu Kubernetes Namespaces Running Out of Space vous donne un aperçu des charges de travail sur vos espaces de noms Kubernetes qui risquent de manquer d'espace, avec une estimation du nombre de jours restants avant que chaque espace ne soit plein."En savoir plus" |
Ressource partagée sous pression |
L'analyse Shared Resource Under Stress utilise l'IA/ML pour identifier automatiquement où la contention des ressources entraîne une dégradation des performances dans votre environnement, met en évidence les charges de travail affectées par celle-ci et fournit des actions recommandées pour y remédier, vous permettant de résoudre les problèmes de performances plus rapidement."En savoir plus" |
Cloud Secure – Bloquer l'accès des utilisateurs en cas d'attaque |
Une meilleure protection pour vos données critiques pour votre entreprise avec la possibilité de bloquer l'accès des utilisateurs lorsqu'une attaque est détectée. L'accès peut être bloqué automatiquement, à l'aide de politiques de réponse automatisées, ou manuellement à partir des pages d'alerte ou de détails de l'utilisateur."En savoir plus" |
Comment se porte ma collecte de données ?
Cloud Insights fournit deux nouveaux moniteurs de pulsation pour vos unités d'acquisition, ainsi que deux moniteurs pour vous alerter des défaillances du collecteur de données. Ils peuvent être utilisés pour vous alerter rapidement des problèmes de collecte de données.
Les moniteurs suivants sont désormais disponibles dans le groupe de moniteurs Data Collect :
-
Unité d'acquisition Heartbeat-Critical
-
Avertissement de battement de cœur de l'unité d'acquisition
-
Échec du collecteur
-
Avertissement aux collectionneurs
Notez que ces moniteurs sont dans l'état Paused par défaut. Activez-les pour être alerté des problèmes de collecte de données.
Jetons API à renouvellement automatique
Les jetons d'accès API peuvent désormais être définis pour le renouvellement automatique. En activant cette fonctionnalité, de nouveaux jetons d'accès API/actualisés seront automatiquement générés pour les jetons expirant. Les agents Cloud Insights utilisant un jeton expirant seront automatiquement mis à jour pour utiliser le jeton d'accès API nouveau/actualisé correspondant, leur permettant de continuer à fonctionner de manière transparente. Cochez simplement la case « Renouveler le jeton automatiquement » lors de la création de votre jeton. Cette fonctionnalité est actuellement prise en charge sur les agents Cloud Insights exécutés sur la plateforme Kubernetes avec le dernier opérateur de surveillance NetApp Kubernetes.
L'édition de base vous offre plus qu'avant
Votre essai se termine mais vous n'êtes pas encore sûr qu'un abonnement vous convienne ? L'édition de base vous a toujours donné la possibilité de continuer à utiliser Cloud Insights avec votre collecteur de données ONTAP actuel, mais vous pouvez désormais continuer à capturer également les données de version, de topologie et d'IOPS/débit/latence de VMWare. Les clients NetApp disposant d'un support premium sur leurs systèmes de stockage auront également droit au support pour Cloud Insights.
Prêt à en savoir plus ?
Consultez la section Centre d'apprentissage de la page Aide > Support pour obtenir des liens vers les offres de cours NetApp University Cloud Insights !
Prise en charge du système d'exploitation
Le système d'exploitation suivant est pris en charge avec les unités d'acquisition Cloud Insights , en plus de ceux"déjà pris en charge" :
-
Windows 11
Juin 2022
Saturation du cluster Kubernetes et autres détails
Cloud Insights facilite plus que jamais l'exploration de votre environnement Kubernetes, avec une page de détails de cluster améliorée qui fournit des détails de saturation ainsi qu'une vue plus claire des espaces de noms et des charges de travail.

La page de liste des clusters vous donne également un aperçu rapide de la saturation, en plus des nombres de nœuds, de pods, d'espaces de noms et de charges de travail :

Quel âge a votre cluster Kubernetes ?
Votre cluster débute-t-il dans le monde ou a-t-il connu une longue vie numérique ? Age a été ajouté comme mesure de temps collectée pour les nœuds Kubernetes.

Prévision du temps de remplissage de la capacité
Cloud Insights fournit un tableau de bord permettant de prévoir le nombre de jours jusqu'à ce que la capacité soit épuisée pour chaque volume interne surveillé. Ces valeurs peuvent contribuer à réduire considérablement le risque de panne.

Les compteurs TTF sont également disponibles pour le stockage, le pool de stockage et le volume. Continuez à surveiller cet espace pour des tableaux de bord supplémentaires pour ces objets.
Notez que les prévisions de délai d'exécution ne sont plus disponibles dans Preview et seront déployées auprès de tous les clients.
Qu'est-ce qui a changé dans mon environnement ?
Les entrées du journal des modifications ONTAP peuvent être visualisées dans l'explorateur de journaux.

Prise en charge du système d'exploitation
Les systèmes d'exploitation suivants sont pris en charge avec les unités d'acquisition Cloud Insights , en plus de ceux"déjà pris en charge" :
-
CentOS Stream 9
-
Windows 2022
Agent Telegraf mis à jour
L'agent d'ingestion des données d'intégration Telegraf a été mis à jour vers la version 1.22.3, avec des améliorations de performances et de sécurité. Les utilisateurs souhaitant effectuer une mise à jour peuvent se référer à la section de mise à niveau appropriée du"Installation de l'agent" documentation. Les versions précédentes de l'agent continueront de fonctionner sans aucune action de l'utilisateur requise.
Fonctionnalités d'aperçu
Cloud Insights met régulièrement en avant un certain nombre de nouvelles fonctionnalités d'aperçu intéressantes. Si vous souhaitez découvrir en avant-première une ou plusieurs de ces fonctionnalités, contactez votre"Équipe commerciale NetApp" pour plus d'informations.
Fonctionnalité |
Description |
Les espaces de noms Kubernetes manquent d'espace |
L'aperçu Kubernetes Namespaces Running Out of Space vous donne un aperçu des charges de travail sur vos espaces de noms Kubernetes qui risquent de manquer d'espace, avec une estimation du nombre de jours restants avant que chaque espace ne soit plein."En savoir plus" |
Cloud Secure – bloquer l'accès des utilisateurs en cas d'attaque |
Une meilleure protection pour vos données critiques pour votre entreprise avec la possibilité de bloquer l'accès des utilisateurs lorsqu'une attaque est détectée. L'accès peut être bloqué automatiquement, à l'aide de politiques de réponse automatisées ou manuellement à partir des pages d'alerte ou de détails de l'utilisateur."En savoir plus" |
Ressource partagée sous pression |
L'analyse Shared Resource Under Stress utilise l'IA/ML pour identifier automatiquement où la contention des ressources entraîne une dégradation des performances dans votre environnement, met en évidence les charges de travail affectées par celle-ci et fournit des actions recommandées pour y remédier, vous permettant de résoudre les problèmes de performances plus rapidement."En savoir plus" |
Mai 2022
Discutez en direct avec le support NetApp
Vous pouvez désormais discuter en direct avec le personnel du support NetApp ! Sur la page Aide > Assistance, cliquez simplement sur l'icône Chat ou cliquez sur Chat dans la section « Contactez-nous » pour démarrer une session de chat. L'assistance par chat est disponible les jours ouvrables aux États-Unis pour les utilisateurs des éditions Standard et Premium.
![]()
Opérateur Kubernetes
Nous avons simplifié votre mise en service avec la surveillance avancée de Kubernetes et l'explorateur de clusters de Cloud Insights.
Le"Opérateur de surveillance Kubernetes" (NKMO) est la méthode préférée pour l'installation de Kubernetes pour Cloud Insights Insights, pour une configuration plus flexible de la surveillance en moins d'étapes, ainsi que des opportunités améliorées de surveillance d'autres logiciels exécutés dans le cluster K8s.
Cliquez sur le lien ci-dessus pour plus d'informations et les prérequis
Gérer les utilisateurs et les invitations avec l'API
Vous pouvez désormais gérer les utilisateurs et les invitations à l'aide de la puissante API de Cloud Insights. En savoir plus dans le"Documentation de l'API Swagger" .
Alertes de collecte de données
Ne manquez pas de mesures critiques en raison d'un collecteur défaillant !
Il est plus facile que jamais de suivre vos collecteurs de données grâce aux nouveaux"alertes" pour les pannes des collecteurs de données et des unités d'acquisition. Notez que ces moniteurs sont en pause par défaut. Pour l'activer, accédez à la page de vos moniteurs et recherchez et reprenez « Arrêt de l'unité d'acquisition » et « Échec du collecteur ».
Alerte sur les modifications du stockage ONTAP
Ne laissez pas des changements de stockage inattendus entraîner des pannes !
Vous pouvez désormais configurer Cloud Insights pour alerter lorsque la modification ou la suppression de FlexVols, de nœuds et de SVM est détectée sur les systèmes ONTAP .
Fonctionnalités d'aperçu
Cloud Insights met régulièrement en avant un certain nombre de nouvelles fonctionnalités d'aperçu intéressantes. Si vous souhaitez découvrir en avant-première une ou plusieurs de ces fonctionnalités, contactez votre"Équipe commerciale NetApp" pour plus d'informations.
Fonctionnalité |
Description |
Les espaces de noms Kubernetes manquent d'espace |
L'aperçu Kubernetes Namespaces Running Out of Space vous donne un aperçu des charges de travail sur vos espaces de noms Kubernetes qui risquent de manquer d'espace, avec une estimation du nombre de jours restants avant que chaque espace ne soit plein."En savoir plus" |
Prévisions du volume interne et du temps de remplissage de la capacité volumique |
Cloud Insights est capable de prédire le nombre de jours jusqu'à ce que la capacité soit épuisée pour chaque volume interne et volume surveillé. Cette valeur peut contribuer à réduire considérablement le risque de panne. |
Cloud Secure – bloquer l'accès des utilisateurs en cas d'attaque |
Une meilleure protection pour vos données critiques pour votre entreprise avec la possibilité de bloquer l'accès des utilisateurs lorsqu'une attaque est détectée. L'accès peut être bloqué automatiquement, à l'aide de politiques de réponse automatisées ou manuellement à partir des pages d'alerte ou de détails de l'utilisateur."En savoir plus" |
Ressource partagée sous pression |
L'analyse Shared Resource Under Stress utilise l'IA/ML pour identifier automatiquement où la contention des ressources entraîne une dégradation des performances dans votre environnement, met en évidence les charges de travail affectées par celle-ci et fournit des actions recommandées pour y remédier, vous permettant de résoudre les problèmes de performances plus rapidement."En savoir plus" |
Avril 2022
Partagez vos commentaires!
Nous souhaitons votre contribution pour nous aider à façonner Cloud Insights. Gagnez des points et des prix en participant au programme Insights to Action de NetApp. "Inscrivez-vous maintenant" !
Éditeur de tableau de bord mis à jour
Nous avons remanié nos outils de création de tableaux de bord pour vous permettre de visualiser vos données encore plus rapidement. Accédez à la page « Tableaux de bord » de Cloud Insights pour modifier un tableau de bord existant, en ajouter un à partir de notre galerie de tableaux de bord ou créer votre propre tableau de bord pour le consulter.

Une nouvelle méthode d’agrégation de comptage a également été introduite. Lorsque vous regroupez des données dans des widgets de graphique à barres, de graphique à colonnes et de graphique à secteurs, vous pouvez afficher rapidement et facilement le nombre d'objets pertinents pour la métrique sélectionnée.

De plus, les graphiques linéaires vous permettent désormais de sélectionner l’un des trois"interpolation" méthodes:
-
Aucun - Aucune interpolation n'est effectuée
-
Linéaire - Interpole un point de données entre les points existants
-
Escalier - Utilise le point de données précédent comme point de données interpolé
Surveillance améliorée de votre infrastructure Kubernetes
Cloud Insights vous permet de rester informé des modifications apportées à votre environnement Kubernetes en vous alertant lorsque des pods, des daemonsets et des replicasets sont créés ou supprimés, ainsi que lorsque de nouveaux déploiements sont créés. Les moniteurs Kubernetes sont par défaut en état en pause, vous devez donc activer uniquement ceux dont vous avez besoin.
Fonctionnalités d'aperçu
Cloud Insights met régulièrement en avant un certain nombre de nouvelles fonctionnalités d'aperçu intéressantes. Si vous souhaitez découvrir en avant-première une ou plusieurs de ces fonctionnalités, contactez votre"Équipe commerciale NetApp" pour plus d'informations.
Fonctionnalité |
Description |
Prévisions du volume interne et du temps de remplissage de la capacité volumique |
Cloud Insights est capable de prédire le nombre de jours jusqu'à ce que la capacité soit épuisée pour chaque volume interne et volume surveillé. Cette valeur peut contribuer à réduire considérablement le risque de panne. |
Cloud Secure – bloquer l'accès des utilisateurs en cas d'attaque |
Une meilleure protection pour vos données critiques pour votre entreprise avec la possibilité de bloquer l'accès des utilisateurs lorsqu'une attaque est détectée. L'accès peut être bloqué automatiquement, à l'aide de politiques de réponse automatisées ou manuellement à partir des pages d'alerte ou de détails de l'utilisateur."En savoir plus" |
Ressource partagée sous pression |
L'analyse des ressources partagées sous stress utilise l'IA/ML pour identifier automatiquement où la contention des ressources entraîne une dégradation des performances dans votre environnement, met en évidence les charges de travail affectées par celle-ci et fournit des actions recommandées pour y remédier, vous permettant de résoudre les problèmes de performances plus rapidement."En savoir plus" |
Nouveau collecteur de données
-
Cohesity SmartFiles - Ce collecteur basé sur l'API REST acquerra un cluster Cohesity, découvrira les « vues » (en tant que volumes internes CI), les différents nœuds, ainsi que collectera des mesures de performances.
Autres mises à jour du collecteur de données
La collecte et l'affichage des données de performance ont été améliorés sur les collecteurs de données suivants :
-
Interface de ligne de commande Brocade
-
Dell/EMC VPlex, PowerStore, Isilon/PowerScale, VNX Block/Clariion CLI, XtremIO, Unity/VNXe
-
Tableau Flash pur
Ces améliorations de performances sont déjà disponibles dans tous les collecteurs de données NetApp ainsi que dans VMware et Cisco, et seront déployées sur tous les autres collecteurs de données au cours des prochains mois.
Mars 2022
Connexion Cloud pour ONTAP 9.9+
Le"Connexion au cloud NetApp pour ONTAP 9.9+" Le collecteur de données élimine le besoin d'installer une unité d'acquisition externe, simplifiant ainsi le dépannage, la maintenance et le déploiement initial.
Nouveau FSx pour les moniteurs NetApp ONTAP
La surveillance de votre environnement FSx pour NetApp ONTAP est facile avec le nouveau"moniteurs définis par le système" pour l'infrastructure (métriques) et les charges de travail (journaux).

Nouvelles fonctionnalités Cloud Secure accessibles à tous
Votre environnement est plus sécurisé que jamais grâce aux fonctionnalités Cloud Secure suivantes désormais disponibles :
Fonctionnalité |
Description |
Destruction de données – Détection d'attaque par suppression de fichiers |
Détectez les activités anormales de suppression de fichiers à grande échelle, bloquez l'accès aux fichiers malveillants par des utilisateurs malveillants et prenez des instantanés automatiques avec des politiques de réponse automatique. |
Notifications distinctes pour les avertissements et les alertes |
Les notifications d'avertissement et d'alerte peuvent être envoyées à des destinataires distincts, garantissant que la bonne équipe peut rester informée |
Agent Telegraf mis à jour
L'agent d'ingestion des données d'intégration Telegraf a été mis à jour vers la version 1.21.2, avec des améliorations de performances et de sécurité. Les utilisateurs souhaitant effectuer une mise à jour peuvent se référer à la section de mise à niveau appropriée du"Installation de l'agent" documentation. Les versions précédentes de l'agent continueront de fonctionner sans aucune action de l'utilisateur requise.
Mises à jour du collecteur de données
-
Le collecteur de données des commutateurs Broadcom Fibre Channel a été optimisé pour réduire le nombre de commandes CLI émises à chaque interrogation d'inventaire.
Février 2022
Cloud Insights corrige les vulnérabilités d'Apache Log4j
La sécurité des clients est une priorité absolue chez NetApp. Cloud Insights inclut des mises à jour de ses bibliothèques logicielles pour résoudre les récentes vulnérabilités d'Apache Log4j.
Veuillez vous référer aux informations suivantes sur le site Web des avis de sécurité des produits NetApp :
Vous pouvez en savoir plus sur ces vulnérabilités et la réponse de NetApp sur le"Salle de presse NetApp" .
Page de détails de l'espace de noms Kubernetes
L'exploration de votre environnement Kubernetes est désormais meilleure que jamais, avec des pages de détails informatives pour les espaces de noms de votre cluster. La page de détails de l'espace de noms fournit un résumé de toutes les ressources utilisées par un espace de noms, y compris toutes les ressources de stockage back-end et leurs utilisations de capacité.

Décembre 2021
Intégration plus poussée pour les systèmes ONTAP
Simplifiez les alertes pour les pannes matérielles ONTAP et plus encore grâce à la nouvelle intégration avec NetApp Event Management System (EMS). "Explorer et alerter" sur les messages ONTAP de bas niveau dans Cloud Insights pour informer et améliorer les flux de travail de dépannage et réduire davantage la dépendance aux outils de gestion des éléments ONTAP .
Interrogation des journaux
Pour les systèmes ONTAP , les requêtes Cloud Insights incluent un puissant"Explorateur de journaux" , vous permettant d'enquêter et de dépanner facilement les entrées du journal EMS.

Notifications au niveau du collecteur de données.
Outre les moniteurs définis par le système et créés sur mesure pour les alertes, vous pouvez également définir des notifications d'alerte pour les collecteurs de données ONTAP , ce qui vous permet de spécifier les destinataires des alertes au niveau du collecteur, indépendamment des autres alertes de surveillance.
Une plus grande flexibilité des rôles Cloud Secure
Les utilisateurs peuvent se voir accorder l'accès aux fonctionnalités Cloud Secure en fonction de"rôles" défini par un administrateur :
Rôle |
Accès Cloud Secure |
Administrateur |
Peut exécuter toutes les fonctions Cloud Secure , y compris celles pour les alertes, l'analyse médico-légale, les collecteurs de données, les politiques de réponse automatisées et les API pour Cloud Secure. Un administrateur peut également inviter d’autres utilisateurs, mais ne peut attribuer que des rôles Cloud Secure . |
Utilisateur |
Peut afficher et gérer les alertes et consulter les analyses médico-légales. Le rôle utilisateur peut modifier l’état de l’alerte, ajouter une note, prendre des instantanés manuellement et bloquer l’accès utilisateur. |
Invité |
Peut afficher les alertes et les analyses médico-légales. Le rôle d'invité ne peut pas modifier l'état de l'alerte, ajouter une note, prendre des instantanés manuellement ou bloquer l'accès des utilisateurs. |
Prise en charge du système d'exploitation
La prise en charge de CentOS 8.x est remplacée par la prise en charge de CentOS 8 Stream. CentOS 8.x atteindra sa fin de vie le 31 décembre 2021.
Mises à jour du collecteur de données
Un certain nombre de noms de collecteurs de données Cloud Insights ont été ajoutés pour refléter les changements de fournisseur :
Fournisseur/Modèle |
Nom précédent |
Dell EMC PowerScale |
Isilon |
HPE Alletra 9000 / Primera |
3PAR |
HPE Alletra 6000 |
Agile |
Novembre 2021
Tableaux de bord adaptatifs
Nouvelles variables pour les attributs et possibilité d'utiliser des variables dans les widgets.
Les tableaux de bord sont désormais plus puissants et flexibles que jamais. Créez des tableaux de bord adaptatifs avec des variables d'attribut pour filtrer rapidement les tableaux de bord à la volée. En utilisant ces éléments et d’autres préexistants"variables" vous pouvez désormais créer un tableau de bord de haut niveau pour afficher les métriques de l'ensemble de votre environnement et filtrer de manière transparente par nom de ressource, type, emplacement, etc. Utilisez des variables numériques dans les widgets pour associer des métriques brutes aux coûts, par exemple le coût par Go pour le stockage en tant que service.

Accéder à la base de données de rapports via l'API
Fonctionnalités améliorées d'intégration avec des outils de reporting tiers, ITSM et d'automatisation : la puissante solution Cloud Insights"API" permet aux utilisateurs d'interroger directement la base de données Cloud Insights Reporting, sans passer par l'environnement Cognos Reporting.
Tables de pods sur la page de destination de la machine virtuelle
Navigation transparente entre les machines virtuelles et les pods Kubernetes qui les utilisent : pour un dépannage amélioré et une meilleure gestion des performances, un tableau des pods Kubernetes associés apparaîtra désormais sur les pages de destination des machines virtuelles.

Mises à jour du collecteur de données
-
ECS signale désormais le micrologiciel pour le stockage et le nœud
-
Isilon a amélioré la détection rapide
-
Azure NetApp Files collecte les données de performances plus rapidement
-
StorageGRID prend désormais en charge l'authentification unique (SSO)
-
Brocade CLI signale correctement le modèle pour X&-4
Systèmes d'exploitation supplémentaires pris en charge
L'unité d'acquisition Cloud Insights prend en charge les systèmes d'exploitation suivants, en plus de ceux déjà pris en charge :
-
Centos (64 bits) 8.4
-
Oracle Enterprise Linux (64 bits) 8.4
-
Red Hat Enterprise Linux (64 bits) 8.4
Octobre 2021
Filtres sur les pages de K8S Explorer
"Explorateur Kubernetes"les filtres de page vous offrent un contrôle ciblé des données affichées pour l'exploration de votre cluster, de votre nœud et de votre pod Kubernetes.

Données K8s pour les rapports
Les données Kubernetes sont désormais disponibles pour une utilisation dans les rapports, vous permettant de créer des rétrofacturations ou d'autres rapports. Pour que les données de rétrofacturation Kubernetes soient transmises à Reporting, vous devez disposer d'une connexion active à votre cluster Kubernetes ainsi qu'à son stockage back-end et Cloud Insights doit recevoir des données de celui-ci. S'il n'y a aucune donnée reçue du stockage back-end, Cloud Insights ne peut pas envoyer de données d'objet Kubernetes à Reporting.

Le thème sombre est arrivé
Beaucoup d’entre vous ont demandé un thème sombre, et Cloud Insights a répondu. Pour basculer entre le thème clair et le thème sombre, cliquez sur le menu déroulant à côté de votre nom d'utilisateur.

Assistance au collecteur de données
Nous avons apporté quelques améliorations aux collecteurs de données Cloud Insights . Voici quelques points saillants :
-
Nouveau collecteur pour Amazon FSx pour ONTAP
Septembre 2021
Les politiques de performance sont désormais des moniteurs
Les moniteurs et les alertes ont supplanté les politiques de performances et les violations dans Cloud Insights. "Alertes avec moniteurs" offre une plus grande flexibilité et un meilleur aperçu des problèmes ou tendances potentiels dans votre environnement.
Suggestions de saisie semi-automatique, caractères génériques et expressions dans les moniteurs
Lors de la création d'un moniteur d'alerte, la saisie d'un filtre est désormais prédictive, vous permettant de rechercher et de trouver facilement les métriques ou les attributs de votre moniteur. De plus, vous avez la possibilité de créer un filtre générique basé sur le texte que vous saisissez.

Agent Telegraf mis à jour
L'agent d'ingestion des données d'intégration Telegraf a été mis à jour vers la version 1.19.3, avec des améliorations de performances et de sécurité. Les utilisateurs souhaitant effectuer une mise à jour peuvent se référer à la section de mise à niveau appropriée du"Installation de l'agent" documentation. Les versions précédentes de l'agent continueront de fonctionner sans aucune action de l'utilisateur requise.
Assistance au collecteur de données
Nous avons apporté quelques améliorations aux collecteurs de données Cloud Insights . Voici quelques points saillants :
-
Le collecteur Microsoft Hyper-V utilise désormais PowerShell au lieu de WMI
-
Le collecteur de machines virtuelles et de disques durs virtuels Azure est désormais jusqu'à 10 fois plus rapide grâce aux appels parallèles
-
HPE Nimble prend désormais en charge les configurations fédérées et iSCSI
Et comme nous améliorons constamment la collecte de données, voici quelques autres changements récents à noter :
-
Nouveau collecteur pour EMC Powerstore
-
Nouveau collecteur pour Hitachi Ops Center
-
Nouveau collecteur pour Hitachi Content Platform
-
Collecteur ONTAP amélioré pour signaler les pools Fabric
-
ANF amélioré avec performances de pool de stockage et de volume
-
EMC ECS amélioré avec nœuds de stockage et performances de stockage ainsi que le nombre d'objets dans les buckets
-
EMC Isilon amélioré avec nœud de stockage et métriques Qtree
-
EMC Symetrix amélioré avec mesures de limite de qualité de service du volume
-
Numéro de série parent amélioré d'IBM SVC et EMC PowerStore avec nœuds de stockage
Août 2021
Nouvelle interface utilisateur de la page d'audit
Le"Page d'audit" fournit une interface plus propre et permet désormais l'exportation des événements d'audit vers un fichier .CSV.
Gestion améliorée des rôles d'utilisateur
Cloud Insights offre désormais encore plus de liberté pour l’attribution des rôles d’utilisateur et des contrôles d’accès. Les utilisateurs peuvent désormais se voir attribuer des autorisations granulaires pour la surveillance, la création de rapports et Cloud Secure séparément.
Cela signifie que vous pouvez autoriser davantage d'utilisateurs à accéder aux fonctions de surveillance, d'optimisation et de création de rapports, tout en limitant l'accès à vos données d'audit et d'activité Cloud Secure sensibles uniquement à ceux qui en ont besoin.
"En savoir plus"sur les différents niveaux d'accès dans la documentation Cloud Insights .
Juin 2021
Suggestions de saisie semi-automatique, caractères génériques et expressions dans les filtres
Avec cette version de Cloud Insights, vous n’avez plus besoin de connaître tous les noms et valeurs possibles sur lesquels filtrer dans une requête ou un widget. Lors du filtrage, vous pouvez simplement commencer à saisir et Cloud Insights suggérera des valeurs en fonction de votre texte. Plus besoin de rechercher à l'avance les noms des applications ou les attributs Kubernetes juste pour trouver ceux que vous souhaitez afficher dans votre widget.
Lorsque vous saisissez un filtre, celui-ci affiche une liste intelligente de résultats parmi lesquels vous pouvez choisir, ainsi que la possibilité de créer un filtre générique basé sur le texte actuel. La sélection de cette option renverra tous les résultats correspondant à l’expression générique. Vous pouvez bien sûr également sélectionner plusieurs valeurs individuelles que vous souhaitez ajouter au filtre.

De plus, vous pouvez créer des expressions dans un filtre en utilisant NOT ou OR, ou vous pouvez sélectionner l'option « Aucun » pour filtrer les valeurs nulles dans le champ.
En savoir plus sur"options de filtrage" dans les requêtes et les widgets.
API disponibles par édition
Les puissantes API de Cloud Insights sont plus accessibles que jamais, les API Alerts étant désormais disponibles dans les éditions Standard et Premium. Les API suivantes sont disponibles pour chaque édition :
| Catégorie d'API | Basique | Standard | Prime |
|---|---|---|---|
Unité d'acquisition |
|
|
|
Collecte de données |
|
|
|
Alertes |
|
|
|
Actifs |
|
|
|
Ingestion de données |
|
|
Visibilité des PV et des pods Kubernetes
Cloud Insights offre une visibilité sur le stockage back-end de vos environnements Kubernetes, vous donnant un aperçu de vos pods Kubernetes et de vos volumes persistants (PV). Vous pouvez désormais suivre les compteurs PV tels que les IOPS, la latence et le débit de l'utilisation d'un seul Pod via un compteur PV jusqu'à un PV et jusqu'au périphérique de stockage back-end.
Sur une page de destination Volume ou Volume interne, deux nouveaux tableaux s'affichent :

Notez que pour profiter de ces nouvelles tables, il est recommandé de désinstaller votre agent Kubernetes actuel et de l'installer à nouveau. Vous devez également installer Kube-State-Metrics version 2.1.0 ou ultérieure.
Liens entre le nœud Kubernetes et la VM
Sur une page de nœud Kubernetes, vous pouvez désormais cliquer pour ouvrir la page de la machine virtuelle du nœud. La page VM inclut également un lien vers le nœud lui-même.

Les moniteurs d'alerte remplacent les politiques de performance
Pour permettre les avantages supplémentaires des seuils multiples, de la diffusion d'alertes par webhook et par e-mail, des alertes sur toutes les métriques à l'aide d'une interface unique, et bien plus encore, Cloud Insights convertira les clients Standard et Premium Edition de Performance Policies à Monitors au cours des mois de juillet et août 2021. En savoir plus sur"Alertes et moniteurs" , et restez à l’écoute de ce changement passionnant.
Cloud Secure prend en charge NFS
Cloud Secure prend désormais en charge NFS pour la collecte de données ONTAP . Surveillez l'accès des utilisateurs SMB et NFS pour protéger vos données contre les attaques de ransomware. De plus, Cloud Secure prend en charge les annuaires utilisateurs Active Directory et LDAP pour la collecte des attributs utilisateur NFS.
Purge des instantanés Cloud Secure
Cloud Secure supprime automatiquement les instantanés en fonction des paramètres de purge des instantanés, pour économiser de l'espace de stockage et réduire le besoin de suppression manuelle des instantanés.

Vitesse de collecte de données Cloud Secure
Un seul système d'agent de collecte de données peut désormais publier jusqu'à 20 000 événements par seconde sur Cloud Secure.
Mai 2021
Voici quelques-uns des changements que nous avons apportés en avril :
Agent Telegraf mis à jour
L'agent d'ingestion des données d'intégration Telegraf a été mis à jour vers la version 1.17.3, avec des améliorations de performances et de sécurité. Les utilisateurs souhaitant effectuer une mise à jour peuvent se référer à la section de mise à niveau appropriée du"Installation de l'agent" documentation. Les versions précédentes de l'agent continueront de fonctionner sans aucune action de l'utilisateur requise.
Ajouter des actions correctives à une alerte
Vous pouvez désormais ajouter une description facultative ainsi que des informations supplémentaires et/ou des actions correctives lors de la création ou de la modification d'un moniteur en remplissant la section Ajouter une description d'alerte. La description sera envoyée avec l'alerte. Le champ informations et actions correctives peut fournir des étapes et des conseils détaillés pour gérer les alertes et sera affiché dans la section récapitulative de la page de destination des alertes.

API Cloud Insights pour toutes les éditions
L'accès API est désormais disponible dans toutes les éditions de Cloud Insights. Les utilisateurs de l'édition Basic peuvent désormais automatiser les actions pour les unités d'acquisition et les collecteurs de données, et les utilisateurs de l'édition Standard peuvent interroger des métriques et ingérer des métriques personnalisées. L'édition Premium continue de permettre l'utilisation complète de toutes les catégories d'API.
| Catégorie d'API | Basique | Standard | Prime |
|---|---|---|---|
Unité d'acquisition |
|
|
|
Collecte de données |
|
|
|
Actifs |
|
|
|
Ingestion de données |
|
|
|
Entrepôt de données |
|
Pour plus de détails sur l'utilisation de l'API, veuillez vous référer au"Documentation API" .
Avril 2021
Gestion simplifiée des moniteurs
"Regroupement des moniteurs"simplifie la gestion des moniteurs dans votre environnement. Plusieurs moniteurs peuvent désormais être regroupés et mis en pause comme un seul. Par exemple, si une mise à jour est en cours sur une pile d'infrastructures, vous pouvez suspendre les alertes de tous ces appareils en un seul clic.
Les groupes de surveillance constituent la première partie d’une nouvelle fonctionnalité intéressante apportant une gestion améliorée des périphériques ONTAP à Cloud Insights.

Options d'alerte améliorées à l'aide de Webhooks
De nombreuses applications commerciales prennent en charge"Webhooks" comme interface d'entrée standard. Cloud Insights prend désormais en charge bon nombre de ces canaux de diffusion, en fournissant des modèles par défaut pour Slack, PagerDuty, Teams et Discord, en plus de fournir des webhooks génériques personnalisables pour prendre en charge de nombreuses autres applications.

Identification améliorée des appareils
Pour améliorer la surveillance et le dépannage ainsi que pour fournir des rapports précis, il est utile de comprendre les noms des appareils plutôt que leurs adresses IP ou autres identifiants. Cloud Insights intègre désormais un moyen automatique d'identifier les noms des périphériques de stockage et des hôtes physiques dans l'environnement, à l'aide d'une approche basée sur des règles appelée"Résolution de l'appareil" , disponible dans le menu Gérer.
Vous en avez demandé plus !
Une demande populaire des clients a été de disposer de davantage d'options par défaut pour visualiser la plage de données. Nous avons donc ajouté les cinq nouveaux choix suivants, désormais disponibles dans l'ensemble du service via le sélecteur de plage de temps :
-
Les 30 dernières minutes
-
Les 2 dernières heures
-
Les 6 dernières heures
-
Les 12 dernières heures
-
Les 2 derniers jours
Plusieurs abonnements dans un seul environnement Cloud Insights
À partir du 2 avril, Cloud Insights prend en charge plusieurs abonnements du même type d'édition pour un client dans une seule instance Cloud Insights . Cela permet aux clients de combiner certaines parties de leur abonnement Cloud Insights avec des achats d'infrastructure. Contactez le service commercial NetApp pour obtenir de l’aide sur plusieurs abonnements.
Choisissez votre chemin
Lors de la configuration de Cloud Insights, vous pouvez désormais choisir de commencer par la surveillance et les alertes ou par la détection des ransomwares et des menaces internes. Cloud Insights configurera votre environnement de démarrage en fonction du chemin que vous choisissez. Vous pouvez configurer l’autre chemin à tout moment par la suite.
Intégration Cloud Secure
Et il est plus facile que jamais de commencer à utiliser Cloud Secure, avec une nouvelle liste de contrôle de configuration étape par étape.

Comme toujours, nous aimons entendre vos suggestions ! Envoyez-les à ng-cloudinsights-customerfeedback@netapp.com.
Février 2021
Agent Telegraf mis à jour
L'agent d'ingestion des données d'intégration Telegraf a été mis à jour vers la version 1.17.0, qui inclut des corrections de vulnérabilités et de bogues.
Analyseur de coûts du cloud
Découvrez la puissance de Spot by NetApp avec Cloud Cost, qui fournit une analyse détaillée des coûts des dépenses passées, présentes et estimées, offrant une visibilité sur l'utilisation du cloud dans votre environnement. Le tableau de bord des coûts du cloud offre une vue claire des dépenses du cloud et une analyse détaillée des charges de travail, des comptes et des services individuels.
Cloud Cost peut vous aider à relever ces défis majeurs :
-
Suivi et surveillance de vos dépenses cloud
-
Identifier les gaspillages et les domaines d'optimisation potentiels
-
Fournir des éléments d'action exécutables
Cloud Cost est axé sur la surveillance. Passez au compte Spot by NetApp complet pour permettre des économies automatiques et une optimisation de l'environnement.
Interrogation d'objets ayant des valeurs nulles à l'aide de filtres
Cloud Insights permet désormais de rechercher des attributs et des métriques ayant des valeurs nulles/aucune grâce à l'utilisation de filtres. Vous pouvez effectuer ce filtrage sur tous les attributs/métriques aux endroits suivants :
-
Sur la page de requête
-
Dans les widgets du tableau de bord et les variables de page
-
Sur la page de la liste des alertes
-
Lors de la création de moniteurs
Pour filtrer les valeurs nulles/aucune, sélectionnez simplement l'option Aucun lorsqu'elle apparaît dans la liste déroulante de filtre appropriée.

Prise en charge multirégionale
À partir d'aujourd'hui, nous proposons le service Cloud Insights dans différentes régions du monde, ce qui facilite les performances et augmente la sécurité pour les clients basés en dehors des États-Unis. Cloud Insights/ Cloud Secure stocke les informations en fonction de la région dans laquelle votre environnement est créé.
Cliquez"ici" pour plus d'informations.
Janvier 2021
Mesures ONTAP supplémentaires renommées
Dans le cadre de nos efforts continus visant à améliorer l’efficacité de la collecte de données à partir des systèmes ONTAP , les mesures ONTAP suivantes ont été renommées.
Si vous disposez de widgets de tableau de bord ou de requêtes utilisant l'une de ces mesures, vous devrez les modifier ou les recréer pour utiliser les nouveaux noms de mesures.
| Nom métrique précédent | Nouveau nom de métrique |
|---|---|
netapp_ontap.disk_constituent.total_transfers |
netapp_ontap.disk_constituent.total_iops |
netapp_ontap.disk.total_transfers |
netapp_ontap.disk.total_iops |
netapp_ontap.fcp_lif.read_data |
netapp_ontap.fcp_lif.débit_de_lecture |
netapp_ontap.fcp_lif.write_data |
netapp_ontap.fcp_lif.débit_d'écriture |
netapp_ontap.iscsi_lif.read_data |
netapp_ontap.iscsi_lif.débit_de_lecture |
netapp_ontap.iscsi_lif.write_data |
netapp_ontap.iscsi_lif.débit_d'écriture |
netapp_ontap.lif.recv_data |
netapp_ontap.lif.recv_throughput |
netapp_ontap.lif.données_envoyées |
netapp_ontap.lif.débit_envoyé |
netapp_ontap.lun.read_data |
netapp_ontap.lun.read_throughput |
netapp_ontap.lun.write_data |
netapp_ontap.lun.write_throughput |
netapp_ontap.nic_common.rx_bytes |
netapp_ontap.nic_common.rx_throughput |
netapp_ontap.nic_common.tx_bytes |
netapp_ontap.nic_common.tx_throughput |
netapp_ontap.path.read_data |
netapp_ontap.path.read_throughput |
netapp_ontap.path.write_data |
netapp_ontap.path.write_throughput |
netapp_ontap.path.total_data |
netapp_ontap.path.débit_total |
netapp_ontap.policy_group.read_data |
netapp_ontap.policy_group.lecture_throughput |
netapp_ontap.policy_group.write_data |
netapp_ontap.policy_group.débit_d'écriture |
netapp_ontap.policy_group.autres_données |
netapp_ontap.policy_group.autre_débit |
netapp_ontap.policy_group.total_data |
netapp_ontap.policy_group.débit_total |
netapp_ontap.system_node.disk_data_read |
netapp_ontap.system_node.disk_throughput_read |
netapp_ontap.system_node.disk_data_written |
netapp_ontap.system_node.débit_disque_écrit |
netapp_ontap.system_node.hdd_data_read |
netapp_ontap.system_node.hdd_throughput_read |
netapp_ontap.system_node.hdd_data_written |
netapp_ontap.system_node.hdd_throughput_written |
netapp_ontap.system_node.ssd_data_read |
netapp_ontap.system_node.ssd_throughput_read |
netapp_ontap.system_node.ssd_data_written |
netapp_ontap.system_node.ssd_throughput_written |
netapp_ontap.system_node.net_data_recv |
netapp_ontap.system_node.net_throughput_recv |
netapp_ontap.system_node.net_data_sent |
netapp_ontap.system_node.net_throughput_sent |
netapp_ontap.system_node.fcp_data_recv |
netapp_ontap.system_node.fcp_throughput_recv |
netapp_ontap.system_node.fcp_data_sent |
netapp_ontap.system_node.fcp_throughput_sent |
netapp_ontap.volume_node.cifs_read_data |
netapp_ontap.volume_node.cifs_read_throughput |
netapp_ontap.volume_node.cifs_write_data |
netapp_ontap.volume_node.cifs_write_throughput |
netapp_ontap.volume_node.nfs_read_data |
netapp_ontap.volume_node.nfs_read_throughput |
netapp_ontap.volume_node.nfs_write_data |
netapp_ontap.volume_node.nfs_write_throughput |
netapp_ontap.volume_node.iscsi_read_data |
netapp_ontap.volume_node.iscsi_read_throughput |
netapp_ontap.volume_node.iscsi_write_data |
netapp_ontap.volume_node.iscsi_write_throughput |
netapp_ontap.volume_node.fcp_read_data |
netapp_ontap.volume_node.fcp_read_throughput |
netapp_ontap.volume_node.fcp_write_data |
netapp_ontap.volume_node.fcp_write_throughput |
netapp_ontap.volume.read_data |
netapp_ontap.volume.read_throughput |
netapp_ontap.volume.write_data |
netapp_ontap.volume.write_throughput |
netapp_ontap.workload.lire_données |
netapp_ontap.workload.read_throughput |
netapp_ontap.workload.write_data |
netapp_ontap.workload.write_throughput |
netapp_ontap.workload_volume.read_data |
netapp_ontap.workload_volume.read_throughput |
netapp_ontap.workload_volume.write_data |
netapp_ontap.workload_volume.write_throughput |
Nouvel explorateur Kubernetes
Le"Explorateur Kubernetes" fournit une vue topologique simple des clusters Kubernetes, permettant même aux non-experts d'identifier rapidement les problèmes et les dépendances, du niveau du cluster jusqu'au conteneur et au stockage.
Une grande variété d'informations peut être explorée à l'aide des détails détaillés de Kubernetes Explorer concernant l'état, l'utilisation et l'intégrité des clusters, des nœuds, des pods, des conteneurs et du stockage dans votre environnement Kubernetes.

Décembre 2020
Installation simplifiée de Kubernetes
L’installation de l’agent Kubernetes a été simplifiée pour nécessiter moins d’interactions utilisateur. "Installation de l'agent Kubernetes" inclut désormais la collecte de données Kubernetes.
Novembre 2020
Tableaux de bord supplémentaires
Les nouveaux tableaux de bord suivants axés sur ONTAP ont été ajoutés à la galerie et sont disponibles pour l'importation :
-
ONTAP: Performances et capacités globales
-
ONTAP FAS/ AFF - Utilisation des capacités
-
ONTAP FAS/ AFF - Capacité du cluster
-
ONTAP FAS/ AFF - Efficacité
-
ONTAP FAS/ AFF - Performances FlexVol
-
ONTAP FAS/ AFF - Points opérationnels/optimaux du nœud
-
ONTAP FAS/ AFF - Efficacité des capacités pré-post
-
ONTAP: Activité du port réseau
-
ONTAP: Performances des protocoles de nœuds
-
ONTAP: Performances de la charge de travail des nœuds (front-end)
-
ONTAP: Processeur
-
ONTAP: Performances de la charge de travail SVM (front-end)
-
ONTAP: Performances de la charge de travail volumique (front-end)
Renommer les colonnes dans les widgets de tableau
Vous pouvez renommer les colonnes dans la section Métriques et attributs d'un widget de table en ouvrant le widget en mode Édition et en cliquant sur le menu en haut de la colonne. Saisissez le nouveau nom et cliquez sur Enregistrer, ou cliquez sur Réinitialiser pour rétablir le nom d'origine de la colonne.
Notez que cela affecte uniquement le nom d'affichage de la colonne dans le widget de tableau ; le nom de la métrique/attribut ne change pas dans les données sous-jacentes elles-mêmes.

Octobre 2020
Extension par défaut des données d'intégration
Le regroupement de widgets de tableau permet désormais des extensions par défaut des métriques Kubernetes, ONTAP Advanced Data et Agent Node. Par exemple, si vous regroupez les Nœuds Kubernetes par Cluster, vous verrez une ligne dans le tableau pour chaque cluster. Vous pouvez ensuite développer chaque ligne de cluster pour voir une liste des objets Node.
Support technique de l'édition de base
Le support technique est désormais disponible pour les abonnés à Cloud Insights Basic Edition en plus des éditions Standard et Premium. De plus, Cloud Insights a simplifié le flux de travail de création d’un ticket de support NetApp .
API publique Cloud Secure
Cloud Secure prend en charge"API REST" pour accéder aux informations sur les activités et les alertes. Cela est réalisé grâce à l'utilisation de jetons d'accès API, créés via l'interface utilisateur d'administration Cloud Secure , qui sont ensuite utilisés pour accéder aux API REST. La documentation Swagger pour ces API REST est intégrée à Cloud Secure.
Septembre 2020
Page de requête avec données d'intégration
La page de requête Cloud Insights prend en charge les données d'intégration (c'est-à-dire de Kubernetes, ONTAP Advanced Metrics, etc.). Lorsque vous travaillez avec des données d'intégration, le tableau des résultats de la requête affiche une vue « Écran partagé », avec l'objet/le regroupement sur le côté gauche et les données d'objet (attributs/métriques) sur la droite. Vous pouvez également choisir plusieurs attributs pour regrouper les données d'intégration.

Formatage de l'affichage des unités dans le widget de tableau
La mise en forme de l'affichage des unités est désormais disponible dans les widgets de tableau pour les colonnes qui affichent des données métriques/compteurs (par exemple, gigaoctets, Mo/seconde, etc.). Pour modifier l'unité d'affichage d'une métrique, cliquez sur le menu « trois points » dans l'en-tête de la colonne et sélectionnez « Affichage de l'unité ». Vous pouvez choisir parmi l’une des unités disponibles. Les unités disponibles varient en fonction du type de données métriques dans la colonne d'affichage.

Page de détails de l'unité d'acquisition
Les unités d'acquisition disposent désormais de leur propre page de destination, fournissant des détails utiles pour chaque AU ainsi que des informations pour aider au dépannage. Le"Page de détails AU" fournit des liens vers les collecteurs de données de l'UA ainsi que des informations utiles sur l'état d'avancement.
Dépendance Docker Cloud Secure supprimée
La dépendance de Cloud Secure sur Docker a été supprimée. Docker n'est plus requis pour l'installation de l'agent Cloud Secure .
Rapports sur les rôles des utilisateurs
Si vous disposez de Cloud Insights Premium Edition avec Reporting, chaque utilisateur Cloud Insights de votre environnement dispose également d'une connexion Single Sign-On (SSO) à l'application Reporting (c'est-à-dire Cognos) ; en cliquant sur le lien Rapports dans le menu, ils seront automatiquement connectés à Reporting.
Leur rôle d'utilisateur dans Cloud Insights détermine leur"Rôle d'utilisateur de reporting" :
Rôle de Cloud Insights |
Rôle de reporting |
Autorisations de signalement |
Invité |
Consommateur |
Peut afficher, planifier et exécuter des rapports et définir des préférences personnelles telles que celles concernant les langues et les fuseaux horaires. Les consommateurs ne peuvent pas créer de rapports ni effectuer de tâches administratives. |
Utilisateur |
Auteur |
Peut exécuter toutes les fonctions du consommateur ainsi que créer et gérer des rapports et des tableaux de bord. |
Administrateur |
Administrateur |
Peut exécuter toutes les fonctions d'auteur ainsi que toutes les tâches administratives telles que la configuration des rapports et l'arrêt et le redémarrage des tâches de reporting. |
|
|
Cloud Insights Reporting est disponible pour les environnements de 500 MU ou plus. |
|
|
Si vous êtes un client actuel de l'édition Premium et que vous souhaitez conserver vos rapports, lisez ceci"note importante pour les clients existants" . |
Nouvelle catégorie d'API pour l'ingestion de données
Cloud Insights a ajouté une catégorie d'API Ingestion de données, vous offrant un meilleur contrôle sur les données et les agents personnalisés. Une documentation détaillée pour cette catégorie d'API et d'autres est disponible dans Cloud Insights en accédant à Admin > Accès API et en cliquant sur le lien Documentation API. Vous pouvez également joindre un commentaire à l'AU dans le champ Note, qui s'affiche sur la page de détails de l'AU ainsi que sur la page de liste des AU.
Août 2020
Surveillance et alerte
Outre la possibilité actuelle de définir des politiques de performances pour les objets de stockage, les machines virtuelles, EC2 et les ports, Cloud Insights Standard Edition inclut désormais la possibilité de"configurer les moniteurs" pour les seuils sur les données d'intégration pour Kubernetes, les métriques avancées ONTAP et les plugins Telegraf. Il vous suffit de créer un moniteur pour chaque métrique d'objet pour laquelle vous souhaitez déclencher des alertes, de définir les conditions des seuils de niveau d'avertissement ou de niveau critique et de spécifier le(s) destinataire(s) de courrier électronique souhaité(s) pour chaque niveau. Vous pouvez alors"afficher et gérer les alertes" pour suivre les tendances ou résoudre des problèmes.

Juillet 2020
Cloud Secure Prendre un instantané Action
Cloud Secure protège vos données en prenant automatiquement un instantané lorsqu'une activité malveillante est détectée, garantissant ainsi que vos données sont sauvegardées en toute sécurité.
Vous pouvez définir des politiques de réponse automatisées qui prennent un instantané lorsqu'une attaque de ransomware ou une autre activité utilisateur anormale est détectée. Vous pouvez également prendre un instantané manuellement à partir de la page d’alerte.
Capture d'écran automatique prise :
Instantané manuel :
Mises à jour des métriques/compteurs
Les compteurs de capacité suivants peuvent être utilisés dans l’interface utilisateur et l’API REST de Cloud Insights . Auparavant, ces compteurs n'étaient disponibles que pour l'entrepôt de données / le reporting.
| Type d'objet | Comptoir |
|---|---|
Stockage |
Capacité - Capacité brute de réserve - Capacité brute défaillante |
Piscine de stockage |
Capacité de données - Capacité de données utilisée - Total des autres capacités - Autre capacité utilisée - Capacité totale - Capacité brute - Limite souple |
Volume interne |
Capacité de données - Capacité de données utilisée - Total Autre capacité - Autre capacité utilisée - Total Capacité enregistrée du clone - Total |
Détection d'attaques potentielles Cloud Secure
Cloud Secure détecte désormais les attaques potentielles telles que les ransomwares. Cliquez sur une alerte dans la page Liste des alertes pour ouvrir une page de détails affichant les éléments suivants :
-
Heure de l'attaque
-
Activité utilisateur et fichier associée
-
Mesures prises
-
Informations complémentaires pour aider à détecter d'éventuelles failles de sécurité
Page d'alertes indiquant une attaque potentielle par ransomware :
Page de détails sur une attaque potentielle par ransomware :
Abonnez-vous à l'édition Premium via AWS
Pendant votre essai de Cloud Insights, vous pouvez"auto-abonnement" via AWS Marketplace vers Cloud Insights Standard Edition ou Premium Edition. Auparavant, vous ne pouviez vous abonner que via AWS Marketplace à l'édition Standard.
Widget de tableau amélioré
Le widget Tableau du tableau de bord/page d'actifs inclut les améliorations suivantes :
-
Vue « Écran partagé » : les widgets de tableau affichent l'objet/le regroupement sur le côté gauche et les données de l'objet (attributs/métriques) sur le côté droit.

-
Regroupement d'attributs multiples : pour les données d'intégration (Kubernetes, ONTAP Advanced Metrics, Docker, etc.), vous pouvez choisir plusieurs attributs pour le regroupement. Les données sont affichées en fonction des attributs de regroupement que vous choisissez.
Regroupement avec données d'intégration (affiché en mode Édition) :

-
Le regroupement des données d'infrastructure (stockage, EC2, VM, ports, etc.) s'effectue par un seul attribut comme auparavant. Lors du regroupement par un attribut qui n'est pas l'objet, le tableau vous permettra de développer la ligne du groupe pour voir tous les objets du groupe.
Regroupement avec données d'infrastructure (affiché en mode d'affichage) :

Filtrage des métriques
En plus de filtrer sur les attributs d'un objet dans un widget, vous pouvez désormais également filtrer sur les métriques.

Lorsque vous travaillez avec des données d'intégration (Kubernetes, ONTAP Advanced Data, etc.), le filtrage des métriques supprime les points de données individuels/non appariés de la série de données tracées, contrairement aux données d'infrastructure (stockage, VM, ports, etc.) où les filtres fonctionnent sur la valeur agrégée de la série de données et suppriment potentiellement l'objet entier du graphique.

Données de compteur avancées ONTAP
Cloud Insights tire parti des données de compteur avancées spécifiques à ONTAP de NetApp, qui fournissent une multitude de compteurs et de mesures collectés à partir des périphériques ONTAP . Les données de compteur avancées ONTAP sont disponibles pour tous les clients NetApp ONTAP . Ces mesures permettent une visualisation personnalisée et étendue dans les widgets et tableaux de bord Cloud Insights .
Les compteurs avancés ONTAP peuvent être trouvés en recherchant « netapp_ontap » dans la requête du widget et en sélectionnant parmi les compteurs.

Vous pouvez affiner votre recherche en saisissant des parties supplémentaires du nom du compteur. Par exemple:
-
vie
-
agrégat
-
offbox_vscan_server
-
et plus

Veuillez noter ce qui suit :
-
La collecte de données avancées sera activée par défaut pour les nouveaux collecteurs de données ONTAP . Pour activer la collecte de données avancées pour vos collecteurs de données ONTAP existants, modifiez le collecteur de données et développez la section Configuration avancée.
-
La collecte de données avancées n'est pas disponible pour ONTAP 7-mode.
Tableaux de bord de compteur avancés
Cloud Insights est fourni avec une variété de tableaux de bord prédéfinis pour vous aider à démarrer la visualisation des compteurs avancés ONTAP pour des sujets tels que Performances globales, Charge de travail du volume, Activité du processeur, et plus encore. Si vous avez au moins un collecteur de données ONTAP configuré, ceux-ci peuvent être importés à partir de la galerie de tableaux de bord sur n'importe quelle page de liste de tableaux de bord.
En savoir plus
Vous trouverez plus d'informations sur ONTAP Advanced Data via les liens suivants :
-
https://mysupport.netapp.com/site/tools/tool-eula/netapp-harvest(Remarque : vous devrez vous connecter au support NetApp )
Menu des politiques et des violations
Les politiques de performance et les violations se trouvent désormais dans le menu Alertes. Les fonctionnalités de politique et de violation restent inchangées.

Agent Telegraf mis à jour
L'agent d'ingestion des données d'intégration Telegraf a été mis à jour pour"version 1.14" , qui comprend des corrections de bugs, des correctifs de sécurité et de nouveaux plugins.
Remarque : lors de la configuration d'un collecteur de données Kubernetes sur la plateforme Kubernetes, vous pouvez voir une erreur « Statut HTTP 403 Interdit » dans le journal, en raison d'autorisations insuffisantes dans l'attribut « clusterrole ».
Pour contourner ce problème, ajoutez les lignes en surbrillance suivantes à la section rules: du clusterrole d'accès au point de terminaison, puis redémarrez les pods Telegraf.
rules: - apiGroups: - "" - apps - autoscaling - batch - extensions - policy - rbac.authorization.k8s.io attributeRestrictions: null resources: - nodes/metrics - nodes/proxy <== Add this line - nodes/stats - pods <== Add this line verbs: - get - list <== Add this line
Juin 2020
Rapport d'erreurs simplifié du collecteur de données
Signaler une erreur du collecteur de données est plus facile avec le bouton Envoyer un rapport d'erreur sur la page du collecteur de données. Cliquer sur le bouton envoie des informations de base sur l’erreur à NetApp et invite à enquêter sur le problème. Une fois appuyé, Cloud Insights reconnaît que NetApp a été notifié et le bouton Rapport d'erreur est désactivé pour indiquer qu'un rapport d'erreur pour ce collecteur de données a été envoyé. Le bouton reste désactivé jusqu'à ce que la page du navigateur soit actualisée.

Améliorations des widgets
Les améliorations suivantes ont été apportées aux widgets du tableau de bord. Ces améliorations sont considérées comme des fonctionnalités d’aperçu et peuvent ne pas être disponibles pour tous les environnements Cloud Insights .
-
Nouveau sélecteur d'objet/métrique : les objets (stockage, disque, ports, nœuds, etc.) et leurs métriques associées (IOPS, latence, nombre de CPU, etc.) sont désormais disponibles dans les widgets dans une seule liste déroulante inclusive avec une puissante capacité de recherche. Vous pouvez saisir plusieurs termes partiels dans la liste déroulante et Cloud Insights répertorie toutes les métriques d'objet répondant à ces termes.

-
Regroupement de plusieurs balises : lorsque vous travaillez avec des données d'intégration (Kubernetes, etc.), vous pouvez regrouper les données par plusieurs balises/attributs. Par exemple, additionnez l’utilisation de la mémoire par espace de noms Kubernetes et nom de conteneur.

Mai 2020
Rapports sur les rôles des utilisateurs
Les rôles suivants ont été ajoutés pour le reporting :
-
Consommateurs Cloud Insights : peuvent exécuter et afficher des rapports
-
Auteurs de Cloud Insights : peuvent exécuter les fonctions de consommateur ainsi que créer et gérer des rapports et des tableaux de bord
-
Administrateurs Cloud Insights : peuvent exécuter les fonctions d'auteur ainsi que toutes les tâches administratives
Mises à jour Cloud Secure
Cloud Insights inclut les modifications récentes suivantes Cloud Secure .
Dans la page Forensics > Activity Forensics, nous proposons deux vues pour analyser et enquêter sur l'activité des utilisateurs :
-
Vue d'activité, centrée sur l'activité de l'utilisateur (Quelle opération ? Où a-t-elle été réalisée ?)
-
Vue des entités, centrée sur les fichiers auxquels l'utilisateur a accédé.

De plus, la notification par e-mail d'alerte contient désormais un lien direct vers la page d'alerte.
Regroupement du tableau de bord
Le regroupement du tableau de bord permet une meilleure"gestion des tableaux de bord" qui vous concernent. Vous pouvez ajouter des tableaux de bord associés à un groupe pour une gestion « unique », par exemple, de votre stockage ou de vos machines virtuelles.
Les groupes sont personnalisés par utilisateur, donc les groupes d'une personne peuvent être différents de ceux d'une autre. Vous pouvez avoir autant de groupes que vous le souhaitez, avec aussi peu ou autant de tableaux de bord dans chaque groupe que vous le souhaitez.

Épinglage du tableau de bord
Vous pouvez épingler des tableaux de bord afin que les favoris apparaissent toujours en haut de la liste.

Mode TV et rafraîchissement automatique
"Mode TV et rafraîchissement automatique"permettre l'affichage en temps quasi réel des données sur un tableau de bord ou une page d'actif :
-
Le mode TV offre un affichage épuré ; le menu de navigation est masqué, offrant plus d'espace à l'écran pour l'affichage de vos données.
-
Données dans les widgets des tableaux de bord et des pages de destination des ressources Actualisation automatique selon un intervalle d'actualisation (aussi peu que toutes les 10 secondes) déterminé par la plage horaire du tableau de bord sélectionnée (ou la plage horaire du widget, si elle est définie pour remplacer l'heure du tableau de bord).
Combinés, le mode TV et l'actualisation automatique offrent une vue en direct de vos données Cloud Insights , parfaite pour des démonstrations transparentes ou une surveillance interne.
Avril 2020
Nouveaux choix de plages horaires du tableau de bord
Les choix de plage horaire pour les tableaux de bord et autres pages d'informations Cloud incluent désormais Dernière heure et 15 dernières minutes.
Mises à jour Cloud Secure
Cloud Insights inclut les modifications récentes suivantes Cloud Secure .
-
Meilleure reconnaissance des modifications des métadonnées des fichiers et des dossiers pour détecter si l'utilisateur a changé d'autorisation, de propriétaire ou de propriété de groupe.
-
Exporter le rapport d'activité de l'utilisateur au format CSV.
Cloud Secure surveille et audite toutes les opérations d'accès des utilisateurs aux fichiers et aux dossiers. L'audit d'activité vous permet de vous conformer aux politiques de sécurité internes, de répondre aux exigences de conformité externes telles que PCI, GDPR et HIPAA, et de mener des enquêtes sur les violations de données et les incidents de sécurité.
Heure par défaut du tableau de bord
La plage horaire par défaut des tableaux de bord est désormais de 3 heures au lieu de 24 heures.
Temps d'agrégation optimisés
Optimisé"agrégation temporelle" Les intervalles dans les widgets de séries chronologiques (graphiques linéaires, splines, de surface et de surface empilée) sont plus fréquents pour les plages de temps de tableau de bord/widget de 3 heures et de 24 heures, ce qui permet une représentation graphique plus rapide des données.
-
La plage horaire de 3 heures est optimisée sur un intervalle d'agrégation de 1 minute. Auparavant, c'était 5 minutes.
-
La plage horaire de 24 heures est optimisée sur un intervalle d'agrégation de 30 minutes. Auparavant, c'était 1 heure.
Vous pouvez toujours remplacer l’agrégation optimisée en définissant un intervalle personnalisé.
Formatage automatique de l'unité d'affichage
Dans la plupart des widgets, Cloud Insights connaît l'unité de base dans laquelle afficher les valeurs, par exemple Mégaoctets, Milliers, Pourcentage, Millisecondes (ms), etc., et maintenant"formate automatiquement" le widget à l'unité la plus lisible. Par exemple, une valeur de données de 1 234 567 890 octets serait automatiquement formatée à 1,23 gibioctet. Dans de nombreux cas, Cloud Insights connaît le meilleur format pour les données acquises. Dans les cas où le meilleur format n'est pas connu, ou dans les widgets où vous souhaitez remplacer le formatage automatique, vous pouvez choisir le format souhaité.

Importer des annotations à l'aide de l'API
Avec la puissante API de Cloud Insights Premium Edition, vous pouvez désormais"importer des annotations" et les affecter à des objets à l'aide d'un fichier .CSV. Vous pouvez également importer des applications et affecter des entités commerciales de la même manière.

Sélecteur de widgets plus simple
L'ajout de widgets aux tableaux de bord et aux pages de destination des ressources est simplifié grâce à un nouveau sélecteur de widgets qui affiche tous les types de widgets dans une vue unique et globale. L'utilisateur n'a donc plus besoin de parcourir une liste de types de widgets pour trouver celui qu'il souhaite ajouter. Les widgets associés sont coordonnés par couleur et regroupés par proximité dans le nouveau sélecteur.

Février 2020
API avec édition Premium
Cloud Insights Premium Edition est livré avec un"API puissante" qui peut être utilisé pour intégrer Cloud Insights à d'autres applications, telles que CMDB ou d'autres systèmes de billetterie.
Des informations détaillées basées sur Swagger se trouvent dans Admin > Accès API, sous le lien Documentation API. Swagger fournit une brève description et des informations d'utilisation de l'API et vous permet d'essayer chaque API dans votre environnement.
L'API Cloud Insights utilise des jetons d'accès pour fournir un accès basé sur des autorisations aux catégories d'API, telles que les ACTIFS ou la COLLECTION.

Interrogation initiale après l'ajout d'un collecteur de données
Auparavant, après avoir configuré un nouveau collecteur de données, Cloud Insights interrogeait immédiatement le collecteur de données pour collecter les données d'inventaire, mais attendait l'intervalle d'interrogation des performances configuré (généralement 15 minutes) pour collecter les données de performances initiales. Il attendrait ensuite un autre intervalle avant de lancer la deuxième enquête de performance, ce qui signifie qu'il faudrait jusqu'à 30 minutes avant que des données significatives soient acquises à partir d'un nouveau collecteur de données.
Collecteur de données"vote" a été grandement amélioré, de sorte que l'enquête de performance initiale se produit immédiatement après l'enquête d'inventaire, la deuxième enquête de performance se produisant quelques secondes après la fin de la première enquête de performance. Cela permet à Cloud Insights de commencer à afficher des données utiles sur des tableaux de bord et des graphiques dans un délai très court.
Ce comportement de sondage se produit également après la modification de la configuration d'un collecteur de données existant.
Duplication de widgets plus facile
Il est plus facile que jamais de créer une copie d’un widget sur un tableau de bord ou une page de destination. En mode Édition du tableau de bord, cliquez sur le menu du widget et sélectionnez Dupliquer. L'éditeur de widgets est lancé, pré-rempli avec la configuration du widget d'origine et avec un suffixe « copie » dans le nom du widget. Vous pouvez facilement apporter les modifications nécessaires et enregistrer le nouveau widget. Le widget sera placé en bas de votre tableau de bord et vous pourrez le positionner selon vos besoins. N'oubliez pas de sauvegarder votre tableau de bord lorsque toutes les modifications sont terminées.

Authentification unique (SSO)
Avec Cloud Insights Premium Edition, les administrateurs peuvent activer *"Authentification unique" * Accès (SSO) à Cloud Insights pour tous les utilisateurs de leur domaine d'entreprise, sans avoir à les inviter individuellement. Avec SSO activé, tout utilisateur disposant de la même adresse e-mail de domaine peut se connecter à Cloud Insights à l'aide de ses informations d'identification d'entreprise.
|
|
SSO est uniquement disponible dans Cloud Insights Premium Edition et doit être configuré avant de pouvoir être activé pour Cloud Insights. La configuration SSO comprend"Fédération d'identité" via NetApp Cloud Central. La fédération permet aux utilisateurs à authentification unique d'accéder à vos comptes NetApp Cloud Central à l'aide des informations d'identification de votre annuaire d'entreprise. |
Janvier 2020
Documentation Swagger pour l'API REST
Swagger explique chaque API REST disponible dans Cloud Insights, ainsi que son utilisation et sa syntaxe. Des informations sur les API Cloud Insights sont disponibles dans"documentation" .
Barre de progression des didacticiels sur les fonctionnalités
La liste de contrôle des didacticiels de fonctionnalités a été déplacée vers la bannière supérieure et comporte désormais un indicateur de progression. Les tutoriels sont disponibles pour chaque utilisateur jusqu'à leur fermeture et sont toujours disponibles dans Cloud Insights"documentation" .

Modifications de l'unité d'acquisition
Lors de l'installation d'une unité d'acquisition (AU) sur un hôte ou une machine virtuelle portant le même nom qu'une AU déjà installée, Cloud Insights garantit un nom unique en ajoutant au nom de l'AU « _1 », « _2 », etc. C'est également le cas lors de la désinstallation et de la réinstallation d'une AU de la même machine virtuelle sans la supprimer au préalable de Cloud Insights. Vous voulez un nom d'UA complètement différent ? Aucun problème ; les AU peuvent être renommés après l'installation.
Agrégation temporelle optimisée dans les widgets
Dans les widgets, vous pouvez choisir entre un intervalle d'agrégation de temps Optimisé ou un intervalle Personnalisé que vous définissez. L'agrégation optimisée sélectionne automatiquement l'intervalle de temps approprié en fonction de la plage de temps du tableau de bord sélectionnée (ou de la plage de temps du widget, en cas de remplacement de l'heure du tableau de bord). L'intervalle change de manière dynamique à mesure que la plage de temps du tableau de bord ou du widget est modifiée.
Processus simplifié de « Mise en route avec Cloud Insights»
Le processus de démarrage de Cloud Insights a été simplifié pour rendre votre première configuration plus fluide et plus facile. Sélectionnez simplement un collecteur de données initial et suivez les instructions. Cloud Insights vous guidera dans la configuration du collecteur de données et de tout agent ou unité d'acquisition requis. Dans la plupart des cas, il importera même un ou plusieurs tableaux de bord initiaux afin que vous puissiez commencer à obtenir rapidement un aperçu de votre environnement (mais veuillez prévoir jusqu'à 30 minutes pour que Cloud Insights collecte des données significatives).
Améliorations supplémentaires :
-
L'installation de l'unité d'acquisition est plus simple et plus rapide.
-
Les choix de collecteurs de données alphabétiques facilitent la recherche de celui que vous recherchez.
-
Les instructions de configuration du collecteur de données amélioré sont plus faciles à suivre.
-
Les utilisateurs expérimentés peuvent ignorer le processus de démarrage en cliquant sur un bouton.
-
Une nouvelle barre de progression vous indique où vous en êtes dans le processus.

