Novedades de Data Infrastructure Insights
NetApp mejora y optimiza continuamente sus productos y servicios. A continuación se muestran algunas de las últimas características y funcionalidades disponibles en Data Infrastructure Insights (anteriormente Cloud Insights).
diciembre de 2025
Controlar el acceso a consultas con consultas compartidas
Comparta las consultas que cree con controles de permisos detallados. Elija el modo de visualización de solo lectura para evitar modificaciones o el modo de edición para permitir cambios. Los creadores pueden acceder a las consultas privadas, mientras que las consultas compartidas pueden aprovecharse en reglas de anotación o duplicarse para casos de uso especializados, lo que le brinda control total sobre cómo se usan y modifican las consultas en toda su organización.

Además, los usuarios con rol Invitado ahora pueden crear y administrar sus propias consultas privadas.
Mejor filtrado al gestionar monitores
Se ha mejorado el filtrado de listas y grupos de monitores para agregar compatibilidad con comodines, filtros múltiples, funcionalidad de inclusión/exclusión y más.

Visualizaciones de panel más limpias
El diseño mejorado del panel de control le ayuda a ver lo que más importa. Claridad visual mejorada con bordes de sombras que separan los widgets y líneas separadoras eliminadas para reducir el desorden para que pueda concentrarse en sus conocimientos de datos. Estas mejoras crean una experiencia de panel más limpia e intuitiva que permite detectar tendencias y anomalías de forma más rápida y sencilla.
noviembre de 2025
Configura tu página de inicio personalizada
Optimiza tu flujo de trabajo de monitoreo diario configurando cualquier página de Data Infrastructure Insights como tu página de inicio personalizada. Cada usuario puede seleccionar una página de inicio diferente para centrarse en lo que le importa: un panel de control crítico, alertas, estado de la infraestructura, seguridad de la carga de trabajo, etc.

Manténgase organizado con la agrupación automática de paneles.
Transforma tu experiencia de panel de control con una agrupación inteligente que organiza automáticamente los paneles de control importados de la Galería en categorías lógicas. La nueva función de agrupación facilita la importación de paneles de control y coloca cada panel en el grupo apropiado según su función y relevancia para su entorno.

octubre de 2025
Estado de la infraestructura: visibilidad instantánea de los riesgos de almacenamiento y de la estructura
Obtenga visibilidad instantánea de los riesgos potenciales en su almacenamiento y sus estructuras con nuestra nueva función Salud de la infraestructura. Un único panel codificado por colores le brinda visibilidad unificada del riesgo, lo que le ayuda a minimizar el tiempo de inactividad y aliviar rápidamente la pérdida de ingresos.
Las puntuaciones inferiores a 100 indican problemas potenciales; cuanto menor sea la puntuación, menos saludables serán los recursos. Agrupar recursos por centro de datos o región para obtener puntajes de salud intuitivos y consolidados le permite priorizar y solucionar problemas fácilmente en áreas críticas.

Vea información detallada en un panel deslizable en pantalla con solo hacer clic en un botón, identificando rápidamente los problemas que requieren atención y manteniendo sus sistemas seguros y resistentes.

Monitores multicondición para alertas precisas
Reduzca el ruido de alerta y mejore la precisión del monitoreo agregando una segunda condición opcional a cualquier monitor métrico. Las alertas se activan solo cuando se cumplen ambas condiciones, lo que le proporciona notificaciones más específicas que se centran en los escenarios que más le importan.

Mejoras en las consultas: Detalles de objetos de un vistazo
Al seleccionar una fila en una lista de resultados de una consulta de objetos, se abre un panel de detalles para el objeto seleccionado. Vea rápidamente métricas y atributos (la vista predeterminada para consultas de objetos), alertas y cambios, rendimiento y puntajes de estado, o explore recursos relacionados. Toda la información relevante sobre los objetos está a su alcance.

Mejoras en la seguridad de la carga de trabajo
Dos nuevas API le brindan más control sobre su entorno de seguridad de carga de trabajo:
-
Ver y administrar grupos con GET /rest/v1/cloudsecure/activities/groups.
-
Pausar y reanudar los recopiladores de datos con POST /rest/v1/cloudsecure/collectors/{collector-uuid}/status
Además, las comprobaciones de permisos del rol de Seguridad de carga de trabajo ahora son aún más seguras. Como resultado de la seguridad mejorada, algunos usuarios existentes pueden experimentar problemas de permisos al agregar un recopilador. Confirme los permisos de usuario siguiendo las instrucciones en el"documentación" .
agosto de 2025
Datos de widgets enfocados a su alcance
La nueva función Analizar en la mayoría de los widgets le permite observar más de cerca los datos de un widget a la vez. Simplemente haga clic en el botón "Analizar" en un widget para abrir una vista detallada, donde puede explorar interactivamente los datos subyacentes y hacer zoom para obtener información más profunda, sin salir del contexto de su panel.

Paneles de exportación e importación
Si administra varios inquilinos y ha desarrollado un panel útil, puede exportarlo e importarlo a otro inquilino.

Integración mejorada con la nube: compatibilidad con Google Cloud NetApp Volumes (GCNV)
-
Google Cloud NetApp Volumes* (GCNV) ahora es totalmente compatible como recopilador de datos en DII, lo que completa nuestro ecosistema para el monitoreo de la nube híbrida. Obtenga visibilidad de objetos de almacenamiento críticos, como organizaciones, grupos y volúmenes, en toda la infraestructura. Ahora puede realizar un seguimiento de todos sus entornos de almacenamiento (locales o en la nube) desde una única plataforma.
Monitoreo mejorado de StorageGRID
La recopilación de registros de StorageGRID ahora está habilitada de manera predeterminada, lo que proporciona datos de seguimiento de eventos a DII, y hemos ampliado el monitoreo de StorageGrid con más de 50 alertas predeterminadas, seguimiento de eventos en tiempo real y nuevos paneles para simplificar las operaciones complejas de la red de almacenamiento. Manténgase a la vanguardia de los problemas con conocimientos más profundos sobre las políticas de tráfico y el rendimiento de los segmentos.
Compatibilidad con sistemas operativos
Los siguientes sistemas operativos ahora son compatibles con las unidades de adquisición de Data Infrastructure Insights , además de aquellos"ya soportado" :
-
AlmaLinux (64 bits) 10
-
Red Hat (64 bits) 10
-
Rocky (64 bits) 9.6
junio de 2025
Analizador de VM: visibilidad integral de VM a almacenamiento y resolución de problemas
La función VM Analyzer de DII proporciona una vista integral y de extremo a extremo de sus entornos virtualizados. VM Analyzer agiliza la resolución de problemas al mapear la ruta completa desde las máquinas virtuales hasta el almacenamiento, lo que permite a los usuarios identificar rápidamente problemas de rendimiento en discos virtuales, máquinas virtuales, hosts, almacenes de datos, volúmenes y almacenamiento. Con una vista de topología intuitiva, filtrado y métricas de rendimiento detalladas, los administradores pueden identificar fácilmente cuellos de botella, analizar desequilibrios de tráfico y optimizar el rendimiento general del almacenamiento.

Compatibilidad con sistemas operativos
Los siguientes sistemas operativos ahora son compatibles con las unidades de adquisición de Data Infrastructure Insights , además de aquellos"ya soportado" :
-
Debian (64 bits) 12
-
Oracle Enterprise Linux (64 bits) 9.6
-
Red Hat (64 bits) 9,6
mayo de 2025
Las nuevas páginas de destino te mantienen en el flujo
Las páginas de destino rediseñadas muestran todo lo que necesita (datos resumidos, gráficos de rendimiento, correlaciones, alertas y cambios, y recursos clave) en una sola vista.
Ahora puede solucionar problemas más rápidamente y mantenerse en el flujo, sin saltar entre pestañas ni perder contexto.

Mejoras en la seguridad de la carga de trabajo
Webhooks ahora disponibles para alertas de seguridad de carga de trabajo
Workload Security ahora admite notificaciones webhook listas para usar para herramientas como Slack, PagerDuty, Teams y más. Además, ofrecemos plantillas personalizables que le permiten adaptar el mensaje o integrarlo con cualquier otro SIEM o aplicación de terceros. Envíe alertas críticas directamente a sus flujos de trabajo de seguridad existentes, para que su equipo pueda investigar y responder más rápido.

Migrar recopiladores de seguridad de carga de trabajo entre agentes
Puede migrar fácilmente un recopilador de seguridad de carga de trabajo de un agente a otro, lo que permite un equilibrio de carga eficiente de los recopiladores entre agentes. Migrar es tan fácil como editar el recopilador y seleccionar el agente de destino de la lista.

Exportación asincrónica .CSV
Exportar datos a .CSV puede tardar desde unos segundos hasta varias horas, dependiendo de la cantidad de datos a exportar. Data Infrastructure Insights ahora exporta esos datos de forma asincrónica, por lo que puede seguir trabajando mientras se compila el archivo .CSV.
Vea sus exportaciones .CSV seleccionando el ícono "Campana" en la barra de herramientas superior derecha.

abril de 2025
Límites de anomalías en widgets de línea impulsados por ML para la resolución proactiva de problemas
Para solucionar problemas de rendimiento con los widgets de gráficos de líneas o splines, ahora puede mostrar los límites de comportamiento esperados junto con las métricas reales, lo que le permite distinguir entre tendencias de métricas normales y anormales.
El aprendizaje automático DII con análisis de datos estacionales establece umbrales inteligentes basados en patrones históricos. Cuando las métricas se desvían de los rangos esperados, el sistema las resalta como anomalías, lo que permite una rápida identificación de problemas, reduce el tiempo medio de resolución y aborda los problemas antes de que afecten las operaciones.

Optimice los costos de VMware con la compatibilidad con almacenamiento VSAN
Nuestra función de optimización de VM ahora incluye soporte para entornos VMWare con almacenamiento VSAN. Además del uso de CPU y memoria, el análisis ahora considera el almacenamiento VSAN local para las recomendaciones de recuperación, lo que le ayuda a reducir aún más los costos de licencia.

Detalles de alertas a tu alcance
Investigar alertas es más fácil que nunca con el nuevo panel deslizable. Seleccione una alerta para ver los detalles de esa alerta y cambie fácilmente entre alertas sin perder su lugar mientras investiga problemas.

Seguridad de la carga de trabajo Análisis forense Exportación asincrónica
La exportación de datos forenses puede tardar desde unos pocos segundos hasta varias horas, dependiendo de la cantidad de datos a exportar. Workload Security exporta esos datos de forma asincrónica, por lo que puede seguir trabajando mientras se compila el archivo .CSV.
Notificaciones del recopilador de datos agrupadas en reglas
Si ha configurado notificaciones sobre recopiladores de datos, a partir del 15 de abril dichas notificaciones se gestionarán en Reglas de notificación, con una única regla para los recopiladores que tengan destinatarios idénticos. Los coleccionistas con diferentes destinatarios tendrán reglas separadas. Las notificaciones de recopilador existentes se migran a reglas de notificación.
marzo de 2025
Navegación contextual mejorada para una gestión eficiente de la infraestructura
Ahorre tiempo aprovechando los Data Infrastructure Insights para lograr la excelencia operativa. Ahora estamos agregando enlaces de menú contextual que le permiten saltar directamente desde cualquier objeto a la página de inicio del activo para obtener información sobre el rendimiento del dispositivo, SAN Analyzer para la visualización de la topología de la red, registros para el conocimiento operativo o Change Analyzer para la gestión de la configuración.
Con acceso instantáneo a datos clave en múltiples vistas, obtendrá una comprensión más clara de las relaciones de los objetos más rápidamente. Este flujo de trabajo optimizado acelera la toma de decisiones y la resolución de problemas, lo que en última instancia le permite ahorrar tiempo y mejorar sus capacidades generales de análisis.

Preservar el historial de activos eliminados
Nuestra función de cambio de infraestructura mejorada ahora conserva el historial de activos eliminados, como qtrees y volúmenes que se han movido y ya no están disponibles.
¿Falta algo en tu rompecabezas de resolución de problemas? ¡Ya no! Verá todo, incluidos los objetos eliminados marcados con una cruz, lo que le brindará un contexto completo incluso después de que se hayan eliminado los activos y garantizará que nunca se pierda elementos críticos de cambios pasados o alertas en la ruta de un extremo a otro.
¿El resultado? Tiempos de resolución más rápidos y decisiones de infraestructura más confiables, incluso cuando los activos en cuestión ya no existen.

Actualización con solo pulsar un botón del operador de Kubernetes
¿Quieres estar seguro de tener la última versión de Kubernetes Operator? Actualice el operador a pedido desde el menú del clúster de recopiladores de Kubernetes DII. Simplemente seleccione Actualizar en el menú y el operador verificará las firmas de la imagen, capturará una instantánea de su instalación actual y realizará la actualización.
La actualización mediante botón es una función opcional y su activación se puede gestionar por clúster.

Prueba de conectividad para recopiladores de datos de seguridad de carga de trabajo de almacenamiento
La función de conectividad de prueba tiene como objetivo ayudar a los usuarios finales a identificar las causas específicas de las fallas al configurar recopiladores de datos en Data Infrastructure Insights (DII) Workload Security. Esto permite a los usuarios autocorregir problemas relacionados con la comunicación de red o roles faltantes.

Compatibilidad con sistemas operativos
Los siguientes sistemas operativos ahora son compatibles con las unidades de adquisición de Data Infrastructure Insights , además de aquellos"ya soportado" :
-
AlmaLinux 9.5
-
Debian (64 bits) 11
-
OpenSUSE Leap 15.6
-
Oracle Enterprise Linux (64 bits) 8.9, 8.10, 9.5
-
Red Hat (64 bits) 8.9, 8.10, 9.5
-
Rocoso 9.5
-
Servidor empresarial SUSE Linux 15 SP6
-
Servidor Ubuntu 24.04 LTS
febrero de 2025
ONTAP essentials ahora incluye capacidad de administración lista para usar para la última generación de"ASA" dispositivos. Esto incluye SAN Analyzer para topologías de VM a LUN de cargas de trabajo que se ejecutan en ONTAP, ahora también disponible con soporte de NetApp como parte de Data Infrastructure Insights Basic Edition.

Seguimiento del uso de la API de DII: mejore la seguridad y la eficiencia
Fortalezca su postura de seguridad y optimice la gestión de recursos con el seguimiento del uso de la API REST mejorado, disponible para usuarios administradores. Con el seguimiento del uso de API, puede ver qué tokens de API se están utilizando, desde qué direcciones IP y el volumen de tráfico que generan. Al vincular tokens a direcciones IP específicas y niveles de uso, obtendrá información valiosa sobre el acceso al sistema y las tendencias de uso, lo que le brindará el control que necesita para mantener un entorno seguro y eficiente y garantizar que las operaciones funcionen sin problemas.
Para ver el uso de la API, navegue a Observabilidad > Administrador > Acceso a la API y seleccione Ver uso de la API. Tenga en cuenta que esta API solo está disponible para las API de observabilidad de DII; no se aplica a la seguridad de la carga de trabajo.

API de seguridad de carga de trabajo para restringir usuarios
Se ha agregado una nueva API para administrar la restricción de usuarios en Workload Security. Con la API puedes bloquear o desbloquear a un usuario, o cambiar la duración de su acceso restringido. Consulte la página Admin > Acceso API > Documentación API para la API cloudsecure_actions.block.
enero de 2025
Gestione el riesgo de forma proactiva con Forensics Grouping
¡Presentamos nuestra última función diseñada para mejorar sus capacidades de seguridad y gestión de recursos! Con una funcionalidad avanzada de agrupación por grupo y soporte jerárquico de agrupación múltiple, ahora puede identificar fácilmente a los usuarios que accedieron a carpetas específicas, determinar los usuarios y recursos compartidos más activos y administrar de manera proactiva el riesgo mediante el seguimiento de las direcciones IP de los clientes activos. Optimice el uso del almacenamiento y del ancho de banda identificando los archivos y carpetas a los que más se accede, y obtenga un mayor control sobre el acceso al sistema identificando a los usuarios.

Control de acceso al panel de control
Data Infrastructure Insights ahora le brinda un mayor control sobre el acceso a los paneles que crea. Tú eliges quién puede modificar tus gráficos. Usted controla la exposición a información potencialmente sensible. ¿Aún estás trabajando en un panel que no está listo para la visibilidad general? Puedes mantenerlo privado hasta que estés listo para compartirlo.

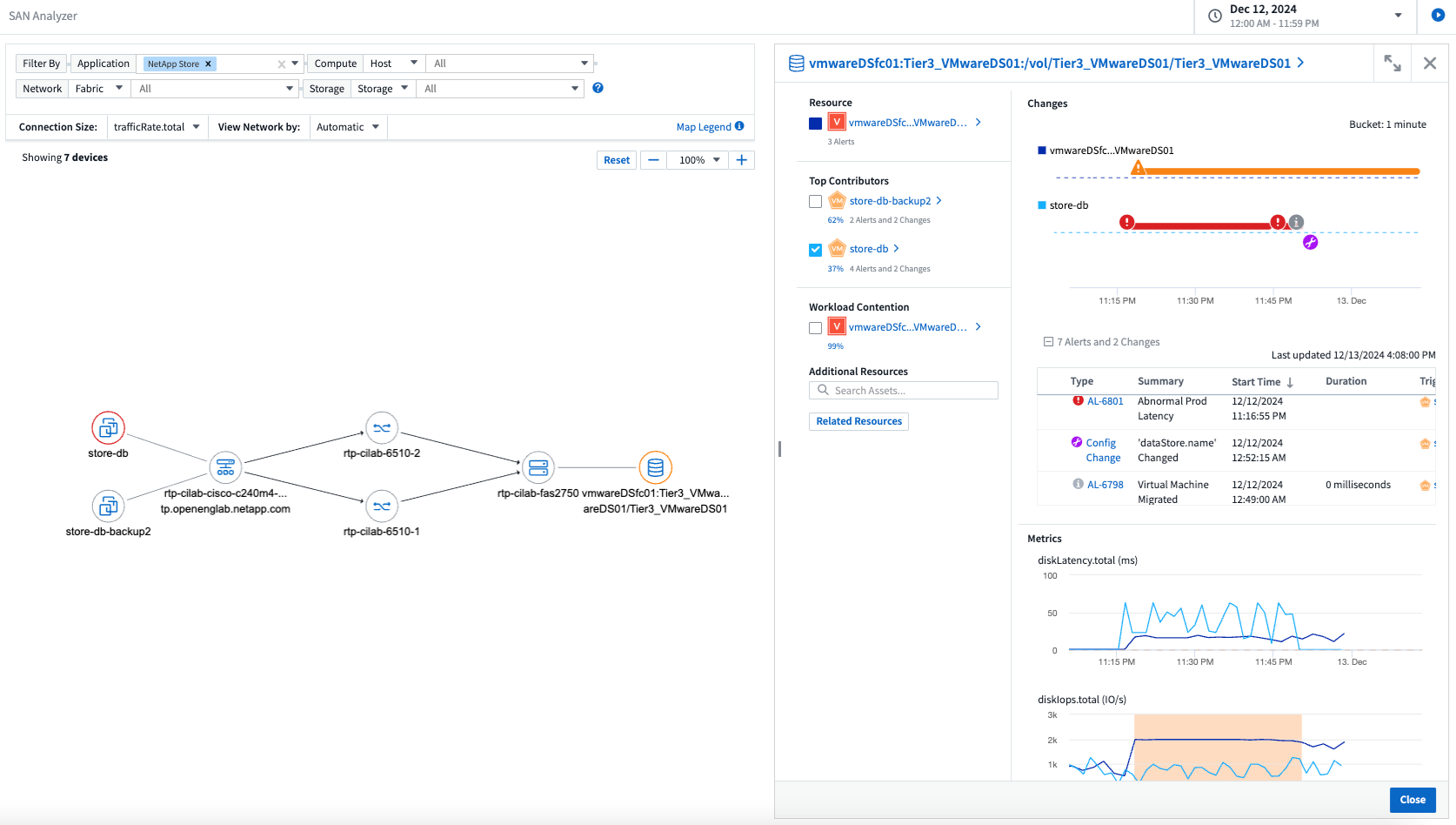
diciembre de 2024
Presentamos SAN Analyzer: visibilidad mejorada para cargas de trabajo en bloque
SAN juega un papel crucial en el manejo de cargas de trabajo vitales, pero su complejidad puede generar interrupciones significativas y disrupciones para los clientes. Con SAN Analyzer de DII, la gestión de SAN se vuelve más sencilla y eficiente. Esta poderosa herramienta ofrece visibilidad de extremo a extremo, mapeando dependencias desde VM/Host a red, LUN y almacenamiento. Al proporcionar un mapa de topología interactivo, SAN Analyzer le permite identificar problemas, comprender cambios y mejorar la comprensión del flujo de datos. Optimice la gestión de SAN en entornos de TI complejos con SAN Analyzer y aumente su visibilidad en las cargas de trabajo en bloque.

Optimice los costos de las máquinas virtuales con la retirada inteligente de hosts y la recuperación de máquinas virtuales
Data Infrastructure Insights le ayuda a gestionar los costos de infraestructura y licencias analizando el comportamiento histórico del entorno y estableciendo predicciones a corto y largo plazo, generando recomendaciones detalladas para el desmantelamiento del host y la recuperación de máquinas virtuales apagadas e inactivas. Estas recomendaciones le ayudarán a garantizar la estabilidad del rendimiento, liberar capacidad no utilizada y reducir la asignación de memoria y CPU.

Descubra información de registros con gráficos de tiempo y compatibilidad con widgets de tabla
Ahora puede aprovechar los gráficos de tiempo (barras, líneas, áreas) para identificar tendencias y patrones en los datos de registro, como errores recurrentes o picos de actividad, lo que proporciona información valiosa sobre el comportamiento del sistema a lo largo del tiempo. Además, con las tablas, ahora puedes incluir mensajes de registro directamente en el panel, lo que permite una vista más completa de los detalles del registro.

noviembre de 2024
Nueva API de alertas de seguridad de carga de trabajo
Recupere detalles de alertas forenses con la nueva Seguridad de carga de trabajo"API cloudsecure_forensics.alerts" .

Analizar los cambios de configuración en su entorno
Los cambios de configuración son una de las causas más comunes de problemas en la TI moderna. Nuevo informe de Data Infrastructure Insights(DII)"análisis de cambios" La capacidad le permite comprender claramente los cambios que causan problemas en su entorno. Acelere el tiempo de resolución de problemas al mostrar todos los cambios en los dispositivos y los componentes de infraestructura relacionados que pueden haber provocado un problema. Además, cuando usted o su equipo realizan cambios planificados, pueden validar esos cambios rápidamente y garantizar que no haya efectos inesperados antes de que se vean afectados los niveles de servicio.

Compatibilidad con KubeVirt: supervise las cargas de trabajo de las máquinas virtuales que se ejecutan dentro de su clúster de Kubernetes
DII ahora es totalmente compatible con KubeVirt, la solución de virtualización nativa de Kubernetes utilizada por plataformas como OpenShift Virtualization y Harvester. Obtenga visibilidad completa de las métricas, eventos, cambios de configuración y tráfico de red de las máquinas virtuales y las cargas de trabajo de contenedores dentro de sus clústeres de Kubernetes.
octubre de 2024
Descubra nuevos conocimientos con expresiones personalizadas en los monitores
Las expresiones le permiten realizar operaciones aritméticas en los monitores de detección de anomalías y métricas. A continuación se muestran algunos ejemplos:
-
Relación: IOPS/TB para detectar dónde se están alcanzando los límites del nivel de servicio en los proveedores de almacenamiento en la nube.
-
Porcentaje: Utilizado/Disponible para calcular la utilización
-
Agregación: combine varios tipos de errores de puertos físicos en un solo monitor
-
Comparación: compare la utilización actual del espacio libre de los recursos con el punto de espacio libre óptimo para identificar los recursos que no están funcionando a plena capacidad.

Minimizar las interrupciones de alertas durante el período de mantenimiento
Las ventanas de mantenimiento le permiten suprimir las notificaciones de alerta durante los períodos de mantenimiento programados, lo que le ayuda a evitar interrupciones innecesarias.
Con Ventanas de mantenimiento, puede programar períodos de mantenimiento específicos durante los cuales se suprimen las notificaciones de alerta para los objetos y las métricas que elija. Por ejemplo, puede suprimir las notificaciones de alerta activadas por sistemas de almacenamiento específicos cuando dichos sistemas de almacenamiento se encuentran en un período de actualización planificado.
Tenga en cuenta que solo se suprimen las notificaciones de alerta (correo electrónico, webhook); las alertas en sí mismas aún se muestran en la página Observabilidad > Alertas > Todas las alertas.

Optimice la gestión de alertas con nuevas reglas de notificación de alertas
Las reglas de notificación de alertas simplifican la gestión de notificaciones entre monitores y equipos.
Controle la entrega de alertas a través de los canales de su organización, garantizando que la información correcta llegue al equipo correcto. No es necesario administrar monitores separados para diferentes equipos; dirija alertas en función de atributos de objetos relacionados (nombre de almacenamiento, centro de datos, nombre de la aplicación) o atributos del monitor (grupo, gravedad).

Análisis de registros en paneles de control
Ahora puede incluir eventos de registro en sus paneles para visualizar datos de eventos y tener una comprensión más completa y contextual de su entorno. ¡Investiga registros y visualiza métricas relacionadas sin salir del panel!

Mejor observabilidad de VMware con VMware Events
Administre y solucione problemas de forma proactiva en su entorno VMware con eventos en tiempo real. Los eventos de VMware brindan información sobre las migraciones de máquinas virtuales, las asignaciones de recursos y el estado del host. Ahora disponible para usar en consultas, paneles y monitores. Requiere VMware versión 8 o superior. Simplemente seleccione la fuente logs.vmware.events.
Los eventos de VMware también se utilizan para el nuevo análisis de cambios de configuración de DII mencionado anteriormente.

Actualizaciones del recopilador de datos:
-
FlashBlade puro: este recopilador reúne datos de inventario y rendimiento de los clústeres FlashBlade que exponen la versión 2 de su API REST.
septiembre de 2024
Presentamos Data Infrastructure Insights, anteriormente Cloud Insights
El martes 24 de septiembre de 2024, NetApp cambió oficialmente el nombre de Cloud Insights a * Data Infrastructure Insights* (DII). Así lo anunció Haiyan Song durante la conferencia de usuarios de Insight en su presentación principal en el escenario y en un comunicado de prensa del producto de la conferencia Insight.
El servicio DII sigue siendo el mismo; no hay cambios ni modificaciones de funciones. Se trata de un cambio de nombre para alinear mejor el nombre del servicio con sus capacidades para toda la infraestructura de TI.
agosto de 2024
Ver datos específicos de su rango de tiempo
¿Investigando una alerta? ¿Amplió un gráfico? Estas acciones cambian el rango de tiempo para esas páginas. Ahora puede bloquear ese rango de tiempo, navegar a otras páginas de Cloud Insights y ver datos específicos de ese rango de tiempo bloqueado. ¡Investigar y solucionar problemas ahora es mucho más fácil!

Análisis de cambio y tasa de cambio (%)
Las agregaciones de tiempo de relación de cambio le ayudan a identificar cambios y tendencias significativos en los valores de las métricas a lo largo del tiempo. Estos conocimientos son clave para entender qué cambió, como un crecimiento considerable de la capacidad durante un período específico o un cambio en el rendimiento de un solo puerto.
-
Cambio: observa el cambio en una métrica entre dos puntos dentro de un período seleccionado.
-
Ratio de cambio: observe el cambio proporcional en una métrica entre dos puntos, con respecto al punto inicial, dentro de un período seleccionado.

Exportar resultados de consultas de registro a .CSV
Al visualizar los resultados de consultas de registro, exporte fácilmente hasta 10 000 filas a .CSV haciendo clic en el nuevo botón "Exportar". Esto mejora la accesibilidad a los datos, facilita el análisis y la generación de informes de datos y facilita la integración perfecta con otras herramientas de procesamiento de datos.

Resolver alertas por tiempo
Cloud Insights ahora le brinda la opción de resolver una alerta cuando la métrica monitoreada permanece dentro del rango aceptable durante una duración específica. Esto le permite centrarse en los problemas genuinos y reducir el ruido asociado con las métricas que cruzan repetidamente los umbrales definidos al consolidar múltiples alertas en una.

julio de 2024
AIOps: Detección de anomalías
Cloud Insights utiliza el aprendizaje automático para detectar cambios inesperados en los patrones de datos de su entorno y proporciona alertas proactivas para ayudarle a identificar problemas de forma temprana.
Un centro de datos se comporta de diferentes maneras en distintos momentos del día y en distintos días de la semana. Cloud Insights utiliza la estacionalidad semanal para comparar el comportamiento histórico de cada día y hora.
El monitoreo de detección de anomalías puede proporcionar alertas para situaciones como cuando la definición de "normal" no está clara, cuando el comportamiento cambia con el tiempo o cuando se trabaja con grandes cantidades de datos donde definir umbrales manualmente no es práctico.
Nuevo"Monitores de detección de anomalías" alerta cuando ocurren anomalías como esta en las métricas de objetos que elijas.

Mejoras en la seguridad de la carga de trabajo
Compatibilidad con NFS 4.1
El recopilador de datos SVM ahora admite versiones de NFS hasta NFS 4.1 inclusive con ONTAP 9.15.1 o posterior.
Nueva API de actividad forense
La actividad forense"API" tiene una nueva versión. Al llamar a la API para la actividad forense, utilice la API cloudsecure_forensics.activities.v2.
Tenga en cuenta que si realiza varias llamadas a esta API, para obtener mejores resultados asegúrese de que las llamadas se realicen secuencialmente, en lugar de en paralelo. Varias llamadas paralelas pueden provocar que se agote el tiempo de espera de la API.
Navegación más sencilla en el panel de control
Esta función tiene como objetivo optimizar sus flujos de trabajo operativos y facilitar la colaboración entre equipos.
Agrupar sus paneles le permite obtener rápidamente la visibilidad que necesita y ahora, con el nuevo menú de navegación, puede saltar entre diferentes paneles sin perder su lugar, lo que hace que sea muy fácil explorar y administrar su infraestructura. Alinee los grupos de paneles con sus manuales operativos para mejorar aún más su experiencia.

junio de 2024
Compatibilidad con sistemas operativos
Los siguientes sistemas operativos son compatibles con las unidades de adquisición de Cloud Insights , además de aquellos"ya soportado" :
-
Red Hat Enterprise Linux 8.9, 8.10, 9.4
-
Rocoso 9.4
-
AlmaLinux 9.3 y 9.4
mayo de 2024
Resolver alertas automáticamente según el tiempo
Las alertas de registro ahora se pueden resolver en función del tiempo; si la condición de alerta deja de ocurrir, Cloud Insights puede resolver la alerta automáticamente después de que haya transcurrido un tiempo específico. Puede elegir resolver la alerta en minutos, horas o días.

abril de 2024
Compatibilidad de iSCSI con Kubernetes
Cloud Insights ahora tiene soporte para mapear el almacenamiento iSCSI asociado con Kubernetes, lo que permite una resolución de problemas más rápida utilizando el mapa de red de Kubernetes y la capacidad de proporcionar informes de contracargo o de devolución de llamada a través de Informes.

Compatibilidad con sistemas operativos
Los siguientes sistemas operativos son compatibles con las unidades de adquisición de Cloud Insights , además de aquellos"ya soportado" :
-
Oracle Enterprise Linux 8.8
-
Red Hat Enterprise Linux 8.8
-
Rocoso 9.3
-
OpenSUSE Leap 15.1 a 15.5
-
SUSE Enterprise Linux Server 15, 15 SP2 a 15 SP5
marzo de 2024
Detalles del agente de seguridad de carga de trabajo
Cada uno de sus agentes de seguridad de carga de trabajo tiene su propia página de inicio, donde puede ver fácilmente información resumida sobre el agente, así como los recopiladores de datos y directorios de usuarios instalados asociados con ese agente.

Grafique más datos más rápidamente
Al analizar datos en la página de destino de un activo, agregar datos adicionales a los gráficos de Vista de experto es muy sencillo. Para cada tabla de la página de destino, si un tipo de objeto tiene datos relevantes, pase el cursor sobre ese objeto para mostrar el ícono "Agregar a la vista de experto". Al seleccionar este ícono, se agrega ese objeto a los Recursos adicionales y se muestra en los gráficos de la Vista de experto.
![]()
O tal vez desee ver los datos de una tabla de página de destino en su propio gráfico. Simplemente seleccione el ícono Mostrar gráfico para abrir el gráfico debajo de la tabla:
![]()
febrero de 2024
Mejoras de usabilidad
Guarde una instantánea de su panel actual seleccionando Exportar como imagen en el menú desplegable de la esquina derecha. Cloud Insights crea un archivo .PNG de los estados actuales del widget.

La selección de objetos y métricas es más fácil que nunca para widgets, monitores, etc. Elija el tipo de objeto que desee y luego seleccione una métrica relevante para ese objeto en el menú desplegable separado.

Exportar listas de recopiladores de datos y unidades de adquisición a .CSV seleccionando el ícono en la parte superior de esas páginas.

Hemos reorganizado la página Ayuda > Soporte para que sea más fácil encontrar lo que estás buscando y, como lo pediste, agregamos enlaces directos en esta página a API Swagger y a la documentación del usuario.

Los enlaces en la columna “triggeredOn” en la página de lista de alertas navegarán a la página de destino adecuada, si hay una página de destino disponible para ese objeto.

Ver todos los cambios en su espacio de nombres
El análisis de cambios de Kubernetes ahora le permite ver una línea de tiempo de los cambios al seleccionar clúster y espacio de nombres. Previamente también se debe haber seleccionado Carga de trabajo. Al filtrar por clúster y espacio de nombres, la línea de tiempo de todos los cambios de carga de trabajo en ese espacio de nombres se muestra en una línea.

Registros relacionados para alertas
Al visualizar una alerta de registro, las entradas de registro relacionadas se muestran en una nueva tabla. Una entrada de registro está relacionada si ocurre en la misma fuente y período de tiempo que la alerta y está sujeta a las mismas condiciones. Seleccione “Analizar registros” para explorar más a fondo.

Recopilar datos del conmutador ONTAP
Cloud Insights puede recopilar datos de los conmutadores back-end del sistema ONTAP ; simplemente habilite la recopilación en la sección Configuración avanzada del recopilador de datos y asegúrese de que el sistema ONTAP esté configurado para proporcionar"información del interruptor" y tiene el apropiado"permisos" colocar.
API del recopilador de datos de seguridad de carga de trabajo
En entornos grandes, puede automatizar la creación del recopilador de seguridad de carga de trabajo mediante la nueva API de recopiladores de datos. Vaya a Admin > Acceso API > Documentación API y seleccione el tipo de API Seguridad de carga de trabajo para obtener más información.
enero de 2024
Pruebe las funciones de Cloud Insights que aún no ha utilizado
Además de su prueba inicial de Cloud Insights, también puede aprovechar"Evaluaciones de módulos" . Por ejemplo, si está suscrito a Cloud Insights y ha estado monitoreando el almacenamiento y las máquinas virtuales, cuando agregue Kubernetes a su entorno, ingresará automáticamente a una prueba de 30 días de Kubernetes Observability. El uso de la unidad administrada de Kubernetes Observability no se descontará de su derecho suscrito hasta que finalice el período de prueba.
¿Qué tan saludables son mis cargas de trabajo?
El estado de la carga de trabajo está disponible de un vistazo en la página Kubernetes > Explorar > Cargas de trabajo, de modo que puede ver rápidamente qué cargas de trabajo funcionan bien y cuáles pueden necesitar ayuda. Identifique fácilmente si el problema de salud está relacionado con cambios de infraestructura, red o configuración y profundice para analizar la causa raíz.

Actualizaciones del recopilador de datos
Identificación del dominio de datos
Se ha mejorado el recopilador de Data Domain para identificar mejor los sistemas HA para mayor durabilidad en eventos de conmutación por error. Este cambio provocará una reidentificación única de los dispositivos Data Domain en sistemas HA, lo que posteriormente provocará que se eliminen todas las anotaciones en esos activos (porque estas matrices se volverán a identificar). Necesitará volver a adjuntar anotaciones a sus objetos de Data Domain.
Algoritmo de aprendizaje automático (ML) para detección mejorada de ransomware
Workload Security incluye un nuevo algoritmo ML de detección de ransomware de segunda generación para detectar los ataques más sofisticados con mayor rapidez y precisión.
“Estacionalidad” de los comportamientos: el comportamiento del fin de semana puede seguir patrones diferentes al de los días laborables, o el comportamiento de la mañana del de la tarde. Los algoritmos de seguridad de la carga de trabajo tienen en cuenta esta estacionalidad.
Funcionalidad obsoleta
Ocasionalmente, algunas funciones quedan obsoletas a medida que las características evolucionan. Estas son algunas de las características y funcionalidades que han quedado obsoletas en Cloud Insights:
La API REST segura de carga de trabajo cloudsecure_forensics.activities.v1 está obsoleta
La API cloudsecure_forensics.activities.v1 está obsoleta. Esta API devuelve información sobre las actividades asociadas con entidades en el entorno de seguridad de carga de trabajo de almacenamiento. Esta API ha sido reemplazada por cloudsecure_forensics.activities.*v2*_.
GET para esta API anteriormente devolvió lo siguiente:
{
"count": 24594,
"limit": 1000,
"offset": 0,
"results": [
{
"accessLocation":
Esta API ahora devuelve:
{
"limit": 1000,
"meta": {
"page": {
"after": "lvlvk3pp.4cpzcg4kpybl",
"before": "lvlxy3dz.4cq5ajdnl9fk",
"size": 1000
}
},
"results": [
{
"accessLocation": "10.249.6.220",
Para obtener más detalles, consulte la documentación de Swagger en “Administrador > Acceso a API > Documentación de API > Seguridad de la carga de trabajo”.
diciembre de 2023
Análisis de cambios de un vistazo
Kubernetes"Análisis de cambios" Le brindamos una vista todo en uno de los cambios recientes en su entorno de Kubernetes. Las alertas y el estado de la implementación están a tu alcance. Con Change Analytics, puede realizar un seguimiento de cada cambio de implementación y configuración, y correlacionarlo con el estado y el rendimiento de los servicios, la infraestructura y los clústeres de K8.

Panel de rendimiento de la carga de trabajo de Kubernetes
El rendimiento de la carga de trabajo está disponible de un vistazo en el completo panel de rendimiento de la carga de trabajo de Kubernetes. Vea rápidamente gráficos de tendencias de volumen, rendimiento, latencia y retransmisión, así como una tabla de tráfico de carga de trabajo para cada espacio de nombres en su entorno. Los filtros permiten enfocar fácilmente las áreas de interés.


Detalles de la consulta en una pantalla
En una consulta, al seleccionar una fila se abre un panel lateral que muestra detalles de atributos, anotaciones y métricas de la fila seleccionada, lo que proporciona información útil sin necesidad de acceder a la página de inicio del objeto. Los enlaces en la fila o en el panel lateral permiten una fácil navegación.

Actualizaciones del recopilador de datos:
-
* Brocade FOS REST*: este recopilador salió de la "Vista previa" y ahora está disponible de forma general. Algunas cosas a tener en cuenta:
-
FOS presentó su API REST con FOS 8.2. Pero algunas características como el enrutamiento solo recibieron capacidades de API REST con la versión 9.0.
-
Si tiene una estructura compuesta por activos FOS mixtos de versiones 8.2 o superiores, así como algunos de versiones < 8.2, el recopilador FOS REST de Cloud Insights no podrá detectar esos activos más antiguos. Puede editar el recopilador FOS REST y crear una lista delimitada por comas de las direcciones IPv4 de aquellos dispositivos que se excluirán de ese recopilador.
-
-
SELinux: Cloud Insights incluye mejoras en la instalación inicial de la Unidad de Adquisición de Linux para garantizar la solidez de la operación dentro de entornos Linux con la implementación de SELinux habilitada. Estas mejoras solo afectan a las implementaciones de AU nuevas; si tiene algún problema de SELinux relacionado con las actualizaciones de AU, comuníquese con el soporte de NetApp para solucionar su configuración de SELinux.
noviembre de 2023
Seguridad de la carga de trabajo: Pausar/Reanudar un recopilador
En Seguridad de carga de trabajo, puede pausar un recopilador de datos si el recopilador está en estado En ejecución. Abra el menú de "tres puntos" del colector y seleccione PAUSA. Mientras el recopilador está en pausa, no se recopilan datos de ONTAP y no se envían datos del recopilador a ONTAP. Seleccione Reanudar para comenzar a recopilar nuevamente.
Información de soporte del nodo de almacenamiento
En la página de inicio de un nodo de almacenamiento, la sección Datos del usuario proporciona información general sobre su oferta de soporte, estado actual, estado de soporte y fecha de finalización de la garantía. Tenga en cuenta que Cloud Insights actualmente solo publica automáticamente esta información para dispositivos NetApp . Tenga en cuenta también que estos campos de soporte son anotaciones, por lo que se pueden utilizar en consultas y paneles.

Asignar etiquetas de VMWare a anotaciones de Cloud Insights
El"VMware" El recopilador de datos le permite completar las anotaciones de texto de Cloud Insights con etiquetas con el mismo nombre configuradas en VMWare.
Mejoras en la confiabilidad del recopilador de CLI de Brocade para FOS 9.1.1c y firmware superior
En algunos conmutadores Brocade Fibre Channel que ejecutan el firmware 9.1.1c, la salida de ciertos comandos CLI puede ir precedida del texto del banner de inicio de sesión “motd” o de advertencias para que los usuarios cambien sus contraseñas predeterminadas. El recopilador CLI de Brocade se ha mejorado para ignorar estos dos tipos de texto extraño.
Antes de esta mejora, solo los conmutadores FOS 9.1.1c sin Virtual Fabrics presentes probablemente podían detectarse con este tipo de recopilador.
octubre de 2023
Seguridad de carga de trabajo mejorada
La seguridad de la carga de trabajo se ha mejorado con lo siguiente:
-
Acceso denegado: Workload Security se integra con ONTAP para recibir"Eventos de "Acceso denegado"" y proporcionar una capa adicional de análisis y respuestas automáticas.
-
Tipos de archivos permitidos: Si se detecta un ataque de ransomware para una extensión de archivo conocida, esa extensión de archivo se puede agregar a un"tipos de archivos permitidos" lista para evitar alertas innecesarias.
Pruebas de módulos
Además de su prueba inicial de Cloud Insights, también puede aprovechar"Evaluaciones de módulos" . Por ejemplo, si ya está suscrito a Infrastructure Observability pero está agregando Kubernetes a su entorno, ingresará automáticamente a una prueba de 30 días de Kubernetes Observability. Solo se le cobrará por el uso de su unidad administrada de Kubernetes Observability al final del período de evaluación.
Restringir el acceso a dominios específicos
Los administradores y propietarios de cuentas ahora tienen la capacidad de"restringir el acceso a Cloud Insights" para enviar correos electrónicos a los dominios que especifiquen. Vaya a Admin > Gestión de usuarios y seleccione el botón Restringir dominios.

Actualizaciones del recopilador de datos
Se han implementado los siguientes cambios en la Unidad de adquisición/recopilación de datos:
-
Isilon/PowerScale REST: Se han agregado varios atributos y métricas nuevos a las capacidades de análisis mejoradas de Cloud Insights bajo el nombre emc_isilon.node_pool.*. Estos contadores y atributos permitirán a los usuarios crear paneles y monitores para el consumo de capacidad de node_pool; los usuarios con clústeres Isilon creados a partir de modelos de nodos de hardware diferentes tendrán múltiples pools de nodos, y comprender el consumo de capacidad total/HDD/SSD a nivel de pool de nodos es útil tanto para el monitoreo como para la planificación.
-
Rubrik Compatibilidad con autenticación de “cuenta de servicio”: el recopilador Rubrik de Cloud Insights ahora admite tanto la autenticación básica HTTP tradicional (nombre de usuario y contraseña) como el enfoque de cuenta de servicio de Rubrik, que requiere un nombre de usuario + secreto + ID de la organización.
septiembre de 2023
Encuentra fácilmente lo que quieres en los registros
La consulta de registro (Observabilidad > Consultas de registro > +Nueva consulta de registro) incluye una serie de"mejoras" para hacer que la exploración de registros sea más fácil y más informativa.
Incluir/Excluir
Al filtrar un valor, puede elegir fácilmente si desea Incluir o Excluir los resultados que coincidan con el filtro. Al seleccionar "Excluir" se crea un filtro "NO <valor>". Puede combinar valores Incluir y Excluir en un solo filtro.

Consulta avanzada
Consultas avanzadas le brinda la oportunidad de crear filtros de "forma libre", combinando o excluyendo valores usando AND, NOT, OR, comodines, etc.

Las opciones "Filtrar por" y "Consulta avanzada" se combinan para formar una sola consulta. Los resultados se muestran en la lista de resultados y en el gráfico.
Agrupación en el gráfico
Cuando selecciona un atributo de registro para Agrupar por, la lista y el gráfico muestran los resultados del filtro actual. En el gráfico, columnas agrupadas por colores. Al pasar el cursor sobre una columna del gráfico, se mostrarán detalles sobre las entradas específicas, similares a la información general que se muestra cuando se expande la leyenda del gráfico. En la leyenda, también puede optar por establecer un filtro Incluir o Excluir para una agrupación específica.

Panel de detalles de registro "flotante"
Al explorar registros utilizando la Consulta de registros, al seleccionar una entrada en la lista se abre un panel de detalles para esa entrada. Ahora puede elegir mostrar ese panel deslizable "Flotante" (es decir, mostrado sobre el resto de la pantalla) o "En la página" (es decir, mostrado como su propio marco dentro de la página). Para cambiar entre estas vistas, seleccione el botón "En página / Flotante" en la esquina superior derecha del panel.

Contraer el menú
Puede contraer el menú de navegación de Cloud Insights del lado izquierdo seleccionando el botón "Minimizar" debajo del menú. Mientras el menú esté minimizado, pase el cursor sobre un ícono para ver qué sección se abre; al seleccionar el ícono se abre el menú y lo lleva directamente a esa sección.

Mejoras en el recopilador de datos
Cloud Insights ha facilitado la visualización y búsqueda de información del recopilador de datos:
-
El procesamiento de listas de recopiladores de datos es más eficiente, lo que significa que el tiempo que lleva visualizar y navegar por estas listas se reduce enormemente. Si tiene un entorno grande con muchos recopiladores de datos, verá una mejora significativa al enumerar sus recopiladores de datos.
-
La Matriz de soporte del recopilador de datos ha pasado de ser un archivo .PDF a una página basada en .HTML, más rápida de navegar y más fácil de mantener. Echa un vistazo a la nueva Matrix aquí: https://docs.netapp.com/us-en/cloudinsights/reference_data_collector_support_matrix.html
agosto de 2023
Recopilación de registros de Isilon/PowerScale y datos de análisis avanzados
Los recopiladores Isilon REST y PowerScale REST contienen las siguientes mejoras:
-
Los eventos de registro de Isilon están disponibles para su uso en consultas y alertas
-
Los atributos de análisis avanzado de Isilon están disponibles para su uso en consultas, paneles y alertas:
-
emc_isilon.cluster
-
emc_isilon.nodo
-
emc_isilon.disco_de_nodo
-
emc_isilon.net_iface
-
Estas están habilitadas de forma predeterminada para los usuarios de los recopiladores Isilon REST y/o PowerScale REST. NetApp recomienda encarecidamente a los usuarios del recopilador basado en CLI de Isilon que migren al nuevo recopilador basado en API REST para recibir mejoras como las mencionadas anteriormente.
Mapa de carga de trabajo mejorado
El mapa de carga de trabajo es más utilizable y menos ruidoso; agrupa todos los servicios externos similares en un nodo si se comunican con las mismas cargas de trabajo, lo que reduce la complejidad del gráfico y facilita la comprensión de cómo se interconectan los servicios.
Al elegir un nodo agrupado, se mostrará una tabla detallada con las métricas de tráfico de red para cada servicio externo relevante para ese nodo.
Ajuste del uso de la unidad administrada de Kubernetes
En el caso de que un recurso computacional en su entorno de clúster de Kubernetes sea contabilizado tanto por el operador de monitoreo de Kubernetes de NetApp como por un recopilador de datos de infraestructura subyacente (por ejemplo, VMware), su uso de estos recursos se ajustará para garantizar el conteo más eficiente de unidades administradas. Puede ver los ajustes de Kubernetes MU en la página Administrador > Suscripción, en las pestañas Resumen y Uso.
Pestaña Resumen:
Pestaña de uso:
Cambios de coleccionista/adquisición:
Se han implementado los siguientes cambios en la Unidad de adquisición/recopilación de datos:
-
Las unidades de adquisición ahora admiten RHEL 8.7.
Menús mejorados
Hemos actualizado el menú de navegación de la izquierda para brindar un mejor soporte a los flujos de trabajo de nuestros clientes. Los nuevos elementos de nivel superior, como Kubernetes, brindan acceso acelerado a lo que necesita el cliente, y una consola de administradores consolidada respalda el rol de propietario del inquilino.
A continuación se muestran algunos ejemplos adicionales de los cambios:
-
El menú de nivel superior Observabilidad muestra el descubrimiento de datos, alertas y consultas de registros.
-
La funcionalidad 'Acceso API' para Observabilidad y Seguridad de la Carga de Trabajo se encuentra en un solo menú
-
Lo mismo ocurre con la funcionalidad "Notificaciones" de Observabilidad y Seguridad de la Carga de Trabajo, ahora también en un solo menú.

A continuación se muestra una breve lista de las características que puede encontrar en cada menú:
Observabilidad:
-
Explorar (paneles de control, consultas de métricas, información sobre infraestructura)
-
Alertas (Monitores y Alertas)
-
Recolectores (Recolectores de datos y unidades de adquisición)
-
Consultas de registro
-
Enriquecer (Anotaciones y reglas de anotación, Aplicaciones, Resolución del dispositivo)
-
Informes
Kubernetes:
-
Exploración de clústeres y mapa de red
Seguridad de la carga de trabajo:
-
Alertas
-
Ciencias forenses
-
Coleccionistas
-
Políticas
Elementos esenciales de ONTAP :
-
Protección de datos
-
Seguridad
-
Alertas
-
Infraestructura
-
Redes
-
Cargas de trabajo *VMware
Administración:
-
Acceso a la API
-
Revisión de cuentas
-
Notificaciones
-
Información de suscripción
-
Gestión de usuarios
julio de 2023
Mostrar cambios recientes
Las páginas de destino del recopilador de datos ahora incluyen una lista de cambios recientes. Simplemente haga clic en el botón "Cambios recientes" en la parte inferior de cualquier página de inicio del recopilador de datos para mostrar los cambios recientes del recopilador de datos.

Mejoras del operador
Se han realizado las siguientes mejoras en"Operador de Kubernetes" despliegue:
-
Opción para omitir la recopilación de métricas de Docker
-
Capacidad de agregar y personalizar tolerancias a Daemonsets y Replicasets de Telegraf
Perspectiva: Recuperar el almacenamiento en frío
El"Recupere la información sobre almacenamiento en frío de ONTAP" ahora es compatible con FlexGroups y está disponible para todos los clientes.
Firma de la imagen del operador
Los clientes que usan un repositorio privado para su operador de monitoreo de Kubernetes de NetApp , ahora pueden copiar la clave pública de firma de imagen durante la instalación del operador, lo que les permite confirmar la autenticidad del software descargado. Seleccione el botón Copiar clave pública de firma de imagen durante el paso opcional para Cargar la imagen del operador en su repositorio privado.

Agregación, formato condicional y más para consultas
La agregación, la selección de unidades, el formato condicional y el cambio de nombre de columnas se encuentran entre las funciones más útiles de un widget de tabla del panel, y ahora esas mismas funciones están disponibles para"Consultas" .

Estas funciones ya están disponibles para datos de tipo integración (Kubernetes, ONTAP Advanced Metrics, etc.) y pronto estarán disponibles para objetos de infraestructura (almacenamiento, volumen, conmutador, etc.).
API para auditoría
Ahora puede utilizar una API para consultar o exportar eventos auditados. Vaya a Admin > Acceso API y seleccione el enlace Documentación API para obtener información.

Recopilador de datos: Trident Economy
Cloud Insights ahora es compatible con Trident Economy Driver, lo que permite obtener estos beneficios:
-
Obtenga visibilidad del mapeo de pod a ONTAP Qtree y las métricas de rendimiento.
-
Proporciona una resolución de problemas fluida y una navegación sencilla desde los pods de Kubernetes hasta el almacenamiento de backend
-
Detectar proactivamente problemas de rendimiento del backend con monitores
junio de 2023
Comprueba tu uso
A partir de junio de 2023, Cloud Insights proporciona un desglose del uso de la unidad administrada según el conjunto de funciones. Ahora puede ver y monitorear rápidamente el uso de unidades administradas (MU) para su infraestructura, así como el uso de MU vinculado a Kubernetes.

La monitorización y el mapa de la red de Kubernetes están disponibles para todos
El"Rendimiento y mapa de la red de Kubernetes" Simplifica la resolución de problemas al mapear dependencias entre cargas de trabajo de Kubernetes, brindando visibilidad en tiempo real de las latencias y anomalías del rendimiento de la red de Kubernetes para identificar problemas de rendimiento antes de que afecten a los usuarios. A muchos clientes les resultó útil durante la vista previa y ahora está disponible para que todos lo disfruten.
Cambios de coleccionista/adquisición:
Se han implementado los siguientes cambios en la Unidad de adquisición/recopilación de datos:
-
Las MU de Data Domain y Cohesity se miden a 40 TiB: 1 MU.
-
Las unidades de adquisición ahora son compatibles con RHEL y Rocky 9.0 y 9.1.
Nuevos paneles de control de ONTAP Essentials
Los siguientes paneles de ONTAP Essentials estaban disponibles en entornos de vista previa y ahora están disponibles para todos:
-
Panel de seguridad
-
Panel de protección de datos (incluye descripciones generales de protección local y remota)
Monitores de sistema adicionales
Los siguientes monitores del sistema están incluidos en Cloud Insights:
-
Servicio FCP de VM de almacenamiento no disponible
-
Servicio iSCSI de máquina virtual de almacenamiento no disponible
mayo de 2023
Instalación mejorada del operador de monitoreo de Kubernetes
Instalación y configuración del"Operador de monitorización de Kubernetes de NetApp" es más fácil que nunca con las siguientes mejoras:
-
Ambiente"ajustes de configuración" se guardan en un único archivo de configuración autodocumentado.
-
Instrucciones paso a paso para cargar imágenes del operador de monitoreo de Kubernetes en su repositorio privado.
-
Fácil de actualizar con un solo comando para actualizar su monitoreo de Kubernetes y mantener configuraciones personalizadas.
-
Más seguro: las claves API administran secretos de forma segura.
-
Fácil de integrar e implementar con sus herramientas de automatización CI/CD.
Virtualización del almacenamiento
Cloud Insights puede diferenciar entre una matriz de almacenamiento que tiene almacenamiento local o virtualización de otras matrices de almacenamiento. Esto le brinda la capacidad de relacionar costos y distinguir el rendimiento desde el front-end hasta el back-end de su infraestructura.

Nuevos parámetros de webhook
Al crear un"Webhook" Notificación, ahora puedes incluir estos parámetros en la definición de tu webhook:
-
%%Activado por teclas%%
-
%%Activado por valores%%
Informes sobre datos de Kubernetes
Los datos de Kubernetes recopilados por Cloud Insights(incluidos volúmenes persistentes [PV], PVC, cargas de trabajo, clústeres y espacios de nombres) ahora están disponibles para su uso en informes, lo que permite realizar contracargos, generar tendencias, previsiones, cálculos de TTF y otros informes comerciales sobre métricas para Kubernetes.
Monitores del sistema ONTAP predeterminados habilitados para nuevos clientes
Muchos monitores del sistema ONTAP están habilitados (es decir, Reanudados) de manera predeterminada en los nuevos entornos de Cloud Insights . Anteriormente, la mayoría de los monitores tenían como valor predeterminado el estado Pausado. Debido a que las necesidades comerciales varían de una empresa a otra, siempre recomendamos echar un vistazo a la"monitores del sistema" en su entorno y pausar o reanudar cada uno según sus necesidades de alerta.
abril de 2023
Monitoreo y mapa del rendimiento de Kubernetes
El"Rendimiento y mapa de la red de Kubernetes" Esta función simplifica la resolución de problemas al mapear dependencias entre cargas de trabajo de Kubernetes. Proporciona visibilidad en tiempo real de las latencias y anomalías del rendimiento de la red Kubernetes para identificar problemas de rendimiento antes de que afecten a los usuarios. Esta capacidad ayuda a las organizaciones a reducir los costos generales al analizar y auditar los flujos de tráfico de Kubernetes.
Características principales: • El mapa de carga de trabajo presenta las dependencias y los flujos de carga de trabajo de Kubernetes y resalta los problemas de red y rendimiento. • Supervisar el tráfico de red entre pods, cargas de trabajo y nodos de Kubernetes; identificar la fuente de los problemas de tráfico y latencia. • Reducir los costos generales mediante el análisis del tráfico de red de ingreso, egreso, entre regiones y entre zonas.
Mapa de carga de trabajo que muestra los detalles de "Deslizable":

La supervisión y el mapa del rendimiento de Kubernetes están disponibles como"Avance" característica.
Panel de seguridad de ONTAP Essentials
El"Panel de seguridad" Le ofrece una vista instantánea de su situación de seguridad actual, mostrando gráficos de cifrado de volumen de hardware y software, estado antiransomware y métodos de autenticación de clúster. El panel de seguridad está disponible como"Avance" característica.

Recupere el almacenamiento en frío de ONTAP
La información Reclaim ONTAP Cold Storage proporciona datos sobre la capacidad de frío, los posibles ahorros de costos y energía y las acciones recomendadas para los volúmenes en los sistemas ONTAP .

Con este Insight, usted podrá responder preguntas como:
-
¿Qué cantidad de datos fríos en un clúster de almacenamiento se encuentran en (a) discos SSD de alto costo, (b) discos HDD y (c) discos virtuales?
-
¿Qué cargas de trabajo son las que más contribuyen al almacenamiento no optimizado?
-
¿Cuál es el tiempo (en días) que los datos han estado fríos en una carga de trabajo determinada?
Reclaim ONTAP Cold Storage se considera una"Avance" característica y, por lo tanto, está sujeta a cambios.
La notificación de suscripción también controla los mensajes de banner
La configuración de destinatarios para notificaciones de suscripción (Administrador > Notificaciones) ahora también controla quién verá las notificaciones de banner dentro del producto relacionadas con la suscripción.

Los informes tienen un nuevo aspecto
Notarás que las pantallas de informes de Cloud Insights tienen un nuevo aspecto y que parte de la navegación del menú ha cambiado. Estas pantallas y cambios de navegación se han actualizado en la versión actual."Documentación de informes" .

Monitores pausados por defecto
Para los nuevos entornos de Cloud Insights , tenga en cuenta que"monitores definidos por el sistema" No enviar notificaciones de alerta de forma predeterminada. Necesitará habilitar las notificaciones para cualquier monitor que desee que le avise, agregando uno o más métodos de entrega para el monitor. Para los entornos de Cloud Insights existentes, se ha eliminado la lista de destinatarios de notificaciones global predeterminada para todos los monitores definidos por el sistema que actualmente se encuentran en estado Pausado. Las notificaciones definidas por el usuario permanecen sin cambios, al igual que las configuraciones de notificaciones para los monitores definidos por el sistema actualmente activos.
¿Estás buscando la pestaña de medición de API?
La medición de API se ha trasladado de la página Suscripción a la página Administrador > Acceso a API.
marzo de 2023
Conexión a la nube para ONTAP 9.9+ obsoleta
La conexión en la nube para el recopilador de datos de ONTAP 9.9+ quedará obsoleta. A partir del 4 de abril de 2023, los recopiladores de datos de Cloud Connection en su entorno ya no recopilarán datos y, en su lugar, presentarán un error al sondear. El recopilador de datos de Cloud Connection se eliminará por completo de Cloud Insights en una actualización posterior.
Antes del 4 de abril de 2023, es obligatorio configurar un nuevo recopilador de datos del software de gestión de datos NetApp ONTAP para cualquier sistema ONTAP que Cloud Connection recopile actualmente.
enero de 2023
Nuevos monitores de registro
Hemos añadido casi dos docenas"monitores de sistema adicionales" para alertar sobre enlaces de interconexión rotos, problemas de latidos y más. Además, se han agregado tres nuevos monitores de registro de protección de datos para alertar sobre cambios en la resincronización automática de SnapMirror , la duplicación de MetroCluster y la resincronización de la duplicación de FabricPool .
Tenga en cuenta que algunos de estos monitores estarán habilitados de manera predeterminada; debe pausarlos si no desea recibir alertas sobre ellos. Tenga en cuenta también que estos monitores no están configurados para enviar notificaciones; debe configurar los destinatarios de las notificaciones en estos monitores si desea enviar alertas por correo electrónico o webhook.
Exportación .CSV para todos los widgets de la tabla del panel
Garantizar la accesibilidad a sus datos es esencial, por lo que hemos hecho que la exportación .CSV esté disponible para todas las consultas de métricas, widgets de tablas de panel y páginas de destino de objetos, independientemente del tipo de datos (activos o integración) que esté consultando.
Las personalizaciones de datos, como la selección de columnas, el cambio de nombre de columnas y la conversión de unidades, ahora también están incluidas en la nueva funcionalidad de exportación.
diciembre de 2022
Explore la protección contra ransomware y otras funciones de seguridad durante la prueba de Cloud Insights
A partir de hoy, registrarse para una nueva prueba de Cloud Insights le permitirá explorar funciones de seguridad como la detección de ransomware y la política de respuesta automatizada de bloqueo de usuarios. Si aún no te has registrado para tu prueba, ¡hazlo hoy!
Las cargas de trabajo de Kubernetes tienen su propia página de destino
Las cargas de trabajo son una parte clave de su entorno de Kubernetes, por lo que Cloud Insights ahora proporciona páginas de destino para esas cargas de trabajo. Desde aquí, puede ver, explorar y solucionar problemas que afecten sus cargas de trabajo de Kubernetes.

Comprueba tus sumas de comprobación
Nos pidió que le proporcionáramos valores de suma de comprobación durante la instalación del agente para Windows y Linux y creemos que es una gran idea. Así que aquí están:

Mejoras en las alertas de registro
Agrupar por
Al crear o editar un Monitor de registro, ahora puede configurar los atributos "Agrupar por" para permitir alertas más específicas. Busque los atributos "Agrupar por" debajo de la configuración de "filtro" en la definición de su monitor.

Este cambio lleva a los monitores de métricas y de registro a la paridad de características al normalizar el aspecto “Agrupar por” de las definiciones de monitor. Esta paridad permitirá a los clientes clonar/duplicar todos los monitores predeterminados definidos por el sistema para una mayor personalización.
Duplicando
Ahora puede clonar (duplicar) los monitores del registro de cambios, el registro de Kubernetes y el registro del recopilador de datos. Esto crea un nuevo monitor de registro personalizado que puede modificar según sus definiciones específicas.

11 nuevos monitores ONTAP predeterminados que cubren SnapMirror para la continuidad del negocio
Hemos añadido casi una docena de nuevos"monitores del sistema" para SnapMirror for Business Continuity (SMBC), que alerta sobre cambios en los certificados SMBC y los mediadores ONTAP .
noviembre de 2022
¡Más de 40 nuevos monitores de seguridad, recopilación de datos y CVO!
Hemos agregado docenas de nuevos monitores definidos por el sistema para alertarlo sobre posibles problemas con los volúmenes de la nube, la seguridad y la protección de datos. Lea más sobre estos monitores"aquí" .
octubre de 2022
Detección de ransomware mejor y más precisa con la integración de ONTAP Autonomous Ransomware Protection
Cloud Secure mejora la detección de ransomware mediante la integración con ONTAP"Protección autónoma contra ransomware" (ARP).
Cloud Secure recibe eventos ARP de ONTAP sobre la posible actividad de cifrado de archivos de volumen y
-
Correlaciona eventos de cifrado de volumen con la actividad del usuario para identificar quién está causando el daño.
-
Implementa políticas de respuesta automática para bloquear el ataque,
-
Identifica qué archivos se vieron afectados, lo que ayuda a recuperarse más rápido y realizar investigaciones sobre violaciones de datos.
septiembre de 2022
Monitores disponibles en Edición Básica
ONTAP"Monitores predeterminados" ahora disponible para usar en Cloud Insights Basic Edition. Esto incluye más de 70 monitores de infraestructura y 30 ejemplos de carga de trabajo.
Paneles de control de ONTAP Power y StorageGRID
La galería del panel incluye un nuevo panel para ONTAP Power and Temperature, así como cuatro paneles para StorageGRID. Si su entorno recopila métricas de energía de ONTAP y/o datos de StorageGRID , importe estos paneles seleccionando +Desde la galería.
Visibilidad del umbral en las tablas de un vistazo
El formato condicional le permite establecer y resaltar umbrales de nivel de advertencia y nivel crítico en los widgets de tabla, lo que brinda visibilidad instantánea a valores atípicos y puntos de datos excepcionales.

Monitor de seguridad
Cloud Insights puede avisarle cuando detecta que el modo FIPS está deshabilitado en el sistema ONTAP . Leer más sobre"Monitores del sistema" ¡Y esté atento a este espacio para conocer más monitores de seguridad que llegarán pronto!
Chatea desde cualquier lugar
Chatee con un especialista de soporte de NetApp desde cualquier pantalla de Cloud Insights seleccionando el nuevo enlace Ayuda > Chat en vivo. La ayuda está disponible mediante el ícono "?" en la parte superior derecha de la pantalla.

Perspectivas más visibles
Si su entorno está experimentando una"Conocimiento" como Recursos compartidos bajo estrés o Los espacios de nombres de Kubernetes se están quedando sin espacio, las páginas de destino de los recursos afectados ahora incluyen enlaces al Insight en sí, lo que proporciona una exploración y resolución de problemas más rápidas.
Nuevos recopiladores de datos
-
Amazon S3 (disponible en versión preliminar)
-
Brocade FOS 9.0.x
-
Dell/EMC PowerStore 3.0.0.0
Otras actualizaciones del recopilador de datos
Todas las fuentes de datos ahora están optimizadas para reanudar el sondeo de rendimiento después de las actualizaciones y/o parches de la Unidad de Adquisición.
Compatibilidad con sistemas operativos
Los siguientes sistemas operativos son compatibles con las unidades de adquisición de Cloud Insights , además de aquellos"ya soportado" :
-
Red Hat Enterprise Linux 8.5, 8.6
agosto de 2022
¡Cloud Insights tiene una nueva apariencia!
A partir de este mes, "Monitorear y optimizar" pasará a llamarse Observabilidad. Aquí encontrará todas sus funciones favoritas, como paneles, consultas, alertas e informes. Además, busque Cloud Secure en el nuevo menú Seguridad. Tenga en cuenta que solo han cambiado los menús; la funcionalidad de las funciones sigue siendo la misma.

¿Buscas el menú Ayuda?
La ayuda ahora se encuentra en la parte superior derecha de la pantalla.

¿No estás seguro de por dónde empezar? ¡Consulta ONTAP Essentials!
"* Fundamentos de ONTAP *"es un conjunto de paneles y flujos de trabajo que brindan vistas detalladas de sus inventarios, cargas de trabajo y protección de datos de NetApp ONTAP , incluidas predicciones de días hasta la capacidad completa de almacenamiento y rendimiento. Incluso puedes ver si algún controlador está funcionando con un uso elevado. ¡ONTAP Essentials es su lugar ideal para todas sus necesidades de monitoreo de NetApp ONTAP !
ONTAP Essentials, disponible en todas las ediciones, está diseñado para ser intuitivo para los operadores y administradores de ONTAP existentes, facilitando la transición de ActiveIQ Unified Manager a herramientas de administración basadas en servicios.

Las familias de datos de almacenamiento se fusionan
Tú lo pediste y ahora lo tienes. Las unidades de datos de almacenamiento base 2 y base 10 ahora se combinan en una sola familia, desde bits y bytes hasta tebibits y terabytes, lo que facilita la visualización de datos en sus paneles de control. Las tarifas de datos ahora también son una gran familia en sí mismas.

¿Cuánta energía utiliza mi almacenamiento?
Visualice y monitoree el consumo de energía, la temperatura y la velocidad del ventilador de su estante de almacenamiento y nodo ONTAP , utilizando las métricas netapp_ontap.storage_shelf, netapp_ontap.system_node y netapp_ontap.cluster (solo consumo de energía).

Características graduadas de la vista previa
Las siguientes funciones han dejado de estar en versión preliminar y ahora están disponibles para todos los clientes:
Característica |
Descripción |
Los espacios de nombres de Kubernetes se están quedando sin espacio |
La información Los espacios de nombres de Kubernetes se están quedando sin espacio le brinda una visión de las cargas de trabajo en sus espacios de nombres de Kubernetes que corren el riesgo de quedarse sin espacio, con una estimación de la cantidad de días restantes antes de que cada espacio se llene."Leer más" |
Recurso compartido bajo estrés |
La información Recursos compartidos bajo estrés utiliza IA/ML para identificar automáticamente dónde la contención de recursos está causando una degradación del rendimiento en su entorno, resalta las cargas de trabajo afectadas y brinda acciones recomendadas para remediarlas, lo que le permite resolver problemas de rendimiento más rápidamente."Leer más" |
Cloud Secure : bloquea el acceso de los usuarios en caso de ataque |
Mayor protección para los datos críticos de su negocio con la capacidad de bloquear el acceso de los usuarios cuando se detecta un ataque. El acceso se puede bloquear automáticamente, mediante políticas de respuesta automatizadas, o manualmente desde las páginas de alertas o detalles del usuario."Leer más" |
¿Cómo está la salud de mi recopilación de datos?
Cloud Insights proporciona dos nuevos monitores de latidos para sus unidades de adquisición, así como dos monitores para alertarlo sobre fallas del recopilador de datos. Estos se pueden utilizar para alertarlo rápidamente sobre problemas de recopilación de datos.
Los siguientes monitores ahora están disponibles en el grupo de monitores Recopilación de datos:
-
Unidad de adquisición de latidos críticos
-
Unidad de adquisición de alerta de latidos del corazón
-
El colector falló
-
Advertencia para coleccionistas
Tenga en cuenta que estos monitores están en estado Pausado de forma predeterminada. Actívalos para recibir alertas sobre problemas de recopilación de datos.
Tokens API de renovación automática
Los tokens de acceso a API ahora se pueden configurar para renovación automática. Al habilitar esta función, se generarán automáticamente tokens de acceso API nuevos o actualizados para los tokens que estén por vencer. Los agentes de Cloud Insights que usan un token próximo a vencer se actualizarán automáticamente para usar el token de acceso a API nuevo/renovado correspondiente, lo que les permitirá seguir operando sin problemas. Simplemente marque la casilla “Renovar token automáticamente” al crear su token. Esta función actualmente es compatible con los agentes de Cloud Insights que se ejecutan en la plataforma Kubernetes con el último operador de monitoreo de Kubernetes de NetApp .
La Edición Básica te ofrece más que antes
¿Tu prueba está por finalizar pero aún no estás seguro de si una suscripción es adecuada para ti? Basic Edition siempre le ha brindado la oportunidad de seguir usando Cloud Insights con su recopilador de datos ONTAP actual, pero ahora también puede seguir capturando datos de versión, topología y IOPS/rendimiento/latencia de VMWare. Los clientes de NetApp con soporte premium en sus sistemas de almacenamiento también tendrán derecho a recibir soporte para Cloud Insights.
¿Listo para aprender más?
¡Consulta la sección Centro de aprendizaje de la página Ayuda > Soporte para obtener enlaces a las ofertas de cursos de NetApp University Cloud Insights !
Compatibilidad con sistemas operativos
Los siguientes sistemas operativos son compatibles con las unidades de adquisición de Cloud Insights , además de aquellos"ya soportado" :
-
Windows 11
junio de 2022
Saturación del clúster de Kubernetes y otros detalles
Cloud Insights hace que sea más fácil que nunca explorar su entorno de Kubernetes, con una página de detalles de clúster mejorada que proporciona detalles de saturación, así como una vista más clara de los espacios de nombres y las cargas de trabajo.

La página de lista de clústeres también le brinda una vista rápida de la saturación, además de los recuentos de nodos, pods, espacios de nombres y cargas de trabajo:

¿Qué antigüedad tiene su clúster de Kubernetes?
¿Su clúster está recién comenzando en el mundo o ya ha experimentado una larga vida digital? Se ha agregado Age como una métrica de tiempo recopilada para los nodos de Kubernetes.

Previsión del tiempo de capacidad hasta su capacidad máxima
Cloud Insights proporciona un panel para pronosticar la cantidad de días hasta que se agote la capacidad para cada volumen interno monitoreado. Estos valores pueden ayudar a reducir significativamente el riesgo de una interrupción del servicio.

Los contadores TTF también están disponibles para almacenamiento, grupo de almacenamiento y volumen. Continúe mirando este espacio para obtener paneles adicionales para estos objetos.
Tenga en cuenta que la previsión de tiempo hasta completar el proyecto dejará de estar en versión preliminar y se implementará para todos los clientes.
¿Qué ha cambiado en mi entorno?
Las entradas del registro de cambios de ONTAP se pueden ver en el explorador de registros.

Compatibilidad con sistemas operativos
Los siguientes sistemas operativos son compatibles con las unidades de adquisición de Cloud Insights , además de aquellos"ya soportado" :
-
CentOS Stream 9
-
Windows 2022
Agente Telegraf actualizado
El agente para la ingestión de datos de integración de Telegraf se ha actualizado a la versión 1.22.3, con mejoras de rendimiento y seguridad. Los usuarios que deseen actualizar pueden consultar la sección de actualización correspondiente del"Instalación del agente" documentación. Las versiones anteriores del agente continuarán funcionando sin necesidad de ninguna acción por parte del usuario.
Características de vista previa
Cloud Insights destaca periódicamente una serie de nuevas y emocionantes funciones de vista previa. Si está interesado en obtener una vista previa de una o más de estas funciones, comuníquese con su"Equipo de ventas de NetApp" Para más información.
Característica |
Descripción |
Los espacios de nombres de Kubernetes se están quedando sin espacio |
La información Los espacios de nombres de Kubernetes se están quedando sin espacio le brinda una visión de las cargas de trabajo en sus espacios de nombres de Kubernetes que corren el riesgo de quedarse sin espacio, con una estimación de la cantidad de días restantes antes de que cada espacio se llene."Leer más" |
Cloud Secure : bloquea el acceso de los usuarios en caso de ataque |
Mayor protección para los datos críticos de su negocio con la capacidad de bloquear el acceso de los usuarios cuando se detecta un ataque. El acceso se puede bloquear automáticamente, mediante políticas de respuesta automatizadas o manualmente desde las páginas de alerta o detalles del usuario."Leer más" |
Recurso compartido bajo estrés |
La información Recursos compartidos bajo estrés utiliza IA/ML para identificar automáticamente dónde la contención de recursos está causando una degradación del rendimiento en su entorno, resalta las cargas de trabajo afectadas y brinda acciones recomendadas para remediarlas, lo que le permite resolver problemas de rendimiento más rápidamente."Leer más" |
mayo de 2022
Chatea en vivo con el soporte de NetApp
¡Ahora puedes chatear en vivo con el personal de soporte de NetApp ! En la página Ayuda > Soporte, simplemente haga clic en el ícono Chat o haga clic en Chat en la sección "Contáctenos" para iniciar una sesión de chat. El soporte de chat está disponible los días de semana en EE. UU. para los usuarios de la edición Estándar y Premium.
![]()
Operador de Kubernetes
Hemos facilitado la puesta en funcionamiento con el monitoreo avanzado de Kubernetes y el explorador de clústeres de Cloud Insights.
El"Operador de monitoreo de Kubernetes" (NKMO) es el método preferido para instalar Kubernetes para Cloud Insights Insights, para una configuración más flexible del monitoreo en menos pasos, así como oportunidades mejoradas para monitorear otro software que se ejecuta en el clúster K8s.
Haga clic en el enlace de arriba para obtener más información y requisitos previos.
Administrar usuarios e invitaciones con API
Ahora puede administrar usuarios e invitaciones utilizando la potente API de Cloud Insights. Lea más en el"Documentación de API Swagger" .
Alertas de recopilación de datos
¡No te pierdas métricas críticas debido a un recopilador fallido!
Es más fácil que nunca realizar un seguimiento de sus recopiladores de datos con las nuevas"alertas" en caso de fallos en el colector de datos y en la unidad de adquisición. Tenga en cuenta que estos monitores están en pausa de manera predeterminada. Para habilitarlo, navegue a la página de sus monitores y localice y reanude “Apagado de la unidad de adquisición” y “Error del recopilador”.
Alerta sobre cambios en el almacenamiento de ONTAP
¡No permita que cambios inesperados en el almacenamiento provoquen interrupciones!
Ahora puede configurar Cloud Insights para que le avise cuando se detecten modificaciones o eliminaciones de FlexVols, nodos y SVM en los sistemas ONTAP .
Características de vista previa
Cloud Insights destaca periódicamente una serie de nuevas y emocionantes funciones de vista previa. Si está interesado en obtener una vista previa de una o más de estas funciones, comuníquese con su"Equipo de ventas de NetApp" Para más información.
Característica |
Descripción |
Los espacios de nombres de Kubernetes se están quedando sin espacio |
La información Los espacios de nombres de Kubernetes se están quedando sin espacio le brinda una visión de las cargas de trabajo en sus espacios de nombres de Kubernetes que corren el riesgo de quedarse sin espacio, con una estimación de la cantidad de días restantes antes de que cada espacio se llene."Leer más" |
Previsión del tiempo hasta la capacidad de volumen interno y volumen total |
Cloud Insights puede pronosticar la cantidad de días hasta que se agote la capacidad para cada volumen interno y volumen monitoreado. Este valor puede ayudar a reducir significativamente el riesgo de una interrupción del servicio. |
Cloud Secure : bloquea el acceso de los usuarios en caso de ataque |
Mayor protección para los datos críticos de su negocio con la capacidad de bloquear el acceso de los usuarios cuando se detecta un ataque. El acceso se puede bloquear automáticamente, mediante políticas de respuesta automatizadas o manualmente desde las páginas de alerta o detalles del usuario."Leer más" |
Recurso compartido bajo estrés |
La información Recursos compartidos bajo estrés utiliza IA/ML para identificar automáticamente dónde la contención de recursos está causando una degradación del rendimiento en su entorno, resalta las cargas de trabajo afectadas y brinda acciones recomendadas para remediarlas, lo que le permite resolver problemas de rendimiento más rápidamente."Leer más" |
abril de 2022
¡Comparte tu opinión!
Queremos recibir sus comentarios para ayudarnos a dar forma a Cloud Insights. Gane puntos y premios participando en el programa Insights to Action de NetApp. "Regístrate ahora" !
Editor de panel actualizado
Hemos renovado nuestras herramientas de creación de paneles para que pueda visualizar sus datos aún más rápidamente. Vaya a la página “Paneles de control” de Cloud Insights para editar un panel de control existente, agregar uno de nuestra galería de paneles de control o crear uno nuevo para revisarlo.

También se ha introducido un nuevo método de agregación de recuento. Al agrupar datos en widgets de gráficos de barras, gráficos de columnas y gráficos circulares, puede mostrar rápida y fácilmente la cantidad de objetos relevantes para la métrica seleccionada.

Además, los gráficos de líneas ahora le permiten seleccionar uno de tres"interpolación" métodos:
-
Ninguno - No se realiza ninguna interpolación
-
Lineal: interpola un punto de datos entre los puntos existentes
-
Escalera: utiliza el punto de datos anterior como punto de datos interpolado
Monitoreo mejorado para su infraestructura de Kubernetes
Cloud Insights lo mantiene al tanto de los cambios en su entorno de Kubernetes al alertarlo cuando se crean o eliminan pods, conjuntos de demonios y conjuntos de réplicas, así como cuando se crean nuevas implementaciones. Los monitores de Kubernetes tienen el estado pausado de manera predeterminada, por lo que debes habilitar solo los específicos que necesites.
Características de vista previa
Cloud Insights destaca periódicamente una serie de nuevas y emocionantes funciones de vista previa. Si está interesado en obtener una vista previa de una o más de estas funciones, comuníquese con su"Equipo de ventas de NetApp" Para más información.
Característica |
Descripción |
Previsión del tiempo hasta la capacidad de volumen interno y volumen total |
Cloud Insights puede pronosticar la cantidad de días hasta que se agote la capacidad para cada volumen interno y volumen monitoreado. Este valor puede ayudar a reducir significativamente el riesgo de una interrupción del servicio. |
Cloud Secure : bloquea el acceso de los usuarios en caso de ataque |
Mayor protección para los datos críticos de su negocio con la capacidad de bloquear el acceso de los usuarios cuando se detecta un ataque. El acceso se puede bloquear automáticamente, mediante políticas de respuesta automatizadas o manualmente desde las páginas de alerta o detalles del usuario."Leer más" |
Recurso compartido bajo estrés |
La información de recursos compartidos bajo estrés utiliza IA/ML para identificar automáticamente dónde la contención de recursos está causando una degradación del rendimiento en su entorno, resalta las cargas de trabajo afectadas y brinda acciones recomendadas para remediarlas, lo que le permite resolver problemas de rendimiento más rápidamente."Leer más" |
Nuevo recopilador de datos
-
Cohesity SmartFiles: este recopilador basado en API REST adquirirá un clúster de Cohesity, descubrirá las “Vistas” (como volúmenes internos de CI), los diversos nodos y recopilará métricas de rendimiento.
Otras actualizaciones del recopilador de datos
Se ha mejorado la recopilación y visualización de datos de rendimiento en los siguientes recopiladores de datos:
-
Interfaz de línea de comandos de Brocade
-
Dell/EMC VPlex, PowerStore, Isilon/PowerScale, CLI de VNX Block/Clariion, XtremIO, Unity/VNXe
-
FlashArray puro
Estas mejoras de rendimiento ya están disponibles en todos los recopiladores de datos de NetApp , así como en VMware y Cisco, y se implementarán en todos los demás recopiladores de datos en los próximos meses.
marzo de 2022
Conexión a la nube para ONTAP 9.9+
El"Conexión a la nube de NetApp para ONTAP 9.9+" El recopilador de datos elimina la necesidad de instalar una unidad de adquisición externa, simplificando así la resolución de problemas, el mantenimiento y la implementación inicial.
Nuevo FSx para monitores NetApp ONTAP
Monitorear su entorno FSx para NetApp ONTAP es fácil con el nuevo"monitores definidos por el sistema" tanto para la infraestructura (métricas) como para las cargas de trabajo (registros).

Nuevas funciones de Cloud Secure disponibles para todos
Su entorno es más seguro que nunca con las siguientes funciones de Cloud Secure ahora disponibles de forma general:
Característica |
Descripción |
Destrucción de datos: detección de ataques de eliminación de archivos |
Detecta actividad anormal de eliminación de archivos a gran escala, bloquea el acceso a archivos maliciosos por parte de usuarios maliciosos y toma instantáneas automáticas con políticas de respuesta automática. |
Notificaciones separadas para advertencias y alertas |
Las notificaciones de advertencia y alerta se pueden enviar a destinatarios separados, lo que garantiza que el equipo adecuado pueda mantenerse informado. |
Agente Telegraf actualizado
El agente para la ingestión de datos de integración de Telegraf se ha actualizado a la versión 1.21.2, con mejoras de rendimiento y seguridad. Los usuarios que deseen actualizar pueden consultar la sección de actualización correspondiente del"Instalación del agente" documentación. Las versiones anteriores del agente continuarán funcionando sin necesidad de ninguna acción por parte del usuario.
Actualizaciones del recopilador de datos
-
El recopilador de datos de conmutadores de canal de fibra Broadcom se ha optimizado para reducir la cantidad de comandos CLI emitidos con cada sondeo de inventario.
febrero de 2022
Cloud Insights aborda las vulnerabilidades de Apache Log4j
La seguridad del cliente es una prioridad máxima en NetApp. Cloud Insights incluye actualizaciones de sus bibliotecas de software para abordar las recientes vulnerabilidades de Apache Log4j.
Consulte lo siguiente en el sitio web de asesoramiento sobre seguridad de productos de NetApp:
Puede leer más sobre estas vulnerabilidades y la respuesta de NetApp en"Sala de prensa de NetApp" .
Página de detalles del espacio de nombres de Kubernetes
Explorar su entorno de Kubernetes ahora es mejor que nunca, con páginas de detalles informativos para los espacios de nombres de su clúster. La página de detalles del espacio de nombres proporciona un resumen de todos los activos utilizados por un espacio de nombres, incluidos todos los recursos de almacenamiento de back-end y sus utilizaciones de capacidad.

diciembre de 2021
Integración más profunda para los sistemas ONTAP
Simplifique las alertas sobre fallas de hardware de ONTAP y más con la nueva integración con el sistema de gestión de eventos (EMS) de NetApp . "Explorar y alertar" sobre mensajes ONTAP de bajo nivel en Cloud Insights para informar y mejorar los flujos de trabajo de resolución de problemas y reducir aún más la dependencia de las herramientas de administración de elementos ONTAP .
Consulta de registros
Para los sistemas ONTAP , Cloud Insights Queries incluye una potente"Explorador de registros" , lo que le permite investigar y solucionar problemas de entradas de registro de EMS fácilmente.

Notificaciones a nivel de recopilador de datos.
Además de los monitores definidos por el sistema y creados a medida para alertas, también puede configurar notificaciones de alerta para recopiladores de datos de ONTAP , lo que le permite especificar destinatarios para alertas a nivel de recopilador, independientemente de otras alertas de monitor.
Mayor flexibilidad de roles Cloud Secure
A los usuarios se les puede otorgar acceso a las funciones de Cloud Secure según"roles" establecido por un administrador:
Role |
Acceso Cloud Secure |
Administrador |
Puede realizar todas las funciones de Cloud Secure , incluidas las de alertas, análisis forense, recopiladores de datos, políticas de respuesta automatizadas y API para Cloud Secure. Un administrador también puede invitar a otros usuarios, pero solo puede asignar roles de Cloud Secure . |
Usuario |
Puede ver y administrar alertas y ver análisis forenses. El rol de usuario puede cambiar el estado de alerta, agregar una nota, tomar instantáneas manualmente y bloquear el acceso de usuarios. |
Invitado |
Puede ver alertas y análisis forenses. El rol de invitado no puede cambiar el estado de alerta, agregar una nota, tomar instantáneas manualmente ni bloquear el acceso de usuarios. |
Compatibilidad con sistemas operativos
La compatibilidad con CentOS 8.x está siendo reemplazada por la compatibilidad con CentOS 8 Stream. CentOS 8.x llegará al final de su vida útil el 31 de diciembre de 2021.
Actualizaciones del recopilador de datos
Se han agregado varios nombres de recopiladores de datos de Cloud Insights para reflejar los cambios de proveedor:
Proveedor/Modelo |
Nombre anterior |
Dell EMC PowerScale |
Isilón |
HPE Alletra 9000 / Primera |
3PAR |
HPE Alletra 6000 |
Ágil |
noviembre de 2021
Paneles de control adaptables
Nuevas variables para atributos y capacidad de usar variables en widgets.
Los paneles de control ahora son más potentes y flexibles que nunca. Cree paneles adaptables con variables de atributos para filtrar paneles rápidamente sobre la marcha. Utilizando estos y otros preexistentes"variables" Ahora puede crear un panel de alto nivel para ver las métricas de todo su entorno y filtrar sin problemas por nombre de recurso, tipo, ubicación y más. Utilice variables numéricas en los widgets para asociar métricas sin procesar con costos, por ejemplo, el costo por GB de almacenamiento como servicio.

Acceda a la base de datos de informes a través de API
Capacidades mejoradas para la integración con informes de terceros, ITSM y herramientas de automatización: las potentes funciones de Cloud Insights"API" permite a los usuarios consultar la base de datos de informes de Cloud Insights directamente, sin pasar por el entorno de informes de Cognos.
Tablas de pods en la página de inicio de VM
Navegación fluida entre las máquinas virtuales y los pods de Kubernetes que las utilizan: para mejorar la resolución de problemas y la gestión del margen de rendimiento, ahora aparecerá una tabla de pods de Kubernetes asociados en las páginas de inicio de las máquinas virtuales.

Actualizaciones del recopilador de datos
-
ECS ahora informa el firmware para el almacenamiento y el nodo
-
Isilon ha mejorado la detección rápida
-
Azure NetApp Files recopila datos de rendimiento más rápidamente
-
StorageGRID ahora admite el inicio de sesión único (SSO)
-
Brocade CLI informa correctamente el modelo para X&-4
Sistemas operativos adicionales compatibles
La Unidad de Adquisición de Cloud Insights admite los siguientes sistemas operativos, además de los que ya son compatibles:
-
Centos (64 bits) 8.4
-
Oracle Enterprise Linux (64 bits) 8.4
-
Red Hat Enterprise Linux (64 bits) 8.4
octubre de 2021
Filtros en las páginas de K8S Explorer
"Explorador de Kubernetes"Los filtros de página le brindan un control enfocado de los datos que se muestran para la exploración de su clúster, nodo y pod de Kubernetes.

Datos de K8 para informes
Los datos de Kubernetes ahora están disponibles para su uso en informes, lo que le permite crear informes de contracargos u otros informes. Para que los datos de devolución de cargo de Kubernetes se pasen a Informes, debe tener una conexión activa con su clúster de Kubernetes, así como con su almacenamiento de back-end, y Cloud Insights debe estar recibiendo datos de ambos. Si no se reciben datos del almacenamiento back-end, Cloud Insights no puede enviar datos de objetos de Kubernetes a Informes.

El tema oscuro ha llegado
Muchos de ustedes pidieron un tema oscuro y Cloud Insights respondió. Para cambiar entre el tema claro y oscuro, haga clic en el menú desplegable junto a su nombre de usuario.

Soporte para recopiladores de datos
Hemos realizado algunas mejoras en los recopiladores de datos de Cloud Insights . A continuación se presentan algunos puntos destacados:
-
Nuevo recopilador para Amazon FSx para ONTAP
septiembre de 2021
Las políticas de rendimiento ahora son monitores
Los monitores y las alertas han reemplazado a las políticas de rendimiento y las infracciones en Cloud Insights. "Alertas con monitores" Proporciona mayor flexibilidad y conocimiento sobre posibles problemas o tendencias en su entorno.
Sugerencias de autocompletar, comodines y expresiones en monitores
Al crear un monitor para alertas, escribir un filtro ahora es predictivo, lo que le permite buscar y encontrar fácilmente las métricas o los atributos de su monitor. Además, se le ofrece la opción de crear un filtro comodín basado en el texto que escriba.

Agente Telegraf actualizado
El agente para la ingestión de datos de integración de Telegraf se ha actualizado a la versión 1.19.3, con mejoras de rendimiento y seguridad. Los usuarios que deseen actualizar pueden consultar la sección de actualización correspondiente del"Instalación del agente" documentación. Las versiones anteriores del agente continuarán funcionando sin necesidad de ninguna acción por parte del usuario.
Soporte para recopiladores de datos
Hemos realizado algunas mejoras en los recopiladores de datos de Cloud Insights . A continuación se presentan algunos puntos destacados:
-
El recopilador de Microsoft Hyper-V ahora usa PowerShell en lugar de WMI
-
Las máquinas virtuales de Azure y el recopilador de VHD ahora son hasta 10 veces más rápidos gracias a las llamadas paralelas
-
HPE Nimble ahora admite configuraciones federadas e iSCSI
Y como siempre estamos mejorando la recopilación de datos, aquí hay otros cambios recientes que vale la pena destacar:
-
Nuevo colector para EMC Powerstore
-
Nuevo colector para Hitachi Ops Center
-
Nuevo recopilador para Hitachi Content Platform
-
Recopilador ONTAP mejorado para informar sobre grupos de tejidos
-
ANF mejorado con rendimiento de volumen y pool de almacenamiento
-
EMC ECS mejorado con nodos de almacenamiento y rendimiento de almacenamiento, así como el recuento de objetos en depósitos
-
EMC Isilon mejorado con nodo de almacenamiento y métricas Qtree
-
EMC Symetrix mejorado con métricas de límite de calidad de servicio de volumen
-
Número de serie principal de IBM SVC mejorado y EMC PowerStore con nodos de almacenamiento
agosto de 2021
Nueva interfaz de usuario de la página de auditoría
El"Página de auditoría" Proporciona una interfaz más limpia y ahora permite la exportación de eventos de auditoría a un archivo .CSV.
Gestión mejorada de roles de usuario
Cloud Insights ahora permite una libertad aún mayor para asignar roles de usuario y controles de acceso. Ahora es posible asignar a los usuarios permisos granulares para monitoreo, informes y Cloud Secure por separado.
Esto significa que puede permitir que más usuarios tengan acceso administrativo a las funciones de monitoreo, optimización e informes y, al mismo tiempo, restringir el acceso a sus datos confidenciales de auditoría y actividad de Cloud Secure solo a aquellos que lo necesitan.
"Descubra más"sobre los diferentes niveles de acceso en la documentación de Cloud Insights .
junio de 2021
Sugerencias de autocompletar, comodines y expresiones en filtros
Con esta versión de Cloud Insights, ya no necesita conocer todos los nombres y valores posibles para filtrar en una consulta o widget. Al filtrar, simplemente puede comenzar a escribir y Cloud Insights sugerirá valores basados en su texto. Ya no es necesario buscar nombres de aplicaciones o atributos de Kubernetes con anticipación solo para encontrar los que desea mostrar en su widget.
A medida que escribe en un filtro, este muestra una lista inteligente de resultados entre los que puede elegir, así como la opción de crear un filtro comodín basado en el texto actual. Al seleccionar esta opción se devolverán todos los resultados que coincidan con la expresión comodín. Por supuesto, también puede seleccionar varios valores individuales que desee agregar al filtro.

Además, puede crear expresiones en un filtro usando NOT u OR, o puede seleccionar la opción "Ninguno" para filtrar valores nulos en el campo.
Leer más sobre"opciones de filtrado" en consultas y widgets.
API disponibles por edición
Las potentes API de Cloud Insights son más accesibles que nunca, y las API de alertas ahora están disponibles en las ediciones Estándar y Premium. Las siguientes API están disponibles para cada edición:
| Categoría API | Básica | Estándar | De primera calidad |
|---|---|---|---|
Unidad de Adquisiciones |
|
|
|
Recopilación de datos |
|
|
|
Alertas |
|
|
|
Activos |
|
|
|
Ingestión de datos |
|
|
Visibilidad de pods y PV de Kubernetes
Cloud Insights brinda visibilidad del almacenamiento back-end para sus entornos de Kubernetes, lo que le brinda información sobre sus pods de Kubernetes y volúmenes persistentes (PV). Ahora puede realizar un seguimiento de los contadores de PV, como IOPS, latencia y rendimiento, desde el uso de un solo Pod a través de un contador de PV hasta un PV y hasta el dispositivo de almacenamiento de back-end.
En una página de destino de Volumen o Volumen interno, se muestran dos tablas nuevas:

Tenga en cuenta que para aprovechar estas nuevas tablas, se recomienda desinstalar su agente de Kubernetes actual e instalarlo desde cero. También debe instalar Kube-State-Metrics versión 2.1.0 o posterior.
Enlaces de nodo a máquina virtual de Kubernetes
En una página de nodo de Kubernetes, ahora puede hacer clic para abrir la página de VM del nodo. La página de VM también incluye un enlace al nodo mismo.

Monitores de alerta que reemplazan las políticas de rendimiento
Para habilitar los beneficios adicionales de múltiples umbrales, entrega de alertas por correo electrónico y webhook, alertas sobre todas las métricas mediante una única interfaz y más, Cloud Insights convertirá a los clientes de la Edición Estándar y Premium de Políticas de rendimiento a Monitores durante los meses de julio y agosto de 2021. Obtenga más información sobre"Alertas y monitores" y permanezca atento a este emocionante cambio.
Cloud Secure admite NFS
Cloud Secure ahora admite NFS para la recopilación de datos de ONTAP . Supervise el acceso de usuarios de SMB y NFS para proteger sus datos de ataques de ransomware. Además, Cloud Secure admite directorios de usuarios LDAP y Active Directory para la recopilación de atributos de usuario NFS.
Purga de instantáneas de Cloud Secure
Cloud Secure elimina automáticamente las instantáneas según la configuración de purga de instantáneas, para ahorrar espacio de almacenamiento y reducir la necesidad de eliminar instantáneas manualmente.

Velocidad de recopilación de datos Cloud Secure
Un único sistema de agente recopilador de datos ahora puede publicar hasta 20.000 eventos por segundo en Cloud Secure.
mayo de 2021
Estos son algunos de los cambios que hemos realizado en abril:
Agente Telegraf actualizado
El agente de ingestión de datos de integración de Telegraf se ha actualizado a la versión 1.17.3, con mejoras de rendimiento y seguridad. Los usuarios que deseen actualizar pueden consultar la sección de actualización correspondiente del"Instalación del agente" documentación. Las versiones anteriores del agente continuarán funcionando sin necesidad de ninguna acción por parte del usuario.
Agregar acciones correctivas a una alerta
Ahora puede agregar una descripción opcional, así como información adicional y/o acciones correctivas al crear o modificar un Monitor completando la sección Agregar una descripción de alerta. La descripción se enviará con la alerta. El campo información y acciones correctivas puede brindar pasos detallados y orientación para abordar las alertas y se mostrará en la sección de resumen de la página de inicio de la alerta.

API de Cloud Insights para todas las ediciones
El acceso a la API ahora está disponible en todas las ediciones de Cloud Insights. Los usuarios de la edición básica ahora pueden automatizar acciones para unidades de adquisición y recopiladores de datos, y los usuarios de la edición estándar pueden consultar métricas e ingerir métricas personalizadas. La edición Premium continúa permitiendo el uso completo de todas las categorías de API.
| Categoría API | Básica | Estándar | De primera calidad |
|---|---|---|---|
Unidad de Adquisiciones |
|
|
|
Recopilación de datos |
|
|
|
Activos |
|
|
|
Ingestión de datos |
|
|
|
Almacén de datos |
|
Para obtener detalles sobre el uso de la API, consulte la"Documentación de API" .
abril de 2021
Gestión más sencilla de los monitores
"Agrupación de monitores"Simplifica la gestión de monitores en su entorno. Ahora es posible agrupar varios monitores y pausarlos como uno solo. Por ejemplo, si hay una actualización en curso en una pila de infraestructura, puede pausar las alertas de todos esos dispositivos con un solo clic.
Los grupos de monitores son la primera parte de una nueva y emocionante función que aporta una mejor gestión de los dispositivos ONTAP a Cloud Insights.

Opciones de alerta mejoradas mediante webhooks
Muchas aplicaciones comerciales lo admiten"Webhooks" como una interfaz de entrada estándar. Cloud Insights ahora admite muchos de estos canales de distribución y proporciona plantillas predeterminadas para Slack, PagerDuty, Teams y Discord, además de proporcionar webhooks genéricos personalizables para admitir muchas otras aplicaciones.

Identificación mejorada del dispositivo
Para mejorar la supervisión y la resolución de problemas, así como para ofrecer informes precisos, es útil comprender los nombres de los dispositivos en lugar de sus direcciones IP u otros identificadores. Cloud Insights ahora incorpora una forma automática de identificar los nombres de los dispositivos de almacenamiento y host físicos en el entorno, utilizando un enfoque basado en reglas llamado"Resolución del dispositivo" , disponible en el menú Administrar.
¡Pediste más!
Una solicitud popular de los clientes ha sido tener más opciones predeterminadas para visualizar el rango de datos, por lo que hemos agregado las siguientes cinco nuevas opciones que ahora están disponibles en todo el servicio a través del selector de rango de tiempo:
-
Últimos 30 minutos
-
Últimas 2 horas
-
Últimas 6 horas
-
Últimas 12 horas
-
Últimos 2 días
Varias suscripciones en un entorno de Cloud Insights
A partir del 2 de abril, Cloud Insights admite múltiples suscripciones del mismo tipo de edición para un cliente en una sola instancia de Cloud Insights . Esto permite a los clientes combinar partes de su suscripción a Cloud Insights con compras de infraestructura. Comuníquese con el departamento de ventas de NetApp para obtener ayuda con varias suscripciones.
Elige tu camino
Al configurar Cloud Insights, ahora puede elegir si desea comenzar con Monitoreo y alertas o con Detección de ransomware y amenazas internas. Cloud Insights configurará su entorno inicial en función de la ruta que elija. Podrás configurar la otra ruta en cualquier momento posteriormente.
Incorporación Cloud Secure más sencilla
Y es más fácil que nunca comenzar a utilizar Cloud Secure, con una nueva lista de verificación de configuración paso a paso.

¡Como siempre, nos encanta escuchar tus sugerencias! Envíelos a ng-cloudinsights-customerfeedback@netapp.com.
febrero de 2021
Agente Telegraf actualizado
El agente para la ingestión de datos de integración de Telegraf se ha actualizado a la versión 1.17.0, que incluye correcciones de vulnerabilidades y errores.
Analizador de costos de la nube
Experimente el poder de Spot de NetApp con Cloud Cost, que proporciona un análisis de costos detallado del gasto pasado, presente y estimado, brindando visibilidad del uso de la nube en su entorno. El panel de costos de la nube ofrece una visión clara de los gastos de la nube y un desglose de las cargas de trabajo, cuentas y servicios individuales.
Cloud Cost puede ayudar con estos importantes desafíos:
-
Seguimiento y monitorización de sus gastos en la nube
-
Identificación de desperdicios y áreas potenciales de optimización
-
Entrega de elementos de acción ejecutables
Cloud Cost se centra en la monitorización. Actualice a la cuenta completa Spot de NetApp para permitir el ahorro automático de costos y la optimización del entorno.
Consulta de objetos con valores nulos mediante filtros
Cloud Insights ahora permite buscar atributos y métricas que tengan valores nulos o ninguno mediante el uso de filtros. Puede realizar este filtrado en cualquier atributo/métrica en los siguientes lugares:
-
En la página de consulta
-
En los widgets del panel y las variables de página
-
En la página de la lista de alertas
-
Al crear monitores
Para filtrar valores nulos/ninguno, simplemente seleccione la opción Ninguno cuando aparezca en el menú desplegable de filtro apropiado.

Soporte multirregional
A partir de hoy ofrecemos el servicio Cloud Insights en diferentes regiones del mundo, lo que facilita el rendimiento y aumenta la seguridad para los clientes ubicados fuera de los Estados Unidos. Cloud Insights/ Cloud Secure almacena información según la región en la que se crea su entorno.
Hacer clic"aquí" Para más información.
enero de 2021
Métricas ONTAP adicionales renombradas
Como parte de nuestro esfuerzo continuo por mejorar la eficiencia de la recopilación de datos de los sistemas ONTAP , se han cambiado el nombre de las siguientes métricas de ONTAP .
Si tiene widgets o consultas de panel existentes que utilizan alguna de estas métricas, deberá editarlos o volver a crearlos para usar los nuevos nombres de métricas.
| Nombre de la métrica anterior | Nuevo nombre de métrica |
|---|---|
netapp_ontap.disk_constituent.total_transferencias |
netapp_ontap.disk_constituent.total_iops |
netapp_ontap.disk.transferencias totales |
netapp_ontap.disk.total_iops |
netapp_ontap.fcp_lif.read_data |
netapp_ontap.fcp_lif.rendimiento de lectura |
netapp_ontap.fcp_lif.write_data |
netapp_ontap.fcp_lif.rendimiento de escritura |
netapp_ontap.iscsi_lif.read_data |
netapp_ontap.iscsi_lif.rendimiento de lectura |
netapp_ontap.iscsi_lif.write_data |
netapp_ontap.iscsi_lif.rendimiento_de_escritura |
netapp_ontap.lif.recv_data |
rendimiento de netapp_ontap.lif.recv |
netapp_ontap.lif.enviados_datos |
netapp_ontap.lif.rendimiento_enviado |
netapp_ontap.lun.read_data |
rendimiento de lectura de netapp_ontap.lun |
netapp_ontap.lun.write_data |
rendimiento de escritura de netapp_ontap.lun |
netapp_ontap.nic_common.rx_bytes |
rendimiento de netapp_ontap.nic_common.rx |
netapp_ontap.nic_common.tx_bytes |
rendimiento de netapp_ontap.nic_common.tx |
netapp_ontap.path.leer_datos |
netapp_ontap.path.rendimiento_de_lectura |
netapp_ontap.path.write_data |
netapp_ontap.path.rendimiento_de_escritura |
netapp_ontap.path.total_data |
netapp_ontap.path.rendimiento total |
netapp_ontap.policy_group.read_data |
netapp_ontap.policy_group.rendimiento_de_lectura |
netapp_ontap.policy_group.write_data |
netapp_ontap.policy_group.write_throughput |
netapp_ontap.policy_group.otros_datos |
netapp_ontap.policy_group.other_throughput |
netapp_ontap.policy_group.total_data |
netapp_ontap.policy_group.rendimiento total |
netapp_ontap.system_node.disk_data_read |
netapp_ontap.system_node.rendimiento_del_disco_lectura |
netapp_ontap.system_node.disk_data_written |
netapp_ontap.system_node.disk_throughput_escrito |
netapp_ontap.system_node.hdd_lectura de datos |
netapp_ontap.system_node.hdd_rendimiento_lectura |
netapp_ontap.system_node.hdd_datos_escritos |
rendimiento del disco duro netapp_ontap.system_node.hdd_escrito |
netapp_ontap.system_node.ssd_data_read |
netapp_ontap.system_node.ssd_rendimiento_lectura |
netapp_ontap.system_node.ssd_data_written |
rendimiento de netapp_ontap.system_node.ssd_escrito |
netapp_ontap.system_node.net_data_recv |
recepción de rendimiento de netapp_ontap.system_node.net |
netapp_ontap.system_node.net_datos_enviados |
netapp_ontap.system_node.net_throughput_sent |
netapp_ontap.system_node.fcp_data_recv |
recepción de rendimiento de netapp_ontap.system_node.fcp |
netapp_ontap.system_node.fcp_data_sent |
netapp_ontap.system_node.fcp_rendimiento_enviado |
netapp_ontap.volume_node.cifs_lectura_datos |
rendimiento de lectura de netapp_ontap.volume_node.cifs |
netapp_ontap.volume_node.cifs_write_data |
rendimiento de escritura netapp_ontap.volume_node.cifs |
netapp_ontap.volume_node.nfs_read_data |
rendimiento de lectura de netapp_ontap.volume_node.nfs |
netapp_ontap.volume_node.nfs_write_data |
rendimiento de escritura de netapp_ontap.volume_node.nfs |
netapp_ontap.volume_node.iscsi_read_data |
rendimiento de lectura de netapp_ontap.volume_node.iscsi |
netapp_ontap.volume_node.iscsi_write_data |
rendimiento de escritura iscsi de netapp_ontap.volume_node |
netapp_ontap.volume_node.fcp_read_data |
rendimiento de lectura de netapp_ontap.volume_node.fcp |
netapp_ontap.volume_node.fcp_write_data |
rendimiento de escritura de netapp_ontap.volume_node.fcp |
netapp_ontap.volume.read_data |
rendimiento de lectura del volumen de netapp_ontap |
netapp_ontap.volume.write_data |
rendimiento de escritura de netapp_ontap.volume |
netapp_ontap.workload.leer_datos |
netapp_ontap.workload.rendimiento de lectura |
netapp_ontap.workload.write_data |
netapp_ontap.workload.rendimiento_de_escritura |
netapp_ontap.workload_volume.read_data |
netapp_ontap.volumen_de_carga_de_trabajo.rendimiento_de_lectura |
netapp_ontap.workload_volume.write_data |
netapp_ontap.volumen_de_carga_de_trabajo.rendimiento_de_escritura |
Nuevo explorador de Kubernetes
El"Explorador de Kubernetes" Proporciona una vista de topología simple de los clústeres de Kubernetes, lo que permite que incluso los no expertos identifiquen rápidamente problemas y dependencias, desde el nivel del clúster hasta el contenedor y el almacenamiento.
Se puede explorar una amplia variedad de información utilizando los detalles detallados del Explorador de Kubernetes para conocer el estado, el uso y la salud de los clústeres, nodos, pods, contenedores y almacenamiento en su entorno de Kubernetes.

diciembre de 2020
Instalación más sencilla de Kubernetes
La instalación del agente de Kubernetes se ha simplificado para requerir menos interacciones del usuario. "Instalación del agente de Kubernetes" Ahora incluye la recopilación de datos de Kubernetes.
noviembre de 2020
Paneles adicionales
Los siguientes nuevos paneles centrados en ONTAP se han agregado a la galería y están disponibles para importar:
-
ONTAP: Rendimiento y capacidad de agregados
-
ONTAP FAS/ AFF - Utilización de la capacidad
-
ONTAP FAS/ AFF - Capacidad del clúster
-
ONTAP FAS/ AFF - Eficiencia
-
ONTAP FAS/ AFF - Rendimiento de FlexVol
-
ONTAP FAS/ AFF - Puntos operativos/óptimos del nodo
-
ONTAP FAS/ AFF - Eficiencias de capacidad pre-post
-
ONTAP: Actividad del puerto de red
-
ONTAP: Rendimiento de los protocolos de nodo
-
ONTAP: Rendimiento de la carga de trabajo del nodo (frontend)
-
ONTAP: Procesador
-
ONTAP: Rendimiento de la carga de trabajo de SVM (frontend)
-
ONTAP: Rendimiento de carga de trabajo de volumen (frontend)
Cambiar el nombre de las columnas en los widgets de tabla
Puede cambiar el nombre de las columnas en la sección Métricas y atributos de un widget de tabla abriendo el widget en modo Edición y haciendo clic en el menú en la parte superior de la columna. Ingrese el nuevo nombre y haga clic en Guardar, o haga clic en Restablecer para restablecer la columna al nombre original.
Tenga en cuenta que esto solo afecta el nombre para mostrar de la columna en el widget de tabla; el nombre de la métrica/atributo no cambia en los datos subyacentes en sí.

octubre de 2020
Expansión predeterminada de datos de integración
La agrupación de widgets de tabla ahora permite expansiones predeterminadas de métricas de Kubernetes, ONTAP Advanced Data y Agent Node. Por ejemplo, si agrupa los Nodos de Kubernetes por Clúster, verá una fila en la tabla para cada clúster. Luego, puede expandir cada fila del clúster para ver una lista de los objetos del nodo.
Soporte técnico de la edición básica
El soporte técnico ahora está disponible para los suscriptores de Cloud Insights Basic Edition además de las ediciones Standard y Premium. Además, Cloud Insights ha simplificado el flujo de trabajo para crear un ticket de soporte de NetApp .
API pública Cloud Secure
Cloud Secure admite"API REST" para acceder a la información de actividad y alertas. Esto se logra mediante el uso de tokens de acceso API, creados a través de la interfaz de usuario de administración Cloud Secure , que luego se utilizan para acceder a las API REST. La documentación de Swagger para estas API REST está integrada con Cloud Secure.
septiembre de 2020
Página de consulta con datos de integración
La página de consulta de Cloud Insights admite datos de integración (es decir, de Kubernetes, ONTAP Advanced Metrics, etc.). Al trabajar con datos de integración, la tabla de resultados de la consulta muestra una vista de "Pantalla dividida", con el objeto/agrupación en el lado izquierdo y los datos del objeto (atributos/métricas) en el lado derecho. También puede elegir varios atributos para agrupar los datos de integración.

Formato de visualización de unidades en el widget de tabla
El formato de visualización de unidades ahora está disponible en los widgets de tabla para las columnas que muestran datos métricos/contadores (por ejemplo, gigabytes, MB/segundo, etc.). Para cambiar la unidad de visualización de una métrica, haga clic en el menú de "tres puntos" en el encabezado de la columna y seleccione "Visualización de unidad". Podrás elegir entre cualquiera de las unidades disponibles. Las unidades disponibles variarán según el tipo de datos métricos en la columna de visualización.

Página de detalles de la unidad de adquisición
Las unidades de adquisición ahora tienen su propia página de inicio, que proporciona detalles útiles para cada AU, así como información para ayudar con la resolución de problemas. El"Página de detalles de AU" Proporciona enlaces a los recopiladores de datos de la AU, así como información útil sobre el estado.
Dependencia de Docker Cloud Secure eliminada
Se ha eliminado la dependencia de Cloud Secure de Docker. Docker ya no es necesario para la instalación del agente Cloud Secure .
Informes de roles de usuario
Si tiene Cloud Insights Premium Edition con Reporting, cada usuario de Cloud Insights en su entorno también tiene un inicio de sesión único (SSO) en la aplicación Reporting (es decir, Cognos); al hacer clic en el enlace Reports en el menú, iniciarán sesión automáticamente en Reporting.
Su rol de usuario en Cloud Insights determina su"Rol de usuario de informes" :
Rol de Cloud Insights |
Rol de informe |
Permisos de informes |
Invitado |
Consumidor |
Puede ver, programar y ejecutar informes y establecer preferencias personales como idiomas y zonas horarias. Los consumidores no pueden crear informes ni realizar tareas administrativas. |
Usuario |
Autor |
Puede realizar todas las funciones del consumidor, así como crear y administrar informes y paneles. |
Administrador |
Administrador |
Puede realizar todas las funciones de autor, así como todas las tareas administrativas, como la configuración de informes y el apagado y reinicio de las tareas de informes. |
|
|
Los informes de Cloud Insights están disponibles para entornos de 500 MU o más. |
|
|
Si usted es un cliente actual de la Edición Premium y desea conservar sus informes, lea esto"Nota importante para clientes existentes" . |
Nueva categoría de API para la ingestión de datos
Cloud Insights ha agregado una categoría de API de Ingestión de datos, que le brinda un mayor control sobre los datos y agentes personalizados. Puede encontrar documentación detallada para esta y otras categorías de API en Cloud Insights navegando a Admin > Acceso a API y haciendo clic en el enlace Documentación de API. También puede adjuntar un comentario a la AU en el campo Nota, que se muestra en la página de detalles de la AU, así como en la página de lista de AU.
agosto de 2020
Monitoreo y alerta
Además de la capacidad actual de establecer políticas de rendimiento para objetos de almacenamiento, máquinas virtuales, EC2 y puertos, Cloud Insights Standard Edition ahora incluye la capacidad de"configurar monitores" para umbrales en datos de integración para Kubernetes, métricas avanzadas de ONTAP y complementos de Telegraf. Simplemente crea un monitor para cada métrica de objeto que desea que active alertas, establece las condiciones para los umbrales de nivel de advertencia o nivel crítico y especifica los destinatarios de correo electrónico deseados para cada nivel. Luego puedes"ver y administrar alertas" para rastrear tendencias o solucionar problemas.

julio de 2020
Acción Cloud Secure Tomar una instantánea
Cloud Secure protege sus datos tomando automáticamente una instantánea cuando se detecta actividad maliciosa, lo que garantiza que sus datos estén respaldados de forma segura.
Puede definir políticas de respuesta automatizadas que tomen una instantánea cuando se detecte un ataque de ransomware u otra actividad anormal del usuario. También puede tomar una instantánea manualmente desde la página de alerta.
Instantánea automática tomada:
Instantánea manual:
Actualizaciones de métricas/contadores
Los siguientes contadores de capacidad están disponibles para su uso en la interfaz de usuario de Cloud Insights y la API REST. Anteriormente, estos contadores solo estaban disponibles para el almacén de datos/informes.
| Tipo de objeto | Encimera |
|---|---|
Almacenamiento |
Capacidad - Capacidad bruta de repuesto - Capacidad bruta fallida |
Pool de almacenamiento |
Capacidad de datos - Capacidad de datos utilizada - Total Otra capacidad - Capacidad utilizada Otra capacidad - Capacidad total - Capacidad bruta - Límite flexible |
Volumen interno |
Capacidad de datos - Usada Capacidad de datos - Total Otra capacidad - Usada Otra capacidad - Total Capacidad guardada de clon - Total |
Detección de posibles ataques Cloud Secure
Cloud Secure ahora detecta ataques potenciales como ransomware. Haga clic en una alerta en la página de lista de alertas para abrir una página de detalles que muestra lo siguiente:
-
Hora del ataque
-
Actividad de usuario y archivo asociada
-
Medidas tomadas
-
Información adicional para ayudar a rastrear posibles violaciones de seguridad
Página de alertas que muestra un posible ataque de ransomware:
Página de detalles de un posible ataque de ransomware:
Suscríbete a la Edición Premium a través de AWS
Durante su prueba de Cloud Insights, puede"autosuscribirse" a través de AWS Marketplace a Cloud Insights Standard Edition o Premium Edition. Anteriormente, solo podías autosuscribirte a través de AWS Marketplace únicamente a la Edición Estándar.
Widget de tabla mejorado
El widget Tabla de la página del panel/activo incluye las siguientes mejoras:
-
Vista de "Pantalla dividida": los widgets de tabla muestran el objeto/grupo en el lado izquierdo y los datos del objeto (atributos/métricas) en el lado derecho.

-
Agrupación de atributos múltiples: para los datos de integración (Kubernetes, ONTAP Advanced Metrics, Docker, etc.), puede elegir varios atributos para agrupar. Los datos se muestran según los atributos de agrupación que elija.
Agrupación con datos de integración (mostrado en modo de edición):

-
La agrupación de datos de infraestructura (almacenamiento, EC2, VM, puertos, etc.) se realiza mediante un único atributo como antes. Al agrupar por un atributo que no es el objeto, la tabla le permitirá expandir la fila del grupo para ver todos los objetos dentro del grupo.
Agrupación con datos de infraestructura (mostrados en modo de visualización):

Filtrado de métricas
Además de filtrar los atributos de un objeto en un widget, ahora también puedes filtrar por métricas.

Al trabajar con datos de integración (Kubernetes, ONTAP Advanced Data, etc.), el filtrado de métricas elimina los puntos de datos individuales o no coincidentes de la serie de datos graficados, a diferencia de los datos de infraestructura (almacenamiento, VM, puertos, etc.) donde los filtros funcionan en el valor agregado de la serie de datos y potencialmente eliminan todo el objeto del gráfico.

Datos de contador avanzado de ONTAP
Cloud Insights aprovecha los Datos de contador avanzados específicos de ONTAP de NetApp, que proporcionan una gran cantidad de contadores y métricas recopiladas de los dispositivos ONTAP . Los datos de contador avanzado de ONTAP están disponibles para todos los clientes de NetApp ONTAP . Estas métricas permiten una visualización personalizada y de amplio alcance en los widgets y paneles de Cloud Insights .
Los contadores avanzados de ONTAP se pueden encontrar buscando "netapp_ontap" en la consulta del widget y seleccionando entre los contadores.

Puede refinar su búsqueda escribiendo partes adicionales del nombre del contador. Por ejemplo:
-
vida
-
agregar
-
offbox_vscan_servidor
-
y más

Tenga en cuenta lo siguiente:
-
La recopilación de datos avanzada se habilitará de forma predeterminada para los nuevos recopiladores de datos de ONTAP . Para habilitar la recopilación de datos avanzada para sus recopiladores de datos ONTAP existentes, edite el recopilador de datos y expanda la sección Configuración avanzada.
-
La recopilación de datos avanzada no está disponible para ONTAP de 7 modos.
Paneles de control de contadores avanzados
Cloud Insights viene con una variedad de paneles prediseñados para ayudarlo a comenzar a visualizar los contadores avanzados de ONTAP para temas como Rendimiento agregado, Carga de trabajo de volumen, Actividad del procesador y más. Si tiene al menos un recopilador de datos ONTAP configurado, estos se pueden importar desde la Galería del panel en cualquier página de lista del panel.
Más información
Puede encontrar más información sobre ONTAP Advanced Data en los siguientes enlaces:
-
https://mysupport.netapp.com/site/tools/tool-eula/netapp-harvest(Nota: Deberá iniciar sesión en el soporte de NetApp )
Menú de Políticas y Violaciones
Las políticas de rendimiento y las infracciones ahora se encuentran en el menú Alertas. Las funcionalidades de políticas y violaciones no se modifican.

Agente Telegraf actualizado
El agente para la ingestión de datos de integración de Telegraf se ha actualizado a"versión 1.14" , que incluye correcciones de errores, correcciones de seguridad y nuevos complementos.
Nota: Al configurar un recopilador de datos de Kubernetes en la plataforma Kubernetes, es posible que vea un error "Estado HTTP 403 Prohibido" en el registro, debido a permisos insuficientes en el atributo "clusterrole".
Para solucionar este problema, agregue las siguientes líneas resaltadas a la sección rules: del rol del clúster de acceso al punto final y luego reinicie los pods de Telegraf.
rules: - apiGroups: - "" - apps - autoscaling - batch - extensions - policy - rbac.authorization.k8s.io attributeRestrictions: null resources: - nodes/metrics - nodes/proxy <== Add this line - nodes/stats - pods <== Add this line verbs: - get - list <== Add this line
junio de 2020
Informes de errores del recopilador de datos simplificados
Informar un error del recopilador de datos es más fácil con el botón Enviar informe de error en la página del recopilador de datos. Al hacer clic en el botón, se envía información básica sobre el error a NetApp y se inicia una investigación del problema. Una vez presionado, Cloud Insights reconoce que se ha notificado a NetApp y el botón Informe de error se deshabilita para indicar que se ha enviado un informe de error para ese recopilador de datos. El botón permanece deshabilitado hasta que se actualice la página del navegador.

Mejoras de widgets
Se han realizado las siguientes mejoras en los widgets del panel. Estas mejoras se consideran funciones de vista previa y es posible que no estén disponibles para todos los entornos de Cloud Insights .
-
Nuevo selector de objetos/métricas: los objetos (almacenamiento, disco, puertos, nodos, etc.) y sus métricas asociadas (IOPS, latencia, cantidad de CPU, etc.) ahora están disponibles en widgets en un único menú desplegable inclusivo con una potente capacidad de búsqueda. Puede ingresar varios términos parciales en el menú desplegable y Cloud Insights enumerará todas las métricas de objetos que cumplan esos términos.

-
Agrupación de múltiples etiquetas: al trabajar con datos de integración (Kubernetes, etc.), puede agrupar los datos por múltiples etiquetas/atributos. Por ejemplo, sume el uso de memoria por espacio de nombres de Kubernetes y nombre de contenedor.

mayo de 2020
Informes de roles de usuario
Se han agregado los siguientes roles para informes:
-
Consumidores de Cloud Insights : pueden ejecutar y ver informes
-
Autores de Cloud Insights : pueden realizar las funciones de consumidor, así como crear y administrar informes y paneles.
-
Administradores de Cloud Insights : pueden realizar las funciones de autor, así como todas las tareas administrativas.
Actualizaciones Cloud Secure
Cloud Insights incluye los siguientes cambios recientes de Cloud Secure .
En la página Análisis forense > Análisis forense de actividad, ofrecemos dos vistas para analizar e investigar la actividad del usuario:
-
Vista de actividad, centrada en la actividad del usuario (¿Qué operación? ¿Donde se realiza?)
-
Vista de entidades, centrada en los archivos a los que accedió el usuario.

Además, la notificación por correo electrónico de alerta ahora contiene un enlace directo a la página de alerta.
Agrupación del panel de control
La agrupación del panel permite una mejor"gestión de cuadros de mando" que sean relevantes para usted. Puede agregar paneles relacionados a un grupo para una administración integral de, por ejemplo, su almacenamiento o máquinas virtuales.
Los grupos se personalizan por usuario, por lo que los grupos de una persona pueden ser diferentes a los de otra. Puedes tener tantos grupos como necesites, con tantos o tan pocos paneles en cada grupo como desees.

Fijación del panel de control
Puedes anclar paneles para que tus favoritos siempre aparezcan en la parte superior de la lista.

Modo TV y actualización automática
"Modo TV y actualización automática"permitir la visualización de datos casi en tiempo real en un panel o página de activos:
-
El Modo TV proporciona una pantalla despejada; el menú de navegación está oculto, lo que proporciona más espacio en pantalla para la visualización de sus datos.
-
Los datos en los widgets de los paneles y las páginas de destino de activos se actualizan automáticamente según un intervalo de actualización (tan solo cada 10 segundos) determinado por el rango de tiempo del panel seleccionado (o el rango de tiempo del widget, si está configurado para anular el tiempo del panel).
La combinación del modo TV y la actualización automática proporciona una vista en vivo de sus datos de Cloud Insights , perfecta para demostraciones fluidas o monitoreo interno.
abril de 2020
Nuevas opciones de rango de tiempo en el panel
Las opciones de rango de tiempo para los paneles y otras páginas de información de la nube ahora incluyen Última hora y Últimos 15 minutos.
Actualizaciones Cloud Secure
Cloud Insights incluye los siguientes cambios recientes de Cloud Secure .
-
Mejor reconocimiento de cambios en metadatos de archivos y carpetas para detectar si el usuario cambió el permiso, el propietario o la propiedad del grupo.
-
Exportar informe de actividad del usuario a CSV.
Cloud Secure supervisa y audita todas las operaciones de acceso de los usuarios a archivos y carpetas. La auditoría de actividades le permite cumplir con las políticas de seguridad internas, cumplir con los requisitos de cumplimiento externo como PCI, GDPR y HIPAA, y realizar investigaciones de incidentes de seguridad y violaciones de datos.
Hora predeterminada del panel de control
El rango de tiempo predeterminado para los paneles ahora es de 3 horas en lugar de 24 horas.
Tiempos de agregación optimizados
Optimizado"agregación de tiempo" Los intervalos en los widgets de series de tiempo (gráficos de líneas, splines, áreas y áreas apiladas) son más frecuentes para rangos de tiempo de widgets/paneles de 3 y 24 horas, lo que permite una representación gráfica de datos más rápida.
-
El rango de tiempo de 3 horas se optimiza a un intervalo de agregación de 1 minuto. Anteriormente esto era 5 minutos.
-
El rango de tiempo de 24 horas se optimiza a un intervalo de agregación de 30 minutos. Anteriormente esto era 1 hora.
Aún puedes anular la agregación optimizada estableciendo un intervalo personalizado.
Formato automático de la unidad de visualización
En la mayoría de los widgets, Cloud Insights conoce la unidad base en la que se deben mostrar los valores, por ejemplo, Megabytes, Miles, Porcentaje, Milisegundos (ms), etc., y ahora"formatea automáticamente" el widget a la unidad más legible. Por ejemplo, un valor de datos de 1.234.567.890 bytes se formatearía automáticamente a 1,23 gibibytes. En muchos casos, Cloud Insights conoce el mejor formato para los datos que se adquieren. En los casos donde no se conoce el mejor formato, o en widgets donde se desea anular el formato automático, se puede elegir el formato que se desee.

Importar anotaciones mediante API
Con la potente API de Cloud Insights Premium Edition, ahora puede"importar anotaciones" y asignarlos a objetos mediante un archivo .CSV. También puede importar aplicaciones y asignar entidades comerciales de la misma manera.

Selector de widgets más simple
Añadir widgets a paneles y páginas de destino de recursos es más fácil gracias a un nuevo selector de widgets que muestra todos los tipos de widgets en una sola vista, por lo que el usuario ya no necesita desplazarse por la lista para encontrar el que desea agregar. Los widgets relacionados se agrupan por colores y proximidad en el nuevo selector.

febrero de 2020
API con Edición Premium
Cloud Insights Premium Edition viene con un"API potente" que se puede utilizar para integrar Cloud Insights con otras aplicaciones, como CMDB u otros sistemas de tickets.
Puede encontrar información detallada basada en Swagger en Admin > Acceso API, en el enlace Documentación API. Swagger proporciona una breve descripción e información de uso de la API y le permite probar cada API en su entorno.
La API de Cloud Insights utiliza tokens de acceso para proporcionar acceso basado en permisos a categorías de API, como ACTIVOS o COLECCIÓN.

Sondeo inicial después de agregar un recopilador de datos
Anteriormente, después de configurar un nuevo recopilador de datos, Cloud Insights sondeaba el recopilador de datos inmediatamente para recopilar datos de inventario, pero esperaba hasta el intervalo de sondeo de rendimiento configurado (normalmente 15 minutos) para recopilar datos de rendimiento iniciales. Luego esperaría otro intervalo antes de iniciar la segunda encuesta de rendimiento, lo que significaba que tomaría hasta 30 minutos antes de que se adquirieran datos significativos de un nuevo recolector de datos.
Recopilador de datos"votación" Se ha mejorado mucho, de modo que la encuesta de rendimiento inicial se produce inmediatamente después de la encuesta de inventario, y la segunda encuesta de rendimiento se produce unos segundos después de completarse la primera. Esto permite que Cloud Insights comience a mostrar datos útiles en paneles y gráficos en muy poco tiempo.
Este comportamiento de encuesta también ocurre después de editar la configuración de un recopilador de datos existente.
Duplicación de widgets más sencilla
Es más fácil que nunca crear una copia de un widget en un panel o página de destino. En el modo de edición del panel, haga clic en el menú del widget y seleccione Duplicar. Se inicia el editor de widgets, rellenado previamente con la configuración del widget original y con un sufijo “copia” en el nombre del widget. Puede realizar fácilmente los cambios necesarios y guardar el nuevo widget. El widget se colocará en la parte inferior de tu panel y podrás posicionarlo según lo necesites. Recuerde guardar su panel de control cuando se hayan completado todos los cambios.

Inicio de sesión único (SSO)
Con Cloud Insights Premium Edition, los administradores pueden habilitar *"Inicio de sesión único" * Acceso (SSO) a Cloud Insights para todos los usuarios de su dominio corporativo, sin tener que invitarlos individualmente. Con SSO habilitado, cualquier usuario con la misma dirección de correo electrónico del dominio puede iniciar sesión en Cloud Insights usando sus credenciales corporativas.
|
|
SSO solo está disponible en Cloud Insights Premium Edition y debe configurarse antes de poder habilitarlo para Cloud Insights. La configuración de SSO incluye"Federación de identidad" a través de NetApp Cloud Central. La federación permite que los usuarios de inicio de sesión único accedan a sus cuentas de NetApp Cloud Central utilizando credenciales de su directorio corporativo. |
enero de 2020
Documentación de Swagger para la API REST
Swagger explica cada API REST disponible en Cloud Insights, así como su uso y sintaxis. La información sobre las API de Cloud Insights está disponible en"documentación" .
Barra de progreso de tutoriales de funciones
La lista de verificación de tutoriales de funciones se ha movido al banner superior y ahora incluye un indicador de progreso. Los tutoriales están disponibles para cada usuario hasta que se descarten y siempre están disponibles en Cloud Insights."documentación" .

Cambios en la unidad de adquisición
Al instalar una unidad de adquisición (AU) en un host o una máquina virtual que tiene el mismo nombre que una AU ya instalada, Cloud Insights garantiza un nombre único agregando al nombre de la AU "_1", "_2", etc. Esto también ocurre al desinstalar y reinstalar una AU de la misma máquina virtual sin eliminarla primero de Cloud Insights. ¿Quieres un nombre de AU completamente diferente? No hay problema; las AU se pueden renombrar después de la instalación.
Agregación de tiempo optimizada en widgets
En los widgets, puedes elegir entre un intervalo de agregación de tiempo Optimizado o un intervalo Personalizado que configures. La agregación optimizada selecciona automáticamente el intervalo de tiempo correcto en función del rango de tiempo del panel seleccionado (o rango de tiempo del widget, si se anula el tiempo del panel). El intervalo cambia dinámicamente a medida que se modifica el rango de tiempo del panel o del widget.
Proceso simplificado de "Introducción a Cloud Insights"
El proceso para comenzar a utilizar Cloud Insights se ha simplificado para que su primera configuración sea más sencilla y sencilla. Simplemente seleccione un recopilador de datos inicial y siga las instrucciones. Cloud Insights lo guiará en la configuración del recopilador de datos y de cualquier agente o unidad de adquisición necesaria. En la mayoría de los casos, incluso importará uno o más paneles iniciales para que pueda comenzar a obtener información sobre su entorno rápidamente (pero espere hasta 30 minutos para que Cloud Insights recopile datos significativos).
Mejoras adicionales:
-
La instalación de la Unidad de Adquisición es más sencilla y se ejecuta más rápido.
-
Las opciones de recopiladores de datos en orden alfabético hacen que sea más fácil encontrar el que estás buscando.
-
Las instrucciones de configuración del recopilador de datos mejorado son más fáciles de seguir.
-
Los usuarios experimentados pueden omitir el proceso de inicio con solo hacer clic en un botón.
-
Una nueva barra de progreso le muestra dónde se encuentra en el proceso.

