Novità di Data Infrastructure Insights
NetApp migliora e potenzia costantemente i suoi prodotti e servizi. Ecco alcune delle ultime funzionalità e caratteristiche disponibili in Data Infrastructure Insights (in precedenza Cloud Insights).
Dicembre 2025
Controllo dell'accesso alle query con query condivise
Condividi le query che crei con controlli di autorizzazione dettagliati. Selezionare la modalità Visualizzatore di sola lettura per impedire modifiche o la modalità Modifica per consentirle. Le query private sono accessibili ai creatori, mentre le query condivise possono essere sfruttate nelle regole di annotazione o duplicate per casi d'uso specializzati, offrendoti il controllo completo su come le query vengono utilizzate e modificate all'interno della tua organizzazione.

Inoltre, gli utenti con ruolo Ospite possono ora creare e gestire le proprie query private.
Filtraggio migliore durante la gestione dei monitor
Il filtraggio per gli elenchi e i gruppi di Monitor è stato migliorato per aggiungere il supporto dei caratteri jolly, filtri multipli, funzionalità di inclusione/esclusione e altro ancora.

Visualizzazioni della dashboard più pulite
Il design migliorato della dashboard ti aiuta a vedere ciò che conta di più. Maggiore chiarezza visiva con bordi ombreggiati che separano i widget e linee di separazione rimosse per ridurre l'ingombro e consentirti di concentrarti sulle informazioni sui dati. Questi perfezionamenti creano un'esperienza di dashboard più pulita e intuitiva, che consente di individuare tendenze e anomalie in modo più rapido e semplice.
Novembre 2025
Imposta la tua home page personalizzata
Semplifica il tuo flusso di lavoro di monitoraggio giornaliero impostando qualsiasi pagina Data Infrastructure Insights come home page personalizzata. Ogni utente può selezionare una home page diversa per concentrarsi su ciò che è importante per lui: una dashboard critica, avvisi, stato dell'infrastruttura, sicurezza del carico di lavoro o altro ancora.

Rimani organizzato con il raggruppamento automatico della dashboard
Trasforma la tua esperienza con la dashboard con un raggruppamento intelligente che organizza automaticamente le dashboard della Galleria importate in categorie logiche. La nuova funzionalità di raggruppamento semplifica l'importazione dei dashboard e posiziona ciascun dashboard nel gruppo appropriato in base alla sua funzione e alla sua pertinenza per l'ambiente.

Ottobre 2025
Stato di salute dell'infrastruttura: visibilità immediata sui rischi di storage e fabric
Ottieni visibilità immediata sui potenziali rischi per il tuo storage e i tuoi fabric con la nostra nuova funzionalità Infrastructure Health. Un'unica dashboard con codice colore ti offre una visibilità unificata dei rischi, aiutandoti a ridurre al minimo i tempi di inattività e ad alleviare rapidamente le perdite di fatturato.
I punteggi inferiori a 100 indicano potenziali problemi; più basso è il punteggio, meno sane sono le risorse. Raggruppando le risorse per data center o regione per ottenere punteggi di integrità intuitivi e consolidati, è possibile stabilire facilmente le priorità e risolvere i problemi delle aree critiche.

Con un semplice clic, puoi visualizzare informazioni dettagliate in un pannello scorrevole sullo schermo, individuando rapidamente i problemi che richiedono attenzione e mantenendo i tuoi sistemi sicuri e resilienti.

Monitor multi-condizione per avvisi precisi
Riduci il rumore degli avvisi e migliora la precisione del monitoraggio aggiungendo una seconda condizione facoltativa a qualsiasi monitor metrico. Gli avvisi vengono attivati solo quando entrambe le condizioni sono soddisfatte, fornendoti notifiche più mirate che si concentrano sugli scenari che più ti interessano.

Miglioramenti delle query: dettagli degli oggetti a colpo d'occhio
Selezionando una riga nell'elenco dei risultati di una query di un oggetto si apre un pannello dei dettagli per l'oggetto selezionato. Visualizza rapidamente metriche e attributi (la visualizzazione predefinita per le query sugli oggetti), avvisi e modifiche, punteggi di prestazioni e integrità oppure esplora risorse correlate. Tutte le informazioni rilevanti sull'oggetto sono a portata di mano.

Miglioramenti della sicurezza del carico di lavoro
Due nuove API ti offrono un maggiore controllo sul tuo ambiente di sicurezza dei carichi di lavoro:
-
Visualizza e gestisci i gruppi con GET /rest/v1/cloudsecure/activities/groups.
-
Metti in pausa e riprendi i raccoglitori di dati con POST /rest/v1/cloudsecure/collectors/{collector-uuid}/status
Inoltre, i controlli delle autorizzazioni dei ruoli di Workload Security sono ora ancora più sicuri. Grazie al miglioramento della sicurezza, alcuni utenti esistenti potrebbero riscontrare problemi di autorizzazione quando aggiungono un raccoglitore. Confermare i permessi dell'utente seguendo le istruzioni nel"documentazione" .
Agosto 2025
Dati widget mirati a portata di mano
La nuova funzionalità Analizza presente nella maggior parte dei widget consente di analizzare più da vicino i dati di un widget alla volta. Basta fare clic sul pulsante "Analizza" su un widget per aprire una vista dettagliata, in cui è possibile esplorare in modo interattivo i dati sottostanti e ingrandire per ottenere informazioni più approfondite, senza uscire dal contesto della dashboard.

Dashboard di esportazione e importazione
Se gestisci più tenant e hai sviluppato una dashboard utile, puoi esportare la dashboard e importarla in un altro tenant.

Integrazione cloud avanzata: supporto Google Cloud NetApp Volumes (GCNV)
-
Google Cloud NetApp Volumes* (GCNV) è ora pienamente supportato come raccoglitore di dati in DII, completando il nostro ecosistema per il monitoraggio del cloud ibrido. Ottieni visibilità sugli oggetti di archiviazione critici come organizzazioni, pool e volumi nell'intera infrastruttura. Ora puoi monitorare tutti i tuoi ambienti di archiviazione, in locale o nel cloud, da un'unica piattaforma.
Monitoraggio StorageGRID migliorato
La raccolta dei log StorageGRID è ora abilitata per impostazione predefinita, fornendo dati di monitoraggio degli eventi a DII; inoltre, abbiamo ampliato il monitoraggio di StorageGrid con oltre 50 avvisi predefiniti, monitoraggio degli eventi in tempo reale e nuove dashboard per semplificare le complesse operazioni di Storage Grid. Rimani al passo con i problemi grazie a informazioni più approfondite sulle policy del traffico e sulle prestazioni dei bucket.
Supporto del sistema operativo
Oltre a quelli, i seguenti sistemi operativi sono ora supportati con Data Infrastructure Insights Acquisition Units"già supportato" :
-
AlmaLinux (64 bit) 10
-
Red Hat (64 bit) 10
-
Rocky (64 bit) 9.6
Giugno 2025
VM Analyzer: visibilità olistica da VM a storage e risoluzione dei problemi
La funzionalità VM Analyzer di DII fornisce una visione completa ed end-to-end degli ambienti virtualizzati. VM Analyzer semplifica la risoluzione dei problemi mappando l'intero percorso dalle macchine virtuali allo storage, consentendo agli utenti di individuare rapidamente i problemi di prestazioni su dischi virtuali, VM, host, datastore, volumi e storage. Grazie a una visualizzazione intuitiva della topologia, al filtraggio e alle metriche dettagliate delle prestazioni, gli amministratori possono identificare facilmente i colli di bottiglia, analizzare gli squilibri del traffico e ottimizzare le prestazioni complessive dello storage.

Supporto del sistema operativo
Oltre a quelli, i seguenti sistemi operativi sono ora supportati con Data Infrastructure Insights Acquisition Units"già supportato" :
-
Debian (64 bit) 12
-
Oracle Enterprise Linux (64 bit) 9.6
-
Red Hat (64 bit) 9,6
Maggio 2025
Le nuove landing page ti mantengono aggiornato
Le landing page riprogettate presentano tutto ciò di cui hai bisogno: dati riepilogativi, grafici delle prestazioni, correlazioni, avvisi e modifiche, nonché risorse chiave, in un'unica visualizzazione.
Ora puoi risolvere i problemi più velocemente e rimanere aggiornato, senza dover passare da una scheda all'altra o perdere il contesto.

Miglioramenti della sicurezza del carico di lavoro
Webhook ora disponibili per gli avvisi di sicurezza del carico di lavoro
Workload Security ora supporta notifiche webhook pronte all'uso per strumenti come Slack, PagerDuty, Teams e altri. Inoltre, offriamo modelli personalizzabili che consentono di personalizzare il messaggio o di integrarlo con qualsiasi altra applicazione SIEM o di terze parti. Invia gli avvisi critici direttamente ai tuoi flussi di lavoro di sicurezza esistenti, in modo che il tuo team possa indagare e rispondere più rapidamente.

Migrare i collettori di sicurezza del carico di lavoro tra gli agenti
È possibile migrare facilmente un collettore Workload Security da un agente all'altro, consentendo un efficiente bilanciamento del carico dei collettori tra gli agenti. La migrazione è semplice: basta modificare il raccoglitore e selezionare l'agente di destinazione dall'elenco.

Esportazione asincrona .CSV
L'esportazione dei dati in formato .CSV può richiedere da pochi secondi a diverse ore, a seconda della quantità di dati da esportare. Ora Data Infrastructure Insights esporta i dati in modo asincrono, così puoi continuare a lavorare mentre il file .CSV viene compilato.
Visualizza le tue esportazioni .CSV selezionando l'icona "Campana" nella barra degli strumenti in alto a destra.

Aprile 2025
Limiti di anomalia basati su ML nei widget di linea per la risoluzione proattiva dei problemi
Per risolvere i problemi di prestazioni con i widget dei grafici a linee o spline, ora puoi visualizzare i limiti del comportamento previsto accanto alle metriche effettive, consentendoti di distinguere tra tendenze metriche normali e anomale.
L'apprendimento automatico DII con analisi dei dati stagionali stabilisce soglie intelligenti basate su modelli storici. Quando le metriche si discostano dagli intervalli previsti, il sistema le evidenzia come anomalie, consentendo una rapida identificazione dei problemi, riducendo il tempo medio di risoluzione e affrontando i problemi prima che incidano sulle operazioni.

Ottimizza i costi VMware con il supporto di archiviazione VSAN
La nostra funzionalità di ottimizzazione delle VM ora include il supporto per gli ambienti VMWare con storage VSAN. Oltre all'utilizzo di CPU e memoria, l'analisi ora prende in considerazione l'archiviazione VSAN locale per i consigli di recupero, aiutandoti a ridurre ulteriormente i costi di licenza.

Dettagli degli avvisi a portata di mano
Grazie al nuovo pannello scorrevole, analizzare gli avvisi è più facile che mai. Seleziona un avviso per visualizzarne i dettagli e passa facilmente da un avviso all'altro senza perdere il segno durante l'analisi dei problemi.

Esportazione asincrona di analisi forense della sicurezza del carico di lavoro
L'esportazione dei dati forensi può richiedere da pochi secondi a diverse ore, a seconda della quantità di dati da esportare. Workload Security esporta tali dati in modo asincrono, così puoi continuare a lavorare mentre il file .CSV viene compilato.
Notifiche del Data Collector raggruppate in regole
Se hai configurato le notifiche sui raccoglitori di dati, a partire dal 15 aprile tali notifiche verranno gestite nelle Regole di notifica, con un'unica regola per i raccoglitori che hanno destinatari identici. I collezionisti con destinatari diversi avranno regole separate. Le notifiche del collettore esistenti vengono migrate alle regole di notifica.
Marzo 2025
Navigazione contestuale migliorata per una gestione efficiente delle infrastrutture
Risparmia tempo sfruttando Data Infrastructure Insights per l'eccellenza operativa. Stiamo aggiungendo collegamenti al menu contestuale che consentono di passare direttamente da qualsiasi oggetto alla landing page delle risorse per ottenere informazioni sulle prestazioni del dispositivo, a SAN Analyzer per la visualizzazione della topologia di rete, ai registri per la consapevolezza operativa o a Change Analyzer per la gestione della configurazione.
Grazie all'accesso immediato ai dati chiave in più viste, è possibile comprendere più chiaramente e più rapidamente le relazioni tra gli oggetti. Questo flusso di lavoro semplificato accelera il processo decisionale e la risoluzione dei problemi, facendoti risparmiare tempo e migliorando le tue capacità di analisi complessive.

Conserva la cronologia delle risorse rimosse
La nostra funzionalità avanzata di modifica dell'infrastruttura ora conserva la cronologia delle risorse rimosse, come qtree e volumi che sono stati spostati e non sono più disponibili.
Ti manca qualcosa nel tuo puzzle di risoluzione dei problemi? Non più! Vedrai tutto, compresi gli oggetti eliminati contrassegnati con una barra, fornendoti un contesto completo anche dopo la rimozione delle risorse, assicurandoti di non perdere mai elementi critici derivanti da modifiche passate o avvisi lungo il percorso end-to-end.
Il risultato? Tempi di risoluzione più rapidi e decisioni infrastrutturali più affidabili, anche quando le risorse in questione non esistono più.

Aggiornamento tramite pulsante dell'operatore Kubernetes
Vuoi essere sicuro di avere la versione più recente di Kubernetes Operator? Aggiorna l'operatore su richiesta dal menu del cluster DII Kubernetes Collectors. Basta selezionare Aggiorna dal menu e l'operatore verificherà le firme delle immagini, catturerà un'istantanea dell'installazione corrente ed eseguirà l'aggiornamento.
L'aggiornamento tramite pulsante è una funzionalità opzionale e la sua attivazione può essere gestita per ogni cluster.

Test di connettività per i collettori di dati di sicurezza del carico di lavoro di archiviazione
La funzionalità di test della connettività ha lo scopo di aiutare gli utenti finali a identificare le cause specifiche dei guasti durante la configurazione dei raccoglitori di dati in Data Infrastructure Insights (DII) Workload Security. Ciò consente agli utenti di correggere autonomamente i problemi relativi alla comunicazione di rete o ai ruoli mancanti.

Supporto del sistema operativo
Oltre a quelli, i seguenti sistemi operativi sono ora supportati con Data Infrastructure Insights Acquisition Units"già supportato" :
-
AlmaLinux 9.5
-
Debian (64 bit) 11
-
OpenSUSE Leap 15.6
-
Oracle Enterprise Linux (64 bit) 8.9, 8.10, 9.5
-
Red Hat (64 bit) 8.9, 8.10, 9.5
-
Rocky 9.5
-
SUSE Linux Enterprise Server 15 SP6
-
Ubuntu Server 24.04 LTS
Febbraio 2025
ONTAP Essentials ora include la gestibilità immediata per l'ultima generazione di"ASA" dispositivi. Ciò include SAN Analyzer per topologie VM-to-LUN di carichi di lavoro in esecuzione su ONTAP, ora disponibile anche con supporto NetApp come parte di Data Infrastructure Insights Basic Edition.

Monitoraggio dell'utilizzo dell'API DII: migliora la sicurezza e l'efficienza
Rafforza la tua sicurezza e semplifica la gestione delle risorse con il monitoraggio avanzato dell'utilizzo delle API REST, disponibile per gli utenti amministratori. Grazie al monitoraggio dell'utilizzo delle API puoi vedere quali token API vengono utilizzati, da quali indirizzi IP e il volume di traffico che generano. Collegando i token a specifici indirizzi IP e livelli di utilizzo, otterrai informazioni approfondite sull'accesso al sistema e sulle tendenze di utilizzo, ottenendo il controllo necessario per mantenere un ambiente sicuro ed efficiente e garantire il regolare svolgimento delle operazioni.
Per visualizzare l'utilizzo dell'API, vai su Osservabilità > Amministrazione > Accesso API e seleziona Visualizza utilizzo API. Si noti che questa API è disponibile solo per le API DII Observability; non si applica a Workload Security.

API di sicurezza del carico di lavoro per limitare gli utenti
È stata aggiunta una nuova API per gestire le restrizioni utente in Workload Security. Con l'API puoi bloccare o sbloccare un utente oppure modificare la durata del suo accesso limitato. Consultare la pagina Amministrazione > Accesso API > Documentazione API per l'API cloudsecure_actions.block.
Gennaio 2025
Gestire proattivamente il rischio con Forensics Grouping
Vi presentiamo la nostra ultima funzionalità progettata per migliorare le vostre capacità di sicurezza e gestione delle risorse! Grazie alla funzionalità avanzata di raggruppamento e al supporto gerarchico di raggruppamento multiplo, ora puoi identificare facilmente gli utenti che hanno avuto accesso a cartelle specifiche, determinare gli utenti e le condivisioni più attivi e gestire in modo proattivo i rischi monitorando gli indirizzi IP dei client attivi. Ottimizza l'utilizzo dello spazio di archiviazione e della larghezza di banda individuando i file e le cartelle a cui si accede più spesso e ottieni un maggiore controllo sull'accesso al sistema identificando gli utenti.

Controllo degli accessi alla dashboard
Data Infrastructure Insights ora ti offre un maggiore controllo sull'accesso alle dashboard che crei. Puoi scegliere chi può modificare i tuoi grafici. Puoi controllare l'esposizione a informazioni potenzialmente sensibili. Stai ancora lavorando su una dashboard che non è pronta per la visibilità generale? Puoi mantenerlo privato finché non sarai pronto a condividerlo.

Dicembre 2024
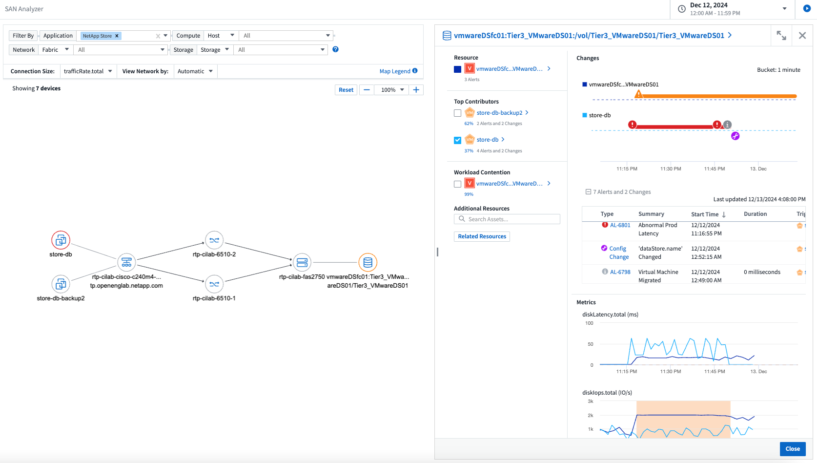
Presentazione di SAN Analyzer: visibilità migliorata per i carichi di lavoro a blocchi
La SAN svolge un ruolo cruciale nella gestione di carichi di lavoro vitali, ma la sua complessità può causare interruzioni significative e disagi per i clienti. Con SAN Analyzer di DII, la gestione della SAN diventa più semplice ed efficiente. Questo potente strumento offre visibilità end-to-end, mappando le dipendenze da VM/host a rete, LUN e storage. Grazie a una mappa topologica interattiva, SAN Analyzer consente di individuare i problemi, comprendere i cambiamenti e migliorare la comprensione del flusso di dati. Semplifica la gestione SAN in ambienti IT complessi con SAN Analyzer e aumenta la visibilità sui carichi di lavoro a blocchi.

Ottimizza i costi delle VM con la dismissione intelligente degli host e il recupero delle VM
Data Infrastructure Insights ti aiuta a gestire i costi di infrastruttura e licenze analizzando il comportamento storico dell'ambiente e stabilendo previsioni a breve e lungo termine, generando raccomandazioni dettagliate per la dismissione dell'host e il recupero delle VM spente e inattive. Questi consigli ti aiutano a garantire la stabilità delle prestazioni, a liberare capacità inutilizzata e a ridurre l'allocazione di memoria e CPU.

Scopri informazioni dettagliate sui registri con il supporto dei grafici temporali e dei widget delle tabelle
Ora puoi sfruttare i grafici temporali (a barre, a linee, ad aree) per identificare tendenze e modelli nei dati di registro, come errori ricorrenti o picchi di attività, ottenendo preziose informazioni sul comportamento del sistema nel tempo. Inoltre, grazie alle tabelle, ora è possibile includere i messaggi di registro direttamente nella dashboard, ottenendo una visualizzazione più completa dei dettagli del registro.

Novembre 2024
Nuova API per gli avvisi di sicurezza del carico di lavoro
Recupera i dettagli degli avvisi forensi con il nuovo Workload Security"API cloudsecure_forensics.alerts" .

Analizza le modifiche di configurazione nel tuo ambiente
Le modifiche alla configurazione sono una delle cause più comuni di problemi nell'IT moderno. Il nuovo Data Infrastructure Insights(DII)"analisi del cambiamento" La funzionalità ti consente di comprendere chiaramente i cambiamenti che causano problemi nel tuo ambiente. Accelera i tempi di risoluzione dei problemi mostrando tutte le modifiche ai dispositivi e ai componenti infrastrutturali correlati che potrebbero aver causato un problema. Inoltre, quando tu o il tuo team eseguite modifiche pianificate, potete convalidarle rapidamente e garantire che non si verifichino effetti imprevisti prima che i livelli di servizio ne risentano.

Supporto KubeVirt: monitora i carichi di lavoro delle macchine virtuali in esecuzione nel tuo cluster Kubernetes
DII ora supporta completamente KubeVirt, la soluzione di virtualizzazione nativa di Kubernetes utilizzata da piattaforme come OpenShift Virtualization e Harvester. Ottieni piena visibilità sulle metriche, sugli eventi, sulle modifiche alla configurazione e sul traffico di rete delle macchine virtuali e dei carichi di lavoro dei container all'interno dei tuoi cluster Kubernetes.
Ottobre 2024
Sblocca nuove informazioni con espressioni personalizzate nei monitor
Le espressioni consentono di eseguire operazioni aritmetiche nei monitor di rilevamento delle metriche e delle anomalie. Ecco alcuni esempi:
-
Rapporto: IOPS/TB per rilevare dove vengono raggiunti i limiti del livello di servizio sui provider di archiviazione cloud.
-
Percentuale: Utilizzata/Disponibile per calcolare l'utilizzo
-
Aggregazione: combina più tipi di errori delle porte fisiche in un unico monitor
-
Confronto: confronta l'attuale utilizzo delle risorse con il punto di headroom ottimale per identificare le risorse che non funzionano a piena capacità.

Ridurre al minimo le interruzioni degli avvisi durante il periodo di manutenzione
Le finestre di manutenzione consentono di sopprimere le notifiche di avviso durante i periodi di manutenzione programmata, aiutandoti a evitare interruzioni non necessarie.
Con le finestre di manutenzione puoi pianificare specifici periodi di manutenzione durante i quali le notifiche di avviso vengono soppresse per gli oggetti e le metriche che scegli. Ad esempio, è possibile sopprimere le notifiche di avviso attivate da specifici sistemi di archiviazione quando tali sistemi di archiviazione sono in un periodo di aggiornamento pianificato.
Si noti che vengono soppresse solo le notifiche di avviso (e-mail, webhook); gli avvisi stessi vengono comunque visualizzati nella pagina Osservabilità > Avvisi > Tutti gli avvisi.

Semplifica la gestione degli avvisi con le nuove regole di notifica degli avvisi
Le regole di notifica degli avvisi semplificano la gestione delle notifiche tra monitor e team.
Controlla la distribuzione degli avvisi sui canali della tua organizzazione, assicurandoti che le informazioni giuste raggiungano il team giusto. Non è necessario gestire monitor separati per team diversi; instradare gli avvisi in base agli attributi degli oggetti correlati (nome dell'archiviazione, data center, nome dell'applicazione) o agli attributi del monitor (gruppo, gravità).

Analisi dei log nelle dashboard
Ora puoi includere gli eventi di registro nelle tue dashboard, per visualizzare i dati degli eventi e avere una comprensione più completa e contestualizzata del tuo ambiente. Esamina i registri e visualizza le metriche correlate senza uscire dalla dashboard!

Migliore osservabilità VMware con VMware Events
Gestisci e risolvi in modo proattivo i problemi del tuo ambiente VMware con eventi in tempo reale. Gli eventi VMware forniscono informazioni dettagliate sulle migrazioni delle VM, sulle allocazioni delle risorse e sullo stato dell'host. Ora disponibile per l'uso in query, dashboard e monitor. Richiede VMware versione 8 o successiva. Selezionare semplicemente la sorgente logs.vmware.events.
Gli eventi VMware vengono utilizzati anche per la nuova analisi delle modifiche di configurazione di DII sopra menzionata.

Aggiornamenti del Data Collector:
-
Pure FlashBlade: questo raccoglitore raccoglie dati di inventario e prestazioni dai cluster FlashBlade che espongono la versione 2 della loro API REST.
Settembre 2024
Presentazione di Data Infrastructure Insights, precedentemente Cloud Insights
Martedì 24 settembre 2024, NetApp ha ufficialmente cambiato il nome di Cloud Insights in * Data Infrastructure Insights* (DII). Lo ha annunciato Haiyan Song durante la conferenza degli utenti di Insight nel suo discorso principale sul palco principale e in un comunicato stampa sul prodotto della conferenza Insight.
Il servizio DII rimane lo stesso, non ci sono cambiamenti o modifiche nelle funzionalità. Si tratta di un cambio di nome per allineare meglio il nome del servizio alle sue capacità per tutta l'infrastruttura IT.
Agosto 2024
Visualizza i dati specifici per il tuo intervallo di tempo
Stai indagando su un avviso? Hai ingrandito un grafico? Queste azioni modificano l'intervallo di tempo per quelle pagine. Ora puoi bloccare quell'intervallo di tempo, passare ad altre pagine Cloud Insights e visualizzare i dati specifici di quell'intervallo di tempo bloccato. Indagare e risolvere i problemi è diventato molto più semplice!

Analisi del cambiamento e del rapporto di cambiamento (%)
Le aggregazioni temporali del rapporto di variazione aiutano a identificare cambiamenti e tendenze significativi nei valori delle metriche nel tempo. Queste informazioni sono fondamentali per comprendere cosa è cambiato, ad esempio una crescita considerevole della capacità in un periodo di tempo specifico o una modifica nelle prestazioni di un singolo porto.
-
Cambia: osserva la variazione di una metrica tra due punti all'interno di un periodo selezionato.
-
Rapporto di variazione: osserva la variazione proporzionale di una metrica tra due punti, rispetto al punto iniziale, entro un periodo selezionato.

Esporta i risultati delle query del registro in .CSV
Quando visualizzi i risultati delle query di registro, puoi esportare facilmente fino a 10.000 righe in formato .CSV facendo clic sul nuovo pulsante "Esporta". Ciò migliora l'accessibilità dei dati, semplifica l'analisi e la creazione di report sui dati e agevola l'integrazione senza soluzione di continuità con altri strumenti di elaborazione dati.

Risolvi gli avvisi in base al tempo
Cloud Insights ora offre la possibilità di risolvere un avviso quando la metrica monitorata rimane entro l'intervallo accettabile per un periodo di tempo specificato. Ciò consente di concentrarsi sui problemi reali, riducendo il rumore associato alle metriche che superano ripetutamente le soglie definite, consolidando più avvisi in uno.

Luglio 2024
AIOps: rilevamento delle anomalie
Cloud Insights sfrutta l'apprendimento automatico per rilevare cambiamenti imprevisti nei modelli di dati nel tuo ambiente e fornire avvisi proattivi per aiutarti a identificare tempestivamente i problemi.
Un data center si comporta in modo diverso a seconda dell'ora del giorno e del giorno della settimana. Cloud Insights utilizza la stagionalità settimanale per confrontare il comportamento storico per ogni giorno e ora.
Il monitoraggio del rilevamento delle anomalie può fornire avvisi in situazioni in cui la definizione di "normale" non è chiara, in cui il comportamento cambia nel tempo o quando si lavora con grandi quantità di dati in cui la definizione manuale delle soglie non è praticabile.
Nuovo"Monitor di rilevamento delle anomalie" avvisa quando si verificano anomalie come questa sulle metriche degli oggetti da te scelte.

Miglioramenti della sicurezza del carico di lavoro
Supporto NFS 4.1
SVM Data Collector ora supporta le versioni NFS fino a NFS 4.1 inclusa con ONTAP 9.15.1 o versioni successive.
Nuova API per le attività forensi
L'attività forense"API" ha una nuova versione. Quando si richiama l'API per Forensics Activity, utilizzare l'API cloudsecure_forensics.activities.v2.
Tieni presente che se effettui più chiamate a questa API, per ottenere risultati ottimali assicurati che le chiamate avvengano in sequenza, anziché in parallelo. Più chiamate parallele potrebbero causare il timeout dell'API.
Navigazione più semplice nella dashboard
Questa funzionalità mira a semplificare i flussi di lavoro operativi e a facilitare la collaborazione tra i team.
Raggruppando le dashboard è più facile ottenere rapidamente la visibilità di cui hai bisogno e ora, con il nuovo menu di navigazione, puoi passare da una dashboard all'altra senza perdere il segno, semplificando l'esplorazione e la gestione della tua infrastruttura. Allinea i gruppi di dashboard con i tuoi runbook operativi per migliorare ulteriormente la tua esperienza.

Giugno 2024
Supporto del sistema operativo
Oltre a quelli supportati da Cloud Insights Acquisition Units, sono supportati anche i seguenti sistemi operativi:"già supportato" :
-
Red Hat Enterprise Linux 8.9, 8.10, 9.4
-
Rocky 9.4
-
AlmaLinux 9.3 e 9.4
Maggio 2024
Risolvi automaticamente gli avvisi in base al tempo
Gli avvisi di registro possono ora essere risolti in base al tempo; se la condizione di avviso cessa di verificarsi, Cloud Insights può risolvere l'avviso automaticamente dopo che è trascorso un periodo di tempo specificato. Puoi scegliere di risolvere l'avviso in minuti, ore o giorni.

Aprile 2024
Supporto iSCSI per Kubernetes
Cloud Insights ora supporta la mappatura dello storage iSCSI associato a Kubernetes, consentendo una risoluzione dei problemi più rapida tramite la mappa di rete Kubernetes e la possibilità di fornire report di chargeback o showback tramite Reporting.

Supporto del sistema operativo
Oltre a quelli supportati da Cloud Insights Acquisition Units, sono supportati anche i seguenti sistemi operativi:"già supportato" :
-
Oracle Enterprise Linux 8.8
-
Red Hat Enterprise Linux 8.8
-
Rocky 9.3
-
OpenSUSE Leap dalla 15.1 alla 15.5
-
SUSE Enterprise Linux Server 15, 15 SP2 fino a 15 SP5
Marzo 2024
Dettagli dell'agente di sicurezza del carico di lavoro
Ciascuno dei tuoi Workload Security Agent ha la propria landing page, dove puoi facilmente visualizzare informazioni riepilogative sull'agente, nonché sui Data Collector e User Directory Collector installati associati a tale agente.

Rappresenta più dati più rapidamente
Quando si analizzano i dati sulla landing page di una risorsa, aggiungere dati aggiuntivi ai grafici di Expert View è un gioco da ragazzi. Per ogni tabella nella landing page, se un tipo di oggetto contiene dati rilevanti, passa il mouse sopra quell'oggetto per visualizzare l'icona "Aggiungi alla vista esperta". Selezionando questa icona l'oggetto verrà aggiunto alle Risorse aggiuntive e visualizzato nei grafici della Vista esperto.
![]()
Oppure potresti voler visualizzare i dati di una tabella di landing page in un grafico separato. Basta selezionare l'icona Mostra grafico per aprire il grafico sotto la tabella:
![]()
Febbraio 2024
Miglioramenti dell'usabilità
Salva un'istantanea della tua dashboard attuale selezionando Esporta come immagine dal menu a discesa nell'angolo destro. Cloud Insights crea un file .PNG degli stati correnti dei widget.

La selezione di oggetti e metriche è più semplice che mai per widget, monitor, ecc. Scegli il tipo di oggetto desiderato, quindi seleziona una metrica pertinente a quell'oggetto nel menu a discesa separato.

Esporta gli elenchi di Data Collector e Acquisition Unit in formato .CSV selezionando l'icona nella parte superiore di tali pagine.

Abbiamo riorganizzato la pagina Aiuto > Supporto in modo che sia più facile trovare ciò che stai cercando e, poiché li hai richiesti, abbiamo aggiunto in questa pagina dei link diretti ad API Swagger e alla documentazione utente.

I link nella colonna "triggeredOn" nella pagina dell'elenco degli avvisi condurranno alla landing page appropriata, se è disponibile una landing page per quell'oggetto.

Visualizza tutte le modifiche nel tuo namespace
Kubernetes Change Analysis ora consente di visualizzare una cronologia delle modifiche quando si seleziona Cluster e Namespace. In precedenza, era necessario selezionare anche Carico di lavoro. Quando si filtra per Cluster e Namespace, la cronologia di tutte le modifiche del carico di lavoro in quello namespace viene visualizzata su una riga.

Registri correlati per gli avvisi
Quando si visualizza un avviso di registro, le voci di registro correlate vengono mostrate in una nuova tabella. Una voce di registro è correlata se si verifica nella stessa origine e nello stesso intervallo di tempo dell'avviso ed è soggetta alle stesse condizioni. Seleziona "Analizza registri" per approfondire.

Raccogliere i dati dello switch ONTAP
Cloud Insights può raccogliere dati dagli switch back-end del sistema ONTAP ; è sufficiente abilitare la raccolta nella sezione Configurazione avanzata del raccoglitore dati e assicurarsi che il sistema ONTAP sia configurato per fornire"informazioni sullo switch" e ha l'appropriato"permessi" impostato.
API del raccoglitore dati per la sicurezza del carico di lavoro
Negli ambienti di grandi dimensioni, è possibile automatizzare la creazione del collettore Workload Security utilizzando la nuova API Data Collectors. Per saperne di più, vai su Amministrazione > Accesso API > Documentazione API e seleziona il tipo di API Sicurezza del carico di lavoro.
Gennaio 2024
Prova le funzionalità di Cloud Insights che non hai ancora utilizzato
Oltre alla prova iniziale di Cloud Insights, puoi anche usufruire di"Valutazioni dei moduli" . Ad esempio, se sei abbonato a Cloud Insights e hai monitorato l'archiviazione e le macchine virtuali, quando aggiungi Kubernetes al tuo ambiente, entrerai automaticamente in una prova di 30 giorni di Kubernetes Observability. L'utilizzo delle unità gestite da Kubernetes Observability non verrà conteggiato nel diritto sottoscritto fino al termine del periodo di prova.
Quanto sono sani i miei carichi di lavoro?
Lo stato del carico di lavoro è disponibile a colpo d'occhio nella pagina Kubernetes > Esplora > Carichi di lavoro, così puoi vedere rapidamente quali carichi di lavoro funzionano bene e quali potrebbero aver bisogno di aiuto. Identifica facilmente se il problema di salute è correlato a modifiche dell'infrastruttura, della rete o della configurazione e analizza in dettaglio la causa principale.

Aggiornamenti del Data Collector
Identificazione del dominio dei dati
Il raccoglitore Data Domain è stato migliorato per identificare meglio i sistemi HA per la durabilità durante gli eventi di failover. Questa modifica causerà una reidentificazione una tantum degli appliance Data Domain nei sistemi HA, che successivamente causerà la rimozione di tutte le annotazioni su tali risorse (perché questi array verranno reidentificati). Sarà necessario ricollegare le annotazioni agli oggetti Data Domain.
Algoritmo ML avanzato per il rilevamento del ransomware
Workload Security include un nuovo algoritmo ML di rilevamento ransomware di seconda generazione per rilevare gli attacchi più sofisticati in modo più rapido e accurato.
"Stagionalità" dei comportamenti: il comportamento del fine settimana può seguire schemi diversi da quello dei giorni feriali, o il comportamento mattutino da quello pomeridiano. Gli algoritmi di sicurezza del carico di lavoro tengono conto di questa stagionalità.
Funzionalità deprecate
Occasionalmente, man mano che le funzionalità si evolvono, alcune funzionalità vengono deprecate. Ecco alcune delle funzionalità e caratteristiche che sono state deprecate in Cloud Insights:
L'API Workload Secure REST cloudsecure_forensics.activities.v1 è obsoleta
L'API cloudsecure_forensics.activities.v1 è obsoleta. Questa API restituisce informazioni sulle attività associate alle entità nell'ambiente Storage Workload Security. Questa API è stata sostituita con cloudsecure_forensics.activities.*v2*_.
In precedenza, GET per questa API restituiva quanto segue:
{
"count": 24594,
"limit": 1000,
"offset": 0,
"results": [
{
"accessLocation":
Questa API ora restituisce:
{
"limit": 1000,
"meta": {
"page": {
"after": "lvlvk3pp.4cpzcg4kpybl",
"before": "lvlxy3dz.4cq5ajdnl9fk",
"size": 1000
}
},
"results": [
{
"accessLocation": "10.249.6.220",
Per maggiori dettagli, consultare la documentazione di Swagger in "Amministrazione > Accesso API > Documentazione API > Sicurezza del carico di lavoro".
Dicembre 2023
Analisi dei cambiamenti in sintesi
Kubernetes"Analisi dei cambiamenti" fornirti una visione completa delle modifiche recenti apportate al tuo ambiente Kubernetes. Avvisi e stato di distribuzione sono a portata di mano. Con Change Analytics puoi monitorare ogni modifica di distribuzione e configurazione e correlarla allo stato di salute e alle prestazioni dei servizi, dell'infrastruttura e dei cluster di K8.

Dashboard delle prestazioni del carico di lavoro di Kubernetes
Le prestazioni del carico di lavoro sono immediatamente disponibili nella dashboard completa Kubernetes Workload Performance. Visualizza rapidamente grafici delle tendenze di volume, throughput, latenza e ritrasmissione, nonché una tabella del traffico del carico di lavoro per ogni namespace nel tuo ambiente. I filtri consentono di focalizzare facilmente le aree di interesse.


Dettagli della query in una schermata
In una query, selezionando una riga si apre un pannello laterale che mostra i dettagli degli attributi, delle annotazioni e delle metriche per la riga selezionata, fornendo informazioni utili senza dover approfondire la landing page dell'oggetto. I link nella riga o nel pannello laterale consentono una facile navigazione.

Aggiornamenti del Data Collector:
-
* Brocade FOS REST*: questo raccoglitore è stato rimosso da "Anteprima" ed è ora generalmente disponibile. Alcune cose da notare:
-
FOS ha introdotto la sua API REST con FOS 8.2. Tuttavia, alcune funzionalità, come il routing, hanno ricevuto le funzionalità REST API solo con la versione 9.0.
-
Se si dispone di un fabric composto da asset FOS misti con versione 8.2 superiore e alcuni con versione < 8.2, il raccoglitore REST FOS Cloud Insights non riuscirà a rilevare tali asset meno recenti. È possibile modificare il collettore REST FOS e creare un elenco delimitato da virgole degli indirizzi IPv4 di tali dispositivi da escludere da tale collettore.
-
-
SELinux: Cloud Insights include miglioramenti all'installazione iniziale di Linux Acquisition Unit per garantire la robustezza del funzionamento negli ambienti Linux con l'applicazione SELinux abilitata. Questi miglioramenti hanno effetto solo sulle nuove distribuzioni AU; se riscontri problemi con SELinux relativi agli aggiornamenti AU, contatta l'assistenza NetApp per correggere la configurazione SELinux.
Novembre 2023
Sicurezza del carico di lavoro: sospendi/riprendi un collettore
In Workload Security, è possibile mettere in pausa un Data Collector se il collector è in stato In esecuzione. Aprire il menu "tre punti" del raccoglitore e selezionare PAUSA. Mentre il collettore è in pausa, nessun dato viene raccolto da ONTAP e nessun dato viene inviato dal collettore a ONTAP. Seleziona Riprendi per ricominciare a riscuotere.
Informazioni sul supporto del nodo di archiviazione
Nella landing page di un nodo di archiviazione, la sezione Dati utente fornisce informazioni immediate sull'offerta di supporto, sullo stato attuale, sullo stato del supporto e sulla data di fine della garanzia. Tieni presente che attualmente Cloud Insights pubblica automaticamente queste informazioni solo per i dispositivi NetApp . Si noti inoltre che questi campi di supporto sono annotazioni, quindi possono essere utilizzati in query e dashboard.

Mappa i tag VMWare alle annotazioni Cloud Insights
IL"VMware" Il raccoglitore dati consente di popolare le annotazioni di testo Cloud Insights con tag con lo stesso nome configurati su VMWare.
Miglioramenti dell'affidabilità del collettore CLI Brocade per FOS 9.1.1c e firmware superiore
Su alcuni switch Brocade Fibre Channel che eseguono il firmware 9.1.1c, l'output di alcuni comandi CLI potrebbe essere preceduto dal testo del banner di accesso "motd" o da avvisi che invitano gli utenti a modificare le password predefinite. Il raccoglitore Brocade CLI è stato migliorato per ignorare questi due tipi di testo estraneo.
Prima di questo miglioramento, solo gli switch FOS 9.1.1c senza Virtual Fabric erano probabilmente rilevabili con questo tipo di collettore.
Ottobre 2023
Sicurezza avanzata del carico di lavoro
La sicurezza del carico di lavoro è stata migliorata con quanto segue:
-
Accesso negato: Workload Security si integra con ONTAP per ricevere"Eventi "Accesso negato"" e fornire un ulteriore livello di analisi e risposte automatiche.
-
Tipi di file consentiti: se viene rilevato un attacco ransomware per un'estensione di file nota, tale estensione di file può essere aggiunta a un"tipi di file consentiti" elenco per evitare avvisi non necessari.
Prove del modulo
Oltre alla prova iniziale di Cloud Insights, puoi anche usufruire di"Valutazioni dei moduli" . Ad esempio, se sei già abbonato a Infrastructure Observability ma stai aggiungendo Kubernetes al tuo ambiente, entrerai automaticamente in una prova gratuita di 30 giorni di Kubernetes Observability. Al termine del periodo di valutazione ti verrà addebitato solo l'utilizzo dell'unità gestita da Kubernetes Observability.
Limita l'accesso ai domini specificati
Gli amministratori e i proprietari degli account ora hanno la possibilità di"limitare l'accesso a Cloud Insights" per inviare e-mail ai domini da loro specificati. Vai su Amministrazione > Gestione utenti e seleziona il pulsante Limita domini.

Aggiornamenti del Data Collector
Sono in atto le seguenti modifiche all'unità di raccolta/acquisizione dati:
-
Isilon / PowerScale REST: sono stati aggiunti vari nuovi attributi e metriche alle funzionalità di analisi avanzate Cloud Insights con il nome emc_isilon.node_pool.*. Questi contatori e attributi consentiranno agli utenti di creare dashboard e monitor per il consumo di capacità del node_pool; gli utenti con cluster Isilon creati da modelli di nodi hardware diversi avranno più pool di nodi e comprendere il consumo di capacità totale/HDD/SSD a livello di pool di nodi è utile sia per il monitoraggio che per la pianificazione.
-
Rubrik Supporto per l'autenticazione "account di servizio": il raccoglitore Rubrik di Cloud Insights ora supporta sia l'autenticazione di base HTTP tradizionale (nome utente e password) sia l'approccio dell'account di servizio di Rubrik, che richiede un nome utente + segreto + ID organizzazione.
Settembre 2023
Trova facilmente ciò che desideri nei registri
La query di registro (Osservabilità > Query di registro > +Nuova query di registro) include una serie di"miglioramenti" per rendere l'esplorazione dei log più semplice e informativa.
Includi/Escludi
Quando si filtra un valore, è possibile scegliere facilmente se Includere o Escludere i risultati che corrispondono al filtro. Selezionando "Escludi" viene creato un filtro "NOT <valore>". È possibile combinare i valori Includi ed Escludi in un unico filtro.

Query avanzata
Advanced Querying ti dà la possibilità di creare filtri "in formato libero", combinando o escludendo valori utilizzando AND, NOT, OR, caratteri jolly, ecc.

Le query "Filtra per" e "Avanzata" vengono combinate tramite "AND" per formare un'unica query. I risultati vengono visualizzati nell'elenco dei risultati e nel grafico.
Raggruppamento nel grafico
Quando si seleziona un attributo di registro per Raggruppare per, l'elenco e il grafico mostrano i risultati del filtro corrente. Nel grafico, le colonne sono raggruppate in base ai colori. Passando il mouse su una colonna del grafico verranno visualizzati i dettagli sulle voci specifiche, simili alle informazioni generali visualizzate quando si espande la legenda del grafico. Nella legenda puoi anche scegliere di impostare un filtro Includi o Escludi per un raggruppamento specifico.

Pannello di dettaglio del registro "fluttuante"
Quando si esplorano i registri utilizzando la query di registro, selezionando una voce nell'elenco si apre un pannello dei dettagli per quella voce. Ora puoi scegliere di visualizzare il pannello scorrevole come "Mobile" (ovvero visualizzato sul resto dello schermo) o "Nella pagina" (ovvero visualizzato come un riquadro a sé stante all'interno della pagina). Per passare da una visualizzazione all'altra, seleziona il pulsante "Nella pagina/Floating" nell'angolo in alto a destra del pannello.

Comprimi il menu
È possibile ridurre a icona il menu di navigazione Cloud Insights sul lato sinistro selezionando il pulsante "Riduci a icona" sotto il menu. Quando il menu è ridotto a icona, passa il mouse su un'icona per vedere quale sezione si apre; selezionando l'icona si apre il menu e si accede direttamente a quella sezione.

Miglioramenti del Data Collector
Cloud Insights ha semplificato la visualizzazione e la ricerca delle informazioni del raccoglitore dati:
-
L'elaborazione degli elenchi dei raccoglitori di dati è più efficiente, il che significa che il tempo necessario per visualizzare e navigare in questi elenchi è notevolmente ridotto. Se disponi di un ambiente di grandi dimensioni con molti collettori di dati, noterai un miglioramento significativo nell'elencare i tuoi collettori di dati.
-
La Data Collector Support Matrix è passata da un file .PDF a una pagina basata su .HTML, più rapida da navigare e più facile da gestire. Scopri il nuovo Matrix qui: https://docs.netapp.com/us-en/cloudinsights/reference_data_collector_support_matrix.html
Agosto 2023
Raccolta di registri Isilon/PowerScale e dati di analisi avanzata
I collettori REST Isilon e REST PowerScale contengono i seguenti miglioramenti:
-
Gli eventi del registro Isilon sono disponibili per l'uso in query e avvisi
-
Gli attributi di Isilon Advanced Analytic sono disponibili per l'uso in query, dashboard e avvisi:
-
emc_isilon.cluster
-
emc_isilon.node
-
emc_isilon.node_disk
-
emc_isilon.net_iface
-
Sono abilitati per impostazione predefinita per gli utenti dei collettori Isilon REST e/o PowerScale REST. NetApp consiglia vivamente agli utenti del collector basato su Isilon CLI di migrare al nuovo collector basato su REST API per usufruire di miglioramenti come quelli sopra indicati.
Mappa del carico di lavoro migliorata
La mappa del carico di lavoro è più utilizzabile e meno rumorosa; raggruppa tutti i servizi esterni simili in un unico nodo se comunicano con gli stessi carichi di lavoro, riducendo la complessità del grafico e rendendo più semplice comprendere come i servizi sono interconnessi.
Scegliendo un nodo raggruppato verrà visualizzata una tabella dettagliata con le metriche del traffico di rete per ciascun servizio esterno pertinente a quel nodo.
Regolazione dell'utilizzo delle unità gestite di Kubernetes
Nel caso in cui una risorsa di elaborazione nel tuo ambiente cluster Kubernetes venga conteggiata sia da NetApp Kubernetes Monitoring Operator sia da un raccoglitore di dati dell'infrastruttura sottostante (ad esempio, VMware), l'utilizzo di queste risorse verrà regolato per garantire il conteggio più efficiente delle unità gestite. È possibile visualizzare le modifiche apportate a Kubernetes MU nella pagina Amministrazione > Abbonamento, nelle schede Riepilogo e Utilizzo.
Scheda Riepilogo:
Scheda Utilizzo:
Modifiche al collezionista/acquisizione:
Sono in atto le seguenti modifiche all'unità di raccolta/acquisizione dati:
-
Le unità di acquisizione ora supportano RHEL 8.7.
Menu migliorati
Abbiamo aggiornato il menu di navigazione a sinistra per supportare meglio i flussi di lavoro dei nostri clienti. Nuovi elementi di primo livello come Kubernetes forniscono un accesso accelerato a ciò di cui il cliente ha bisogno, mentre una console di amministrazione consolidata supporta il ruolo di proprietario del tenant.
Ecco alcuni esempi aggiuntivi delle modifiche:
-
Il menu di livello superiore Observability mostra la scoperta dei dati, gli avvisi e le query di registro
-
Le funzionalità di "Accesso API" per l'osservabilità e la sicurezza del carico di lavoro sono raggruppate in un unico menu
-
Allo stesso modo, per la funzionalità "Notifiche" di Osservabilità e Sicurezza del Carico di Lavoro, ora anche in un unico menu

Ecco un breve elenco delle funzionalità che puoi trovare in ciascun menu:
Osservabilità:
-
Esplora (Dashboard, query sulle metriche, approfondimenti sull'infrastruttura)
-
Avvisi (monitor e avvisi)
-
Collezionisti (collettori di dati e unità di acquisizione)
-
Query di registro
-
Arricchisci (Annotazioni e regole di annotazione, Applicazioni, Risoluzione del dispositivo)
-
Segnalazione
Kubernetes:
-
Esplorazione dei cluster e mappa della rete
Sicurezza del carico di lavoro:
-
Avvisi
-
Medicina legale
-
Collezionisti
-
Politiche
Elementi essenziali ONTAP :
-
Protezione dei dati
-
Sicurezza
-
Avvisi
-
Infrastruttura
-
Networking
-
Carichi di lavoro *VMware
Amministratore:
-
Accesso API
-
Revisione contabile
-
Notifiche
-
Informazioni sull'abbonamento
-
Gestione degli utenti
Luglio 2023
Mostra modifiche recenti
Le landing page di Data Collector ora includono un elenco delle modifiche recenti. Basta cliccare sul pulsante "Modifiche recenti" in fondo a qualsiasi pagina di destinazione del raccoglitore dati per visualizzare le modifiche recenti apportate al raccoglitore dati.

Miglioramenti dell'operatore
Sono stati apportati i seguenti miglioramenti"Operatore Kubernetes" distribuzione:
-
Opzione per ignorare la raccolta delle metriche Docker
-
Possibilità di aggiungere e personalizzare le tolleranze ai Daemonset e ai Replicaset di Telegraf
Approfondimento: Recuperare lo stoccaggio a freddo
IL"Reclaim ONTAP Cold Storage Insight" ora supporta FlexGroups ed è disponibile per tutti i clienti.
Firma dell'immagine dell'operatore
Per i clienti che utilizzano un repository privato per il loro NetApp Kubernetes Monitoring Operator, ora è possibile copiare la chiave pubblica della firma dell'immagine durante l'installazione dell'operatore, consentendo di confermare l'autenticità del software scaricato. Selezionare il pulsante Copia chiave pubblica della firma dell'immagine durante il passaggio facoltativo per Caricare l'immagine dell'operatore nel repository privato.

Aggregazione, formattazione condizionale e altro per le query
Aggregazione, selezione unità, formattazione condizionale e ridenominazione colonne sono tra le funzionalità più utili di un widget tabella dashboard e ora le stesse funzionalità sono disponibili per"Query" .

Queste funzionalità sono ora disponibili per i dati di tipo integrazione (Kubernetes, ONTAP Advanced Metrics, ecc.) e saranno presto disponibili anche per gli oggetti dell'infrastruttura (archiviazione, volume, switch, ecc.).
API per l'audit
Ora puoi utilizzare un'API per interrogare o esportare gli eventi controllati. Vai su Amministrazione > Accesso API e seleziona il link Documentazione API per informazioni.

Raccolta dati: Trident Economy
Cloud Insights ora supporta Trident Economy Driver, realizzando i seguenti vantaggi:
-
Ottieni visibilità sulla mappatura Qtree pod-to- ONTAP e sulle metriche delle prestazioni.
-
Fornire una risoluzione dei problemi senza interruzioni e una navigazione semplice dai pod Kubernetes allo storage back-end
-
Rileva proattivamente i problemi di prestazioni del backend con i monitor
Giugno 2023
Controlla il tuo utilizzo
A partire da giugno 2023, Cloud Insights fornirà una ripartizione dell'utilizzo delle unità gestite in base al set di funzionalità. Ora puoi visualizzare e monitorare rapidamente l'utilizzo delle unità gestite (MU) per la tua infrastruttura, nonché l'utilizzo delle MU associato a Kubernetes.

Il monitoraggio e la mappa della rete Kubernetes sono disponibili per tutti
IL"Prestazioni e mappa della rete Kubernetes" Semplifica la risoluzione dei problemi mappando le dipendenze tra i carichi di lavoro di Kubernetes, offrendo visibilità in tempo reale sulle latenze e sulle anomalie delle prestazioni della rete Kubernetes per identificare i problemi di prestazioni prima che influiscano sugli utenti. Molti clienti l'hanno trovato utile durante l'anteprima e ora è disponibile per tutti.
Modifiche al collezionista/acquisizione:
Sono in atto le seguenti modifiche all'unità di raccolta/acquisizione dati:
-
Le MU di Data Domain e Cohesity sono misurate a 40 TiB: 1 MU.
-
Le unità di acquisizione ora supportano RHEL e Rocky 9.0 e 9.1.
Nuove dashboard ONTAP Essentials
Le seguenti dashboard di ONTAP Essentials erano disponibili negli ambienti di anteprima e ora sono disponibili per tutti:
-
Pannello di controllo della sicurezza
-
Dashboard sulla protezione dei dati (include panoramiche sulla protezione locale e remota)
Monitor di sistema aggiuntivi
I seguenti monitor di sistema sono inclusi in Cloud Insights:
-
Servizio FCP VM di archiviazione non disponibile
-
Servizio iSCSI VM di archiviazione non disponibile
Maggio 2023
Installazione migliorata dell'operatore di monitoraggio Kubernetes
Installazione e configurazione del"Operatore di monitoraggio NetApp Kubernetes" è più facile che mai con i seguenti miglioramenti:
-
Ambiente"impostazioni di configurazione" sono contenuti in un unico file di configurazione autodocumentato.
-
Istruzioni dettagliate per caricare le immagini di Kubernetes Monitoring Operator nel tuo repository privato.
-
Semplice da aggiornare con un singolo comando per aggiornare il tuo Kubernetes Monitoring mantenendo le configurazioni personalizzate.
-
Maggiore sicurezza: le chiavi API gestiscono i segreti in modo sicuro.
-
Facile da integrare e distribuire con i tuoi strumenti di automazione CI/CD.
Virtualizzazione dello storage
Cloud Insights è in grado di distinguere tra un array di storage con storage locale e la virtualizzazione di altri array di storage. Ciò ti consente di mettere in relazione i costi e di distinguere le prestazioni dal front-end fino al back-end della tua infrastruttura.

Nuovi parametri webhook
Quando si crea un"Webhook" notifica, ora puoi includere questi parametri nella definizione del tuo webhook:
-
%%TriggeredOnKeys%%
-
%%TriggeredOnValues%%
Report sui dati di Kubernetes
I dati Kubernetes raccolti da Cloud Insights, tra cui Persistent Volumes (PV), PVC, Workloads, Cluster e Namespace, sono ora disponibili per l'utilizzo in Reporting, consentendo chargeback, trending, forecasting, calcoli TTF e altri report aziendali sulle metriche per Kubernetes.
Monitor di sistema ONTAP predefiniti abilitati per i nuovi clienti
Molti monitor di sistema ONTAP sono abilitati (ovvero Ripresi) per impostazione predefinita nei nuovi ambienti Cloud Insights . In precedenza, la maggior parte dei monitor era impostata sullo stato Paused (in pausa). Poiché le esigenze aziendali variano da azienda ad azienda, consigliamo sempre di dare un'occhiata al"monitor di sistema" nel tuo ambiente e sospendendo o riprendendo ciascuna di esse in base alle tue esigenze di avviso.
Aprile 2023
Monitoraggio e mappa delle prestazioni di Kubernetes
IL"Prestazioni e mappa della rete Kubernetes" La funzionalità semplifica la risoluzione dei problemi mappando le dipendenze tra i carichi di lavoro Kubernetes. Fornisce visibilità in tempo reale sulle latenze e sulle anomalie delle prestazioni della rete Kubernetes per identificare i problemi di prestazioni prima che influiscano sugli utenti. Questa funzionalità aiuta le organizzazioni a ridurre i costi complessivi analizzando e verificando i flussi di traffico di Kubernetes.
Caratteristiche principali: • La mappa del carico di lavoro presenta le dipendenze e i flussi del carico di lavoro di Kubernetes e mette in evidenza i problemi di rete e prestazioni. • Monitora il traffico di rete tra pod, carichi di lavoro e nodi Kubernetes; identifica l'origine del traffico e i problemi di latenza. • Ridurre i costi complessivi analizzando il traffico di rete in ingresso, in uscita, tra regioni e tra zone.
Mappa del carico di lavoro che mostra i dettagli di "Slideout":

Kubernetes Performance Monitoring and Map è disponibile come"Anteprima" caratteristica.
Pannello di controllo di sicurezza ONTAP Essentials
IL"Pannello di controllo della sicurezza" fornisce una panoramica immediata della situazione attuale della sicurezza, mostrando grafici relativi alla crittografia dei volumi hardware e software, allo stato anti-ransomware e ai metodi di autenticazione del cluster. Il Security Dashboard è disponibile come"Anteprima" caratteristica.

Reclaim ONTAP Cold Storage
Reclaim ONTAP Cold Storage Insight fornisce dati sulla capacità di raffreddamento, sui potenziali risparmi in termini di costi/energia e sulle azioni consigliate per i volumi sui sistemi ONTAP .

Grazie a questa Insight, puoi rispondere a domande come:
-
Quanta quantità di dati inattivi su un cluster di storage si trova su (a) costosi dischi SSD, (b) dischi HDD e (c) dischi virtuali?
-
Quali carichi di lavoro contribuiscono maggiormente allo storage non ottimizzato?
-
Per quanto tempo (in giorni) i dati sono rimasti inattivi in un dato carico di lavoro?
Reclaim ONTAP Cold Storage è considerato un"Anteprima" caratteristica ed è pertanto soggetta a modifiche.
La notifica di abbonamento controlla anche i messaggi banner
L'impostazione dei destinatari per le notifiche di abbonamento (Amministrazione > Notifiche) ora controlla anche chi visualizzerà le notifiche banner all'interno del prodotto relative all'abbonamento.

Il reporting ha un nuovo aspetto
Noterai che le schermate di Cloud Insights Reporting hanno un nuovo aspetto e che alcuni elementi del menu di navigazione sono cambiati. Queste schermate e le modifiche alla navigazione sono state aggiornate nella versione corrente"Documentazione di segnalazione" .

Monitor in pausa per impostazione predefinita
Per i nuovi ambienti Cloud Insights , tieni presente che"monitor definiti dal sistema" non inviare notifiche di avviso per impostazione predefinita. Sarà necessario abilitare le notifiche per ogni monitor da cui si desidera ricevere avvisi, aggiungendo uno o più metodi di consegna per il monitor. Per gli ambienti Cloud Insights esistenti, l'elenco predefinito dei destinatari delle notifiche globali è stato rimosso per tutti i monitor definiti dal sistema attualmente in stato Sospeso. Le notifiche definite dall'utente rimangono invariate, così come le impostazioni di notifica per i monitor definiti dal sistema attualmente attivi.
Cerchi la scheda Misurazione API?
La misurazione API è stata spostata dalla pagina Abbonamento alla pagina Amministrazione > Accesso API.
Marzo 2023
Connessione cloud per ONTAP 9.9+ obsoleta
La connessione Cloud per il raccoglitore dati ONTAP 9.9+ è obsoleta. A partire dal 4 aprile 2023, i raccoglitori di dati Cloud Connection nel tuo ambiente non raccoglieranno più dati e visualizzeranno un errore durante il polling. Il raccoglitore di dati Cloud Connection verrà rimosso completamente da Cloud Insights in un aggiornamento successivo.
Prima del 4 aprile 2023, è obbligatorio configurare un nuovo raccoglitore dati NetApp ONTAP Data Management Software per tutti i sistemi ONTAP attualmente raccolti da Cloud Connection.
Gennaio 2023
Nuovi monitor di registro
Ne abbiamo aggiunti quasi due dozzine"monitor di sistema aggiuntivi" per avvisare in caso di collegamenti di interconnessione interrotti, problemi di heartbeat e altro ancora. Sono stati inoltre aggiunti tre nuovi monitor di log sulla protezione dei dati per avvisare sulle modifiche di SnapMirror Auto Resync, MetroCluster Mirroring e FabricPool Mirror Resync.
Tieni presente che alcuni di questi monitor saranno abilitati per impostazione predefinita; devi metterli in pausa se non desideri ricevere avvisi. Si noti inoltre che questi monitor non sono configurati per inviare notifiche; è necessario configurare i destinatari delle notifiche su questi monitor se si desidera inviare avvisi tramite e-mail o webhook.
Esportazione .CSV per tutti i widget della tabella della dashboard
Garantire l'accessibilità ai dati è essenziale, per questo abbiamo reso disponibile l'esportazione in formato .CSV per tutte le query di metriche, i widget delle tabelle della dashboard e le landing page degli oggetti, indipendentemente dal tipo di dati (risorsa o integrazione) che stai interrogando.
Anche le personalizzazioni dei dati, come la selezione delle colonne, la ridenominazione delle colonne e la conversione delle unità, sono ora incluse nella nuova funzionalità di esportazione.
Dicembre 2022
Scopri la protezione dal ransomware e altre funzionalità di sicurezza durante la prova Cloud Insights
A partire da oggi, registrandoti per una nuova prova di Cloud Insights potrai esplorare funzionalità di sicurezza come il rilevamento di ransomware e la politica di risposta automatica al blocco degli utenti. Se non ti sei ancora registrato per la tua prova gratuita, fallo oggi stesso!
I carichi di lavoro Kubernetes hanno la loro landing page
I carichi di lavoro sono una parte fondamentale del tuo ambiente Kubernetes, per questo Cloud Insights ora fornisce landing page per tali carichi di lavoro. Da qui puoi visualizzare, esplorare e risolvere i problemi che interessano i tuoi carichi di lavoro Kubernetes.

Controlla i tuoi checksum
Ci avete chiesto di fornirvi i valori di checksum durante l'installazione dell'agente per Windows e Linux e pensiamo che sia un'ottima idea. Eccole qui:

Miglioramenti degli avvisi di registro
Raggruppa per
Quando si crea o si modifica un Log Monitor, ora è possibile impostare gli attributi "Raggruppa per" per consentire avvisi più mirati. Cerca gli attributi "Raggruppa per" sotto le impostazioni "filtro" nella definizione del monitor.

Questa modifica porta i monitor delle metriche e i monitor dei log alla parità di funzionalità normalizzando l'aspetto "Raggruppa per" delle definizioni dei monitor. Questa parità consentirà ai clienti di clonare/duplicare tutti i monitor predefiniti definiti dal sistema per un'ulteriore personalizzazione.
Duplicazione
Ora puoi clonare (duplicare) i monitor Change Log, Kubernetes Log e Data Collector Log. In questo modo viene creato un nuovo monitor di log personalizzato che puoi modificare in base alle tue specifiche definizioni.

11 nuovi monitor ONTAP predefiniti che coprono SnapMirror per la continuità aziendale
Abbiamo aggiunto quasi una dozzina di nuovi"monitor di sistema" per SnapMirror for Business Continuity (SMBC), che avvisa sulle modifiche ai certificati SMBC e ai mediatori ONTAP .
Novembre 2022
Oltre 40 nuovi monitor di sicurezza, raccolta dati e CVO!
Abbiamo aggiunto decine di nuovi monitor definiti dal sistema per avvisarti di potenziali problemi con Cloud Volumes, sicurezza e protezione dei dati. Scopri di più su questi monitor"Qui" .
Ottobre 2022
Rilevamento ransomware migliore e più accurato con l'integrazione di ONTAP Autonomous Ransomware Protection
Cloud Secure migliora il rilevamento del ransomware tramite l'integrazione con ONTAP"Protezione autonoma dal ransomware" (ARP).
Cloud Secure riceve eventi ONTAP ARP su potenziali attività di crittografia dei file di volume e
-
Correla gli eventi di crittografia del volume con l'attività dell'utente per identificare chi sta causando il danno,
-
Implementa politiche di risposta automatica per bloccare l'attacco,
-
Identifica i file interessati, contribuendo a un recupero più rapido e a condurre indagini sulle violazioni dei dati.
Settembre 2022
Monitor disponibili in Basic Edition
ONTAP"Monitor predefiniti" ora disponibile per l'uso in Cloud Insights Basic Edition. Ciò include più di 70 monitor dell'infrastruttura e 30 esempi di carichi di lavoro.
Dashboard ONTAP Power e StorageGRID
La galleria dashboard include una nuova dashboard per ONTAP Power e Temperature, nonché quattro dashboard per StorageGRID. Se il tuo ambiente raccoglie metriche di potenza ONTAP e/o dati StorageGRID , importa queste dashboard selezionando +Da Galleria.
Visibilità immediata della soglia nelle tabelle
La formattazione condizionale consente di impostare ed evidenziare le soglie di livello di avviso e di livello critico nei widget della tabella, offrendo visibilità immediata ai valori anomali e ai punti dati eccezionali.

Monitor di sicurezza
Cloud Insights può avvisarti quando rileva che la modalità FIPS è disabilitata sul sistema ONTAP . Per saperne di più"Monitor di sistema" e continuate a seguirci per altri Security Monitor in arrivo prossimamente!
Chatta da qualsiasi luogo
Chatta con uno specialista del supporto NetApp da qualsiasi schermata Cloud Insights selezionando il nuovo collegamento Aiuto > Chat in tempo reale. Per ottenere assistenza, fai clic sull'icona "?" in alto a destra dello schermo.

Approfondimenti più visibili
Se il tuo ambiente sta vivendo un"Intuizione" come Risorse condivise sotto stress o Spazio dei nomi Kubernetes in esaurimento, le landing page delle risorse interessate ora includono link all'Insight stesso, consentendo un'esplorazione e una risoluzione dei problemi più rapide.
Nuovi raccoglitori di dati
-
Amazon S3 (disponibile in anteprima)
-
Brocade FOS 9.0.x
-
Dell/EMC PowerStore 3.0.0.0
Altri aggiornamenti del Data Collector
Tutte le fonti di dati sono ora ottimizzate per riprendere il polling delle prestazioni dopo gli aggiornamenti e/o le patch dell'unità di acquisizione.
Supporto del sistema operativo
Oltre a quelli supportati da Cloud Insights Acquisition Units, sono supportati anche i seguenti sistemi operativi:"già supportato" :
-
Red Hat Enterprise Linux 8.5, 8.6
Agosto 2022
Cloud Insights ha un nuovo look!
A partire da questo mese, "Monitoraggio e ottimizzazione" è stato rinominato Osservabilità. Qui troverai tutte le tue funzionalità preferite, come Dashboard, Query, Avvisi e Report. Inoltre, cerca Cloud Secure nel nuovo menu Sicurezza. Da notare che sono cambiati solo i menu; le funzionalità rimangono le stesse.

Cerchi il menu Aiuto?
Ora la guida si trova in alto a destra dello schermo.

Non sai da dove iniziare? Scopri ONTAP Essentials!
"* Elementi essenziali ONTAP *"è un set di dashboard e flussi di lavoro che forniscono viste dettagliate degli inventari, dei carichi di lavoro e della protezione dei dati NetApp ONTAP , comprese previsioni di giorni di utilizzo completo per capacità e prestazioni di storage. È anche possibile verificare se alcuni controller sono in esecuzione con un utilizzo elevato. ONTAP Essentials è il punto di riferimento ideale per tutte le tue esigenze di monitoraggio NetApp ONTAP !
ONTAP Essentials, disponibile in tutte le edizioni, è progettato per essere intuitivo per gli attuali operatori e amministratori ONTAP , semplificando la transizione da ActiveIQ Unified Manager agli strumenti di gestione basati sui servizi.

Le famiglie di dati di archiviazione vengono unite
L'avete chiesto e ora ce l'avete ottenuto. Le unità di dati di archiviazione base 2 e base 10 sono ora combinate in un'unica famiglia, da bit e byte a tebibit e terabyte, semplificando la visualizzazione dei dati sulle dashboard. Anche le velocità dei dati costituiscono ormai una grande famiglia a sé stante.

Quanta energia consuma il mio storage?
Visualizza e monitora il consumo energetico, la temperatura e la velocità della ventola dello storage shelf e del nodo ONTAP , utilizzando le metriche netapp_ontap.storage_shelf, netapp_ontap.system_node e netapp_ontap.cluster (solo consumo energetico).

Funzionalità graduate da Anteprima
Le seguenti funzionalità sono state rimosse dalla versione Preview e sono ora disponibili per tutti i clienti:
Caratteristica |
Descrizione |
Gli spazi dei nomi di Kubernetes stanno esaurendo lo spazio |
L'Insight Kubernetes Namespaces Running Out of Space fornisce una panoramica dei carichi di lavoro sui namespace Kubernetes che rischiano di esaurire lo spazio, con una stima del numero di giorni rimanenti prima che ogni spazio si riempia."Per saperne di più" |
Risorsa condivisa sotto stress |
L'insight Shared Resource Under Stress utilizza l'intelligenza artificiale e l'apprendimento automatico per identificare automaticamente dove la contesa delle risorse sta causando un degrado delle prestazioni nel tuo ambiente, evidenzia tutti i carichi di lavoro interessati e fornisce azioni consigliate per porvi rimedio, consentendoti di risolvere i problemi di prestazioni più rapidamente."Per saperne di più" |
Cloud Secure : blocca l'accesso degli utenti in caso di attacco |
Maggiore protezione per i dati aziendali critici con la possibilità di bloccare l'accesso degli utenti quando viene rilevato un attacco. L'accesso può essere bloccato automaticamente, utilizzando i criteri di risposta automatica, oppure manualmente dalle pagine degli avvisi o dei dettagli dell'utente."Per saperne di più" |
Come sta andando la mia raccolta dati?
Cloud Insights fornisce due nuovi monitor heartbeat per le tue unità di acquisizione, nonché due monitor per avvisarti di eventuali guasti del raccoglitore dati. Possono essere utilizzati per avvisarti rapidamente di eventuali problemi di raccolta dati.
I seguenti monitor sono ora disponibili nel gruppo di monitor Raccolta dati:
-
Unità di acquisizione Heartbeat-Critical
-
Avviso di battito cardiaco dell'unità di acquisizione
-
Collettore fallito
-
Avviso al collezionista
Si noti che per impostazione predefinita questi monitor sono in stato In pausa. Attivali per essere avvisato sui problemi di raccolta dati.
Token API con rinnovo automatico
Ora è possibile impostare il rinnovo automatico dei token di accesso API. Abilitando questa funzionalità, verranno generati automaticamente nuovi/aggiornati token di accesso API per i token in scadenza. Gli agenti Cloud Insights che utilizzano un token in scadenza verranno automaticamente aggiornati per utilizzare il token di accesso API nuovo/aggiornato corrispondente, consentendo loro di continuare a funzionare senza problemi. Basta selezionare la casella "Rinnova automaticamente il token" quando crei il tuo token. Questa funzionalità è attualmente supportata sugli agenti Cloud Insights in esecuzione sulla piattaforma Kubernetes con la versione più recente di NetApp Kubernetes Monitoring Operator.
La Basic Edition ti offre più di prima
Il tuo periodo di prova sta per scadere ma non sei ancora sicuro che l'abbonamento sia adatto a te? La Basic Edition ti ha sempre dato la possibilità di continuare a utilizzare Cloud Insights con il tuo attuale raccoglitore dati ONTAP , ma ora puoi continuare ad acquisire anche i dati relativi a versione, topologia e IOPS/throughput/latenza di VMWare. I clienti NetApp con supporto premium sui loro sistemi di storage avranno diritto anche al supporto per Cloud Insights.
Pronti a saperne di più?
Consulta la sezione Centro di apprendimento della pagina Aiuto > Supporto per i link ai corsi offerti da NetApp University Cloud Insights !
Supporto del sistema operativo
Oltre a quelli supportati da Cloud Insights Acquisition Units, è supportato anche il seguente sistema operativo"già supportato" :
-
Windows 11
Giugno 2022
Saturazione del cluster Kubernetes e altri dettagli
Cloud Insights semplifica più che mai l'esplorazione dell'ambiente Kubernetes, con una pagina dei dettagli del cluster migliorata che fornisce dettagli sulla saturazione e una visualizzazione più chiara di spazi dei nomi e carichi di lavoro.

La pagina dell'elenco dei cluster fornisce anche una rapida panoramica della saturazione, oltre ai conteggi di nodi, pod, spazi dei nomi e carichi di lavoro:

Quanti anni ha il tuo cluster Kubernetes?
Il tuo cluster è appena agli inizi o ha già una lunga storia digitale? Age è stato aggiunto come metrica temporale raccolta per i nodi Kubernetes.

Previsione del tempo di riempimento della capacità
Cloud Insights fornisce una dashboard per prevedere il numero di giorni che mancano all'esaurimento della capacità per ciascun volume interno monitorato. Questi valori possono contribuire a ridurre significativamente il rischio di interruzione.

I contatori TTF sono disponibili anche per Storage, Storage Pool e Volume. Continuate a seguire questo spazio per ulteriori dashboard relative a questi oggetti.
Si noti che la previsione Time-to-Full non sarà più disponibile in Anteprima e verrà estesa a tutti i clienti.
Cosa è cambiato nel mio ambiente?
Le voci del registro delle modifiche ONTAP possono essere visualizzate nell'esploratore dei registri.

Supporto del sistema operativo
Oltre a quelli supportati da Cloud Insights Acquisition Units, sono supportati anche i seguenti sistemi operativi:"già supportato" :
-
CentOS Stream 9
-
Windows 2022
Agente Telegraf aggiornato
L'agente per l'inserimento dei dati di integrazione Telegraf è stato aggiornato alla versione 1.22.3, con miglioramenti delle prestazioni e della sicurezza. Gli utenti che desiderano effettuare l'aggiornamento possono fare riferimento alla sezione di aggiornamento appropriata del"Installazione dell'agente" documentazione. Le versioni precedenti dell'agente continueranno a funzionare senza che sia richiesto alcun intervento da parte dell'utente.
Funzionalità di anteprima
Cloud Insights evidenzia regolarmente una serie di nuove interessanti funzionalità di anteprima. Se sei interessato a visualizzare in anteprima una o più di queste funzionalità, contatta il tuo"Team di vendita NetApp" per maggiori informazioni.
Caratteristica |
Descrizione |
Gli spazi dei nomi di Kubernetes stanno esaurendo lo spazio |
L'Insight Kubernetes Namespaces Running Out of Space fornisce una panoramica dei carichi di lavoro sui namespace Kubernetes che rischiano di esaurire lo spazio, con una stima del numero di giorni rimanenti prima che ogni spazio si riempia."Per saperne di più" |
Cloud Secure : blocca l'accesso degli utenti in caso di attacco |
Maggiore protezione per i dati aziendali critici con la possibilità di bloccare l'accesso degli utenti quando viene rilevato un attacco. L'accesso può essere bloccato automaticamente, utilizzando i criteri di risposta automatica, oppure manualmente dalle pagine degli avvisi o dei dettagli dell'utente."Per saperne di più" |
Risorsa condivisa sotto stress |
L'insight Shared Resource Under Stress utilizza l'intelligenza artificiale e l'apprendimento automatico per identificare automaticamente dove la contesa delle risorse sta causando un degrado delle prestazioni nel tuo ambiente, evidenzia tutti i carichi di lavoro interessati e fornisce azioni consigliate per porvi rimedio, consentendoti di risolvere i problemi di prestazioni più rapidamente."Per saperne di più" |
Maggio 2022
Chatta in diretta con il supporto NetApp
Ora puoi chattare in diretta con il personale di supporto NetApp ! Nella pagina Aiuto > Supporto, fai clic sull'icona Chat o su Chat nella sezione "Contattaci" per avviare una sessione di chat. L'assistenza tramite chat è disponibile nei giorni feriali negli Stati Uniti per gli utenti delle edizioni Standard e Premium.
![]()
Operatore Kubernetes
Abbiamo semplificato l'avvio del tuo progetto con il monitoraggio avanzato di Kubernetes e l'esploratore di cluster Cloud Insights.
IL"Operatore di monitoraggio Kubernetes" (NKMO) è il metodo preferito per installare Kubernetes per Cloud Insights Insights, per una configurazione più flessibile del monitoraggio in meno passaggi, nonché maggiori opportunità di monitoraggio di altri software in esecuzione nel cluster K8s.
Clicca sul link sopra per maggiori informazioni e prerequisiti
Gestisci utenti e inviti con API
Ora puoi gestire utenti e inviti utilizzando la potente API di Cloud Insights. Leggi di più nel"Documentazione API Swagger" .
Avvisi sulla raccolta dati
Non perdere metriche critiche a causa di un collettore non riuscito!
È più facile che mai tenere traccia dei tuoi raccoglitori di dati con il nuovo"avvisi" per guasti al raccoglitore dati e all'unità di acquisizione. Si noti che questi monitor sono in pausa per impostazione predefinita. Per abilitare, vai alla pagina dei tuoi monitor e individua e riprendi "Acquisition Unit Shutdown" e "Collector Failed"
Avviso sulle modifiche allo storage ONTAP
Non lasciare che cambiamenti inaspettati nello storage provochino interruzioni!
Ora puoi configurare Cloud Insights per ricevere un avviso quando vengono rilevate modifiche o rimozioni di FlexVol, nodi e SVM sui sistemi ONTAP .
Funzionalità di anteprima
Cloud Insights evidenzia regolarmente una serie di nuove interessanti funzionalità di anteprima. Se sei interessato a visualizzare in anteprima una o più di queste funzionalità, contatta il tuo"Team di vendita NetApp" per maggiori informazioni.
Caratteristica |
Descrizione |
Gli spazi dei nomi di Kubernetes stanno esaurendo lo spazio |
L'Insight Kubernetes Namespaces Running Out of Space fornisce una panoramica dei carichi di lavoro sui namespace Kubernetes che rischiano di esaurire lo spazio, con una stima del numero di giorni rimanenti prima che ogni spazio si riempia."Per saperne di più" |
Previsione del tempo di riempimento del volume interno e della capacità di volume |
Cloud Insights è in grado di prevedere il numero di giorni che mancano all'esaurimento della capacità per ciascun volume interno e volume monitorato. Questo valore può contribuire a ridurre significativamente il rischio di interruzione. |
Cloud Secure : blocca l'accesso degli utenti in caso di attacco |
Maggiore protezione per i dati aziendali critici con la possibilità di bloccare l'accesso degli utenti quando viene rilevato un attacco. L'accesso può essere bloccato automaticamente, utilizzando i criteri di risposta automatica, oppure manualmente dalle pagine degli avvisi o dei dettagli dell'utente."Per saperne di più" |
Risorsa condivisa sotto stress |
L'insight Shared Resource Under Stress utilizza l'intelligenza artificiale e l'apprendimento automatico per identificare automaticamente dove la contesa delle risorse sta causando un degrado delle prestazioni nel tuo ambiente, evidenzia tutti i carichi di lavoro interessati e fornisce azioni consigliate per porvi rimedio, consentendoti di risolvere i problemi di prestazioni più rapidamente."Per saperne di più" |
Aprile 2022
Condividi il tuo feedback!
Vogliamo il tuo contributo per aiutarci a dare forma a Cloud Insights. Guadagna punti e premi partecipando al programma Insights to Action di NetApp. "Iscriviti ora" !
Dashboard Editor aggiornato
Abbiamo rivisto i nostri strumenti di creazione della dashboard per consentirti di visualizzare i tuoi dati ancora più facilmente e rapidamente. Vai alla pagina "Dashboard" di Cloud Insights per modificare una dashboard esistente, aggiungerne una dalla nostra galleria di dashboard o crearne una nuova per verificarla.

È stato introdotto anche un nuovo metodo di aggregazione dei conteggi. Quando si raggruppano i dati nei widget grafico a barre, grafico a colonne e grafico a torta, è possibile visualizzare in modo semplice e rapido il numero di oggetti rilevanti per la metrica selezionata.

Inoltre, i grafici a linee ora consentono di selezionare uno dei tre"interpolazione" metodi:
-
Nessuno - Non viene eseguita alcuna interpolazione
-
Lineare - Interpola un punto dati tra i punti esistenti
-
Scala: utilizza il punto dati precedente come punto dati interpolato
Monitoraggio avanzato per la tua infrastruttura Kubernetes
Cloud Insights ti tiene aggiornato sulle modifiche apportate al tuo ambiente Kubernetes avvisandoti quando vengono creati o rimossi pod, daemonset e replicaset, nonché quando vengono create nuove distribuzioni. Per impostazione predefinita, i monitor Kubernetes sono in stato paused, quindi dovresti abilitare solo quelli specifici di cui hai bisogno.
Funzionalità di anteprima
Cloud Insights evidenzia regolarmente una serie di nuove interessanti funzionalità di anteprima. Se sei interessato a visualizzare in anteprima una o più di queste funzionalità, contatta il tuo"Team di vendita NetApp" per maggiori informazioni.
Caratteristica |
Descrizione |
Previsione del tempo di riempimento del volume interno e della capacità di volume |
Cloud Insights è in grado di prevedere il numero di giorni che mancano all'esaurimento della capacità per ciascun volume interno e volume monitorato. Questo valore può contribuire a ridurre significativamente il rischio di interruzione. |
Cloud Secure : blocca l'accesso degli utenti in caso di attacco |
Maggiore protezione per i dati aziendali critici con la possibilità di bloccare l'accesso degli utenti quando viene rilevato un attacco. L'accesso può essere bloccato automaticamente, utilizzando i criteri di risposta automatica, oppure manualmente dalle pagine degli avvisi o dei dettagli dell'utente."Per saperne di più" |
Risorsa condivisa sotto stress |
L'insight Shared Resource Under Stress utilizza l'intelligenza artificiale e l'apprendimento automatico per identificare automaticamente dove la contesa delle risorse sta causando un degrado delle prestazioni nel tuo ambiente, evidenzia eventuali carichi di lavoro interessati e fornisce azioni consigliate per porvi rimedio, consentendoti di risolvere i problemi di prestazioni più rapidamente."Per saperne di più" |
Nuovo raccoglitore di dati
-
Cohesity SmartFiles - Questo raccoglitore basato su API REST acquisirà un cluster Cohesity, scoprendo le "Visualizzazioni" (come volumi interni CI), i vari nodi e raccogliendo metriche sulle prestazioni.
Altri aggiornamenti del Data Collector
La raccolta e la visualizzazione dei dati sulle prestazioni sono state migliorate sui seguenti collettori di dati:
-
Interfaccia a riga di comando Brocade
-
Dell/EMC VPlex, PowerStore, Isilon/PowerScale, VNX Block/Clariion CLI, XtremIO, Unity/VNXe
-
FlashArray puro
Questi miglioramenti delle prestazioni sono già disponibili in tutti i data collector NetApp , nonché in VMware e Cisco, e saranno estesi a tutti gli altri data collector nei prossimi mesi.
Marzo 2022
Connessione cloud per ONTAP 9.9+
IL"Connessione NetApp Cloud per ONTAP 9.9+" Il raccoglitore di dati elimina la necessità di installare un'unità di acquisizione esterna, semplificando così la risoluzione dei problemi, la manutenzione e l'implementazione iniziale.
Nuovo FSx per i monitor NetApp ONTAP
Il monitoraggio del tuo ambiente FSx per NetApp ONTAP è facile con il nuovo"monitor definiti dal sistema" sia per l'infrastruttura (metriche) che per i carichi di lavoro (registri).

Nuove funzionalità Cloud Secure disponibili per tutti
Il tuo ambiente è più sicuro che mai con le seguenti funzionalità Cloud Secure ora disponibili al pubblico:
Caratteristica |
Descrizione |
Distruzione dei dati – Rilevamento degli attacchi di eliminazione dei file |
Rileva attività di eliminazione di file anomale su larga scala, blocca l'accesso dannoso ai file da parte di utenti malintenzionati ed esegui snapshot automatici con criteri di risposta automatica. |
Notifiche separate per avvisi e avvisi |
Le notifiche di avviso e di allerta possono essere inviate a destinatari separati, garantendo che il team giusto possa rimanere informato |
Agente Telegraf aggiornato
L'agente per l'inserimento dei dati di integrazione Telegraf è stato aggiornato alla versione 1.21.2, con miglioramenti delle prestazioni e della sicurezza. Gli utenti che desiderano effettuare l'aggiornamento possono fare riferimento alla sezione di aggiornamento appropriata del"Installazione dell'agente" documentazione. Le versioni precedenti dell'agente continueranno a funzionare senza che sia richiesto alcun intervento da parte dell'utente.
Aggiornamenti del Data Collector
-
Il raccoglitore dati degli switch Fibre Channel Broadcom è stato ottimizzato per ridurre il numero di comandi CLI emessi con ogni polling di inventario.
Febbraio 2022
Cloud Insights risolve le vulnerabilità di Apache Log4j
Per NetApp la sicurezza dei clienti è una priorità assoluta. Cloud Insights include aggiornamenti alle sue librerie software per risolvere le recenti vulnerabilità di Apache Log4j.
Fare riferimento a quanto segue sul sito Web Product Security Advisory di NetApp:
Puoi leggere di più su queste vulnerabilità e sulla risposta di NetApp su"Sala stampa NetApp" .
Pagina dei dettagli dello spazio dei nomi Kubernetes
Esplorare il tuo ambiente Kubernetes è ora più semplice che mai, grazie alle pagine dettagliate e informative sugli spazi dei nomi del tuo cluster. La pagina dei dettagli dello spazio dei nomi fornisce un riepilogo di tutte le risorse utilizzate da uno spazio dei nomi, comprese tutte le risorse di archiviazione back-end e il loro utilizzo della capacità.

Dicembre 2021
Integrazione più profonda per i sistemi ONTAP
Semplifica gli avvisi per guasti hardware ONTAP e altro ancora con la nuova integrazione con NetApp Event Management System (EMS). "Esplora e avvisa" sui messaggi ONTAP di basso livello in Cloud Insights per informare e migliorare i flussi di lavoro di risoluzione dei problemi e ridurre ulteriormente la dipendenza dagli strumenti di gestione degli elementi ONTAP .
Interrogazione dei registri
Per i sistemi ONTAP , le query Cloud Insights includono un potente"Esploratore di log" , consentendo di analizzare e risolvere facilmente i problemi delle voci del registro EMS.

Notifiche a livello di Data Collector.
Oltre ai monitor definiti dal sistema e creati su misura per gli avvisi, è anche possibile impostare notifiche di avviso per i raccoglitori di dati ONTAP , consentendo di specificare i destinatari per gli avvisi a livello di raccoglitore, indipendentemente dagli altri avvisi del monitor.
Maggiore flessibilità dei ruoli Cloud Secure
Agli utenti può essere concesso l'accesso alle funzionalità Cloud Secure in base a"ruoli" impostato da un amministratore:
Ruolo |
Accesso Cloud Secure |
Amministratore |
Può eseguire tutte le funzioni Cloud Secure , comprese quelle per avvisi, analisi forense, raccoglitori di dati, policy di risposta automatizzate e API per Cloud Secure. Un amministratore può anche invitare altri utenti, ma può assegnare solo ruoli Cloud Secure . |
Utente |
Può visualizzare e gestire gli avvisi e visualizzare le analisi forensi. Il ruolo utente può modificare lo stato dell'avviso, aggiungere una nota, acquisire manualmente snapshot e bloccare l'accesso utente. |
Ospite |
È possibile visualizzare avvisi e analisi forensi. Il ruolo ospite non può modificare lo stato dell'avviso, aggiungere una nota, acquisire manualmente snapshot o bloccare l'accesso utente. |
Supporto del sistema operativo
Il supporto CentOS 8.x verrà sostituito dal supporto CentOS 8 Stream. CentOS 8.x raggiungerà la fine del suo ciclo di vita il 31 dicembre 2021.
Aggiornamenti del Data Collector
Sono stati aggiunti diversi nomi di raccoglitori di dati Cloud Insights per riflettere le modifiche apportate dal fornitore:
Fornitore/Modello |
Nome precedente |
Dell EMC PowerScale |
Isilon |
HPE Alletra 9000 / Primera |
3PAR |
HPE Alletra 6000 |
Agile |
Novembre 2021
Dashboard adattive
Nuove variabili per gli attributi e possibilità di utilizzare variabili nei widget.
Le dashboard sono ora più potenti e flessibili che mai. Crea dashboard adattive con variabili di attributo per filtrare rapidamente le dashboard al volo. Utilizzando questi e altri preesistenti"variabili" Ora puoi creare una dashboard di alto livello per visualizzare le metriche dell'intero ambiente e filtrarle senza problemi in base al nome della risorsa, al tipo, alla posizione e altro ancora. Utilizzare variabili numeriche nei widget per associare metriche grezze ai costi, ad esempio il costo per GB per l'archiviazione come servizio.

Accedi al database di reporting tramite API
Funzionalità avanzate per l'integrazione con strumenti di reporting, ITSM e automazione di terze parti: la potente tecnologia Cloud Insights"API" consente agli utenti di interrogare direttamente il database di Cloud Insights Reporting, senza passare attraverso l'ambiente di Cognos Reporting.
Tabelle pod nella landing page della VM
Navigazione fluida tra le VM e i Kubernetes Pod che le utilizzano: per una migliore risoluzione dei problemi e gestione del margine di prestazioni, ora nelle landing page delle VM verrà visualizzata una tabella dei Kubernetes Pod associati.

Aggiornamenti del Data Collector
-
ECS ora segnala il firmware per l'archiviazione e il nodo
-
Isilon ha migliorato il rilevamento rapido
-
Azure NetApp Files raccoglie i dati sulle prestazioni più rapidamente
-
StorageGRID ora supporta Single Sign-On (SSO)
-
Brocade CLI segnala correttamente il modello per X&-4
Sistemi operativi aggiuntivi supportati
Oltre a quelli già supportati, Cloud Insights Acquisition Unit supporta i seguenti sistemi operativi:
-
Centos (64 bit) 8.4
-
Oracle Enterprise Linux (64 bit) 8.4
-
Red Hat Enterprise Linux (64 bit) 8.4
Ottobre 2021
Filtri sulle pagine di K8S Explorer
"Esploratore Kubernetes"I filtri di pagina ti offrono un controllo mirato sui dati visualizzati per l'esplorazione di cluster, nodi e pod Kubernetes.

Dati K8s per la segnalazione
I dati di Kubernetes sono ora disponibili per l'utilizzo in Reporting, consentendo di creare report di addebito o di altro tipo. Affinché i dati di addebito di Kubernetes vengano trasmessi a Reporting, è necessario disporre di una connessione attiva al cluster Kubernetes e al suo storage back-end, e Cloud Insights deve ricevere dati da esso. Se non vengono ricevuti dati dall'archiviazione back-end, Cloud Insights non può inviare dati sugli oggetti Kubernetes a Reporting.

È arrivato il tema scuro
Molti di voi hanno chiesto un tema scuro e Cloud Insights ha risposto. Per passare dal tema chiaro a quello scuro, fai clic sul menu a discesa accanto al tuo nome utente.

Supporto per la raccolta dati
Abbiamo apportato alcuni miglioramenti a Cloud Insights Data Collectors. Ecco alcuni punti salienti:
-
Nuovo collettore per Amazon FSx per ONTAP
Settembre 2021
Le policy sulle prestazioni ora sono monitor
Monitor e avvisi hanno sostituito i criteri e le violazioni delle prestazioni in Cloud Insights. "Avvisi con monitor" offre maggiore flessibilità e approfondimenti su potenziali problemi o tendenze nel tuo ambiente.
Suggerimenti di completamento automatico, caratteri jolly ed espressioni nei monitor
Quando si crea un monitor per gli avvisi, l'inserimento di un filtro è ora predittivo, consentendo di cercare e trovare facilmente le metriche o gli attributi per il monitor. Inoltre, ti viene data la possibilità di creare un filtro con caratteri jolly in base al testo digitato.

Agente Telegraf aggiornato
L'agente per l'inserimento dei dati di integrazione Telegraf è stato aggiornato alla versione 1.19.3, con miglioramenti delle prestazioni e della sicurezza. Gli utenti che desiderano effettuare l'aggiornamento possono fare riferimento alla sezione di aggiornamento appropriata del"Installazione dell'agente" documentazione. Le versioni precedenti dell'agente continueranno a funzionare senza che sia richiesto alcun intervento da parte dell'utente.
Supporto per la raccolta dati
Abbiamo apportato alcuni miglioramenti a Cloud Insights Data Collectors. Ecco alcuni punti salienti:
-
Microsoft Hyper-V Collector ora utilizza PowerShell anziché WMI
-
Le macchine virtuali di Azure e il raccoglitore VHD sono ora fino a 10 volte più veloci grazie alle chiamate parallele
-
HPE Nimble ora supporta configurazioni federate e iSCSI
E poiché stiamo costantemente migliorando la raccolta dati, ecco alcune altre recenti modifiche degne di nota:
-
Nuovo collettore per EMC Powerstore
-
Nuovo collettore per Hitachi Ops Center
-
Nuovo collettore per Hitachi Content Platform
-
Collettore ONTAP migliorato per segnalare i Fabric Pool
-
ANF migliorato con prestazioni di volume e pool di archiviazione
-
EMC ECS migliorato con nodi di archiviazione e prestazioni di archiviazione, nonché conteggio degli oggetti nei bucket
-
EMC Isilon migliorato con metriche Storage Node e Qtree
-
EMC Symetrix migliorato con metriche di limite QOS del volume
-
Numero di serie padre di IBM SVC ed EMC PowerStore con Storage Nodes migliorato
Agosto 2021
Nuova interfaccia utente della pagina di controllo
IL"Pagina di controllo" fornisce un'interfaccia più pulita e ora consente l'esportazione degli eventi di audit in un file .CSV.
Gestione avanzata dei ruoli utente
Cloud Insights ora consente ancora più libertà nell'assegnazione dei ruoli utente e nei controlli di accesso. Ora agli utenti possono essere assegnate autorizzazioni granulari per il monitoraggio, la creazione di report e Cloud Secure separatamente.
Ciò significa che puoi consentire a più utenti l'accesso amministrativo alle funzioni di monitoraggio, ottimizzazione e reporting, limitando al contempo l'accesso ai dati sensibili di audit e attività Cloud Secure solo a coloro che ne hanno bisogno.
"Scopri di più"sui diversi livelli di accesso nella documentazione Cloud Insights .
Giugno 2021
Suggerimenti di completamento automatico, caratteri jolly ed espressioni nei filtri
Con questa versione di Cloud Insights, non è più necessario conoscere tutti i possibili nomi e valori in base ai quali filtrare una query o un widget. Quando si filtra, è sufficiente iniziare a digitare e Cloud Insights suggerirà valori in base al testo. Non è più necessario cercare in anticipo i nomi delle applicazioni o gli attributi di Kubernetes solo per trovare quelli che vuoi mostrare nel tuo widget.
Mentre digiti un filtro, il filtro visualizza un elenco intelligente di risultati tra cui puoi scegliere, oltre all'opzione per creare un filtro jolly in base al testo corrente. Selezionando questa opzione verranno restituiti tutti i risultati che corrispondono all'espressione jolly. Naturalmente puoi anche selezionare più valori singoli che vuoi aggiungere al filtro.

Inoltre, è possibile creare espressioni in un filtro utilizzando NOT o OR, oppure è possibile selezionare l'opzione "Nessuno" per filtrare i valori nulli nel campo.
Per saperne di più"opzioni di filtraggio" nelle query e nei widget.
API disponibili per edizione
Le potenti API di Cloud Insights sono più accessibili che mai: le API Alerts sono ora disponibili nelle edizioni Standard e Premium. Per ogni edizione sono disponibili le seguenti API:
| Categoria API | Di base | Standard | Premio |
|---|---|---|---|
Unità di acquisizione |
|
|
|
Raccolta dati |
|
|
|
Avvisi |
|
|
|
Attività |
|
|
|
Inserimento dati |
|
|
Visibilità di Kubernetes PV e Pod
Cloud Insights fornisce visibilità sullo storage back-end per i tuoi ambienti Kubernetes, fornendoti informazioni dettagliate sui tuoi Kubernetes Pod e Persistent Volumes (PV). Ora è possibile monitorare i contatori PV, come IOPS, latenza e throughput, dall'utilizzo di un singolo Pod tramite un contatore PV a un PV e fino al dispositivo di archiviazione back-end.
Nella landing page di un Volume o di un Volume interno vengono visualizzate due nuove tabelle:

Tieni presente che per sfruttare queste nuove tabelle, è consigliabile disinstallare l'agente Kubernetes corrente e installarne uno nuovo. È inoltre necessario installare Kube-State-Metrics versione 2.1.0 o successiva.
Collegamenti tra nodi Kubernetes e VM
Nella pagina di un nodo Kubernetes, ora puoi fare clic per aprire la pagina della VM del nodo. La pagina VM include anche un collegamento al Nodo stesso.

Monitor di avviso che sostituiscono i criteri di prestazione
Per consentire i vantaggi aggiuntivi di soglie multiple, webhook e invio di avvisi via e-mail, avvisi su tutte le metriche tramite un'unica interfaccia e altro ancora, Cloud Insights convertirà i clienti della Standard e Premium Edition da Performance Policies a Monitor durante i mesi di luglio e agosto 2021. Scopri di più su"Avvisi e monitoraggi" e restate sintonizzati per scoprire questo entusiasmante cambiamento.
Cloud Secure supporta NFS
Cloud Secure ora supporta NFS per la raccolta dati ONTAP . Monitora l'accesso degli utenti SMB e NFS per proteggere i tuoi dati dagli attacchi ransomware. Inoltre, Cloud Secure supporta le directory utente Active Directory e LDAP per la raccolta degli attributi utente NFS.
Eliminazione Cloud Secure
Cloud Secure elimina automaticamente gli snapshot in base alle impostazioni di eliminazione degli snapshot, per risparmiare spazio di archiviazione e ridurre la necessità di eliminarli manualmente.

Velocità di raccolta dati Cloud Secure
Un singolo sistema di raccolta dati può ora pubblicare fino a 20.000 eventi al secondo su Cloud Secure.
Maggio 2021
Ecco alcune delle modifiche apportate ad aprile:
Agente Telegraf aggiornato
L'agente per l'inserimento dei dati di integrazione Telegraf è stato aggiornato alla versione 1.17.3, con miglioramenti delle prestazioni e della sicurezza. Gli utenti che desiderano effettuare l'aggiornamento possono fare riferimento alla sezione di aggiornamento appropriata del"Installazione dell'agente" documentazione. Le versioni precedenti dell'agente continueranno a funzionare senza che sia richiesto alcun intervento da parte dell'utente.
Aggiungere azioni correttive a un avviso
Ora puoi aggiungere una descrizione facoltativa, nonché ulteriori approfondimenti e/o azioni correttive durante la creazione o la modifica di un monitor compilando la sezione Aggiungi una descrizione dell'avviso. La descrizione verrà inviata con l'avviso. Il campo insights and corrective actions può fornire passaggi dettagliati e indicazioni per gestire gli avvisi e verrà visualizzato nella sezione di riepilogo della landing page dell'avviso.

API di Cloud Insights per tutte le edizioni
L'accesso API è ora disponibile in tutte le edizioni di Cloud Insights. Gli utenti dell'edizione Basic possono ora automatizzare le azioni per le unità di acquisizione e i collettori di dati, mentre gli utenti dell'edizione Standard possono interrogare le metriche e acquisire metriche personalizzate. L'edizione Premium continua a consentire l'utilizzo completo di tutte le categorie API.
| Categoria API | Di base | Standard | Premio |
|---|---|---|---|
Unità di acquisizione |
|
|
|
Raccolta dati |
|
|
|
Attività |
|
|
|
Inserimento dati |
|
|
|
Magazzino dati |
|
Per i dettagli sull'utilizzo dell'API, fare riferimento a"Documentazione API" .
Aprile 2021
Gestione più semplice dei monitor
"Raggruppamento del monitor"semplifica la gestione dei monitor nel tuo ambiente. Ora è possibile raggruppare più monitor e metterli in pausa come se fossero uno solo. Ad esempio, se si verifica un aggiornamento su una serie di infrastrutture, è possibile sospendere gli avvisi da tutti quei dispositivi con un solo clic.
Monitora i gruppi è la prima parte di una nuova ed entusiasmante funzionalità che apporta una gestione migliorata dei dispositivi ONTAP a Cloud Insights.

Opzioni di avviso avanzate tramite webhook
Molte applicazioni commerciali supportano"Webhook" come interfaccia di input standard. Cloud Insights ora supporta molti di questi canali di distribuzione, fornendo modelli predefiniti per Slack, PagerDuty, Teams e Discord, oltre a fornire webhook generici personalizzabili per supportare molte altre applicazioni.

Identificazione del dispositivo migliorata
Per migliorare il monitoraggio e la risoluzione dei problemi, nonché per fornire report accurati, è utile comprendere i nomi dei dispositivi anziché i loro indirizzi IP o altri identificatori. Cloud Insights ora incorpora un modo automatico per identificare i nomi dei dispositivi host fisici e di archiviazione nell'ambiente, utilizzando un approccio basato su regole denominato"Risoluzione del dispositivo" , disponibile nel menu Gestisci.
Hai chiesto di più!
Una richiesta frequente da parte dei clienti è stata quella di avere più opzioni predefinite per visualizzare l'intervallo di dati, per questo abbiamo aggiunto le seguenti cinque nuove opzioni, ora disponibili in tutto il servizio tramite il selettore dell'intervallo di tempo:
-
Ultimi 30 minuti
-
Ultime 2 ore
-
Ultime 6 ore
-
Ultime 12 ore
-
Ultimi 2 giorni
Più abbonamenti in un unico ambiente Cloud Insights
A partire dal 2 aprile, Cloud Insights supporta più abbonamenti dello stesso tipo di edizione per un cliente in una singola istanza Cloud Insights . Ciò consente ai clienti di contrarre parti del loro abbonamento a Cloud Insights con gli acquisti di infrastrutture. Per assistenza con più abbonamenti, contattare il reparto vendite NetApp .
Scegli il tuo percorso
Durante la configurazione di Cloud Insights, ora puoi scegliere se iniziare con Monitoraggio e avvisi oppure con Rilevamento ransomware e minacce interne. Cloud Insights configurerà l'ambiente iniziale in base al percorso scelto. È possibile configurare l'altro percorso in qualsiasi momento successivo.
Onboarding Cloud Secure più semplice
E iniziare a usare Cloud Secure è più facile che mai, grazie a una nuova checklist di configurazione dettagliata.

Come sempre, siamo lieti di ricevere i vostri suggerimenti! Inviateli a ng-cloudinsights-customerfeedback@netapp.com.
Febbraio 2021
Agente Telegraf aggiornato
L'agente per l'inserimento dei dati di integrazione Telegraf è stato aggiornato alla versione 1.17.0, che include vulnerabilità e correzioni di bug.
Analizzatore dei costi del cloud
Scopri la potenza di Spot di NetApp con Cloud Cost, che fornisce un'analisi dettagliata dei costi passati, presenti e stimati, offrendo visibilità sull'utilizzo del cloud nel tuo ambiente. La dashboard dei costi del cloud offre una visione chiara delle spese del cloud e un'analisi dettagliata dei singoli carichi di lavoro, account e servizi.
Cloud Cost può aiutarti ad affrontare queste importanti sfide:
-
Monitoraggio e monitoraggio delle spese cloud
-
Identificazione degli sprechi e delle potenziali aree di ottimizzazione
-
Consegna di elementi di azione eseguibili
Cloud Cost è incentrato sul monitoraggio. Esegui l'upgrade all'account Spot by NetApp completo per abilitare il risparmio automatico sui costi e l'ottimizzazione dell'ambiente.
Ricerca di oggetti con valori nulli tramite filtri
Cloud Insights ora consente di cercare attributi e metriche con valori nulli/nessuno tramite l'uso di filtri. È possibile eseguire questo filtraggio su qualsiasi attributo/metrica nei seguenti punti:
-
Nella pagina Query
-
Nei widget della dashboard e nelle variabili di pagina
-
Nella pagina dell'elenco degli avvisi
-
Durante la creazione dei monitor
Per filtrare i valori nulli/nessuno, è sufficiente selezionare l'opzione Nessuno quando appare nel menu a discesa del filtro appropriato.

Supporto multi-regione
A partire da oggi offriamo il servizio Cloud Insights in diverse regioni del mondo, il che semplifica le prestazioni e aumenta la sicurezza per i clienti con sede al di fuori degli Stati Uniti. Cloud Insights/ Cloud Secure archivia le informazioni in base alla regione in cui è stato creato l'ambiente.
Clic"Qui" per maggiori informazioni.
Gennaio 2021
Ulteriori metriche ONTAP rinominate
Nell'ambito del nostro continuo impegno per migliorare l'efficienza della raccolta dati dai sistemi ONTAP , le seguenti metriche ONTAP sono state rinominate.
Se hai già dei widget o delle query della dashboard che utilizzano una di queste metriche, dovrai modificarli o ricrearli per utilizzare i nuovi nomi delle metriche.
| Nome metrica precedente | Nuovo nome metrica |
|---|---|
netapp_ontap.disk_constituent.total_transfers |
netapp_ontap.disk_constituent.total_iops |
netapp_ontap.disk.total_transfers |
netapp_ontap.disk.total_iops |
netapp_ontap.fcp_lif.read_data |
netapp_ontap.fcp_lif.read_throughput |
netapp_ontap.fcp_lif.write_data |
netapp_ontap.fcp_lif.write_throughput |
netapp_ontap.iscsi_lif.read_data |
netapp_ontap.iscsi_lif.read_throughput |
netapp_ontap.iscsi_lif.write_data |
netapp_ontap.iscsi_lif.write_throughput |
netapp_ontap.lif.recv_data |
netapp_ontap.lif.recv_throughput |
netapp_ontap.lif.sent_data |
netapp_ontap.lif.sent_throughput |
netapp_ontap.lun.read_data |
netapp_ontap.lun.read_throughput |
netapp_ontap.lun.write_data |
netapp_ontap.lun.write_throughput |
netapp_ontap.nic_common.rx_bytes |
netapp_ontap.nic_common.rx_throughput |
netapp_ontap.nic_common.tx_bytes |
netapp_ontap.nic_common.tx_throughput |
netapp_ontap.path.read_data |
netapp_ontap.path.read_throughput |
netapp_ontap.path.write_data |
netapp_ontap.path.write_throughput |
netapp_ontap.path.total_data |
netapp_ontap.path.total_throughput |
netapp_ontap.policy_group.read_data |
netapp_ontap.policy_group.read_throughput |
netapp_ontap.policy_group.write_data |
netapp_ontap.policy_group.write_throughput |
netapp_ontap.policy_group.other_data |
netapp_ontap.policy_group.other_throughput |
netapp_ontap.policy_group.total_data |
netapp_ontap.policy_group.total_throughput |
netapp_ontap.system_node.disk_data_read |
netapp_ontap.system_node.disk_throughput_read |
netapp_ontap.system_node.disk_data_written |
netapp_ontap.system_node.disk_throughput_written |
lettura_dati_hdd_netapp_ontap.system_node |
netapp_ontap.system_node.hdd_throughput_read |
netapp_ontap.system_node.hdd_data_written |
netapp_ontap.system_node.hdd_throughput_scritto |
lettura_dati_ssd_netapp_ontap.system_node |
lettura_throughput_ssd_netapp_ontap.system_node |
netapp_ontap.system_node.ssd_data_written |
netapp_ontap.system_node.ssd_throughput_written |
netapp_ontap.system_node.net_data_recv |
netapp_ontap.system_node.net_throughput_recv |
netapp_ontap.system_node.net_data_sent |
netapp_ontap.system_node.net_throughput_sent |
netapp_ontap.system_node.fcp_data_recv |
netapp_ontap.system_node.fcp_throughput_recv |
netapp_ontap.system_node.fcp_data_sent |
netapp_ontap.system_node.fcp_throughput_sent |
netapp_ontap.volume_node.cifs_read_data |
netapp_ontap.volume_node.cifs_read_throughput |
netapp_ontap.volume_node.cifs_write_data |
netapp_ontap.volume_node.cifs_write_throughput |
netapp_ontap.volume_node.nfs_read_data |
netapp_ontap.volume_node.nfs_read_throughput |
netapp_ontap.volume_node.nfs_write_data |
netapp_ontap.volume_node.nfs_write_throughput |
netapp_ontap.volume_node.iscsi_read_data |
netapp_ontap.volume_node.iscsi_read_throughput |
netapp_ontap.volume_node.iscsi_write_data |
netapp_ontap.volume_node.iscsi_write_throughput |
netapp_ontap.volume_node.fcp_read_data |
netapp_ontap.volume_node.fcp_read_throughput |
netapp_ontap.volume_node.fcp_write_data |
netapp_ontap.volume_node.fcp_write_throughput |
netapp_ontap.volume.read_data |
netapp_ontap.volume.lettura_throughput |
netapp_ontap.volume.write_data |
netapp_ontap.volume.write_throughput |
netapp_ontap.workload.read_data |
netapp_ontap.workload.read_throughput |
netapp_ontap.workload.write_data |
netapp_ontap.workload.write_throughput |
netapp_ontap.workload_volume.read_data |
netapp_ontap.workload_volume.read_throughput |
netapp_ontap.workload_volume.write_data |
netapp_ontap.volume_carico_di_lavoro.write_throughput |
Nuovo Kubernetes Explorer
IL"Esploratore Kubernetes" fornisce una semplice visualizzazione della topologia dei cluster Kubernetes, consentendo anche ai non esperti di identificare rapidamente problemi e dipendenze, dal livello del cluster fino al contenitore e all'archiviazione.
È possibile esplorare un'ampia gamma di informazioni utilizzando i dettagli dettagliati di Kubernetes Explorer per lo stato, l'utilizzo e l'integrità di cluster, nodi, pod, container e storage nel tuo ambiente Kubernetes.

Dicembre 2020
Installazione di Kubernetes più semplice
L'installazione di Kubernetes Agent è stata semplificata per richiedere meno interazioni da parte dell'utente. "Installazione dell'agente Kubernetes" ora include la raccolta dati Kubernetes.
Novembre 2020
Dashboard aggiuntive
Le seguenti nuove dashboard incentrate su ONTAP sono state aggiunte alla galleria e sono disponibili per l'importazione:
-
ONTAP: Prestazioni e capacità aggregate
-
ONTAP FAS/ AFF - Utilizzo della capacità
-
ONTAP FAS/ AFF - Capacità del cluster
-
ONTAP FAS/ AFF - Efficienza
-
ONTAP FAS/ AFF - Prestazioni FlexVol
-
ONTAP FAS/ AFF - Punti operativi/ottimali del nodo
-
ONTAP FAS/ AFF - Efficienze di capacità pre-post
-
ONTAP: attività della porta di rete
-
ONTAP: Prestazioni dei protocolli dei nodi
-
ONTAP: Prestazioni del carico di lavoro del nodo (frontend)
-
ONTAP: Processore
-
ONTAP: prestazioni del carico di lavoro SVM (frontend)
-
ONTAP: Prestazioni del carico di lavoro del volume (frontend)
Rinomina colonna nei widget tabella
È possibile rinominare le colonne nella sezione Metriche e attributi di un widget tabella aprendo il widget in modalità di modifica e facendo clic sul menu nella parte superiore della colonna. Inserisci il nuovo nome e fai clic su Salva oppure fai clic su Reimposta per ripristinare il nome originale della colonna.
Si noti che questo influisce solo sul nome visualizzato della colonna nel widget della tabella; il nome della metrica/attributo non cambia nei dati sottostanti.

Ottobre 2020
Espansione predefinita dei dati di integrazione
Il raggruppamento dei widget della tabella ora consente espansioni predefinite delle metriche Kubernetes, ONTAP Advanced Data e Agent Node. Ad esempio, se raggruppi i Nodi Kubernetes per Cluster, vedrai una riga nella tabella per ogni cluster. È quindi possibile espandere ogni riga del cluster per visualizzare un elenco degli oggetti Node.
Supporto tecnico dell'edizione base
Il supporto tecnico è ora disponibile per gli abbonati a Cloud Insights Basic Edition, oltre che alle edizioni Standard e Premium. Inoltre, Cloud Insights ha semplificato il flusso di lavoro per la creazione di un ticket di supporto NetApp .
API pubblica Cloud Secure
Cloud Secure supporta"API REST" per accedere alle informazioni su attività e avvisi. Ciò viene realizzato tramite l'uso di token di accesso API, creati tramite l'interfaccia utente di amministrazione Cloud Secure , che vengono poi utilizzati per accedere alle API REST. La documentazione Swagger per queste API REST è integrata con Cloud Secure.
Settembre 2020
Pagina di query con dati di integrazione
La pagina Query di Cloud Insights supporta i dati di integrazione (ad esempio da Kubernetes, ONTAP Advanced Metrics, ecc.). Quando si lavora con i dati di integrazione, la tabella dei risultati della query mostra una vista "a schermo diviso", con l'oggetto/raggruppamento sul lato sinistro e i dati dell'oggetto (attributi/metriche) sul lato destro. È anche possibile scegliere più attributi per raggruppare i dati di integrazione.

Formattazione della visualizzazione dell'unità nel widget Tabella
La formattazione della visualizzazione delle unità è ora disponibile nei widget Tabella per le colonne che visualizzano dati metrici/contatori (ad esempio, gigabyte, MB/secondo, ecc.). Per modificare l'unità di visualizzazione di una metrica, fare clic sul menu "tre puntini" nell'intestazione della colonna e selezionare "Visualizzazione unità". Puoi scegliere tra tutte le unità disponibili. Le unità disponibili variano a seconda del tipo di dati metrici nella colonna visualizzata.

Pagina dei dettagli dell'unità di acquisizione
Le unità di acquisizione ora hanno una propria landing page, che fornisce dettagli utili per ciascuna AU e informazioni utili per la risoluzione dei problemi. IL"Pagina dei dettagli AU" fornisce link ai raccoglitori di dati dell'UA nonché utili informazioni sullo stato.
Dipendenza Docker Cloud Secure rimossa
La dipendenza di Cloud Secure da Docker è stata rimossa. Docker non è più necessario per l'installazione dell'agente Cloud Secure .
Segnalazione dei ruoli utente
Se disponi di Cloud Insights Premium Edition con Reporting, ogni utente Cloud Insights nel tuo ambiente avrà anche un accesso Single Sign-On (SSO) all'applicazione Reporting (ad esempio Cognos); cliccando sul collegamento Report nel menu, accederanno automaticamente a Reporting.
Il loro ruolo utente in Cloud Insights determina il loro"Ruolo utente di segnalazione" :
Ruolo Cloud Insights |
Ruolo di segnalazione |
Autorizzazioni di segnalazione |
Ospite |
Consumatore |
È possibile visualizzare, pianificare ed eseguire report e impostare preferenze personali, come quelle relative a lingue e fusi orari. I consumatori non possono creare report o svolgere attività amministrative. |
Utente |
Autore |
Può eseguire tutte le funzioni del consumatore, nonché creare e gestire report e dashboard. |
Amministratore |
Amministratore |
Può eseguire tutte le funzioni dell'autore nonché tutte le attività amministrative, come la configurazione dei report e l'arresto e il riavvio delle attività di reporting. |
|
|
Cloud Insights Reporting è disponibile per ambienti da 500 MU o più. |
|
|
Se sei un attuale cliente Premium Edition e desideri conservare i tuoi report, leggi questo"nota importante per i clienti esistenti" . |
Nuova categoria API per l'inserimento dei dati
Cloud Insights ha aggiunto una categoria API Data Ingestion, offrendoti un maggiore controllo sui dati e sugli agenti personalizzati. La documentazione dettagliata per questa e altre categorie API è disponibile in Cloud Insights andando su Amministrazione > Accesso API e cliccando sul link Documentazione API. È anche possibile allegare un commento all'AU nel campo Nota, visualizzato sia nella pagina dei dettagli dell'AU che nella pagina dell'elenco delle AU.
Agosto 2020
Monitoraggio e allerta
Oltre all'attuale possibilità di impostare criteri di prestazioni per oggetti di archiviazione, VM, EC2 e porte, Cloud Insights Standard Edition ora include la possibilità di"configurare i monitor" per soglie sui dati di integrazione per Kubernetes, metriche avanzate ONTAP e plugin Telegraf. È sufficiente creare un monitor per ogni metrica di oggetto per cui si desidera attivare gli avvisi, impostare le condizioni per le soglie di livello di avviso o di livello critico e specificare i destinatari e-mail desiderati per ciascun livello. Puoi quindi"visualizzare e gestire gli avvisi" per monitorare le tendenze o risolvere i problemi.

Luglio 2020
Cloud Secure Esegui un'istantanea Azione
Cloud Secure protegge i tuoi dati eseguendo automaticamente uno snapshot quando viene rilevata un'attività dannosa, garantendo così un backup sicuro dei tuoi dati.
È possibile definire policy di risposta automatizzate che creano uno snapshot quando viene rilevato un attacco ransomware o altre attività anomale dell'utente. È anche possibile acquisire manualmente uno snapshot dalla pagina di avviso.
Istantanea automatica scattata:
Istantanea manuale:
Aggiornamenti metrici/contatori
I seguenti contatori di capacità sono disponibili per l'uso nell'interfaccia utente Cloud Insights e nell'API REST. In precedenza questi contatori erano disponibili solo per Data Warehouse/Reporting.
| Tipo di oggetto | Contatore |
|---|---|
Magazzinaggio |
Capacità - Capacità grezza di riserva - Capacità grezza non riuscita |
Pool di archiviazione |
Capacità dati - Capacità dati utilizzata - Altra capacità totale - Altra capacità utilizzata - Capacità totale - Capacità grezza - Limite flessibile |
Volume interno |
Capacità dati - Capacità dati utilizzata - Totale Altra capacità - Utilizzata Altra capacità - Totale Capacità di clonazione salvata - Totale |
Rilevamento di potenziali attacchi Cloud Secure
Cloud Secure ora rileva potenziali attacchi come il ransomware. Fare clic su un avviso nella pagina Elenco avvisi per aprire una pagina di dettagli che mostra quanto segue:
-
Ora dell'attacco
-
Attività associata dell'utente e del file
-
Azione intrapresa
-
Informazioni aggiuntive per aiutare a individuare possibili violazioni della sicurezza
Pagina di avvisi che mostra un potenziale attacco ransomware:
Pagina dettagliata per un potenziale attacco ransomware:
Iscriviti alla Premium Edition tramite AWS
Durante la prova di Cloud Insights, puoi"auto-iscrizione" tramite AWS Marketplace a Cloud Insights Standard Edition o Premium Edition. In precedenza, era possibile auto-iscriversi solo tramite AWS Marketplace alla Standard Edition.
Widget tabella migliorato
Il widget Tabella della pagina dashboard/risorse include i seguenti miglioramenti:
-
Visualizzazione "schermo diviso": i widget tabella visualizzano l'oggetto/raggruppamento sul lato sinistro e i dati dell'oggetto (attributi/metriche) sul lato destro.

-
Raggruppamento di più attributi: per i dati di integrazione (Kubernetes, ONTAP Advanced Metrics, Docker, ecc.), è possibile scegliere più attributi per il raggruppamento. I dati vengono visualizzati in base agli attributi di raggruppamento scelti.
Raggruppamento con dati di integrazione (mostrato in modalità di modifica):

-
Il raggruppamento dei dati dell'infrastruttura (archiviazione, EC2, VM, porte, ecc.) avviene tramite un singolo attributo, come in precedenza. Quando si raggruppa in base a un attributo che non è l'oggetto, la tabella consente di espandere la riga del gruppo per visualizzare tutti gli oggetti al suo interno.
Raggruppamento con dati infrastrutturali (mostrati in modalità di visualizzazione):

Filtraggio delle metriche
Oltre a filtrare in base agli attributi di un oggetto in un widget, ora puoi filtrare anche in base alle metriche.

Quando si lavora con dati di integrazione (Kubernetes, ONTAP Advanced Data, ecc.), il filtraggio delle metriche rimuove i punti dati individuali/non corrispondenti dalla serie di dati tracciati, a differenza dei dati dell'infrastruttura (archiviazione, VM, porte, ecc.) in cui i filtri agiscono sul valore aggregato della serie di dati e potenzialmente rimuovono l'intero oggetto dal grafico.

Dati contatore avanzati ONTAP
Cloud Insights sfrutta i dati avanzati dei contatori specifici di ONTAP di NetApp, che forniscono una serie di contatori e metriche raccolti dai dispositivi ONTAP . I dati dei contatori avanzati ONTAP sono disponibili per tutti i clienti NetApp ONTAP . Queste metriche consentono una visualizzazione personalizzata e ampia nei widget e nelle dashboard Cloud Insights .
È possibile trovare i contatori avanzati ONTAP cercando "netapp_ontap" nella query del widget e selezionando uno dei contatori.

Puoi perfezionare la ricerca digitando parti aggiuntive del nome del contatore. Per esempio:
-
vita
-
aggregato
-
offbox_vscan_server
-
e altro ancora

Si prega di notare quanto segue:
-
La raccolta dati avanzata sarà abilitata per impostazione predefinita per i nuovi collettori dati ONTAP . Per abilitare la raccolta dati avanzata per i tuoi raccoglitori dati ONTAP esistenti, modifica il raccoglitore dati ed espandi la sezione Configurazione avanzata.
-
La raccolta dati avanzata non è disponibile per ONTAP a 7 modalità.
Dashboard dei contatori avanzati
Cloud Insights è dotato di una serie di dashboard predefinite per aiutarti a iniziare a visualizzare i contatori avanzati ONTAP per argomenti quali Prestazioni aggregate, Carico di lavoro del volume, Attività del processore e altro ancora. Se è configurato almeno un raccoglitore dati ONTAP , è possibile importarlo dalla Galleria dashboard in qualsiasi pagina dell'elenco dashboard.
Saperne di più
Ulteriori informazioni su ONTAP Advanced Data sono disponibili ai seguenti link:
-
https://mysupport.netapp.com/site/tools/tool-eula/netapp-harvest(Nota: sarà necessario accedere al supporto NetApp )
Menu Norme e violazioni
Le policy e le violazioni delle prestazioni ora si trovano nel menu Avvisi. Le funzionalità relative alle norme e alle violazioni rimangono invariate.

Agente Telegraf aggiornato
L'agente per l'inserimento dei dati di integrazione Telegraf è stato aggiornato a"versione 1.14" , che include correzioni di bug, correzioni di sicurezza e nuovi plugin.
Nota: quando si configura un raccoglitore dati Kubernetes sulla piattaforma Kubernetes, potrebbe essere visualizzato un errore "HTTP status 403 Forbidden" nel registro, a causa di autorizzazioni insufficienti nell'attributo "clusterrole".
Per risolvere questo problema, aggiungere le seguenti righe evidenziate alla sezione rules: del clusterrole endpoint-access, quindi riavviare i pod Telegraf.
rules: - apiGroups: - "" - apps - autoscaling - batch - extensions - policy - rbac.authorization.k8s.io attributeRestrictions: null resources: - nodes/metrics - nodes/proxy <== Add this line - nodes/stats - pods <== Add this line verbs: - get - list <== Add this line
Giugno 2020
Segnalazione errori semplificata del Data Collector
Segnalare un errore del raccoglitore dati è più semplice con il pulsante Invia segnalazione errore nella pagina del raccoglitore dati. Facendo clic sul pulsante, vengono inviate a NetApp informazioni di base sull'errore e viene avviata un'indagine sul problema. Una volta premuto, Cloud Insights riconosce che NetApp è stata avvisata e il pulsante Segnalazione errori viene disabilitato per indicare che è stato inviato un rapporto di errore per quel raccoglitore di dati. Il pulsante rimane disattivato finché la pagina del browser non viene aggiornata.

Miglioramenti dei widget
Sono stati apportati i seguenti miglioramenti ai widget della dashboard. Questi miglioramenti sono considerati funzionalità di anteprima e potrebbero non essere disponibili per tutti gli ambienti Cloud Insights .
-
Nuovo selettore di oggetti/metriche: gli oggetti (archiviazione, disco, porte, nodi, ecc.) e le relative metriche (IOPS, latenza, conteggio CPU, ecc.) sono ora disponibili nei widget in un unico menu a discesa inclusivo con potenti funzionalità di ricerca. È possibile immettere più termini parziali nel menu a discesa e Cloud Insights elencherà tutte le metriche degli oggetti che soddisfano tali termini.

-
Raggruppamento di più tag: quando si lavora con dati di integrazione (Kubernetes, ecc.), è possibile raggruppare i dati in base a più tag/attributi. Ad esempio, somma l'utilizzo della memoria in base allo spazio dei nomi Kubernetes e al nome del contenitore.

Maggio 2020
Segnalazione dei ruoli utente
Sono stati aggiunti i seguenti ruoli per la segnalazione:
-
Cloud Insights Consumers: possono eseguire e visualizzare report
-
Autori di Cloud Insights : possono eseguire le funzioni Consumer, nonché creare e gestire report e dashboard
-
Amministratori di Cloud Insights : possono eseguire le funzioni di autore e tutte le attività amministrative
Aggiornamenti Cloud Secure
Cloud Insights include le seguenti recenti modifiche a Cloud Secure .
Nella pagina Forensics > Activity Forensics, forniamo due visualizzazioni per analizzare e indagare l'attività degli utenti:
-
Visualizzazione attività, focalizzata sull'attività dell'utente (Quale operazione? Dove è stato eseguito?)
-
Visualizzazione delle entità, incentrata sui file a cui l'utente ha avuto accesso.

Inoltre, la notifica e-mail di avviso ora contiene un collegamento diretto alla pagina di avviso.
Raggruppamento della dashboard
Il raggruppamento della dashboard consente una migliore"gestione dei cruscotti" che sono rilevanti per te. È possibile aggiungere dashboard correlate a un gruppo per una gestione "unificata", ad esempio, dello storage o delle macchine virtuali.
I gruppi sono personalizzati per utente, quindi i gruppi di una persona possono essere diversi da quelli di un'altra. Puoi avere tutti i gruppi di cui hai bisogno, con poche o tante dashboard in ogni gruppo, a seconda delle tue esigenze.

Fissaggio della dashboard
È possibile aggiungere dashboard in modo che i preferiti vengano sempre visualizzati in cima all'elenco.

Modalità TV e aggiornamento automatico
"Modalità TV e aggiornamento automatico"consentono la visualizzazione dei dati in tempo quasi reale su una dashboard o una pagina di risorse:
-
La Modalità TV offre una visualizzazione ordinata; il menu di navigazione è nascosto, lasciando più spazio sullo schermo per la visualizzazione dei dati.
-
I dati nei widget sulle dashboard e nelle landing page delle risorse vengono aggiornati automaticamente in base a un intervallo di aggiornamento (anche solo ogni 10 secondi) determinato dall'intervallo di tempo della dashboard selezionato (o dall'intervallo di tempo del widget, se impostato per sovrascrivere l'orario della dashboard).
La modalità TV e l'aggiornamento automatico, combinati, offrono una visualizzazione in tempo reale dei dati di Cloud Insights , perfetti per dimostrazioni fluide o per il monitoraggio interno.
Aprile 2020
Nuove scelte di intervallo di tempo della dashboard
Le scelte di intervallo di tempo per le dashboard e altre pagine di Cloud Insights ora includono Ultima ora e Ultimi 15 minuti.
Aggiornamenti Cloud Secure
Cloud Insights include le seguenti recenti modifiche a Cloud Secure .
-
Miglior riconoscimento delle modifiche ai metadati di file e cartelle per rilevare se l'utente ha modificato l'autorizzazione, il proprietario o la proprietà del gruppo.
-
Esporta il report sulle attività degli utenti in formato CSV.
Cloud Secure monitora e verifica tutte le operazioni di accesso degli utenti a file e cartelle. L'audit delle attività consente di rispettare le policy di sicurezza interne, soddisfare i requisiti di conformità esterni quali PCI, GDPR e HIPAA e condurre indagini su violazioni dei dati e incidenti di sicurezza.
Ora predefinita della dashboard
L'intervallo di tempo predefinito per le dashboard è ora di 3 ore anziché 24 ore.
Tempi di aggregazione ottimizzati
Ottimizzato"aggregazione temporale" gli intervalli nei widget delle serie temporali (grafici a linee, spline, ad area e ad area impilata) sono più frequenti per gli intervalli di tempo di 3 e 24 ore del dashboard/widget, consentendo una rappresentazione più rapida dei dati.
-
L'intervallo di tempo di 3 ore si ottimizza con un intervallo di aggregazione di 1 minuto. In precedenza erano 5 minuti.
-
L'intervallo di tempo di 24 ore si ottimizza in un intervallo di aggregazione di 30 minuti. In precedenza era di 1 ora.
È comunque possibile ignorare l'aggregazione ottimizzata impostando un intervallo personalizzato.
Formato automatico dell'unità di visualizzazione
Nella maggior parte dei widget, Cloud Insights conosce l'unità di base in cui visualizzare i valori, ad esempio Megabyte, Migliaia, Percentuale, Millisecondi (ms), ecc., e ora"formatta automaticamente" il widget all'unità più leggibile. Ad esempio, un valore di dati pari a 1.234.567.890 byte verrebbe formattato automaticamente in 1,23 gibibyte. In molti casi, Cloud Insights conosce il formato migliore per i dati acquisiti. Nei casi in cui non si conosce il formato migliore o nei widget in cui si desidera ignorare la formattazione automatica, è possibile scegliere il formato desiderato.

Importa annotazioni tramite API
Con la potente API di Cloud Insights Premium Edition, ora puoi"importa annotazioni" e assegnarli agli oggetti utilizzando un file .CSV. È anche possibile importare applicazioni e assegnare entità aziendali nello stesso modo.

Selettore widget più semplice
Aggiungere widget a dashboard e landing page di asset è più semplice grazie a un nuovo selettore di widget che mostra tutti i tipi di widget in un'unica vista, così l'utente non deve più scorrere un elenco di tipi di widget per trovare quello che desidera aggiungere. I widget correlati sono coordinati per colore e raggruppati per prossimità nel nuovo selettore.

Febbraio 2020
API con edizione Premium
Cloud Insights Premium Edition è dotato di un"potente API" che può essere utilizzato per integrare Cloud Insights con altre applicazioni, come CMDB o altri sistemi di ticketing.
Informazioni dettagliate basate su Swagger sono disponibili in Amministrazione > Accesso API, sotto il link Documentazione API. Swagger fornisce una breve descrizione e informazioni sull'utilizzo dell'API e ti consente di provare ciascuna API nel tuo ambiente.
L'API Cloud Insights utilizza i token di accesso per fornire un accesso basato su autorizzazioni a categorie di API, come ASSET o COLLECTION.

Polling iniziale dopo l'aggiunta di un raccoglitore dati
In precedenza, dopo aver configurato un nuovo raccoglitore dati, Cloud Insights interrogava immediatamente il raccoglitore dati per raccogliere i dati di inventario, ma attendeva l'intervallo di interrogazione delle prestazioni configurato (in genere 15 minuti) per raccogliere i dati iniziali sulle prestazioni. Attenderebbe quindi un altro intervallo prima di avviare il secondo sondaggio sulle prestazioni, il che significa che ci vorrebbero fino a 30 minuti prima che dati significativi venissero acquisiti da un nuovo raccoglitore di dati.
Raccoglitore di dati"sondaggi" è stato notevolmente migliorato, in modo che il sondaggio iniziale sulle prestazioni venga eseguito subito dopo il sondaggio sull'inventario, mentre il secondo sondaggio sulle prestazioni venga eseguito entro pochi secondi dal completamento del primo sondaggio sulle prestazioni. Ciò consente a Cloud Insights di iniziare a mostrare dati utili su dashboard e grafici in tempi molto brevi.
Questo comportamento di sondaggio si verifica anche dopo aver modificato la configurazione di un raccoglitore dati esistente.
Duplicazione dei widget più semplice
Creare una copia di un widget su una dashboard o una landing page è più facile che mai. Nella modalità di modifica della dashboard, fare clic sul menu sul widget e selezionare Duplica. Viene avviato l'editor dei widget, precompilato con la configurazione del widget originale e con un suffisso "copia" nel nome del widget. Puoi apportare facilmente tutte le modifiche necessarie e salvare il nuovo widget. Il widget verrà posizionato nella parte inferiore della dashboard e potrai posizionarlo come preferisci. Ricordati di salvare la dashboard una volta completate tutte le modifiche.

Accesso singolo (SSO)
Con Cloud Insights Premium Edition, gli amministratori possono abilitare *"Accesso unico" * Accesso (SSO) a Cloud Insights per tutti gli utenti del dominio aziendale, senza doverli invitare individualmente. Con l'SSO abilitato, qualsiasi utente con lo stesso indirizzo email di dominio può accedere a Cloud Insights utilizzando le proprie credenziali aziendali.
|
|
SSO è disponibile solo in Cloud Insights Premium Edition e deve essere configurato prima di poter essere abilitato per Cloud Insights. La configurazione SSO include"Federazione di identità" tramite NetApp Cloud Central. La federazione consente agli utenti con accesso Single Sign-On di accedere ai tuoi account NetApp Cloud Central utilizzando le credenziali della tua directory aziendale. |
Gennaio 2020
Documentazione Swagger per REST API
Swagger spiega ogni API REST disponibile in Cloud Insights, nonché il suo utilizzo e la sua sintassi. Le informazioni sulle API Cloud Insights sono disponibili in"documentazione" .
Barra di avanzamento dei tutorial sulle funzionalità
L'elenco di controllo dei tutorial sulle funzionalità è stato spostato nel banner superiore e ora presenta un indicatore di avanzamento. I tutorial sono disponibili per ogni utente fino alla loro chiusura e sono sempre disponibili in Cloud Insights"documentazione" .

Modifiche all'unità di acquisizione
Quando si installa un'unità di acquisizione (AU) su un host o una VM che ha lo stesso nome di un'AU già installata, Cloud Insights garantisce un nome univoco aggiungendo al nome dell'AU "_1", "_2" e così via. Questo vale anche quando si disinstalla e si reinstalla un'AU dalla stessa VM senza prima rimuoverla da Cloud Insights. Vuoi un nome AU completamente diverso? Nessun problema: le AU possono essere rinominate dopo l'installazione.
Aggregazione temporale ottimizzata nei widget
Nei widget puoi scegliere tra un intervallo di aggregazione temporale Ottimizzato o un intervallo Personalizzato da te impostato. L'aggregazione ottimizzata seleziona automaticamente l'intervallo di tempo corretto in base all'intervallo di tempo della dashboard selezionato (o all'intervallo di tempo del widget, se si sovrascrive l'orario della dashboard). L'intervallo cambia dinamicamente man mano che cambia l'intervallo di tempo della dashboard o del widget.
Procedura semplificata "Introduzione a Cloud Insights"
La procedura per iniziare a utilizzare Cloud Insights è stata semplificata per rendere la configurazione iniziale più semplice e agevole. Basta selezionare un raccoglitore di dati iniziale e seguire le istruzioni. Cloud Insights ti guiderà nella configurazione del raccoglitore dati e di qualsiasi agente o unità di acquisizione richiesta. Nella maggior parte dei casi importerà anche una o più dashboard iniziali, così potrai iniziare ad acquisire rapidamente informazioni sul tuo ambiente (ma tieni presente che Cloud Insights potrebbe impiegare fino a 30 minuti per raccogliere dati significativi).
Ulteriori miglioramenti:
-
L'installazione dell'unità di acquisizione è più semplice e veloce.
-
Le scelte dei raccoglitori di dati in ordine alfabetico semplificano la ricerca di quello che stai cercando.
-
Le istruzioni di configurazione migliorate di Data Collector sono più facili da seguire.
-
Gli utenti esperti possono saltare la procedura di avvio con un semplice clic.
-
Una nuova barra di avanzamento ti mostra a che punto sei nel processo.

